Monitoring GPU usage on OVHcloud Managed Kubernetes Service

Objective

In this tutorial we will show you how to monitor a GPU application on an OVHcloud Managed Kubernetes cluster.

GPU Metrics Visualization

GPUs provide compute power to drive AI/ML & Deep Learning tasks with intensive calculations such as image/object recognition, natural language processing (NLP), as well as other compute-intensive tasks such as video transcoding and image processing. Using GPUs with Kubernetes allows you to extend the scalability of Kubernetes to AI/ML applications. It is however always important to keep the costs of GPU in mind. If each application uses a dedicated GPU in model prediction scenarios, computing resources can be wasted. It is therefore important to monitor GPU usage in order to be responsive and to be able to make the right decisions and optimize usage.

Before you begin

This tutorial presupposes that you already have a working OVHcloud Managed Kubernetes cluster, and some basic knowledge of how to operate it. If you want to know more on those topics, please look at the OVHcloud Managed Kubernetes Service Quickstart.

You also need to have Helm installed on your workstation and your cluster, please refer to the How to install Helm on OVHcloud Managed Kubernetes Service tutorial.

And you also need to follow Deploying a GPU application on OVHcloud Managed Kubernetes tutorial to install NVIDIA GPU operator and configure your cluster correctly with needed components for this guide.

Instructions

In this guide you will:

DCGM & DCGM Exporter

NVIDIA Data Center GPU Manager (DCGM) is a set of tools for managing and monitoring NVIDIA GPUs in cluster environments. It's a low overhead tool suite that performs a variety of functions on each host system including active health monitoring, diagnostics, system validation, policies, power and clock management, group configuration and accounting.

To gather GPU telemetry in Kubernetes, the NVIDIA GPU Operator deploys the dcgm-exporter, based on DCGM exposes GPU metrics for Prometheus and can be visualized using Grafana. dcgm-exporter is architected to take advantage of KubeletPodResources API and exposes GPU metrics in a format that can be scraped by Prometheus.

As you have already followed the Deploying a GPU application on OVHcloud Managed Kubernetes tutorial, you should already have dcgm-exporter running in your cluster.

$ kubectl get pod -n gpu-operator -l app=nvidia-dcgm-exporter
NAME                         READY   STATUS    RESTARTS   AGE
nvidia-dcgm-exporter-fvn8h   1/1     Running   0          25h
nvidia-dcgm-exporter-mt5qh   1/1     Running   0          25h
nvidia-dcgm-exporter-n65kl   1/1     Running   0          25h

Prometheus operator

The Prometheus Operator provides Kubernetes native deployment and management of Prometheus and related monitoring components.

Prometheus Architecture

The purpose of this project is to simplify and automate the configuration of a Prometheus based monitoring stack for Kubernetes clusters. The Prometheus operator also deploys a Grafana dashboard, to visualize our metrics in a user-friendly way.

If you are interested about the operator, feel free to read the Prometheus operator official documentation.

Installing the Prometheus operator

For this tutorial we are using the Prometheus Operator Helm chart found on Prometheus Community repository.

Add the Prometheus Helm repository:

helm repo add prometheus-community https://prometheus-community.github.io/helm-charts
helm repo update

This will add the Prometheus repository and update all of your repositories:

$ helm repo add prometheus-community https://prometheus-community.github.io/helm-charts
"prometheus-community" has been added to your repositories

$ helm repo update
Hang tight while we grab the latest from your chart repositories...
...
...Successfully got an update from the "prometheus-community" chart repository
...
Update Complete. ⎈Happy Helming!⎈

You need to modify some settings. To do this, you will inspect the chart to retrieve these values ​​in a file:

helm inspect values prometheus-community/kube-prometheus-stack > /tmp/kube-prometheus-stack.values

Open the /tmp/kube-prometheus-stack.values file in your favorite editor.

Then, into it, search for additionalScrapeConfigs (the value should be empty [] by default). You will add a ConfigMap to this section.

Before:

    additionalScrapeConfigs: []

After:

    additionalScrapeConfigs:
    - job_name: gpu-metrics
      scrape_interval: 1s
      metrics_path: /metrics
      scheme: http
      kubernetes_sd_configs:
      - role: endpoints
        namespaces:
          names:
          - gpu-operator
      relabel_configs:
      - source_labels: [__meta_kubernetes_pod_node_name]
        action: replace
        target_label: kubernetes_node

Don't close this file before retrieving or modifying adminPassword key.

By default, Grafana password should be like this:

  adminPassword: prom-operator

Please, copy the Grafana admin password, you will use it later in this tutorial.

You are now ready to install Prometheus and Grafana.

helm install prometheus-community/kube-prometheus-stack \
--create-namespace --namespace prometheus \
--generate-name \
--values /tmp/kube-prometheus-stack.values \
--set prometheus.service.type=LoadBalancer \
--set prometheus.prometheusSpec.serviceMonitorSelectorNilUsesHelmValues=false \
--set grafana.service.type=LoadBalancer

As you can see, a new prometheus namespace will be created and we specified that we want to deploy a LoadBalancer in order to access externally to Prometheus and Grafana easily.

You should have a behavior like this:

$ helm install prometheus-community/kube-prometheus-stack \
--create-namespace --namespace prometheus \
--generate-name \
--values /tmp/kube-prometheus-stack.values \
--set prometheus.service.type=LoadBalancer \
--set prometheus.prometheusSpec.serviceMonitorSelectorNilUsesHelmValues=false \
--set grafana.service.type=LoadBalancer

NAME: kube-prometheus-stack-1682576024
LAST DEPLOYED: Thu Apr 27 08:13:49 2023
NAMESPACE: prometheus
STATUS: deployed
REVISION: 1
NOTES:
kube-prometheus-stack has been installed. Check its status by running:
  kubectl --namespace prometheus get pods -l "release=kube-prometheus-stack-1682576024"

Visit https://github.com/prometheus-operator/kube-prometheus for instructions on how to create & configure Alertmanager and Prometheus instances using the Operator.

You can also verify by checking the Pods in the new prometheus namespace with the command kubectl get pods -n prometheus:

$ kubectl get pods -n prometheus
NAME                                                              READY   STATUS    RESTARTS      AGE
alertmanager-kube-prometheus-stack-1682-alertmanager-0            2/2     Running   1 (72s ago)   77s
kube-prometheus-stack-1682-operator-67798748b6-gc7tg              1/1     Running   0             83s
kube-prometheus-stack-1682576024-grafana-7b96cfc746-7vmkx         3/3     Running   0             83s
kube-prometheus-stack-1682576024-kube-state-metrics-6b9fcd7qx2g   1/1     Running   0             83s
kube-prometheus-stack-1682576024-prometheus-node-exporter-4ch89   1/1     Running   0             84s
kube-prometheus-stack-1682576024-prometheus-node-exporter-4zlxk   1/1     Running   0             84s
kube-prometheus-stack-1682576024-prometheus-node-exporter-hs5wc   1/1     Running   0             84s
kube-prometheus-stack-1682576024-prometheus-node-exporter-p6qp4   1/1     Running   0             84s
kube-prometheus-stack-1682576024-prometheus-node-exporter-xv4w9   1/1     Running   0             84s
prometheus-kube-prometheus-stack-1682-prometheus-0                2/2     Running   0             76s

And you can check that Prometheus and Grafana have an external IP:

$ kubectl get svc -n prometheus
NAME                                                        TYPE           CLUSTER-IP     EXTERNAL-IP     PORT(S)                      AGE
alertmanager-operated                                       ClusterIP      None           <none>          9093/TCP,9094/TCP,9094/UDP   113s
kube-prometheus-stack-1682-alertmanager                     ClusterIP      10.3.76.157    <none>          9093/TCP                     2m
kube-prometheus-stack-1682-operator                         ClusterIP      10.3.161.190   <none>          443/TCP                      2m
kube-prometheus-stack-1682-prometheus                       LoadBalancer   10.3.219.94    xx.xxx.xx.xx    9090:31176/TCP               2m
kube-prometheus-stack-1682576024-grafana                    LoadBalancer   10.3.17.251    xx.xxx.xxx.xx   80:31358/TCP                 2m
kube-prometheus-stack-1682576024-kube-state-metrics         ClusterIP      10.3.181.252   <none>          8080/TCP                     2m
kube-prometheus-stack-1682576024-prometheus-node-exporter   ClusterIP      10.3.13.211    <none>          9100/TCP                     2m
prometheus-operated                                         ClusterIP      None           <none>          9090/TCP                     112s

If it's not the case, please wait until the Load Balancers are correctly created.

Visualize the metrics

Now you can retrieve Prometheus and Grafana URL thanks to the following commands:

export PROMETHEUS_URL=$(kubectl get svc kube-prometheus-stack-1682-prometheus -n prometheus -o jsonpath='{.status.loadBalancer.ingress[0].ip}')
echo Prometheus URL: http://$PROMETHEUS_URL:9090

export GRAFANA_URL=$(kubectl get svc kube-prometheus-stack-1682576024-grafana -n prometheus -o jsonpath='{.status.loadBalancer.ingress[0].ip}')

echo Grafana URL: http://$GRAFANA_URL

You should obtain the following result:

$ export PROMETHEUS_URL=$(kubectl get svc kube-prometheus-stack-1682-prometheus -n prometheus -o jsonpath='{.status.loadBalancer.ingress[0].ip}')

$ echo Prometheus URL: http://$PROMETHEUS_URL:9090
Prometheus URL: http://152.228.168.191:9090

$ export GRAFANA_URL=$(kubectl get svc kube-prometheus-stack-1682576024-grafana -n prometheus -o jsonpath='{.status.loadBalancer.ingress[0].ip}')

$ echo Grafana URL: http://$GRAFANA_URL
Grafana URL: http://51.178.69.167

Open your browser and go to the Prometheus interface.

As you already deployed DCGM with NVIDIA GPU Operator, DCGM should already have started publishing metrics to Prometheus. The metrics availability can be verified by typing DCGM_FI_DEV_GPU_UTIL in the search bar. Click on the Execute button to determine if the GPU metrics are visible:

Prometheus

You can check the GPU usage with several metrics in Prometheus:

  • DCGM_FI_DEV_GPU_UTIL: GPU utilization.
  • DCGM_FI_DEV_SM_CLOCK: SM clock frequency (in MHz).
  • DCGM_FI_DEV_MEM_CLOCK: Memory clock frequency (in MHz).
  • DCGM_FI_DEV_MEMORY_TEMP: Memory temperature (in C).

You can find the full list of metrics exported by DCGM-exporter in the NVIDIA website.

You can also go to the Grafana interface. Open your browser and point to http://$GRAFANA_URL value using the credentials bellow:

  • Login: admin
  • Password: prom-operator (by default)
Grafana Grafana Home Page

DCGM Dashboard in Grafana

You have a running Prometheus and Grafana, now you need to add a dashboard for DCGM. To do that, you can use a standard dashboard that NVIDIA released, which can also be customized.

To add the dashboard, in the Grafana sidebar, click on + -> Import:

Grafana Import menu

Import the NVIDIA dashboard from https://grafana.com/grafana/dashboards/12239, click on the Load button:

Grafana Import menu

Then choose Prometheus as the data source in the drop down menu and click on the Import button:

Grafana Import menu

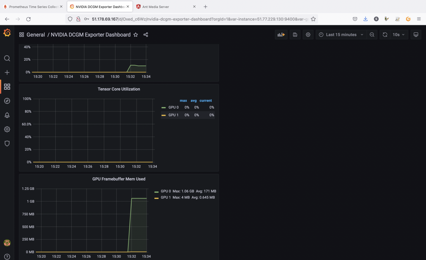
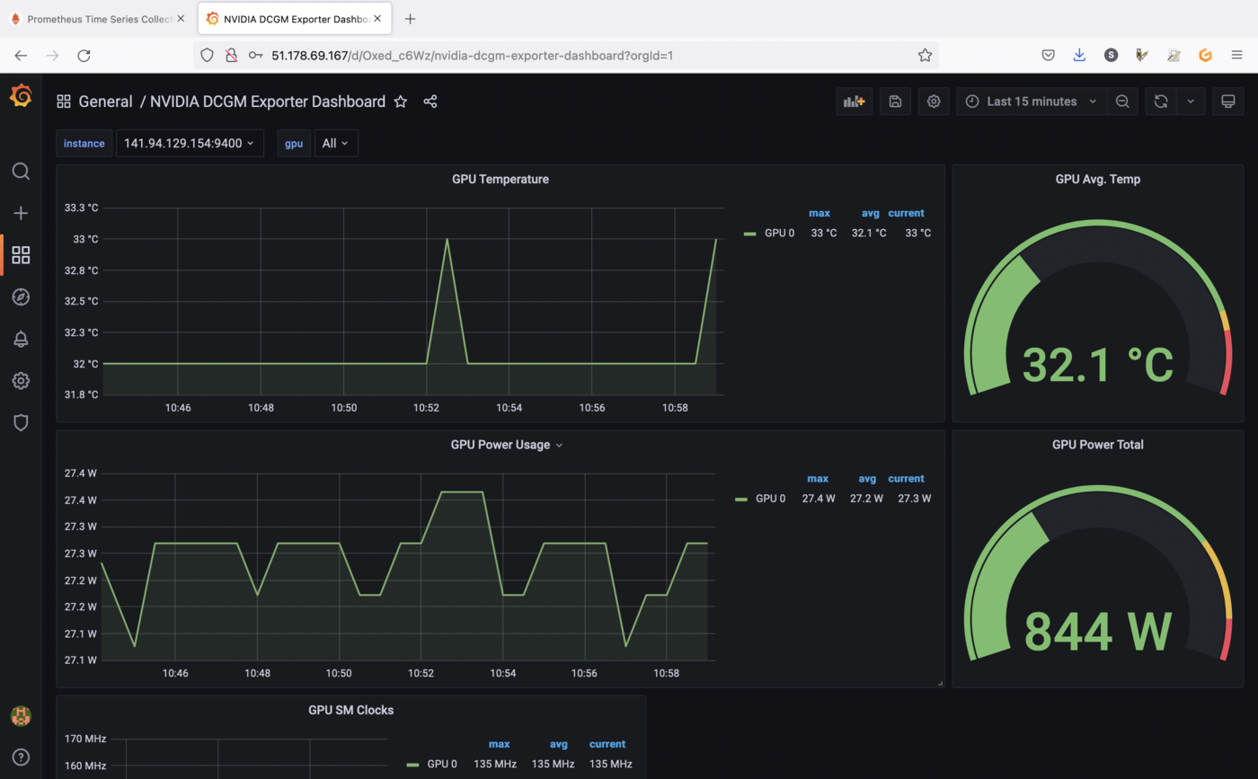
You should now see your new dashboard:

Grafana NVIDIA DCGM Exporter Dashboard

If you followed the Deploying a GPU application on OVHcloud Managed Kubernetes tutorial, you should see metrics like in our example.

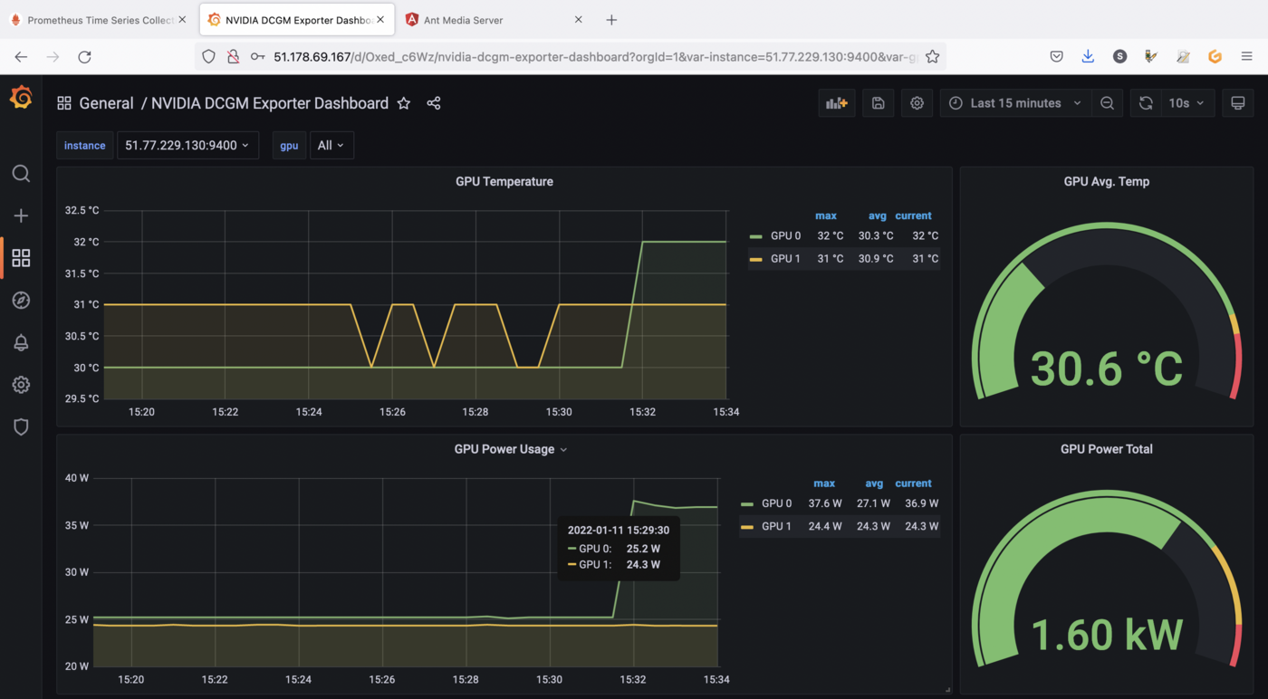
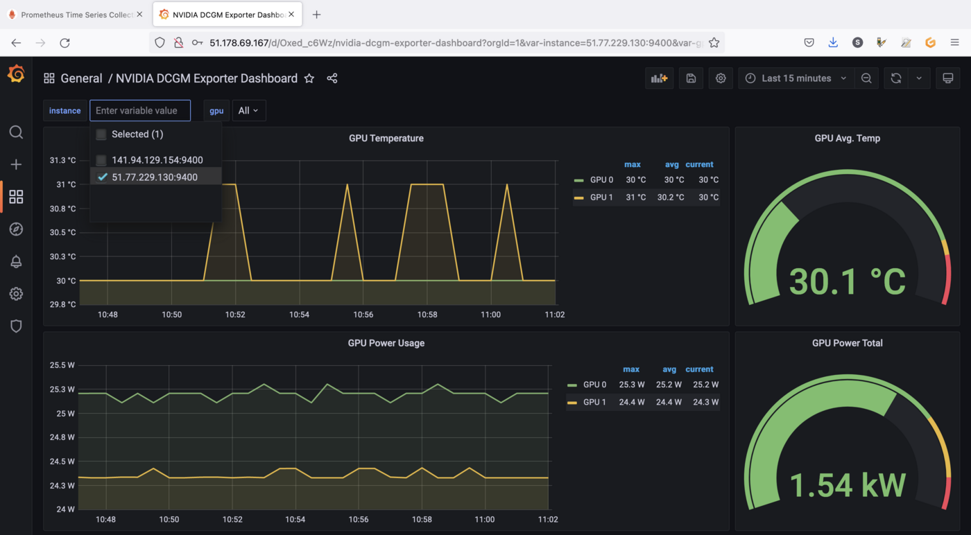
You can click on the instance drop down menu in order to visualize GPU metrics for another Node for example:

Grafana NVIDIA DCGM Exporter Dashboard other node

Visualize metrics for running applications

Now we have a monitoring working stack and a dashboard to visualize our data, it's time to run an application in order to retrieve GPU metrics and viualize interesting data.

As a complex and interesting application using GPU, you can use the standard DeepStream Intelligent Video Analytics Demo available on the NVIDIA NGC registry.

This is an easy to deploy video analytics demo that allows you to demo GPU accelerated video analytics. The container is based on the NVIDIA DeepStream container and leverages its built-in SEnet with resnet18 backend.

The Intelligent Video Analytics demo:

  • is an easy to use demo to demonstrate GPU accelerated Inference
  • is based on the NGC Deepstream Container
  • leverages Kubernetes, Helm, NGC & DeepStream
  • does not require a Video Management System (VMS)

You can deploy the application through NVIDIA Helm chart:

helm fetch https://helm.ngc.nvidia.com/nvidia/charts/video-analytics-demo-0.1.4.tgz && \
helm install video-analytics-demo-0.1.4.tgz --generate-name

You should have a result like this:

$ helm fetch https://helm.ngc.nvidia.com/nvidia/charts/video-analytics-demo-0.1.4.tgz && \
helm install video-analytics-demo-0.1.4.tgz --generate-name
NAME: video-analytics-demo-0-1683012074
LAST DEPLOYED: Tue May  2 09:21:15 2023
NAMESPACE: default
STATUS: deployed
REVISION: 1
NOTES:
1. Get the RTSP URL by running these commands:
  export NODE_PORT=$(kubectl get --namespace default -o jsonpath="{.spec.ports[0].nodePort}" services video-analytics-demo-0-1683012074)
  export NODE_IP=$(kubectl get nodes --namespace default -o jsonpath="{.items[0].status.addresses[0].address}")
  echo rtsp://$NODE_IP:$NODE_PORT/ds-test

2.Get the WebUI URL by running these commands:
  export ANT_NODE_PORT=$(kubectl get --namespace default -o jsonpath="{.spec.ports[0].nodePort}" services video-analytics-demo-0-1683012074-webui)
  export NODE_IP=$(kubectl get nodes --namespace default -o jsonpath="{.items[0].status.addresses[0].address}")
  echo http://$NODE_IP:$ANT_NODE_PORT/WebRTCApp/play.html?name=videoanalytics
  Disclaimer:
  Note: Due to the output from DeepStream being real-time via RTSP, you may experience occasional hiccups in the video stream depending on network conditions.

You can check if the application is running correctly:

$ kubectl get pod -n default
NAME                                                       READY   STATUS      RESTARTS   AGE
cuda-vectoradd                                             0/1     Completed   0          6d21h
video-analytics-demo-0-1683012074-54cb666d7d-rq5nd         1/1     Running     0          3m36s
video-analytics-demo-0-1683012074-webui-6679784745-rsz7r   1/1     Running     0          3m36s

video-analytics-demo-* and video-analytics-demo-*-webui-* Pods are running.

The demo can be viewed in the browser by pointing to the address given in the following instructions:

export ANT_NODE_PORT=$(kubectl get --namespace default -o jsonpath="{.spec.ports[0].nodePort}" services video-analytics-demo-0-1683012074-webui)

export NODE_IP=$(kubectl get nodes --namespace default -o jsonpath="{.items[0].status.addresses[0].address}")

echo Demo URL: http://$NODE_IP:$ANT_NODE_PORT/WebRTCApp/play.html\?name\=videoanalytics

Result:

$ export ANT_NODE_PORT=$(kubectl get --namespace default -o jsonpath="{.spec.ports[0].nodePort}" services video-analytics-demo-0-1683012074-webui)

$ export NODE_IP=$(kubectl get nodes --namespace default -o jsonpath="{.items[0].status.addresses[0].address}")

$ echo Demo URL: http://$NODE_IP:$ANT_NODE_PORT/WebRTCApp/play.html\?name\=videoanalytics\~
Video Demo: http://51.83.111.178:31115/WebRTCApp/play.html?name=videoanalytics~

Open the application URL in your browser:

GPU Demo

Click on the play button (the button with a triangle) to start the application:

GPU Demo Started

As you can see, the application, that can be used for smart cities use cases, uses the power of GPU in order to detect objects like persons and cars.

Now you can check the metrics in Grafana and watch the evolution of the charts:

Grafana Demo GPU metrics Grafana Demo GPU metrics Grafana Demo GPU metrics

The screenshots are showing GPU utilization and memory allocation on the GPU as long as the application is running.

You can close the application when you finish the tests in order to stop GPU consumption.

Cleanup

First, execute helm list command in every namespaces (with -A option) in your Kubernetes cluster to see what you've installed.

$ helm list -A
NAME                             	NAMESPACE    	REVISION	UPDATED                              	STATUS  	CHART                        	APP VERSION
gpu-operator                     	gpu-operator 	1       	2023-04-25 09:59:59.619362 +0200 CEST	deployed	gpu-operator-v23.3.1         	v23.3.1
kube-prometheus-stack-1682576024 	prometheus   	1       	2023-04-27 08:13:49.279112 +0200 CEST	deployed	kube-prometheus-stack-45.21.0	v0.63.0
video-analytics-demo-0-1683012074	default      	1       	2023-05-02 09:21:15.816386 +0200 CEST	deployed	video-analytics-demo-0.1.4   	1.2

Now, you can delete what you've installed in this tutorial, thanks to helm uninstall commands:

helm uninstall kube-prometheus-stack-1682576024 -n prometheus

helm uninstall video-analytics-demo-0-1683012074 -n default

You should have a behavior like this:

$ helm uninstall kube-prometheus-stack-1682576024 -n prometheus
release "kube-prometheus-stack-1682576024" uninstalled

$ helm uninstall video-analytics-demo-0-1683012074 -n default
release "video-analytics-demo-0-1683012074" uninstalled

Go further

Prometheus and Grafana are very powerful monitoring tools, but also have alerting systems. Don't hesitate to dig in order to create alerts for example.

To learn more about using your Kubernetes cluster the practical way, we invite you to look at our OVHcloud Managed Kubernetes documentation.

  • If you need training or technical assistance to implement our solutions, contact your sales representative or click on this link to get a quote and ask our Professional Services experts for assisting you on your specific use case of your project.

  • Join our community of users.

War diese Seite hilfreich?
🚀

Teilen Sie Ihr Feedback zur neuen Dokumentation

Ihr Feedback hilft unseren Teams, Ihre Erfahrung zu verbessern.

2 Minuten · Anonym

Monitoring GPU usage on OVHcloud Managed Kubernetes Service

Webmail Mein Konto Support 🇩🇪 Deutsch Design Sprachen 🇩🇪 Deutsch 🇫🇷 Francais 🇬🇧 English 🇩🇪 Deutsch 🇪🇸 Espanol 🇮🇹 Italiano 🇵🇱 Polski 🇵🇹 Portugues Menu Auf dieser Seite Search ⌘K Documentation Beta API-Referenz Produkt-Changelog E-Learning & Zertifizierungen Migration Bare Metal Cloud Dedicated Server Ubersicht Schlusselkonzepte Bare Metal 3-AZ Region - Vorstellung des Angebots Kimsufi und So you Start Kunden - Einfuhrung in das OVHcloud Kundencenter Shared responsibility for Dedicated Servers (EN) Understanding the dedicated server boot process Erste Schritte Erste Schritte mit einem Dedicated Server Erste Schritte mit einem Kimsufi, So You Start oder Rise Dedicated Server SSH-Verbindungen verwenden Authentifizierungsschlussel fur SSH-Verbindungen zu OVHcloud Servern erstellen und verwenden Offentliche Authentifizierungsschlussel im OVHcloud Kundencenter speichern Verwendung der IPMI-Konsole fur Dedicated Server CO2-Fußabdruck Ihrer OVHcloud Dienste einsehen Konfiguration System Konfigurieren von Benutzer-Accounts und Root-Zugriff auf einem Server Windows Server Product Key andern Administrator-Passwort eines Windows Servers andern Administrator-Passwort eines Windows Servers mit dem Windows Customer Rescue System zurucksetzen Intel SGX auf Ihrem Dedicated Server aktivieren Hardware-Upgrade auf einem Dedicated Server der Reihen High Grade oder SCALE Bare Metal Server - Zuweisen von Tags im OVHcloud Kundencenter How to install VMware ESXi 8 on a dedicated server Speicher Verwalten und Neuaufbauen von Software-RAID auf Servern im Legacy-Boot-Modus (BIOS) Verwalten und Neuaufbauen von Software-RAID auf Servern mit UEFI-Boot-Modus Managing hardware RAID (EN) Hot Swap - Hardware RAID (EN) Festplatte auf einem Server mit Software-RAID im laufenden Betrieb wechseln MegaRAID mit RAID 0 konfigurieren Konfigurieren eines Software-Mirror (RAID) mit Windows OVHcloud API and Storage (EN) Configuring the storage on a HGR-STOR-2 server (EN) Creating a Windows partition on a server with hardware RAID Advance Dedicated Servers - Upgrading your Samsung NVMe PM9A1 firmware (EN) High Grade Dedicated Servers - Upgrading your SSD SAS Western Digital SS300 firmware (EN) High Grade Dedicated Servers - Upgrading your SSD SAS Western Digital SS530 firmware (EN) Dedicated Servers - Upgrading your SSD Solidigm D7-P5520 firmware Dedicated Servers - Upgrading your Micron 7500 PRO firmware So uberprufen Sie die BMC-Firmware-Version auf einem dedizierten Server Netzwerk OVHcloud DNS Server mit einem Dedicated Server verwenden Installation des OVHcloud SSH-Schlussels Konfigurieren der OVHcloud Link Aggregation Konfigurieren Ihrer Netzwerkkarte fur die OVHcloud Link Aggregation in Debian 9 bis 11 So konfigurieren Sie Link-Aggregation mit LACP in Debian 12 oder Ubuntu 24.04 (EN) Konfigurieren Ihrer Netzwerkkarte fur die OVHcloud Link Aggregation in Windows Server 2019 Konfigurieren der OVHcloud Link Aggregation in SLES 15 Webserver (LAMP) auf Debian oder Ubuntu installieren Manage your server reboot with the OVHcloud Link Aggregation feature (EN) IPv6 auf einem Dedicated Server konfigurieren Konfigurieren einer IPv6-Adresse auf einer virtuellen Maschine (EN) Eine Additional IP umziehen Konfiguration von Additional IPs im Bridge-Modus auf Ihren virtuellen Maschinen Welche IP-Adressen nutzt das OVHcloud Monitoring? Configurer son adresse IP en alias Reverse DNS Ihres Servers konfigurieren (PTR record) Uberprufen ob Ihr Dedicated Server virtuelle MAC-Adressen unterstutzt Virtuelle MAC-Adresse einer Additional IP zuweisen Netzwerk auf Windows Server mit Hyper-V konfigurieren Netzwerk auf Proxmox VE fur die High Grade, Scale & SCALE Reihen konfigurieren (EN) Upgrade and downgrade Bandwidth via the OVHcloud API Improving Network Resilience on Bare Metal servers vRack vRack fur Dedicated Server konfigurieren Konfiguration von Jumbo-Frames im vRack Konfiguration eines Additional IP-Blocks in einem vRack Einen Additional-IPv6-Block in einem vRack konfigurieren IP-Block-Ankundigung im vRack andern Mehrere VLANs im vRack erstellen Hyper-V mit Additional IPs in einem vRack verwenden vRack zwischen Public Cloud und Dedicated Server einrichten Upgrade and downgrade private bandwidth (vRack) via the OVHcloud API Deployments OVHcloud API and OS Installation (EN) Bring Your Own Image (BYOI) / Bring Your Own Linux (BYOLinux), a comparison sheet (EN) Bring Your Own Image (BYOI) (EN) Bring Your Own Linux (BYOLinux) (EN) Konfigurieren von personalisierten iPXE Skripten uber die OVHcloud API Migration Migrieren von Daten von einem Dedicated Server auf einen anderen Daten von einem dedizierten Server auf einen anderen mit rsync kopieren Tutorials PuTTY fur SSH-Verbindungen und Authentifizierung verwenden Tutorial - Configuring pfSense network bridge (EN) Webserver (LAMP) auf Debian oder Ubuntu installieren Activating Windows Machines using Hyper-V on an OVHcloud licensed Windows Server CUDA auf einem GPU Dedicated Server installieren Backups von Daten und Datenbanken auf einem Storage Server erstellen SFTP zum Ubertragen von Dateien verwenden How to create a Palworld compatible server (EN) Installer un environnement de developpement web sur un VPS ou un serveur dedie How to deploy and verify an OpenNebula Hosted Cloud on Bare Metal servers How to install CloudPanel on a VPS or a Dedicated Server How to install WordPress with Docker on a VPS or a dedicated server How to install WordPress with WP-CLI on a VPS or a dedicated server How to install ISPmanager on a VPS or Dedicated Server Optimierung des E-Mail-Versands, damit Ihre E-Mails nicht als Spam markiert werden Sicherheit Systemabsicherung Einen Dedicated Server absichern Einen Server mit Memcached-Dienst sichern How to mitigate the Zenbleed vulnerability How to mitigate the Downfall vulnerability How to mitigate the Inception vulnerability Find your patch for Meltdown and Spectre Information about Meltdown and Spectre vulnerability fixes AMD SME/SEV on Ubuntu 20 Dedicated Server Security Specifications Sichere Verwaltung eines ESXi Dedicated Server (EN) ESXi Dedicated Servers - FAQ Backup Preparing a Bare Metal Server backup with Veeam Enterprise (EN) Backing up a Bare Metal Linux Server with Veeam Enterprise (EN) Backing Up a Bare Metal Windows Server Using Veeam Agent for Windows (EN) Restoring a Bare Metal Server with Veeam Enterprise (EN) Backup Storage auf einem Dedicated Server verwenden Netzwerk OVHcloud AntiSpam - Best Practices und Entsperren einer IP-Adresse Konfiguration der Linux Firewall mit iptables Firewall auf einem Windows Server konfigurieren Aktivieren und Konfigurieren der Edge Network Firewall Game Server mit der Application Firewall schutzen Monitoring von DDoS-Angriffen mit dem Network Security Dashboard How to configure the Anti-DDos Infrastructure for Solana Storungsbehebung Wiederherstellen des Serverzugriffs bei Passwortverlust OVHcloud Rescue-Modus aktivieren und verwenden Windows Rescue-Modus aktivieren und verwenden Austauschen eines SSH-Schlusselpaars Austausch einer defekten Disk Hardwarefehler auf einem dedizierten Server im Rescue-Modus diagnostizieren Seriennummer einer Festplatte ermitteln Abschließen eines Wartungseingriffs an Ihrem dedizierten Server (EN) Das RTM v2 Monitoringsystem deinstallieren Sicherung Ihrer Datenbanken im Rescue-Modus Network - Fixing slow downloads problems inside containers and VMs running on Proxmox VE servers with Broadcom BCM57502 NICs Virtual Private Server Ubersicht Erste Schritte Einstieg in einen VPS VPS - Verwaltung uber das OVHcloud Kundencenter OVHcloud VPS FAQ Konfigurieren von Benutzer-Accounts und Root-Zugriff auf einem Server SSH-Verbindungen verwenden Authentifizierungsschlussel fur SSH-Verbindungen zu OVHcloud Servern erstellen und verwenden Offentliche Authentifizierungsschlussel im OVHcloud Kundencenter speichern Upgrade der Ressourcen eines VPS VPS-Partitionierung nach einem Storage-Upgrade Erste Schritte mit vorinstallierten Anwendungen Verwendung der KVM-Konsole zum Zugriff auf einen VPS Legacy VPS verwalten Konfiguration Backups Snapshots auf einem VPS verwenden Comment utiliser les sauvegardes automatisees sur un VPS Zusatzliche Disk konfigurieren Die Große einer zusatzlichen Disk erweitern Netzwerk und IP IPv6 auf einem VPS einrichten Reverse DNS Ihres Servers konfigurieren (PTR record) IP-Adresse als Alias konfigurieren OVHcloud DNS Server mit einem VPS verwenden Fortgeschrittene Anwendung cPanel auf einem VPS installieren Automatische Sicherung - Kernel Panic (cPanel) Migration How to migrate a website from a VPS to a Dedicated Server or a Public Cloud instance (EN) How to migrate an n8n configuration between two VPS Tutorials PuTTY fur SSH-Verbindungen und Authentifizierung verwenden SFTP zum Ubertragen von Dateien verwenden Sicherung Ihrer Datenbanken im Rescue-Modus Einen Minecraft-Server auf einem VPS oder Dedicated Server einrichten How to create a Palworld compatible server (EN) Webserver (LAMP) auf Debian oder Ubuntu installieren Installer un environnement de developpement web sur un VPS ou un serveur dedie How to install CloudPanel on a VPS or a Dedicated Server How to install WordPress with Docker on a VPS or a dedicated server How to install WordPress with WP-CLI on a VPS or a dedicated server Automating the deployment of your website on your VPS via GitHub Actions (EN) Automating the deployment of your website on your VPS via GitLab CI/CD (EN) How to install n8n on an OVHcloud VPS How to migrate an n8n configuration between two VPS Automate SMS sending with n8n via the OVHcloud API How to create and import a Lovable website on an OVHcloud VPS How to install an AI agent on an OVHcloud VPS How to install ISPmanager on a VPS or Dedicated Server How to install Docker and Docker Compose on a VPS How to install Nextcloud on an OVHcloud VPS with Docker How to install Nextcloud on an OVHcloud VPS with Docker and Traefik How to install an OpenClaw agent on a VPS Automated backup with plakar Sicherheit Securiser un VPS Tutorial - Installieren eines SSL-Zertifikats auf einem VPS Konfiguration der Linux Firewall mit iptables Firewall auf einem Windows VPS konfigurieren Diagnose Dateisystem auf einem VPS uberprufen VPS - Windows-Startprotokolle aktivieren Boot-Logs mit KVM anzeigen Rescue-Modus fur einen VPS aktivieren und verwenden Wiederherstellen des Serverzugriffs bei Passwortverlust Administratorpasswort auf einem Windows-Server andern Austauschen eines SSH-Schlusselpaars Optimierung des E-Mail-Versands, damit Ihre E-Mails nicht als Spam markiert werden Zusatzliche Ressourcen Public Cloud & VPS - Image and OS life cycle and end of life/support announcements Plesk und cPanel: End of Support fur VPS - Gewahrleistung der Kontinuitat Ihrer Dienste Managed Bare Metal Ubersicht Dienste und Zusatzfunktionen von OVHcloud VPN fur Ihren OVHcloud Zerto DRP einrichten Backups uber die OVHcloud API wiederherstellen Activating and using Veeam Managed Backup Die Zugriffsregeln fur das vCenter andern Die Verbindung von IPs mit dem vCenter erlauben FAQ Technische Kapazitaten OVHcloud Funktionen IP-Block hinzufugen OVHcloud Snapshots Anderung des Nutzerpassworts VLAN-Erstellung Managed Bare Metal in einem vRack verwenden Spare-Hosts Host-Server loschen Datastore loschen Die Rechte eines Nutzers andern Stundliche Ressourcen hinzufugen Eine E-Mail-Adresse mit einem vSphere-Nutzer verbinden OVHcloud Network Plugin verwenden Managed Bare Metal kundigen Erste Schritte Einfuhrung in das OVHcloud Managed Bare Metal Kundencenter IP auf einer virtuellen Maschine konfigurieren (EN) vSphere Web Client sichern Verbindung mit dem vSphere Interface Migrating an infrastructure to a new vDC Migrating an infrastructure to a Managed Bare Metal solution Verwalten von virtuellen Maschinen Ressourcen einer virtuellen Maschine anpassen Snapshots erstellen Einen Alarm erstellen Eine VM klonen Die Wahl des Festplattenformats VMware Tools installieren Deployment eines Linux, Windows Server oder Windows SQL Server OVF Template Eine virtuelle Maschine deployen Umstellung der Festplatte Ihrer VM unter Linux auf ausschließliche Leseberechtigung verhindern Funktionen von VMware vSphere VMware vMotion VMware Storage vMotion VMware HA (High Availability) VMware Fault Tolerance VMware DRS (Distributed Resource Scheduler) Virtual Machine Encryption (VM Encryption) einrichten vSphere SDK verwenden Hosted Private Cloud Public VCF as-a-Service Ubersicht Schlusselkonzepte Technische Kapazitaten Hosted Private Cloud VMware Lifecycle Policy Lebenszyklus von VMware on OVHcloud - Zu ergreifende Maßnahmen festlegen (EN) Responsibility sharing for the VMware on OVHcloud service Datamotive - Introduction Public VCF as-a-Service - The fundamentals of Public VCF as-a-Service Technical capabilities and limitations of Public VCF as-a-Service Erste Schritte Einfuhrung in das OVHcloud Hosted Private Cloud Kundencenter Verbindung mit dem vSphere Interface Connexion a l'API OVH Public VCF as-a-Service - Logging in to your organization (EN) Public VCF as-a-Service - Find out how to use the Public VCF as-a-Service user interface (EN) Konfiguration Ein ISO Image mit einer VM verbinden (EN) How to disconnect an ISO image from a VM (EN) IP auf einer virtuellen Maschine konfigurieren (EN) Public VCF as-a-Service - Network concepts and best practices Public VCF as-a-Service - Creating network components from the Public VCF as-a-Service control panel Public VCF as-a-Service - Linking a public IP block with vRack Public VCF as-a-Service - Declaring the public IP gateway in VCD Migration Migrating a PCC to Hosted Private Cloud Migrating an infrastructure to a new vDC End-Of-Life management for LV1 and LV2 storage Public VCF as-a-Service - Migrate from VMware vSphere on OVHcloud Public VCF as-a-Service - Setting up your network after vSphere to Public VCF as-a-Service migration Reversibility Policy for the Managed Mutualized Virtualization product Tutorials Public VCF as-a-Service - Creating a new virtual machine (EN) Public VCF as-a-Service - Backups with Veeam Data Platform (EN) Sicherheit Diagnose Zusatzliche Ressourcen Hosted Private Cloud FAQ CO2-Fußabdruck Ihrer OVHcloud Dienste einsehen Public VCF as-a-Service - FAQ (EN) Managed VMware Schlusselkonzepte SPN Concept Concepts overview Erste Schritte Erste Schritte mit NSX (EN) Activer NSX-T dans un Hosted Private Cloud VMware on OVHcloud Einfuhrung in vRealize Operations - vROPS (EN) Getting started with your SecNumCloud vSphere Konfiguration Virtuelle Maschinen Eine virtuelle Maschine deployen VMware Tools installieren Die Wahl des Festplattenformats Ressourcen einer virtuellen Maschine anpassen Umstellung der Festplatte Ihrer VM unter Linux auf ausschließliche Leseberechtigung verhindern Aktivieren des Promiscuous-Modus auf einer virtuellen Maschine (EN) Changing the MTU size for machines reaching the OVHcloud Gateway SSL (EN) Deploy an OVF template through content libraries (EN) Deployment eines Linux, Windows Server oder Windows SQL Server OVF Template OVF Tool (EN) Speicher und Ressourcen Wie fuge ich ein Storage hinzu? (EN) Wie fuge ich einen Host hinzu? (EN) Datastore loschen Host-Server loschen Uploading an ISO in a datastore Netzwerk und Konnektivitat Erstellung eines VLAN (EN) Kompatibilitat zwischen vRack und Hosted Private Cloud Enable the Private Gateway IP-Block hinzufugen Spare-Host Auslieferung und Ruckgabe Segmentverwaltung in NSX (EN) DHCP-Konfiguration in NSX (EN) DNS-Weiterleitung in NSX konfigurieren (EN) Hinzufugen eines neuen Tier-1-Gateways in NSX (EN) vSphere-Funktionen vSphere SDK verwenden Managing granular rights on vSphere objects Cluster erstellen und EVC aktivieren (EN) Backup und Replikation Activating and using Veeam Managed Backup (EN) Setting up Zerto Virtual Replication between two OVHcloud data centres Setting up Zerto multi-site replication on OVHcloud Managed vSphere Using Zerto between OVHcloud and a third-party platform Encrypting backup jobs with Veeam and OKMS Einfrieren virtueller Maschinen mit Veeam Managed Backup Option vermeiden Migration Migrating OmniOS datastores Move2Cloud - Migrating VMware Workloads to OVHcloud Hosted Private Cloud with Veeam Replication Move2Cloud - Migrate VMware workloads to OVHcloud Hosted Private Cloud with Zerto Move2Cloud - Migrating VMware Workloads to OVHcloud SecNumCloud with Veeam Replication Move2Cloud - Migrate VMware workloads to OVHcloud SecNumCloud Hosted Private Cloud with Zerto Tutorials Virtuelle Maschinen Snapshots erstellen (EN) Eine VM klonen (EN) VMs in einer PCC re-registrieren Eine Maschine bei auftretenden Verlangsamungen uberprufen (EN) Einen Alarm erstellen VMware vCenter Converter Speicher und Replikation OVHcloud Snapshots Zmotion Backups uber die OVHcloud API wiederherstellen Replikationskopie einer VM vom Zerto Standort loschen Veeam Cloud Connect - How to migrate data from Veeam Cloud Connect to Object Storage Netzwerk und NSX OVHcloud Network Plugin verwenden Hosted Private Cloud in einem vRack verwenden OVHcloud Private Cloud Plugin verwenden Konfigurieren von NAT fur Port-Weiterleitungen mit NSX (EN) Konfiguration von Load Balancing in NSX (EN) vSphere-Funktionen Das vScope-Interface verstehen (EN) VMware DRS (Distributed Resource Scheduler) VMware Storage vMotion Hyperkonvergenz mit VMware vSAN umsetzen (EN) Einen ESXi-Server in einem vSAN-Cluster hinzufugen (EN) Aktualisieren des vSAN Diskformats (EN) Verwaltung von vSAN Fault Domains VMware vMotion Hochverfugbarkeit und Resilienz VMware HA (High Availability) VMware Fault Tolerance Sicherheit Identitats- und Zugriffsmanagement IAM for VMware on OVHcloud - Presentation and FAQ IAM for VMware on OVHcloud - How to activate IAM IAM for VMware on OVHcloud - How to create an IAM vSphere role IAM for VMware on OVHcloud - How to associate a vSphere role with an IAM policy IAM for VMware on OVHcloud - How to associate a user with a global IAM policy How to use IAM policies with vSphere (EN) Anderung des Nutzerpassworts Eine E-Mail-Adresse mit einem vSphere-Nutzer verbinden Verschlusselung und Schlusselmanagement vNKP - Enabling virtual machine encryption (EN) Virtual Machine Encryption (VM Encryption) einrichten (EN) KMS for VMware on OVHcloud - VM encryption use case scenarios KMS for VMware on OVHcloud - Configuring VM encryption Mise en route du KMS CipherTrust Manager Netzwerksicherheit (NSX) Verwaltung der Distributed Firewall in NSX (EN) Verwaltung der Gateway Firewall in NSX (EN) Setting up an IPsec Tunnel with NSX (EN) Configure BGP between two PCCs via NSX-T (EN) Systemhartung und Schwachstellen vSphere Web Client sichern Das sichere Interface verwenden Zwei-Faktor-Authentifizierung (2FA) auf Ihrer Private Cloud Infrastruktur verwenden IP-Autorisierung fur vCenter Sicherheitslucke L1TF uberprufen und blockieren Checking and applying patches for Spectre/Meltdown vulnerabilities on your hosts Utiliser le protocole SSLv3 sur Private Cloud Compliance und SecNumCloud Partage de responsabilite sur le service Hosted Private Cloud by VMware sous la qualification SecNumCloud VPN-SPN Concept SPN Connector Concept Diagnose Wartung und Updates VMware on OVHcloud maintenance operations (EN) Wartungsarbeiten auf Ihrer Hosted Private Cloud verschieben Updating hosts using vSphere Lifecycle Management (vLCM) Verwendung des VMware Update Manager Volume in vSphere und einem Betriebssystem erweitern (EN) Testen des vorubergehenden Verlusts eines Hosts durch Aktivierung des Resilienz-Modus (EN) Uberwachung und Protokolle Configuring a vROps alert via the SMTP protocol Logs Data Platform - Collect VMware on OVHcloud logs (EN) NSX-T: retrieving logs (EN) How to read and filter NSX-T logs Compliance-Uberwachung PCI-DSS-Zertifizierung fur Ihre Private Cloud aktivieren How to manage Windows licences for virtual machines on your Hosted Private Cloud infrastructure Windows Server Product Key andern Zusatzliche Ressourcen NSX - FAQ (EN) Pricing and Management of OVHcloud NSX Edges FAQ SecNumCloud Connectivity SNC Cloud Platform Erste Schritte Mise en route de votre projet SNC Cloud Platform Comment sauvegarder une instance SNC Cloud Platform Comment sauvegarder un bucket Object Storage SNC Cloud Platform Bare Metal Pod Erste Schritte Getting started with your Bare Metal Pod SecNumCloud On-Prem Cloud Platform Erste Schritte Getting started with your OPCP Lifecycle of an OPCP Node OPCP - How to use the APIs and obtain the credentials OPCP - How to install an instance from the Horizon interface OPCP - How to Deploy an Instance via OpenStack APIs OPCP - How to setup LACP on a Node OPCP - How to set up Trunk ports on a Node OPCP - How to configure a software RAID on a node OPCP - How to see the node inventory Zusatzliche Ressourcen OPCP - Object Storage features and specifications Building a custom OpenStack Image on OPCP OPCP - Ceph RBD Block Storage - Performance, Resilience and Scalability with OpenStack Nutanix on OVHcloud Schlusselkonzepte Nutanix on OVHcloud - Allgemeine Dokumentation (EN) Nutanix hardware compatibility - OVHcloud configurations Von OVHcloud unterstutzte Nutanix AOS Versionen (EN) Liste der inkludierten Lizenzen (EN) Disaster Recovery Plan in Nutanix (EN) Gemeinsame Verantwortung - Nutanix on OVHcloud (EN) Nutanix on OVHcloud - Lifecycle Policy Erste Schritte Erste Schritte mit Ihrem Nutanix Cluster (EN) Hyperkonvergenz Nutanix (EN) Personalisierte Umverteilung Ihres Clusters (EN) Ubersicht Nutanix Storage (EN) ISO Images importieren (EN) Verwaltung von virtuellen Maschinen (EN) Verwaltung von Warnungen und Ereignissen (EN) Verwaltung von Lizenzen fur ein Nutanix on OVHcloud BYOL-Angebot (EN) Netzwerk und Sicherheit OVHgateway Dokumentation (EN) Eine offentliche IP-Adresse zu einer neuen VM hinzufugen (EN) Nutanix Cluster upgraden (EN) Nutanix Cluster Firmware Update (EN) Konfiguration Anderung des vRack eines Nutanix Clusters (EN) Isolierung von Management-Maschinen von der Produktion (EN) Nutanix Flow konfigurieren (EN) Ersetzen des OVHgateway durch einen dedizierten Server (EN) OVHgateway ersetzen (EN) KMS configuration with Nutanix on OVHcloud HYCU Backup konfigurieren (EN) Veeam Backup fur Nutanix konfigurieren (EN) Migration Migration zu Nutanix uber das Nutanix Move Tool (EN) Tutorials Erweiterte Werkzeuge (EN) Aktivieren Sie Windows-VMs, die von OVHcloud auf Nutanix installiert wurden (EN) Hinzufugen oder Entfernen eines Nodes in einem Nutanix-Cluster (Scale In/Out) (EN) Ersatz von Prism Central vom Small Modus im X-LARGE Modus (EN) NCM Self Service (CALM) einrichten (EN) Nutanix Objects einrichten (EN) Sicherheit Sichern des Prism Central-Webzugriffs (EN) Verbindung zweier Standorte mit IPsec (EN) Cluster-Verbindung uber das vRack (EN) Diagnose Status-Informationen Ihrer Nutanix-Installation abrufen (EN) Zusatzliche Ressourcen Asynchrone oder NearSync-Replikation mit Prism Element (EN) Erweiterte Replikation mit Leap (EN) Notfallwiederherstellung mit Metro konfigurieren (EN) Setting up Multicloud Snapshot Technology (MST) on a Nutanix on OVHcloud infrastructure Configuring Prism Central Point-in-Time Backup to OVHcloud S3-compatible Object Storage SAP on OVHcloud Konzepte SAP HANA on Bare Metal and SAP Application Servers on VMware on OVHcloud SAP infrastructure with VMware on OVHcloud solution SAP infrastructure with SecNumCloud-qualified SAP HANA on Private Cloud Erste Schritte Install SAP HANA on Bare Metal with SLES 15 for SAP Deploy a virtual machine with SAP HANA and OVHcloud Backint Agent pre-installed Deployer un SAProuter avec NSX Shared responsibility for SAP on OVHcloud solutions Automatische Deployments Deploy virtual machines of SAP Application Server on VMware on OVHcloud solution with Terraform Deploy virtual machines of SAP HANA database on VMware on OVHcloud solution with Terraform Deploy an SAP system infrastructure on VMware on OVHcloud solution with Terraform SAP pre-installation wizard Resilienz SAP HANA cluster with SLES on VMware on OVHcloud Backups Install and use OVHcloud Backint Agent for SAP HANA Use OVHcloud Backint Agent with several Object Storage buckets OVHcloud Backint Agent versions Sauvegarder SAP HANA avec Veeam Backup and Replication Observability SAP logs on OVHcloud Logs Data Platform - Configuration SAP logs on OVHcloud Logs Data Platform - Analysez et exploitez vos logs SAP logs on OVHcloud Logs Data Platform - Index des logs SAP Public Cloud Public Cloud - Allgemeine Informationen Ubersicht Schlusselkonzepte Public Cloud Glossary Durchsatzlimits der Public Cloud API Comparison and resilience of Deployment Modes - Understanding 3-AZ / 1-AZ / Local Zones (EN) 3-AZ resilience: Mechanisms and reference architectures (EN) How do Savings Plans work? Erste Schritte Die wichtigsten Informationen zum Start mit Public Cloud Einfuhrung in das Public Cloud Interface Erstellung Ihres ersten OVHcloud Public Cloud Projekts Getting started with OVHcloud Shell Getting Started with OVHcloud CLI Konfiguration Abrechnungsinformationen Public Cloud Quota erhohen Comment gerer un Savings Plan Public Cloud Projektverwaltung Best Practices for securing & structuring OVHcloud Public Cloud Projects (EN) Ein Public Cloud Projekt loschen Projekte delegieren Migration Public Cloud IaaS Migration - Steps and Best Practices Architecture Reference - Building a Landing Zone with OVHcloud Public Cloud Tutorials Verwaltung uber Horizon Einfuhrung in das Horizon Interface Zugriffs- und Sicherheitseinstellungen in Horizon Verwaltung uber OpenStack System fur die Verwendung der OpenStack API vorbereiten OpenStack Umgebungsvariablen einrichten OpenStack-Tokens verwenden Token-Verwaltung How to use service accounts to connect to OpenStack (EN) Verwalten von OpenStack-Benutzern Verwaltung von Firewall-Regeln und Port Security fur Netzwerke uber die OpenStack CLI Verwaltung uber Terraform Terraform verwenden (EN) Sicherheit Healthcare (HDS) compliance activation (EN) Storungsbehebung FAQ Public Cloud OVHcloud Zusatzliche Ressourcen Informationen zu den Abrechnungsoptionen der Public Cloud Proper Usage and Limitations of Classic Multi-Attach Block Storage in 3AZ Regions Understanding Landing Zones Understanding metrics in OVHcloud Public Cloud Compute Ubersicht Schlusselkonzepte Public Cloud Instances - Schlusselkonzepte Erste Schritte Cloud Guthaben aufladen Eine Public Cloud Instanz erstellen und darauf zugreifen Public Cloud Instanzen verwalten Starten einer Public Cloud Instanz von einem bootfahigen Volume Aussetzen oder Pausieren einer Instanz Windows-Lizenz fur eine Instanz im privaten Modus aktivieren Erste Schritte mit vorinstallierten Anwendungen Configuration Projektverwaltung Kontakte eines Projekts andern Public Cloud Compute - Von der stundlichen auf monatliche Abrechnung umstellen Verwaltung von Instanzen Backup einer Instanz erstellen Verwenden von Backups zum Erzeugen oder Wiederherstellen von Instanzen Hostname einer Public Cloud Instanz andern Comment activer le mode rescue sur une instance Public Cloud Een Metal instance in rescue modus zetten - (EN) Ersetzen eines SSH-Schlusselpaars einer Public Cloud-Instanz GPU Instanzen einrichten Reverse DNS einer Public Cloud Instanz konfigurieren Instanzgroße uber das OVHcloud Kundencenter andern Creating and using a Server Group in Horizon and CLI Verwaltung uber Horizon Eine Instanz uber das Horizon-Interface erstellen Die ersten Schritte mit Ihrer Public Cloud Instanz Eine Sicherheitsgruppe in Horizon erstellen und konfigurieren Verwaltung von Snapshots einer Instanz in Horizon Erstellung, Start und Loschung von Abbildern (Images) in Horizon Anderung der Große einer Instanz mit Horizon Revertierung einer Flex-Instanz Verwaltung uber OpenStack Erste Schritte mit der OpenStack API Erste Schritte mit der Volume-Verwaltung uber die OpenStack API Ein eigenes Image importieren Die Große einer Public Cloud Instanz uber OpenStack CLI andern Backup einer Instanz herunterladen und in eine andere OpenStack-Region ubertragen Launching a script when an instance is created Objekt uber eine temporare URL teilen Image zwischen Public Cloud Projekten teilen Migration Migration von Instanzen zwischen verschiedenen Regionen Tutorials PuTTY fur SSH-Verbindungen und Authentifizierung verwenden Using OVHcloud Object Storage as Terraform Backend to store your Terraform state (EN) Using OVHcloud Object Storage as Pulumi Backend to store your Pulumi state Create a custom OpenStack image with Packer (EN) How To Install ownCloud on a Public Cloud Instance Plesk auf einer Public Cloud Instanz installieren Installation von WordPress auf einer Instanz Prometheus Agent auf einer Public Cloud Instanz installieren How to deploy the 3CX IPBX automatically on OVHcloud Public Cloud Webserver (LAMP) auf Debian oder Ubuntu installieren Local Zone VPN-as-a-Service (VPNaaS) with Tailscale integration (EN) Enterprise File Storage - Connect a Public Cloud instance to an EFS Volume via vRack Private Network Sicherheit Authentifizierungsschlussel fur SSH-Verbindungen zu Public Cloud Instanzen erstellen und verwenden Zusatzliche SSH-Schlussel fur eine Instanz konfigurieren Administratorpasswort auf einem Windows-Server andern Betriebssystem aktualisieren Storungsbehebung Forensics: How to deal with Public Cloud instances (EN) GRUB Bootloader reparieren Dateisystem auf FreeBSD 12 anpassen Sicherung Ihrer Datenbanken im Rescue-Modus FAQ - Anderung des Abrechnungsmodus fur Instanzen mit monatlicher Abrechnung Zusatzliche Ressourcen Public Cloud Instances - Shared responsibilities (EN) Public Cloud & VPS - Image and OS life cycle and end of life/support announcements Local Zone Compute - Funktionen, Kapazitaten und Einschrankungen CO2-Fußabdruck Ihrer OVHcloud Dienste einsehen Optimierung des E-Mail-Versands, damit Ihre E-Mails nicht als Spam markiert werden Storage and Backup Object Storage S3 compatible Schlusselkonzepte Object Storage - Choosing the right storage class for your needs Object Storage - Endpoints and Object Storage geoavailability Comparison of Object Storage Deployment Modes - Understanding 3-AZ / 1-AZ / Local Zones Cold Archive - Uberblick (EN) Erste Schritte Object Storage - Getting started Cold Archive - Getting started with Cold Archive Object Storage - Identity and access management Konfiguration Object Storage - Getting Started with Versioning Object Storage - Smart Storage Management with Lifecycle Rules Object Storage - Master asynchronous replication across your buckets Object Storage - Server Access Logging Object Storage - Setting up CORS on Object Storage Object Storage - Bucket ACL Object Storage - Hosting a static website in an Object Storage bucket Object Storage - Restoring an archived object from Cold Archive storage class Object Storage - Enabling HTTPS on a static website using a custom domain Object Storage - How to connect Object Storage buckets with other resources in a vRack Migration Object Storage - How to migrate from an S3-compatible object storage provider to OVHcloud Object Storage Object Storage - How to migrate from OVHcloud Swift Object Storage to OVHcloud S3-compatible Object Storage Tutorials Object Storage - Use Object Storage with Rclone Object Storage - Use Object Storage with S3cmd Object Storage - Use Object Storage with WinSCP Object Storage - Object Storage mit Veeam (EN) Object Storage - Object Storage mit Nextcloud nutzen (EN) Object Storage - Object Storage mit Owncloud nutzen (EN) Object Storage – Use Object Storage with Cohesity NetBackup Object Storage – Use Object Storage with Pure Storage Flashblade Object Storage - Manage an Object Storage bucket with Terraform Object Storage – How to share an object or file externally Sicherheit Object Storage - Encrypt your server-side objects with SSE-C or SSE-OMK Object Storage - Managing object immutability with Object Lock (WORM) Object Storage - Identity and access management Storungsbehebung Object Storage - FAQ Cold Archive - FAQ (EN) Object Storage - Local Zones specifications Object Storage - Compliance Object Storage - Technische Grenzen (EN) Object Storage - Optimising Performance Object Storage - Optimise the sending of your files to Object Storage Zusatzliche Ressourcen Object Storage - Shared Responsibility Cold Storage - Shared Responsibility for archive and restoration services Object Storage - Third-party applications compatibility Swift Erste Schritte Object Storage Swift - Creating an Object Storage container Object Storage Swift - Erste Schritte mit der Swift API Object Storage Swift - Erste Schritte mit der Swift S3 API Konfiguration Object Storage Swift - Einem Object Storage Container eine spezifische Domain zuweisen Object Storage Swift – Synchronisieren von Objektcontainern (EN) Object Storage Swift - Automatisches Loschen von Objekten konfigurieren (EN) Object Storage Swift - Setting up CORS on Object Storage (EN) Cloud Archive Swift - Verwaltung der Archive via SFTP/SCP Client Cloud Archive Swift - Erstellung von Public Cloud Archive Containern Cloud Archive Swift - Auf Public Cloud Archive gespeicherte Daten freigeben Cloud Archive Swift - Set up an Access Control List on Public Cloud Archive (EN) Migration Object Storage - How to migrate from OVHcloud Swift Object Storage to OVHcloud S3-compatible Object Storage Tutorials Object Storage Swift - Synology NAS mit Object Storage synchronisieren Object Storage Swift - Einen Object Container mit S3QL mounten Object Storage Swift - Verwaltung Ihres Object Storage mit CyberDuck Object Storage Swift - Using Object Storage with Rclone Object Storage Swift - Konfiguration von ownCloud mit Object Storage (EN) Cloud Archive Swift - Verwaltung von Archiven uber einen Swift-Client (Cyberduck) Cloud Archive Swift - Verwaltung Ihrer Archive mit Rsync Sicherheit Object Storage Swift - Set up an Access Control List on Object Storage (EN) Storungsbehebung Object Storage Swift - S3/Swift REST API compatibility (EN) Object Storage Swift - Capabilities and limitations Cloud Archive Swift - Capabilities and limitations Object Storage Swift - Upload auf Object Storage optimieren Zusatzliche Ressourcen Object Storage Swift - Curl Command Memo (EN) Object Storage Swift - Swift commands Memo (EN) Cloud Archive Swift - Curl Command Memo (EN) Cloud Archive Swift - Swift Command Memo (EN) Block Storage Schlusselkonzepte Die richtige Block Storage-Klasse auswahlen Proper Usage and Limitations of Classic Multi-Attach Block Storage in 3AZ Regions Erste Schritte Zusatzliches Volume auf einer Instanz erstellen und konfigurieren Volume Backup erstellen Volume Snapshot erstellen Konfiguration Zusatzliche Festplatten aus einem Backup erstellen Die Große einer zusatzlichen Disk erweitern Disk-Geschwindigkeit testen Migration Migrer un volume Block Storage vers un volume chiffre LUKS Block Storage Volume bearbeiten Zusatzliche Ressourcen Public Cloud Block Storage - Shared responsibilities (EN) File Storage Key concepts Erste Schritte File Storage Service - Getting started (Beta) Public Cloud Network Services Schlusselkonzepte Concepts - Public Cloud Networking (EN) Concepts - Additional IP or Floating IP (EN) Concepts - Load Balancer (EN) Public Cloud Network Services - Known limits (EN) Erste Schritte Private Network Creating a private network with Gateway (EN) vRack fur Public Cloud konfigurieren Configuring vRack on the Public Cloud using the OVHcloud API (EN) Konfiguration des Public Cloud vRack mit OpenStack CLI DNS Server einer Public Cloud Instanz andern Load Balancer Getting started with Load Balancer on Public Cloud Public IPs Attaching a Floating IP to a Public Cloud instance (EN) Konfiguration Private Network How to share a private network between 2 Public Cloud projects How to extend a private OVHcloud network across Public Cloud regions Update a subnet properties (EN) Changing the MTU size for existing networks using OpenStack CLI/API (EN) Load Balancer Deploying a Public Cloud Load Balancer (EN) Updating a Load Balancer size via the Horizon interface Using the weight feature on a Load Balancer member Public Cloud Load Balancer TCP / HTTP / HTTPS Logs Forwarding (EN) Public IPs Additional IP konfigurieren Eine Additional IP erwerben Additional IP importieren Additional IP migrieren Gateway L3 services SNAT configuration (EN) IPv6 auf einer Public Cloud Instanz konfigurieren Configuring a public IP block in a vRack on a Public Cloud instance Tutorials Allgemeine OVHcloud Infrastruktur mit Stormshield Network Security sichern OVHcloud Infrastruktur mit Ubika WAAP Gateway sichern Private Network Local Zone VPN-as-a-Service (VPNaaS) with Tailscale integration (EN) Load Balancer Configuring a secure Load Balancer with Let's Encrypt (EN) Sicherheit Configuring a secure Load Balancer with Let's Encrypt (EN) Configuring a TERMINATED_HTTPS listener via CLI / Horizon OVHcloud Infrastruktur mit Stormshield Network Security sichern OVHcloud Infrastruktur mit Ubika WAAP Gateway sichern Storungsbehebung Public Cloud Network Services - FAQ (EN) Zusatzliche Ressourcen How to create and manage a Health Monitor for OVHcloud Public Cloud Load Balancer How to create and manage Level 7 (L7) Policies and Rules for OVHcloud Public Cloud Load Balancers Public Cloud Load Balancer monitoring with Prometheus Containers & Orchestration Managed Kubernetes Service (MKS) Ubersicht Key concepts Understanding OVHcloud Managed Kubernetes architecture Limites connues Choosing the right OVHcloud Managed Kubernetes Plan: Free or Standard Available datacenters, worker nodes and persistent storage flavors Exposed APIs, Kubernetes configuration and Feature gates Getting started Creating a cluster Deploying an application Deploying a Hello World application Expose your app deployed on an OVHcloud Managed Kubernetes Service Installing the Kubernetes Dashboard on OVHcloud Managed Kubernetes Installing and using Helm on OVHcloud Managed Kubernetes Installing WordPress on OVHcloud Managed Kubernetes Deploying a GPU application on OVHcloud Managed Kubernetes Service Managed Kubernetes objects (services, deployments, pods...) Configuration Cluster Configuring kubectl on an OVHcloud Managed Kubernetes cluster Configuring the API server flags on an OVHcloud Managed Kubernetes cluster Resetting an OVHcloud Managed Kubernetes cluster Upgrading Kubernetes version on an OVHcloud Managed Kubernetes cluster Add IP restrictions on an OVHcloud Managed Kubernetes cluster Changing the security update policy on an OVHcloud Managed Kubernetes cluster Configuring the OIDC provider on an OVHcloud Managed Kubernetes cluster Personnaliser l'allocation IP sur un cluster OVHcloud Managed Kubernetes Nodepools & Nodes How to manage nodes and node pools on an OVHcloud Managed Kubernetes cluster Dynamically resizing a cluster with the cluster autoscaler Configuring the cluster autoscaler Adding Labels & Taint on Node Pool (Node Pool template) Cluster autoscaler example Deploy applications to specific Nodes and Nodes Pools Taint, cordon and drain specific Nodes and Nodes Pools Adapt your Inotify parameters for your Managed Kubernetes Service deployments Storage Persistent Volumes on OVHcloud Managed Kubernetes Service Resizing Persistent Volumes Configuring multi-attach persistent volumes with OVHcloud NAS-HA Configuring multi-attach persistent volumes with Enterprise File Storage Configuring multi-attach persistent volumes with OVHcloud Cloud Disk Array Formating NVMe disks on IOPS nodes Network Using vRack Private Network Using vRack - Communicating between different private networks Using a custom gateway on an OVHcloud Managed Kubernetes cluster Working with vRack example - Managed Kubernetes and Public Cloud instances Working with vRack example - Communicating between different private networks Using Floating IPs on Managed Kubernetes Service Customizing Kube-proxy on an OVHcloud Managed Kubernetes cluster Customizing CoreDNS on an OVHcloud Managed Kubernetes cluster Customizing Cilium on an OVHcloud Managed Kubernetes cluster Traffic management Installing Nginx Ingress on OVHcloud Managed Kubernetes Expose your applications using OVHcloud Public Cloud Load Balancer Sticky sessions/Session Affinity based on Nginx Ingress on OVHcloud Managed Kubernetes Secure a Nginx Ingress with cert-manager on OVHcloud Managed Kubernetes Getting the source IP behind the LoadBalancer How to migrate from Load Balancer for MKS (IOLB) to Public Cloud Load Balancer (Octavia) Backup and Restore Backup and Restore OVHcloud Managed Kubernetes Cluster, Namespace and Applications using TrilioVault for Kubernetes Backing-up an OVHcloud Managed Kubernetes cluster using CloudCasa Backing up and restoring your Persistent Volume with Volume Snapshots on OVHcloud Managed Kubernetes Backing-up an OVHcloud Managed Kubernetes cluster using Velero Backing-up Persistent Volumes using Stash Monitoring & Observability Monitoring apps with Prometheus and Grafana on an OVHcloud Managed Kubernetes Service Collect metrics from Public Cloud instances with Prometheus on an OVHcloud Managed Kubernetes Service Distributed tracing with Jaeger on an OVHcloud Managed Kubernetes Service Pushing logs from a Kubernetes cluster to Logs Data Platform using Fluent Bit Managed Kubernetes Service Audit Logs Forwarding Monitoring GPU usage on OVHcloud Managed Kubernetes Service Managed Kubernetes Service Audit Logs Forwarding Operators Set up the Kubernetes operator for Public Cloud Databases Deploying a Kubernetes Operator based on Helm on OVHcloud Managed Kubernetes Deploying a Kubernetes Operator written in Golang on OVHcloud Managed Kubernetes Migration Migration Guide – Moving Your Kubernetes cluster to OVHcloud How to migrate from Load Balancer for MKS (IOLB) to Public Cloud Load Balancer (Octavia) Tutorials Installing Agones on OVHcloud Managed Kubernetes Installing Jenkins on OVHcloud Managed Kubernetes Using Codefresh with OVHcloud Managed Kubernetes cluster Deploying Apache Pulsar on an OVHcloud Managed Kubernetes cluster How to install OpenFaaS CE on OVHcloud Managed Kubernetes Run Serverless containers on OVHcloud Managed Kubernetes with Knative Deploying Artifactory on an OVHcloud Managed Kubernetes cluster Enforcing policy management on OVHcloud Managed Kubernetes with Kyverno Scan for vulnerabilities and misconfigurations of your OVHcloud Managed Kubernetes with Trivy Near real-time threats detection with Falco on OVHcloud Managed Kubernetes Sanitize your OVHcloud Managed Kubernetes with Popeye Installing cert-manager on OVHcloud Managed Kubernetes Installing Keycloak, an OIDC Provider, on OVHcloud Managed Kubernetes Installing Istio on OVHcloud Managed Kubernetes Traffic management with Istio on OVHcloud Managed Kubernetes Security Add IP restrictions on an OVHcloud Managed Kubernetes cluster Changing the security update policy on an OVHcloud Managed Kubernetes cluster Configuring the OIDC provider on an OVHcloud Managed Kubernetes cluster Encrypt your Secret for OVHcloud Managed Kubernetes with Sealed Secrets (Kubeseal) Using RBAC to handle limited access to an OVHcloud Managed Kubernetes cluster Troubleshooting ETCD Quotas, usage, troubleshooting and error Troubleshooting permission errors when enabling persistence Additional resources Managed Kubernetes End-of-Sale, End-of-Service and End-of-Life policies Managed Kubernetes - Responsibility model Orchestration product reversibility policy Recommended external resources OVHcloud Managed Kubernetes - Features and roadmap Kubernetes Plugins (CNI, CRI, CSI...) & softwares versions and reserved resources Managed Private Registry (MPR) Ubersicht Getting started Creating a private registry Creating a private registry (Harbor) through Terraform Creating a private registry with Pulumi Creating and using a Docker image stored in an OVHcloud Managed Private Registry Connecting to the UI Managing users and projects Configuration Using Private Registry with OVHcloud Managed Kubernetes Managing Helm charts in the OVHcloud Managed Private Registry Deploying a Helm chart from your private registry in Kubernetes Configuring Proxy Cache on an OVHcloud Managed Private Registry Migrate Helm Charts from Chartmuseum to OCI Security Configure the authentication via an OIDC provider on an OVHcloud Managed Private Registry Adding IP restrictions on an OVHcloud Managed Private Registry Sign OCI artifacts with Cosign on OVHcloud Managed Private Registry Scanning Docker images for vulnerabilities with OVHcloud Managed Private Registry Troubleshooting FAQ Managed Private Registry (MPR) Additional resources Managed Private Registry - Responsibility model (EN) Managed OCI artifact Registry Product Reversibility Policy Managed Rancher Service (MRS) Ubersicht Getting started Getting Started with Managed Rancher Service Creating, updating and accessing a Managed Rancher Service (EN) Managing users and projects in Managed Rancher Service Importing an existing Kubernetes cluster in MRS Creating a Managed Kubernetes Service (MKS) cluster in MRS Creating a Kubernetes cluster based on OVHcloud Public Cloud Compute Instances in MRS Creating a Kubernetes cluster with existing nodes (Generic) in MRS Configuration Editing the configuration of a Kubernetes cluster in Managed Rancher Service Backing up and restoring a Kubernetes cluster in Managed Rancher Service Deploying a monitoring stack (Prometheus & Grafana) in a Kubernetes cluster in MRS Tutorials How to use Rancher CLI Additional resources Managed Rancher Service supported versions and lifecycle policy Orchestration product reversibility policy Public Cloud Databases Ubersicht PostgreSQL Ubersicht Schlusselkonzepte Lifecycle policy for Public Cloud Databases FAQ for Public Cloud Databases Capabilities and Limitations of Public Cloud Databases Capabilities and Limitations of Public Cloud Databases for PostgreSQL Automated Backups for Public Cloud Databases High availability and failure scenarios for Public Cloud Databases for PostgreSQL Erste Schritte Getting started with Public Cloud Databases Getting started with Public Cloud Databases APIs Getting started with Terraform for Public Cloud Databases Configure incoming connections of a Public Cloud Databases for PostgreSQL service Connect using the CLI for Public Cloud Databases for PostgreSQL Connect using PHP for Public Cloud Databases for PostgreSQL Connect using Python for Public Cloud Databases for PostgreSQL Connect using PgAdmin for Public Cloud Databases for PostgreSQL Konfiguration Create and use connection pools in Public Cloud Databases for PostgreSQL Maintenance operations for Public Cloud Databases Configurer le reseau prive des bases de donnees Public Cloud (EN) Configure the advanced parameters for Public Cloud Databases Advanced parameters for Public Cloud Databases for PostgreSQL Restore a backup of Public Cloud Databases Detecter et terminer les requetes de longue duree de Public CLoud Databases pour PostgreSQL (EN) Resize the storage of Public Cloud Databases Update the flavor of Public Cloud Databases Update the plan of Public Cloud Databases Mettre en place le transfert de logs des bases de donnees Public Cloud (EN) Set up the Kubernetes operator for Public Cloud Databases Set up service integration for Public Cloud Databases Fetch service metrics with Prometheus for Public Cloud Databases Enable deletion protection for Public Cloud Databases Migration Public Cloud Databases - How to migrate to OVHcloud Database as a Service (DBaaS) Reversibility Policy for Managed Relational Database Product Tutorials Build a Strapi app connected to Public Cloud Databases for PostgreSQL Install and connect Wagtail to Public Cloud Databases for PostgreSQL Migrate an on-premises database to Public Cloud Databases for PostgreSQL Sicherheit Security Overview for Public Cloud Databases Responsibility model for Public Cloud Databases Diagnose Troubleshoot your Public Cloud Databases Handle 'Disk Full' situations for Public Cloud Databases Zusatzliche Ressourcen Available extensions for Public Cloud Databases for PostgreSQL MySQL Ubersicht Schlusselkonzepte Lifecycle policy for Public Cloud Databases FAQ for Public Cloud Databases Capabilities and Limitations of Public Cloud Databases Capabilities and Limitations of Public Cloud Databases for MySQL Automated Backups for Public Cloud Databases Erste Schritte Getting started with Public Cloud Databases Getting started with Public Cloud Databases APIs Getting started with Terraform for Public Cloud Databases Configure incoming connections of a Public Cloud Databases for MySQL service Connect using the CLI for Public Cloud Databases for MySQL Connect using PHP for Public Cloud Databases for MySQL Connect using Python for Public Cloud Databases for MySQL Connect using Workbench for Public Cloud Databases for MySQL Konfiguration Maintenance operations for Public Cloud Databases Configurer le reseau prive des bases de donnees Public Cloud (EN) Configure the advanced parameters for Public Cloud Databases Advanced parameters for Public Cloud Databases for MySQL Restore a backup of Public Cloud Databases Resize the storage of Public Cloud Databases Update the flavor of Public Cloud Databases Update the plan of Public Cloud Databases Mettre en place le transfert de logs des bases de donnees Public Cloud (EN) Set up the Kubernetes operator for Public Cloud Databases Set up service integration for Public Cloud Databases Fetch service metrics with Prometheus for Public Cloud Databases Enable deletion protection for Public Cloud Databases Migration Public Cloud Databases - How to migrate to OVHcloud Database as a Service (DBaaS) Reversibility Policy for Managed Relational Database Product Tutorials Connect Managed Kubernetes to Public Cloud Databases for MySQL Sicherheit Security Overview for Public Cloud Databases Responsibility model for Public Cloud Databases Diagnose Troubleshoot your Public Cloud Databases Handle 'Disk Full' situations for Public Cloud Databases MongoDB Ubersicht Schlusselkonzepte Why choose MongoDB? Cluster sizing for Public Cloud Databases for MongoDB Developer Best Practices with Public Cloud Databases for MongoDB Operational Best Practices with Public Cloud Databases for MongoDB Lifecycle policy for Public Cloud Databases FAQ for Public Cloud Databases Capabilities and Limitations of Public Cloud Databases Capabilities and Limitations of Public Cloud Databases for MongoDB Automated Backups for Public Cloud Databases Understand the connection strings URI format of Public Cloud Databases for MongoDB Erste Schritte Getting started with Public Cloud Databases for MongoDB Getting started with Public Cloud Databases Getting started with Public Cloud Databases APIs Getting started with Terraform for Public Cloud Databases Deploy with Terraform for Public Cloud for MongoDB Configure incoming connections of a Public Cloud Databases for MongoDB service Connect using the CLI for Public Cloud Databases for MongoDB Connect using PHP for Public Cloud Databases for MongoDB Connect using Python for Public Cloud Databases for MongoDB Connect using Compass for Public Cloud Databases for MongoDB Developer Tools for Public Cloud Databases for MongoDB Cluster monitoring for Public Cloud Databases for MongoDB Konfiguration Maintenance operations for Public Cloud Databases Configurer le reseau prive des bases de donnees Public Cloud (EN) Configure the advanced parameters for Public Cloud Databases Restore a backup of Public Cloud Databases Backup and restore a service with the CLI for Public Cloud Databases for MongoDB Resize the storage of Public Cloud Databases Update the flavor of Public Cloud Databases Update the plan of Public Cloud Databases Mettre en place le transfert de logs des bases de donnees Public Cloud (EN) Set up the Kubernetes operator for Public Cloud Databases Set up service integration for Public Cloud Databases Fetch service metrics with Prometheus for Public Cloud Databases Enable deletion protection for Public Cloud Databases Migration Public Cloud Databases - How to migrate to OVHcloud Database as a Service (DBaaS) Migrate to OVHcloud Public Cloud Databases for MongoDB Relational Migrator for Public Cloud Databases for MongoDB Reversibility Policy for Managed Document Database Product Tutorials Build and connect a Node.js application to Public Cloud Databases for MongoDB Sicherheit Security Overview for Public Cloud Databases Responsibility model for Public Cloud Databases Diagnose Troubleshoot your Public Cloud Databases Handle 'Disk Full' situations for Public Cloud Databases Zusatzliche Ressourcen Set up BI Connector for Public Cloud Databases for MongoDB Configure an Analytics node for Public Databases for MongoDB Set up a Kafka integration for Public Cloud Databases for MongoDB Understand readPreference and writeConcern of Public Cloud Databases for MongoDB Benchmark Public Cloud Databases for MongoDB Valkey Ubersicht Schlusselkonzepte Lifecycle policy for Public Cloud Databases FAQ for Public Cloud Databases Capabilities and Limitations of Public Cloud Databases Capabilities and Limitations of Public Cloud Databases for Valkey Automated Backups for Public Cloud Databases Erste Schritte Getting started with Public Cloud Databases Getting started with Public Cloud Databases APIs Getting started with Terraform for Public Cloud Databases Configure incoming connections of a Public Cloud Databases for Valkey service Connect using the CLI for Public Cloud Databases for Valkey Connect using PHP for Public Cloud Databases for Valkey Connect using Python for Public Cloud Databases for Valkey Connect using RedisInsight for Public Cloud Databases for Valkey Konfiguration Maintenance operations for Public Cloud Databases Configurer le reseau prive des bases de donnees Public Cloud (EN) Configure the advanced parameters for Public Cloud Databases Advanced parameters for Public Cloud Databases for Valkey Restore a backup of Public Cloud Databases Update the flavor of Public Cloud Databases Update the plan of Public Cloud Databases Manage ACLs via API for Public Cloud Databases for Valkey Mettre en place le transfert de logs des bases de donnees Public Cloud (EN) Set up the Kubernetes operator for Public Cloud Databases Set up service integration for Public Cloud Databases Fetch service metrics with Prometheus for Public Cloud Databases Enable deletion protection for Public Cloud Databases Migration Public Cloud Databases - How to migrate to OVHcloud Database as a Service (DBaaS) Reversibility Policy for the Managed In-Memory Database product Tutorials Boost your WordPress CMS with caching with Public Cloud Databases for Valkey Sicherheit Security Overview for Public Cloud Databases Responsibility model for Public Cloud Databases Diagnose Troubleshoot your Public Cloud Databases Common Schlusselkonzepte Lifecycle policy for Public Cloud Databases FAQ for Public Cloud Databases Capabilities and Limitations of Public Cloud Databases Automated Backups for Public Cloud Databases Erste Schritte Getting started with Public Cloud Databases Getting started with Public Cloud Databases APIs Getting started with Terraform for Public Cloud Databases Konfiguration Maintenance operations for Public Cloud Databases Configurer le reseau prive des bases de donnees Public Cloud (EN) Configure the advanced parameters for Public Cloud Databases Restore a backup of Public Cloud Databases Resize the storage of Public Cloud Databases Update the flavor of Public Cloud Databases Update the plan of Public Cloud Databases Mettre en place le transfert de logs des bases de donnees Public Cloud (EN) Set up the Kubernetes operator for Public Cloud Databases Set up service integration for Public Cloud Databases Fetch service metrics with Prometheus for Public Cloud Databases Enable deletion protection for Public Cloud Databases Migration Public Cloud Databases - How to migrate to OVHcloud Database as a Service (DBaaS) Reversibility Policy for Managed Relational Database Product Reversibility Policy for Managed Document Database Product Reversibility Policy for the Managed In-Memory Database product Sicherheit Security Overview for Public Cloud Databases Responsibility model for Public Cloud Databases Diagnose Troubleshoot your Public Cloud Databases Handle 'Disk Full' situations for Public Cloud Databases Analytics Clickhouse Ubersicht Key concepts Getting started Configuration Tutorials Kafka Ubersicht Schlusselkonzepte Lifecycle policy for Analytics Capabilities and Limitations of Analytics Capabilities and Limitations of Analytics with Kafka Capabilities and Limitations of Analytics with Kafka Connect Capabilities and Limitations of Analytics with Kafka MirrorMaker Automated Backups for Analytics Erste Schritte Getting started with Analytics with Kafka Getting started with Analytics Getting started with Analytics APIs Getting started with Terraform for Analytics Konfiguration Maintenance operations for Analytics Configure the advanced parameters for Analytics Advanced parameters for Analytics with Kafka Advanced parameters for Analytics with Kafka Connect Restore a backup of Analytics Resize the storage of Analytics Update the flavor of Analytics Update the plan of Analytics Set up logs forwarding for Analytics Set up the Kubernetes operator for Analytics Fetch service metrics with Prometheus for Analytics Migration Reversibility Policy for the Managed Message Broker product Tutorials Create publisher and consumer applications with Analytics with Kafka Sicherheit Presentation de la securite des services Analytics (EN) Partage des responsabilites des services Analytics (EN) Diagnose Troubleshoot your Analytics Handle 'Disk Full' situations for Analytics OpenSearch OpenSearch - Guides OpenSearch - Capabilities and Limitations OpenSearch - Getting started OpenSearch - Monitor your infra (with Logstash or Fluent Bit) OpenSearch - Advanced parameters references Dashboards Ubersicht Dashboards - Guides Dashboards - Capabilities and Limitations Dashboards - Configure your Dashboards instance to accept incoming connections Dashboards - Advanced parameters references Dashboards - Tutorials Dashboards - Tutorial - Expose your Dashboards instance in your private network via a reverse proxy NGINX Dashboards - Tutorial - How to use the Grafana® API Common Schlusselkonzepte Lifecycle policy for Analytics Capabilities and Limitations of Analytics Automated Backups for Analytics Erste Schritte Getting started with Analytics Getting started with Analytics APIs Getting started with Terraform for Analytics Konfiguration Maintenance operations for Analytics Configure the advanced parameters for Analytics Restore a backup of Analytics Resize the storage of Analytics Update the flavor of Analytics Update the plan of Analytics Set up logs forwarding for Analytics Set up the Kubernetes operator for Analytics Fetch service metrics with Prometheus for Analytics Migration Reversibility Policy for the Managed Message Broker product Reversibility Policy for the Managed Search Engine Software Platform product Reversibility Policy for the Managed Data Visualization product Sicherheit Presentation de la securite des services Analytics (EN) Partage des responsabilites des services Analytics (EN) Diagnose Troubleshoot your Analytics Handle 'Disk Full' situations for Analytics AI & Machine Learning Ubersicht General Information Comparative tables - AI Notebooks, AI Training, AI Deploy AI Tools - Lifecycle policy Data - Concept and best practices Data - Compliance between AI Tools and S3 compatible Object Storage AI Dashboard - Getting started Users - Manage AI users and roles Registries - Use & manage your registries AI Tools - Remote SSH Connection AI Tools - Monitor your cloud resources AI Tools - ovhai SDK Reversibility Policy for the AI Managed Container product FAQ - AI Tools Command Line Interface CLI - Installation CLI - Cheat Sheet CLI - Launch an AI notebook CLI - Launch an AI Training job CLI - Manage access tokens CLI - Launch and share an AI Notebook with tokens CLI - Commands reference CLI - Commands reference for data CLI - Use your data in a notebook CLI - Launch an AI Deploy app AI Notebooks Ubersicht AI Notebooks - Key concepts AI Notebooks - Notebook concept AI Notebooks - Features, Capabilities and Limitations AI Notebooks - Getting started AI Notebooks - Premiers pas (EN) AI Notebooks - Workspace AI Notebooks - Configuration AI Notebooks - Manage and use data in a notebook via UI AI Notebooks - Politique de reversibilite du produit Notebook Interface AI Notebooks - Tutorials Audio/Speech AI Notebooks - Tutorial - Audio analysis and classification with AI AI Notebooks - Tutorial - Use Speech-to-Text powers on audio and video Computer vision AI Notebooks - Tutorial - Train YOLOv5 on a custom dataset AI Notebooks - Tutorial - Train YOLOv7 for sign language recognition AI Notebooks - Tutorial - Train YOLOv8 to play rock paper scissors (EN) AI Notebooks - Tutorial - Use ResNet for image classification AI Notebooks - Tutorial - Brain tumor segmentation using U-Net AI Notebooks - Tutorial - Create and train an image generation model NLP AI Notebooks - Tutorial - Sentiment analysis on Tweets using Hugging Face AI Notebooks - Tutorial - Build your spam classifier Code assistant AI Notebooks - Using a code assistant (EN) Fine Tuning AI Notebooks - Tutorial - Fine-Tune and export an AI model to ONNX AI Notebooks - Tutorial - Create and train a Rasa chatbot AI Notebooks - Tutorial - Fine-tuning LLaMA 2 MLOps/Monitoring AI Notebooks - Tutorial - Use tensorboard inside notebooks AI Notebooks - Tutorial - Weights & Biases integration AI Notebooks - Tutorial - Track your ML models with MLflow inside notebooks AI Notebooks - Troubleshooting AI Notebooks - Troubleshooting AI Notebooks - Additional resources AI Notebooks - Billing and lifecycle AI Training Ubersicht AI Training - Key concepts AI Training - Job concept AI Training - Features, Capabilities and Limitations AI Training - Getting started AI Training - Getting started AI Training - Start a job with a notebook Docker image AI Training - Tutorial - Build & use custom Docker image AI Training - Tutorial - Train your first ML model AI Training - Configuration AI Training - Tutorial - Build & use custom Docker image AI Training - Tutorials MLOps/Monitoring AI Training - Tutorial - Use tensorboard inside a job AI Training - Tutorial - Compare models with W&B for audio classification task NLP AI Training - Tutorial - Train a Rasa chatbot inside a Docker container Audio/Signal processing AI Training - Tutorial - Train a model to recognize marine mammal sounds Computer vision AI Training - Tutorial - Train YOLOv8 to play rock paper scissors (EN) AI Training - Tutorial - Turn a video into a 3D model using NVIDIA Neuralangelo Model export/Inference AI Training - Tutorial - Train a PyTorch model and export it to ONNX AI Training - Tutorial - Get started with NVIDIA Triton Inference Server and AI Training AI Training - Troubleshooting AI Training - Troubleshooting AI Training - Additional resources AI Training - Billing and lifecycle AI Deploy Ubersicht AI Deploy - Key concepts AI Deploy - App concept AI Deploy - Features, Capabilities and Limitations AI Deploy - Apps portfolio AI Deploy - Scaling strategies AI Deploy - Getting started AI Deploy - Getting started AI Deploy - Configuration AI Deploy - Accessing your app with tokens (EN) AI Deploy - Scaling strategies AI Deploy - Update custom Docker images AI Deploy - Security AI Deploy - Accessing your app with tokens (EN) AI Deploy - Tutorials AI Deploy - Tutorial - Build & use a custom Docker image AI Deploy - Tutorial - Build & use a Streamlit image AI Deploy - Tutorial - Deploy a simple app with Flask AI Deploy - Tutorial - Deploy an app for audio classification task using Streamlit AI Deploy - Tutorial - Deploy a web service for YOLOv5 using Flask AI Deploy - Tutorial - Deploy a Gradio app for sketch recognition AI Deploy - Tutorial - Deploy an app for sentiment analysis with Hugging Face and Flask AI Deploy - Tutorial - Deploy an interactive app for EDA and prediction using Streamlit AI Deploy - Tutorial - Deploy and call a spam classifier with FastAPI AI Deploy - Tutorial - Create and deploy a Speech to Text application using Streamlit AI Deploy - Tutorial - How to load test your application with Locust AI Deploy - Tutorial - Deploy a Rasa chatbot with a simple Flask app AI Deploy - Tutorial - Create a web service to recognize sign language with YOLOv7 AI Deploy - Tutorial - Deploy a brain tumor segmentation app using Streamlit AI Deploy - Tutorial - Deploy LLaMA 2 in a Streamlit application AI Deploy - Tutorial - Deploy an ONNX model using FastAPI AI Deploy - Tutorial - Create an application to play rock paper scissors with YoloV8 (EN) AI Deploy - Tutorial - Deploy Whisper Speech Recognition Model AI Deploy - Tutorial - Deploy Stable Diffusion WebUI AI Deploy - Tutorial - Deploy FLUX Text-to-Image Models AI Deploy - Troubleshooting AI Deploy - Troubleshooting AI Deploy - Additional resources AI Deploy - Billing and lifecycle AI Endpoints Ubersicht AI Endpoints - Key concepts AI Endpoints - Features, Capabilities and Limitations AI Endpoints - Structured Output AI Endpoints - Function Calling AI Endpoints - Responses API AI Endpoints - Getting started AI Endpoints - Getting started AI Endpoints - Tutorials AI Endpoints - Create your own audio summarizer AI Endpoints - Create your own voice assistant AI Endpoints - Using Virtual Models AI Endpoints - Speech to Text Integrations AI Endpoints - Create a code assistant with Continue AI Endpoints - Build a Python Chatbot with LangChain AI Endpoints - Build a JavaScript Chatbot with LangChain AI Endpoints - Create your own AI chatbot using LangChain4j and Quarkus AI Endpoints - Create a Streaming Chatbot with LangChain4j and Quarkus AI Endpoints - Enable conversational memory in your chatbot using LangChain AI Endpoints - Create a Memory Chatbot with LangChain4j AI Endpoints - Build a RAG Chatbot with LangChain AI Endpoints - Build a RAG Chatbot with LangChain4j AI Endpoints - Using Structured Output with LangChain4j AI Endpoints - Using Function Calling with LangChain4J AI Endpoints - Model Context Protocol (MCP) with LangChain4j AI Endpoints - Integration in Python with LiteLLM AI Endpoints - Integration with Apache Airflow AI Endpoints - Integration with Hugging Face Inference Providers AI Endpoints - Integration with Pydantic AI AI Endpoints - Troubleshooting AI Endpoints - Troubleshooting AI Endpoints - Additional resources AI Endpoints - Billing and lifecycle AI Partners Ecosystem Ubersicht AI Partners - Key concepts AI Partners Ecosystem - Voxist - Models concept (EN) AI Partners Ecosystem - Lettria - Models concept (EN) AI Partners - Getting started AI Partners Ecosystem - Lettria - Models features, capabilities and billing (EN) AI Partners Ecosystem - Voxist - Models features, capabilities and billing (EN) Quantum computing General information Quantum computing - Features, Capabilities and Limitations Quantum computing - Billing and lifecycle Quantum computing - Troubleshooting Quantum emulators Guides Quantum computing - Getting started with Emulators Notebooks Quantum QPUs Guides Quantum computing - Getting started with QPUs Notebooks Integrations Prefect Prefect - Getting Started Prefect - Tutorial - Emails notification with blocks and automations Prefect - Tutorial - AI pipeline with training job Data Platform Data Platform documentation Sign-up to OVHcloud Data Platform Web Cloud Domains Ubersicht API Ubersicht Schlusselkonzepte Introduction Erste Schritte Order a Domain Name Konfiguration Tasks Management Manage Contacts of a Domain Name Managing Eligibility Rules Configure the Display of Contact Data in the Whois Configure the DNS of your Domain Name Migration Transfer a Domain Name Domainnamen Ubersicht Erste Schritte FAQ zu Domainnamen & DNS Erstellung einer Subdomain Weiterleitung von bei OVHcloud verwalteten Domainnamen OVHcloud Domainnamen verlangern WHOIS Informationen eines Domainnamens abrufen Wie konfiguriere ich die Anzeige des WHOIS einer Domain? Exportieren Ihrer Domainnamen als Liste im CSV-Format Konfiguration Verwaltung der Kontakte fur Domains Domainnamen - Inhaber eines Domainnamens andern Verwaltung der Kontaktdaten des Domaininhabers Changer le proprietaire d'un domaine avec une Demande d'Operation AFNIC (DOA) Diagnose Fehler bei Domainnamen-Operationen beheben Migration Eingehender Transfer zu OVHcloud Domainnamen zu OVHcloud transferieren Transfer einer .uk-Domainname zu OVHcloud Transferring a .pl domain name to OVHcloud Hostinger-Domainnamen zu OVHcloud transferieren GoDaddy-Domainnamen zu OVHcloud transferieren Transferring a home.pl domain name to OVHcloud Ionos-Domainnamen zu OVHcloud transferieren O2Switch-Domainnamen zu OVHcloud transferieren Gandi-Domainnamen zu OVHcloud transferieren Wix-Domainnamen zu OVHcloud transferieren Transfer ausgehend von OVHcloud Einen Domainnamen zu einem anderen Registrar transferieren Einen .uk-Domainnamen zu einem anderen Registrar transferieren Tutorials Verbinden eines OVHcloud Domainnamens mit einer Google Site Verbinden eines OVHcloud Domainnamens mit einem Shopify Hosting Verbinden eines OVHcloud Domainnamens mit einem SquareSpace Hosting Verbinden eines OVHcloud Domainnamens mit einem Wix Hosting Verbinden eines OVHcloud Domainnamens mit einem GoDaddy Hosting Verbinden eines OVHcloud Domainnamens mit einem Webflow Hosting How to use an OVHcloud domain with iCloud Mail DNS (Domain Name System) Ubersicht Schlusselkonzepte Alle Informationen zu DNS-Servern Everything you need to know about DNS zone Alle Informationen zu DNS-Eintragen Konfiguration DNS-Server DNS-Server eines OVHcloud Domainnamens andern List of IP addresses of OVHcloud DNS servers DNS-Zone OVHcloud DNS-Zone fur eine Domainnamen erstellen OVHcloud DNS-Zone fur Subdomain erstellen Bearbeiten der OVHcloud DNS-Zone Versionsverlauf einer DNS-Zone verwalten Wie losche ich eine OVHcloud DNS-Zone? DNS-Eintrage DNS-A-Eintrag fur einen Domainnamen hinzufugen DNS-AAAA-Eintrag fur einen Domainnamen hinzufugen Hinzufugen eines CNAME DNS-Eintrags fur eine Subdomain DNS-TXT-Eintrag fur einen Domainnamen hinzufugen MX-Eintrag fur die E-Mail-Verwaltung konfigurieren DNS-Optionen DNS Anycast fur Ihren Domainnamen aktivieren DNS-Server eines Domainnamens individualisieren (Hosts) Konfiguration von dynamischen DNS-Aktualisierungen (DynHost/DynDNS) fur Ihren Domainnamen Sicherheit E-Mail-Sicherheit durch SPF-Eintrag verbessern Ameliorer la securite des e-mails via un enregistrement DKIM E-Mail-Sicherheit durch DMARC-Eintrag verbessern Domainnamen mit DNSSEC absichern Tutorials Tutorial - Using Zonemaster Webhosting Erste Schritte Webhosting - Kostenloses Hosting 100M aktivieren Webhosting - Schnellstart-Anleitung Premiers pas avec un hebergement Cloud Web Premiers pas avec la solution Visibilite Pro Alle Ihre Websites im OVHcloud Kundencenter anzeigen und verwalten Erstellen Ihrer Website - So setzen Sie Ihr Projekt in 5 Schritten um FAQ Webhosting Eine Website auf Ihrem Webhosting online stellen Webhosting - Inklusiv-E-Mail-Adressen aktivieren Webhosting - Cluster und Filer eines Webhostings finden Namen Ihres Webhosting Angebots ermitteln Konfiguration Mehrere Websites auf einem Webhosting einrichten Konfiguration und Nutzung von Git mit OVHcloud Webhosting Webhosting - Andern von mit einem Webhosting verbundenen Domainnamen Webhosting - Laufzeitumgebung, PHP-Version, .ovhconfig IPv6 fur Ihre Website konfigurieren Cloud Web Runtime Engines verwalten Backup des FTP-Speicherplatzes Ihres Cloud Web Hostings abrufen Webhosting - Wie kann ich mein Angebot wechseln Ihre Webseiten mit CDN beschleunigen Webhosting - Statistiken und Logs einer Website einsehen Webhosting - CDN Statistiken und Logs einsehen Wie kann ich eine Website in einem bestimmten Land geolokalisieren? Optimierung der Performance Ihrer Webseite Automatische Tasks mit einem Webhosting verwenden How to create and manage a web application using the OVHcloud public API (EN) Datenbanken Eine Datenbank auf Ihrem Webhosting erstellen Passwort einer Webhosting-Datenbank andern Inhalt einer Datenbank in eine andere duplizieren Backup einer Webhosting-Datenbank exportieren Backup einer geloschten Datenbank wiederherstellen Server Ihrer Datenbank identifizieren FTP und SSH Webhosting - Verwendung von FileZilla Webhosting - FTP-Benutzer verwalten Mit dem FTP-Speicherplatz eines Webhostings verbinden Webhosting – Aktivieren des Zugriffs uber SFTP Passwort eines FTP-Benutzers andern Webhosting mit Visual Studio Code uber SFTP verwalten Tutorial - Cyberduck mit einem Webhosting verwenden Den Speicherplatz Ihres Webhostings wiederherstellen Webhosting - Verwendung des SSH Zugangs PuTTY fur SSH-Verbindungen und Authentifizierung verwenden SVN verwenden Webhosting - Dateien mit dem Befehl SCP kopieren CMS Installation Ihrer Website mit 1-Klick-Modulen (CMS) Administratorpasswort eines CMS andern 1-Klick-Module verwalten Migration Migrieren einer Website von einem Webhosting auf einen VPS Backup in eine Webhosting-Datenbank importieren Ihre Webseite exportieren Migration Ihrer Website und zugehorigen Dienste zu OVHcloud Migration Ihrer Xara Website zu OVHcloud Migration Ihrer WordPress Website zu OVHcloud Tutorials Tutorial - Eigene Webseite bei OVHcloud erstellen Anwendungsbeispiele - Domainnamen einer Website andern Tutorial - Installation und Konfiguration von Cecil, einem Static Site Generator (SSG) in PHP Tutorial - Dynamischen Inhalt auf einer statischen Webseite hinzufugen, die mit Cecil erstellt wurde Composer auf einem Webhosting installieren Tutorials WordPress Tutorial - Erste Schritte mit WordPress Tutorial - Backup Ihrer WordPress Installation Tutorial - htaccess-Dateien mit WordPress verwenden Tutorial - WooCommerce mit WordPress verwenden Managing multiple WordPress websites with the MainWP plugin Backing up your WordPress websites with MainWP Improving your website's security with the MainWP plugin for WordPress Managing customer information on your WordPress websites with MainWP Tutorials fur Cloud Web Hostings Ghost auf einem Cloud Web Hosting installieren Installer Etherpad sur son hebergement Cloud Web Comment installer Django CMS sur son hebergement Cloud Web Installer Camaleon CMS sur son hebergement Cloud Web Weiterleitung und Authentifizierung Tutorial - Ordner und Verwaltungsinterface Ihrer Website mit den Dateien .htaccess und .htpasswd schutzen Tutorial - Die URL einer Website mit mod_rewrite uber die .htaccess Datei umschreiben Tutorial - Wie kann ich den Zugang zu meiner Website fur bestimmte IP-Adressen uber eine .htaccess Datei sperren? Tutorial - Operationen mit .htaccess Dateien CMS Tutorial - Manuelle Installation eines CMS auf einem Webhosting Tutorial - Manuelle Installation von WordPress Tutorial - Manuelle Installation von Joomla! Tutorial - Manuelle Installation von Pico Tutorial - Manuelle Installation von PrestaShop Tutorial - Manuelle Installation von Drupal Tutorial - Manuelle Installation von Grav Tutorial - Manuelle Installation von Typo3 Tutorial - Manuelle Installation von SPIP Sicherheit Die Sicherheit Ihrer Website optimieren Aktivieren der Web Application Firewall Webhosting - SSL-Zertifikat einrichten Webhosting - Website auf HTTPS umstellen Webhosting - Kostenloses SSL-Zertifikat von Let's Encrypt aktivieren Webhosting - Sectigo DV SSL-Zertifikat aktivieren Webhosting - Sectigo EV SSL-Zertifikat aktivieren Webhosting - Eigenes SSL-Zertifikat installieren Haufige Fehler beim Schutz Ihrer Website mit SSL Diagnose Anwendungsbeispiele - Ihre Website ist von einem Hack betroffen So entscharfen Sie die HTTP/2-Rapid-Reset-Sicherheitslucke (EN) Was tun, wenn Ihre Website nicht erreichbar ist? Meine Website ladt zu langsam. Was soll ich tun? Die haufigsten Fehler bei 1-Klick-Modulen beheben Was tun bei dem Fehler "Dies ist keine sichere Verbindung"? Die haufigsten Datenbankfehler beheben Fehler "Seite nicht installiert" beheben Beheben des Fehlers “500 Internal Server Error” Was tun, wenn eine “Index of“-Seite angezeigt wird? Was tun bei dem Fehler "403 forbidden"? Was tun, wenn die Meldung „Your IP has been banned“ angezeigt wird? Was tun, wenn die Meldung „Your request has been blocked“ angezeigt wird? Automatische E-Mails eines Webhostings verwalten Wie reagiere ich auf ungewohnliche Aktivitaten auf meinem Webhosting? Webhosting - Was tun, wenn meine Datenbank voll ist? Haufige FTP-Probleme beheben Zusatzliche Ressourcen Webhosting - Liste der IP-Adressen pro Cluster Technische Eigenschaften von Webhostings Hebergement web - Versions disponibles des langages Web Hosting Reversibility Policy (DE) SQL Database Web Hosting EOL und EOS Ankundigungen Migration von MySQL zu Percona Server fur MySQL Managed Hosting for WordPress Erste Schritte Discover Managed Hosting for WordPress (Beta version) Video Center Erste Schritte Video Center - Manage your videos online SSL Gateway Erste Schritte SSL Gateway bestellen Verwendung von SSL Gateway Web Cloud Databases Erste Schritte Erste Schritte mit Web Cloud Databases Erste Schritte mit MySQL und MariaDB Erste Schritte mit PostgreSQL Konfiguration Web Cloud Databases - Wie autorisiere ich eine IP-Adresse? Datenbanken und Benutzer auf Ihrem Datenbankserver erstellen Web Cloud Databases - Nutzerrechte andern Web Cloud Databases - Verbindung mit einer Datenbank herstellen Konfigurieren Ihres Datenbankservers Web Cloud Databases - Wie verwaltet man Logs? Web Cloud Databases von einem Webhosting abtrennen Migration Eine Datenbank Ihres Datenbankservers sichern und exportieren Datenbank auf Ihrem Datenbankserver wiederherstellen und importieren Zusatzliche Ressourcen Web Cloud Databases - EOL und EOS Ankundigungen EOL Policy fur Managed Databases Reversibility Policy for the Managed Database System for Web Hosting product E-Mail-Losungen und kollaborative Tools Gemeinsame Funktionen von E-Mail-Accounts Sicherheitseinstellungen eines E-Mail-Dienstes verwalten E-Mail Alias und Weiterleitung verwenden Loschen eines E-Mail-Accounts Outlook Web App (OWA) Webmail verwenden E-Mail-Accounts uber Outlook Web App (OWA) verwenden Posteingangsregeln in OWA erstellen Einrichten einer automatischen Antwort in OWA Ordner in OWA freigeben Kalender in OWA freigeben Migration von Dienstleistungen E-Mail-Accounts von MX Plan zu E-Mail Pro, Exchange oder Zimbra migrieren Ihre E-Mail-Adresse manuell migrieren E-Mail-Accounts mit dem OVHcloud Mail Migrator migrieren Ihre E-Mail-Adressen von einer OVHcloud E-Mail-Plattform auf eine andere migrieren Storungsbehebung E-Mails konnen nicht gesendet oder empfangen werden Was tun, wenn ein Account wegen Spamversands gesperrt wurde? E-Mail-Header und .eml-Datei abrufen Speicherplatz eines E-Mail-Accounts verwalten Die aus Ihrem E-Mail-Account geloschten Elemente wiederherstellen MX Plan Ubersicht Erste Schritte Erste Schritte mit MX Plan E-Mail-Accounts mit MX Plan erstellen Passwort eines E-Mail-Accounts andern Verwendung Ihres E-Mail-Accounts mit Roundcube Webmail FAQ OVHcloud E-Mails Zimbra Webmail verwenden OVHcloud Zimbra FAQ Funktionen von E-Mail-Accounts MX Plan - Einrichten von Auto-Antworten fur E-Mails Mailinglisten verwalten und nutzen Filter fur Ihre E-Mail-Adressen erstellen MX Plan - Die Verwaltung Ihrer E-Mail-Accounts einer anderen Person ubertragen E-Mail-Anwendung auf Ihrem Computer einrichten MX Plan / Zimbra Starter - Konfigurieren Sie Ihre E-Mail-Adresse auf klassischem Outlook fur Windows MX Plan - Konfiguration Ihrer E-Mail-Adresse auf Outlook fur macOS MX Plan - Konfiguration Ihres E-Mail-Accounts in Mail fur macOS MX Plan – E-Mail-Account in Thunderbird fur Windows konfigurieren MX Plan - E-Mail-Account in Thunderbird fur macOS konfigurieren MX Plan / Zimbra Starter - Konfigurieren eines E-Mail-Accounts im neuen Outlook fur Windows E-Mail-Anwendung auf Ihrem Mobilgerat einrichten MX Plan - Konfiguration Ihrer E-Mail-Adresse in Mail fur iPhone und iPad MX Plan - Konfiguration eines E-Mail-Accounts in Gmail fur Android MX Plan / Zimbra STARTER - Konfiguration von Outlook fur Android MX Plan - Konfiguration Ihres E-Mail-Accounts in Outlook fur iOS Hinzufugen eines Accounts zu einem vorhandenen E-Mail-Dienst MX Plan - Konfiguration Ihrer E-Mail-Adresse im Gmail-Webinterface E-Mail Pro Ubersicht Erste Schritte Konfiguration von E-Mail Pro Die Abrechnung Ihrer E-Mail Pro Accounts verwalten Berechtigungen fur einen E-Mail Account ubertragen Automatische Signaturen erstellen E-Mail-Anwendung auf Ihrem Computer einrichten E-Mail Pro - Einrichten eines E-Mail-Accounts auf klassischem Outlook fur Windows E-Mail Pro - Konfigurieren Sie Ihr E-Mail-Konto in Outlook fur macOS E-Mail Pro - Konfiguration Ihrer E-Mail-Adresse in Mail fur macOS E-Mail Pro - Konfigurieren Ihres E-Mail Pro Accounts im neuen Outlook fur Windows E-Mail Pro – E-Mail-Account in Thunderbird fur Windows konfigurieren E-Mail Pro – E-Mail Pro Account in Thunderbird fur macOS konfigurieren E-Mail-Anwendung auf Ihrem Mobilgerat einrichten E-Mail Pro - Konfiguration Ihrer E-Mail-Adresse in Mail fur iPhone und iPad E-Mail Pro - Konfiguration eines E-Mail-Accounts in Gmail fur Android E-Mail Pro - Konfiguration Ihrer E-Mail-Adressen in Outlook fur Android E-Mail Pro - Konfiguration eines E-Mail-Accounts in Outlook fur iOS Hinzufugen eines Accounts zu einem vorhandenen E-Mail-Dienst E-Mail Pro - Konfigurieren Sie Ihr E-Mail-Konto im Gmail-Webinterface Microsoft Exchange Ubersicht Erste Schritte Erste Schritte mit Hosted Exchange Erste Schritte mit Private Exchange Private Exchange - Backing up your email accounts with Veeam Backup for Microsoft 365 Die Abrechnung fur Ihre Exchange Accounts verwalten Domainnamen zu Ihrem Exchange Dienst hinzufugen CNAME-Eintrag erstellen, um Domainnamen fur Ihren E-Mail-Dienst zu validieren Responsibility model for the product Managed Email Server on Mutualized Infrastructure (EN) Responsibility model for the product Managed Dedicated E-mail Infrastructure (EN) Funktionen von Exchange-Accounts Exchange - Kontaktgruppen erstellen Berechtigungen fur einen E-Mail Account ubertragen Die Zwei-Faktor-Authentifizierung fur einen Exchange Account konfigurieren Verwendung von Ressourcen-Accounts Freigegebenes Postfach erstellen und verwenden Automatische Signaturen erstellen Eine Outlook-Lizenz fur Exchange beziehen Configurer un connecteur d'envoi sur votre plateforme Private ou Trusted Exchange E-Mail-Anwendung auf Ihrem Computer einrichten Exchange - E-Mail-Account auf klassischem Outlook fur Windows einrichten Exchange - Konfiguration Ihrer E-Mail-Adresse auf Outlook fur macOS Exchange - Konfiguration Ihrer E-Mail-Adresse in Mail fur macOS Exchange - Konfiguration Ihrer E-Mail-Adresse in Windows Mail App Exchange - Konfigurieren Ihres E-Mail-Accounts in Thunderbird fur Windows Exchange - E-Mail-Account in Thunderbird fur macOS konfigurieren E-Mail-Anwendung auf Ihrem Mobilgerat einrichten Exchange - Konfiguration Ihrer E-Mail-Adresse in Mail fur iPhone und iPad Exchange - Konfiguration von E-Mail-Accounts in Google Mail fur Android Storungsbehebung Verwendung der Exchange Fehlerdiagnose Exchange - Verwaltung der Logs Microsoft Office Microsoft 365 Lizenzgruppen bei OVHcloud verwalten Verwaltung einer Office 365 Reseller Lizenzgruppe (CSP2) bei OVHcloud Remote Desktop mit Microsoft 365 Apps verwenden Zimbra Ubersicht Erste Schritte Erste Schritte mit Zimbra Zimbra Webmail verwenden OVHcloud Zimbra FAQ Zimbra-E-Mail-Adresse auf einem E-Mail-Client konfigurieren MX Plan E-Mail-Account auf einen OVHcloud Zimbra E-Mail-Account migrieren Zimbra - Konfiguration Ihres E-Mail Accounts auf der Zimbra Mobil-App Zimbra - CalDAV-Kalender in einer Anwendung synchronisieren Zimbra - Einrichten eines WebDAV-Ordners auf Ihrem Computer E-Mail-Anwendung auf Ihrem Computer einrichten Zimbra Pro - Konfiguration Ihres E-Mail-Accounts mit ActiveSync auf Outlook fur Windows Zimbra Pro - Konfiguration Ihres E-Mail-Accounts via EWS auf Outlook fur Mac Zimbra Pro - Konfiguration Ihres E-Mail-Accounts via EWS in Mail auf Mac E-Mail-Anwendung auf Ihrem Mobilgerat einrichten Zimbra Pro - Konfiguration Ihres E-Mail-Accounts mit ActiveSync auf Outlook fur iOS Zimbra Pro - Konfiguration Ihres E-Mail-Accounts mit ActiveSync auf Mail fur iPhone oder iPad Zimbra Pro - Konfiguration Ihres E-Mail-Accounts mit ActiveSync auf Outlook fur Android Zimbra Pro - Konfiguration Ihres E-Mail-Accounts mit ActiveSync auf Gmail fur Android Internet Internetzugang Ubersicht Schlusselkonzepte La desserte interne Comprendre le cycle de vie des commandes FTTE et FTTO Erste Schritte FAQ solutions Internet OVHcloud Obtenir les identifiants PPPoE Konfiguration Installation Ihrer Zugange Configurer sa box a partir de l'espace client OVHcloud Modification du profil de synchronisation Comment configurer le reverse DNS de ma connexion Internet OVHcloud Activer l'adresse IPv6 d'une connexion Internet OVHcloud Verwaltung Ihres Angebots Comment changer mon offre xDSL/Fibre Fin du cuivre - Comment migrer mon offre xDSL vers la Fibre ? Comment demenager mon acces xDSL/Fibre Comment resilier un acces xDSL/Fibre VoIP / Acces Internet - Deroulement d'un RMA Verwaltung Ihrer Optionen Comment activer mes lignes telephoniques ? (Offres ADSL/VDSL/FTTH) Activer les adresses e-mail incluses dans votre offre FTTH/xDSL Erweiterte Einrichtung Comment activer le mode bridge sur un modem Zyxel Comment reutiliser le WiFi d'un modem Zyxel avec OverTheBox Activer ou desactiver l'envoi d'e-mails depuis le SMTP OVHcloud Gerer et configurer un bloc IP /29 Comment changer le backend ACS du modem Connectivity API Configurer un routeur manuellement Diagnose Redemarrer ou reinitialiser une box OVHcloud Depanner son acces Internet fibre Resoudre une interruption ou des lenteurs de navigation Retablir la synchronisation d'une connexion suite a une coupure Retablir un acces a Internet suite a une coupure complete ou partielle Verifier si son lien xDSL est sature Verifier la stabilite de son acces OVHcloud via les logs radius Activer une alerte de monitoring OverTheBox Ubersicht Erste Schritte Premiers pas avec OverTheBox Comment installer OverTheBox ? FAQ OverTheBox Konfiguration Verwaltung Ihres Angebots Comment changer mon offre OverTheBox Erstkonfiguration Comment mettre a jour un appareil OverTheBox ? Comment acceder a distance a une OverTheBox Comment configurer IPv6 sur OverTheBox ? Comment reinitialiser ou restaurer la configuration d'une OverTheBox Comment configurer le pare-feu (firewall) sur OverTheBox ? Comment configurer le reseau local d'une OverTheBox ? Comment configurer une route statique sur OverTheBox ? Comment configurer la qualite de service (QoS) sur OverTheBox ? Comment configurer un lien 4G sur OverTheBox? Erweiterte Einrichtung Comment configurer une interface reseau ? Installer l'image OverTheBox sur votre appareil Configurer un ancien appareil OverTheBox v1 (Intel & IT v1) Telefon und Fax VoIP - Presentation de la documentation Erste Schritte FAQ VoIP OVHcloud Gerer vos services VoIP Gerer vos groupes de telephonie Renseigner les coordonnees d'une ligne ou d'un numero et les faire paraitre en ligne Verwalten Valider votre identite pour l'utilisation des services VoIP Valider votre identite pour l'exploitation d'un numero special SVA Gerer les reversements ou les couts de vos numeros speciaux Gestion du depot de garantie et de la limite hors-forfait Effectuer un changement de contacts pour vos groupes de telephonie Comment resilier un service VoIP ou une ligne Fax VoIP / Acces Internet - Deroulement d'un RMA Konfiguration Telefonleitungen Ligne SIP - commander, modifier, rattacher ou detacher un telephone OVHcloud Configurer et consulter le repondeur de sa ligne Configurer la presentation de son numero Filtrer et renvoyer ses appels Configurer des plages horaires et des fermetures exceptionnelles sur une ligne Installer et configurer Softcall Gerer un carnet de contacts sur une ligne SIP Creer des numeros abreges Modifier les musiques et sonneries de votre ligne Activer ou desactiver des services depuis le telephone Gerer et utiliser les appels simultanes Configurer les touches programmables de votre telephone OVHcloud Gerer le mode intercom de votre ligne Configurer et utiliser le Click2Call sur une ligne SIP Statistiques sur la QoS des appels Nummern und Alias Demander et suivre une portabilite de numero Demander et suivre une portabilite de numero belge Choisir et appliquer une configuration pour un numero Configurer une redirection d'appels Configurer une file d'appels Configurer un serveur vocal interactif (SVI) Configurer un Contact Center Solution Creer et gerer des conferences telephoniques POPC Installer le logiciel POPC Prise en main du logiciel POPC IPBX How to deploy the 3CX IPBX automatically on OVHcloud Public Cloud Asterisk - configuration et utilisation Comment modifier le temps d’enregistrement d’une ligne sur Asterisk 3CX - Configuration et utilisation Freeswitch - configuration et utilisation Automatische Telefonverbindung (CTI) Integration CTI de la telephonie OVHcloud aux CRM et ERP - exemple avec SugarCRM Documentation technique CTI Projet communautaire CTI Tutorials Ligne SIP - Configuration sur un softphone / telephone personnel Enregistrer une ligne SIP OVHcloud sur Zoiper Tutoriel - Utiliser une ligne SIP OVHcloud sur Linphone Sicherheit Securiser sa ligne SIP OVHcloud Modifier le mot de passe d'une ligne SIP Restreindre sa ligne SIP OVHcloud par IP Diagnose Tutoriel - Diagnostic du reseau local Depanner son telephone OVHcloud Zusatzliche Ressourcen Guides d'utilisation de nos precedentes gammes de telephones Utiliser le Cisco 8851 Utiliser le Cisco 7841 Utiliser le Yealink T4X Utiliser le Yealink W56P Utiliser le Yealink CP860 Branchements du C530 IP Utiliser le Gigaset C530IP Depannage C530 IP Branchements SPA112 Adaptateur SPA112 Depannage SPA112 Branchements SPA504G Fonctionalites SPA504G Depannage SPA504G Branchements IP5000 Depannage IP5000 Faxe versenden und empfangen Ubersicht Erste Schritte FAQ sur la solution Fax OVHcloud Configuration de votre ligne Fax Utiliser son fax physique avec l'offre Plug & Fax Activation du repondeur Fax EcoFax Pro / Plug & Fax Konfiguration Faxe versenden und empfangen Envoyer des fax par e-mail Envoyer une campagne de fax depuis l'espace client OVHcloud Envoyer des Fax via l'imprimante virtuelle EcoFax - macOS X Envoyer des Fax via l'imprimante virtuelle EcoFax - Windows Comment resilier un service VoIP ou une ligne Fax Messaging SMS Ubersicht Erste Schritte FAQ SMS OVHcloud Launching your first SMS campaign Time2Chat, la messagerie conversationnelle par SMS pour les entreprises Konfiguration SMS versenden Sending SMS messages via the OVHcloud Control Panel Sending SMS messages via an email address Sending SMS messages with the OVHcloud API in PHP Sending SMS messages with the OVHcloud API in Node.js Sending SMS messages with the OVHcloud API in Java Envoyer des SMS avec l’API OVHcloud en c# Sending SMS messages to the USA Sending SMS messages via a URL - http2sms Meine IT-Losung verwalten Managing SMS credits and enabling automatic re-crediting Manage your SMS history Everything you need to know about SMS senders Everything you need to know about SMS users How to create an SMS recipient list Managing SMS address books Envoyer des SMS permettant la reponse Fortgeschrittene Anwendung Tout ce qu'il faut savoir sur le HLR - SMS API SMS Cookbook Automate SMS sending with n8n via the OVHcloud API SMPP Managing an SMS SMPP account SMPP Technical Specifications Speicher und Backup Object Storage Ubersicht S3 compatible Schlusselkonzepte Object Storage - Choosing the right storage class for your needs Object Storage - Endpoints and Object Storage geoavailability Comparison of Object Storage Deployment Modes - Understanding 3-AZ / 1-AZ / Local Zones Cold Archive - Uberblick (EN) Erste Schritte Object Storage - Getting started Cold Archive - Getting started with Cold Archive Object Storage - Identity and access management Konfiguration Object Storage - Getting Started with Versioning Object Storage - Smart Storage Management with Lifecycle Rules Object Storage - Master asynchronous replication across your buckets Object Storage - Server Access Logging Object Storage - Setting up CORS on Object Storage Object Storage - Bucket ACL Object Storage - Hosting a static website in an Object Storage bucket Object Storage - Enabling HTTPS on a static website using a custom domain Object Storage - How to connect Object Storage buckets with other resources in a vRack Migration Object Storage - How to migrate from an S3-compatible object storage provider to OVHcloud Object Storage Object Storage - How to migrate from OVHcloud Swift Object Storage to OVHcloud S3-compatible Object Storage Tutorials Object Storage - Use Object Storage with Rclone Object Storage - Use Object Storage with S3cmd Object Storage - Use Object Storage with WinSCP Object Storage - Object Storage mit Veeam (EN) Object Storage - Object Storage mit Nextcloud nutzen (EN) Object Storage - Object Storage mit Owncloud nutzen (EN) Object Storage – Use Object Storage with Cohesity NetBackup Object Storage – Use Object Storage with Pure Storage Flashblade Object Storage - Manage an Object Storage bucket with Terraform Object Storage – How to share an object or file externally Sicherheit Object Storage - Encrypt your server-side objects with SSE-C or SSE-OMK Object Storage - Managing object immutability with Object Lock (WORM) Object Storage - Identity and access management Storungsbehebung Object Storage - FAQ Cold Archive - FAQ (EN) Object Storage - Local Zones specifications Object Storage - Compliance Object Storage - Technische Grenzen (EN) Object Storage - Optimising Performance Object Storage - Optimise the sending of your files to Object Storage Zusatzliche Ressourcen Object Storage - Shared Responsibility Cold Storage - Shared Responsibility for archive and restoration services Object Storage - Third-party applications compatibility Swift Erste Schritte Object Storage Swift - Creating an Object Storage container Object Storage Swift - Erste Schritte mit der Swift API Object Storage Swift - Erste Schritte mit der Swift S3 API Konfiguration Object Storage Swift - Einem Object Storage Container eine spezifische Domain zuweisen Object Storage Swift – Synchronisieren von Objektcontainern (EN) Object Storage Swift - Automatisches Loschen von Objekten konfigurieren (EN) Object Storage Swift - Setting up CORS on Object Storage (EN) Cloud Archive Swift - Verwaltung der Archive via SFTP/SCP Client Cloud Archive Swift - Erstellung von Public Cloud Archive Containern Cloud Archive Swift - Auf Public Cloud Archive gespeicherte Daten freigeben Cloud Archive Swift - Set up an Access Control List on Public Cloud Archive (EN) Migration Object Storage - How to migrate from OVHcloud Swift Object Storage to OVHcloud S3-compatible Object Storage Tutorials Object Storage Swift - Synology NAS mit Object Storage synchronisieren Object Storage Swift - Einen Object Container mit S3QL mounten Object Storage Swift - Verwaltung Ihres Object Storage mit CyberDuck Object Storage Swift - Using Object Storage with Rclone Object Storage Swift - Konfiguration von ownCloud mit Object Storage (EN) Cloud Archive Swift - Verwaltung von Archiven uber einen Swift-Client (Cyberduck) Cloud Archive Swift - Verwaltung Ihrer Archive mit Rsync Sicherheit Object Storage Swift - Set up an Access Control List on Object Storage (EN) Storungsbehebung Object Storage Swift - S3/Swift REST API compatibility (EN) Object Storage Swift - Capabilities and limitations Cloud Archive Swift - Capabilities and limitations Object Storage Swift - Upload auf Object Storage optimieren Zusatzliche Ressourcen Object Storage Swift - Curl Command Memo (EN) Object Storage Swift - Swift commands Memo (EN) Cloud Archive Swift - Curl Command Memo (EN) Cloud Archive Swift - Swift Command Memo (EN) File Storage Ubersicht Enterprise File Storage Ubersicht Schlusselkonzepte Enterprise File Storage - Konzepte Enterprise File Storage - Performance-Konzepte Enterprise File Storage - FAQ Erste Schritte Enterprise File Storage - Verwaltung uber das OVHcloud Kundencenter Managing Enterprise File Storage with OVHcloud Terraform provider Enterprise File Storage - API verwenden Enterprise File Storage - Einfuhrung in Trident CSI Konfiguration Enterprise File Storage - Snapshot-Policy verwalten Enterprise File Storage - Automatische Snapshots beibehalten Enterprise File Storage - Volume Snapshot uber API wiederherstellen Enterprise File Storage - Volumes verwalten Enterprise File Storage - Volume ACLs verwalten Enterprise File Storage - Volume Snapshots verwalten Enterprise File Storage - NFS Client konfigurieren Enterprise File Storage - Connect a Public Cloud instance to an EFS Volume via vRack Private Network Enterprise File Storage - Private network configuration Migration Enterprise File Storage - Volume klonen Zusatzliche Ressourcen File Storage services - Responsibility model (EN) File Storage reversibility policy NAS-HA Ubersicht Schlusselkonzepte Haufig gestellte Fragen zu HA-NAS Erste Schritte Erste Schritte mit einem HA-NAS HA-NAS - Erste Schritte mit API Konfiguration HA-NAS uber NFS mounten Mounten Sie Ihr HA-NAS uber eine CIFS-Freigabe HA-NAS - ACLs verwalten HA-NAS - Partitionsverwaltung uber API HA-NAS - Snapshot-Verwaltung via API Migration Migration von Daten von einem HA-NAS auf ein anderes uber NFS Zusatzliche Ressourcen File Storage reversibility policy File Storage services - Responsibility model (EN) Public Cloud File Storage Key concepts Erste Schritte File Storage Service - Getting started (Beta) Block Storage Ubersicht Block volume Schlusselkonzepte Proper Usage and Limitations of Classic Multi-Attach Block Storage in 3AZ Regions Erste Schritte Zusatzliches Volume auf einer Instanz erstellen und konfigurieren Volume Backup erstellen Volume Snapshot erstellen Konfiguration Zusatzliche Festplatten aus einem Backup erstellen Die Große einer zusatzlichen Disk erweitern Disk-Geschwindigkeit testen Migration Migrer un volume Block Storage vers un volume chiffre LUKS Block Storage Volume bearbeiten Zusatzliche Ressourcen Public Cloud Block Storage - Shared responsibilities (EN) Cloud Disk Array Schlusselkonzepte FAQ (EN) Erste Schritte Cloud Disk Array - Benutzererstellung (EN) Cloud Disk Array - Pool-Erstellung (EN) Cloud Disk Array - IP-ACL-Erstellung (EN) Konfiguration Benutzerrechte andern (EN) Verteiltes CephFS-Dateisystem (EN) How to upgrade a Cloud Disk Array (CDA) using the OVHcloud API Greifen Sie mit dem rbd-Client auf den Cluster zu (EN) Tutorials Ceph mit Proxmox verwenden (EN) Zusatzliche Ressourcen Clusterstatus (EN) Speicher-Benchmark durchfuhren Backup and disaster recovery solution Backup Agent Schlusselkonzepte Backup Agent - Produktubersicht Backup Agent - So funktionieren Vaults Erste Schritte Backup Agent - Konfigurieren einer ersten Sicherung Backup Agent - Verwalten Ihrer Backups und Wiederherstellungen Backup Agent - Verbindung mit VSPC herstellen Storungsbehebung Backup Agent - Problembehandlung Backup Agent - Restore a Bare Metal server with Veeam Backup Agent Zusatzliche Ressourcen Backup Agent - Bekannte Einschrankungen Backup Agent - Abrechnung Backup Agent - Service-Updates Backup Agent - Loschverfahren Veeam Enterprise Plus Erste Schritte Veeam Backup & Replication einrichten (EN) Konfiguration Preparing a Bare Metal Server backup with Veeam Enterprise (EN) Backing up a Bare Metal Linux Server with Veeam Enterprise (EN) Backing Up a Bare Metal Windows Server Using Veeam Agent for Windows (EN) Restoring a Bare Metal Server with Veeam Enterprise (EN) Sicherheit Encrypting backup jobs with Veeam and OKMS Managed Veeam for Public VCF aaS Erste Schritte Public VCF as-a-Service - Backups with Veeam Data Platform (EN) HYCU for OVHcloud Erste Schritte HYCU Backup konfigurieren (EN) Managed Kubernetes - Data Protection Tutorials Backup and Restore OVHcloud Managed Kubernetes Cluster, Namespace and Applications using TrilioVault for Kubernetes Backing-up an OVHcloud Managed Kubernetes cluster using CloudCasa Backing up and restoring your Persistent Volume with Volume Snapshots on OVHcloud Managed Kubernetes Backing-up an OVHcloud Managed Kubernetes cluster using Velero Backing-up Persistent Volumes using Stash Netzwerk Additional IP Schlusselkonzepte Concepts - Primary IP and Additional IP Konfiguration Eine Additional IP umziehen Konfiguration eines Additional IP-Blocks in einem vRack Einen Additional-IPv6-Block in einem vRack konfigurieren Produkt-spezifische Anleitungen Dedicated Server Netzwerk auf Proxmox VE fur die High Grade, Scale & SCALE Reihen konfigurieren (EN) Konfiguration von Additional IPs im Bridge-Modus auf Ihren virtuellen Maschinen Tutorial - Configuring pfSense network bridge (EN) Configurer son adresse IP en alias Netzwerk auf Windows Server mit Hyper-V konfigurieren Virtuelle MAC-Adresse einer Additional IP zuweisen Hyper-V mit Additional IPs in einem vRack verwenden Hosted Private Cloud Eine offentliche IP-Adresse zu einer neuen VM hinzufugen (EN) IP-Block hinzufugen Load Balancer How to route an Additional IP Managed Bare Metal IP-Block hinzufugen Public Cloud Concepts - Additional IP or Floating IP (EN) Additional IP konfigurieren Eine Additional IP erwerben Additional IP migrieren Additional IP importieren Virtual Private Server IP-Adresse als Alias konfigurieren Problembehandlung IP-Adresse von Blocklisten entfernen Cancelling an Additional IP service Bring Your Own IP How to use the Bring Your Own IP feature (EN) BGP Service Configuration du service BGP Content Delivery Network (CDN) Infrastructure Erste Konfiguration einer Domain im CDN Quota im CDN verwalten Funktionsweise des SSL-Zertifikats auf dem CDN Liste der IP-Adressen, die fur Ihr CDN Infrastructure autorisiert werden sollen Load Balancer Ubersicht Schlusselkonzepte Introduction to the OVHcloud Load Balancer OVHcloud Load Balancer FAQ Einstieg Gestion du service OVHcloud Load Balancer via l'espace client Order a free SSL certificate Load Balancer API Quick Reference OVHcloud Load Balancer TCP / HTTP / HTTPS Logs Forwarding Load balancing methods Konfiguration Infrastruktur How to route an Additional IP Configuring the vRack on the load balancer How to configure the OVHcloud Load Balancer in multiple zones Traffic Konfiguration von HTTP/2 auf dem OVHcloud Load Balancer Comment configurer le SMTP sur un service Load Balancer Configuration of an OVHcloud Load Balancer service - HTTP headers Configuring an OVHcloud Load Balancer with ProxyProtocol Configuration of probes on an OVHcloud Load Balancer service Configuring an OVHcloud Load Balancer service with redirects Configuring an OVHcloud Load Balancer with HTTP routes Tracking connections on the OVHcloud Load Balancer Deployments Configuration of an OVHcloud Load Balancer service with HTTP/HTTPS Deploying a blue-green infrastructure Zusatzliche Ressourcen Details of API functions Problembehandlung Retrieving server health status Netzwerksicherheit Aktivieren und Konfigurieren der Edge Network Firewall Game Server mit der Application Firewall schutzen Monitoring von DDoS-Angriffen mit dem Network Security Dashboard OVHcloud Connect Ubersicht Schlusselkonzepte Concepts overview Layer 2 mode Layer 3 mode Einstieg Installation of OVHcloud Connect Direct from the OVHcloud Control Panel Installation of OVHcloud Connect Provider from the OVHcloud Control Panel How to initiate a diagnostic for OVHcloud Connect from the OVHcloud Control Panel OVHcloud Connect Logs Forwarding FAQ OVHcloud Connect Konfiguration Configuration of OVHcloud Connect using OVHcloud APIv6 Problembehandlung Troubleshooting common errors setting up OVHcloud Connect Zusatzliche Ressourcen Technical capabilities and limitations SecNumCloud Concepts overview SPN Concept VPN-SPN Concept FAQ SecNumCloud Connectivity vRack Private Network Ubersicht Konfiguration Konfiguration eines Additional IP-Blocks in einem vRack Einen Additional-IPv6-Block in einem vRack konfigurieren Konfiguration von Jumbo-Frames im vRack Mehrere VLANs im vRack erstellen IP-Block-Ankundigung im vRack andern Upgrade and downgrade private bandwidth (vRack) via the OVHcloud API Produkt-spezifische Anleitungen Dedicated Server Netzwerk auf Proxmox VE fur die High Grade, Scale & SCALE Reihen konfigurieren (EN) vRack fur Dedicated Server konfigurieren Netzwerk auf Windows Server mit Hyper-V konfigurieren vRack zwischen Public Cloud und Dedicated Server einrichten Hyper-V mit Additional IPs in einem vRack verwenden Konfigurieren Ihrer Netzwerkkarte fur die OVHcloud Link Aggregation in Debian 9 bis 11 Hosted Private Cloud Nutanix on OVHcloud Cluster-Verbindung uber das vRack (EN) Anderung des vRack eines Nutanix Clusters (EN) VMware on OVHcloud Erstellung eines VLAN (EN) Hosted Private Cloud in einem vRack verwenden Kompatibilitat zwischen vRack und Hosted Private Cloud Load Balancer Configuring the vRack on the load balancer Managed Bare Metal Managed Bare Metal in einem vRack verwenden VLAN-Erstellung Public Cloud Containers & Orchestration Using vRack Private Network Working with vRack example - Communicating between different private networks Using vRack - Communicating between different private networks Working with vRack example - Managed Kubernetes and Public Cloud instances Public Cloud Network Services vRack fur Public Cloud konfigurieren Configuring vRack on the Public Cloud using the OVHcloud API (EN) Konfiguration des Public Cloud vRack mit OpenStack CLI vRack zwischen Public Cloud und Dedicated Server einrichten Configuring a public IP block in a vRack on a Public Cloud instance vRack Services vRack Services - Exposing a Managed Service on your vRack Enterprise File Storage - Private network configuration Enterprise File Storage - Connect a Public Cloud instance to an EFS Volume via vRack Private Network Problembehandlung How to troubleshoot your network using OVHcloud tools Wie kann ich feststellen, ob meine IP-Adresse von OVHcloud verwaltet wird? Verwalten & Betreiben API Erste Schritte Erste Schritte mit der OVHcloud API Exploring the OVHcloud APIs (EN) APIv6 OVHcloud API v2 - Principles of operation Manage services Manage payment and billing of OVHcloud services Create a OVH sub-account and a user account with OVH API Managing OVHcloud service accounts via the API (EN) How to use service accounts to connect to OVHcloud APIs (EN) Generating OVHcloud account logs with Logs Data Platform (EN) Verwaltung der Benutzer und des Verbunds Erste Schritte Prasentation der Identitaten, die innerhalb eines OVHcloud Accounts interagieren konnen Lokale Benutzer auf einem OVHcloud Kunden-Account erstellen und verwalten Managing OVHcloud service accounts via the API (EN) Identitatsverbund SSO-Verbindungen zu Ihrem OVHcloud Account uber Active Directory Federation Services (AD FS) aktivieren SSO-Verbindungen zu Ihrem OVHcloud Account uber Google Workspace aktivieren SSO-Verbindungen zu Ihrem OVHcloud Account uber Entra ID aktivieren SSO-Verbindungen zu Ihrem OVHcloud Account uber Okta aktivieren IAM Verwendung von IAM-Richtlinien mit der OVHcloud API (EN) Verwendung von IAM-Richtlinie uber Ihr Kundencenter Liste der Berechtigungsgruppen bei OVHcloud (EN) How to manage tags on resources IAM-Richtlinien erstellen, um Benutzern das Anmelden im OVHcloud Kundencenter zu ermoglichen (EN) How to use IAM policies with vSphere (EN) How to use service accounts to connect to OpenStack (EN) How to analyse IAM policy results (EN) Generating OVHcloud account logs with Logs Data Platform (EN) Terraform Using Terraform with OVHcloud (EN) CLI Getting Started with OVHcloud CLI Observability Logs Data Platform Getting Started Introduction to Logs Data Platform Quick start for Logs Data Platform Logs Data Platform - Responsibility model Reversibility Policy for the Managed Log Manager product OVHcloud Service Logs Generating OVHcloud account logs with Logs Data Platform (EN) Logs Data Platform - Collect VMware on OVHcloud logs (EN) Public Cloud Load Balancer TCP / HTTP / HTTPS Logs Forwarding (EN) Mettre en place le transfert de logs des bases de donnees Public Cloud (EN) Web Cloud Databases - Wie verwaltet man Logs? Managed Kubernetes Service Audit Logs Forwarding Pushing logs from OVHcloud KMS to Logs Data Platform OVHcloud Connect Logs Forwarding IAM Ingesting your logs Field naming convention Mutualized Inputs Dedicated input - Logstash Mutualized input - OpenSearch API Pushing logs with a SDK - Python 2.x - Djehouty Pushing logs with a SDK - Python 3.x - logging-ldp Pushing logs with a logging library - Rust - gelf_logger and log4rs-gelf Pushing logs with a forwarder - Filebeat (Linux) Pushing logs with a forwarder - Syslog-ng 3.12.1+ (Linux) Pushing logs with a forwarder - NXLog (Windows) Pushing logs from software - Apache Pushing logs from a Kubernetes cluster to Logs Data Platform using Fluent Bit Generating OVHcloud account logs with Logs Data Platform (EN) SAP logs on OVHcloud Logs Data Platform - Configuration Logs Data Platform - Collect VMware on OVHcloud logs (EN) Visualizing, querying and exploiting your logs Exposing your logs to third-party tools via the OpenSearch API Using OpenSearch Dashboards with Logs Data Platform Using Grafana with Logs Data Platform CLI - ldp-tail, a tool to follow your logs in real-time CLI - bonfire, querying graylog from a CLI Alerting - Configuring alerts on your streams Alerting - Using ElastAlert 2 with Logs Data Platform OpenSearch Index as a service OpenSearch Index as a Service Security and conformity Archiving your logs - Cold-storage Encrypting your logs archives Securing Logs Data Platform's APIs with tokens Usecases Tracking slow MySQL queries with Logs Data Platform Supervising your HAProxy deployment with Logs Data Platform Pushing logs from a Kubernetes cluster to Logs Data Platform using Fluent Bit Handling roles and permissions when IAM is not enabled SAP logs on OVHcloud Logs Data Platform - Configuration KMS Getting started with OVHcloud Key Management Service (KMS) Using OVHcloud Key Management Service (KMS) Manage your OKMS access certificate OKMS Architecture overview OKMS - Shared responsibilities How to connect a compatible product using KMIP protocol How to Encrypt Kubernetes ETCD with OVHcloud KMS Pushing logs from OVHcloud KMS to Logs Data Platform Secret Manager Using the Secret Manager in the OVHcloud Control Panel Using the Secret Manager with the REST API Using the Secret Manager with the HashiCorp Vault KV2 compliant API Manage your OKMS access certificate OKMS Architecture overview OKMS - Shared responsibilities How to use Kubernetes External Secret Operator with Secret Manager Kontoverwaltung Account-Informationen Ubersicht Erste Schritte OVHcloud Kunden-Account erstellen In das OVHcloud Kundencenter einloggen Das Passwort Ihres Kunden-Accounts anlegen und verwalten OVHcloud Kunden-Account absichern und personliche Informationen verwalten Die Kontakte Ihrer Dienste verwalten Verwalten von Benachrichtigungen in Ihrem OVHcloud Kundencenter Einfuhrung in das OVHcloud Kundencenter Plik nutzen, um Dateien zu teilen Erstellen und Verwalten von Nutzern Prasentation der Identitaten, die innerhalb eines OVHcloud Accounts interagieren konnen Lokale Benutzer auf einem OVHcloud Kunden-Account erstellen und verwalten Verwendung von IAM-Richtlinien mit der OVHcloud API (EN) Verwendung von IAM-Richtlinie uber Ihr Kundencenter Generating OVHcloud account logs with Logs Data Platform (EN) How to analyse IAM policy results (EN) Liste der Berechtigungsgruppen bei OVHcloud (EN) IAM-Richtlinien erstellen, um Benutzern das Anmelden im OVHcloud Kundencenter zu ermoglichen (EN) Managing OVHcloud service accounts via the API (EN) SSO-Verbindungen zu Ihrem OVHcloud Account uber Active Directory Federation Services (AD FS) aktivieren SSO-Verbindungen zu Ihrem OVHcloud Account uber Google Workspace aktivieren SSO-Verbindungen zu Ihrem OVHcloud Account uber Entra ID aktivieren SSO-Verbindungen zu Ihrem OVHcloud Account uber Okta aktivieren How to use IAM policies with vSphere (EN) How to use service accounts to connect to OpenStack (EN) How to use service accounts to connect to OVHcloud APIs (EN) How-to add an ssh key in the OVHcloud Control Panel (generated by AI) FAQ FAQ zur Verwaltung des OVHcloud Kunden-Accounts OVHcloud Support FAQ Sicherheit und Konformitat Den OVHcloud Kunden-Account mit der Zwei-Faktor-Authentifizierung absichern Zugriff auf Ihr OVHcloud Kundencenter nach IP beschranken Phishing erkennen − Schutz vor betrugerischen E-Mails Information System Security Policy (ISSP) Dedicated Server Security Specifications Security specification for Private Cloud by VMmare (EN) Block Storage security specifications Security specification for Private Cloud VMmare under SecNumCloud qualification (EN) OVHcloud products ISO27k certifications OVHcloud products HDS certification Representation des garanties de la certification d'Hebergement de Donnees de Sante (HDS) sur les produits OVHcloud Verwaltung von Abrechnung, Zahlungen und Dienstleistungen Verlangerung einer Dienstleistung Wie verlangere ich meine OVHcloud Dienste? OVHcloud Domainnamen verlangern Ihre Dienste uber die OVHcloud API verlangern Verwaltung von Dienstleistungen Best Practices fur die Verwaltung Ihrer Dienstleistungen und Ihres OVHcloud Accounts CO2-Fußabdruck Ihrer OVHcloud Dienste einsehen Abrechnung und Zahlungen OVHcloud Bestellungen verwalten Meine Zahlungsarten verwalten OVHcloud Rechnungen verwalten Purchase Order (PO) Payer une commande en tant qu’administration publique Hosted Private Cloud Hosted Private Cloud Billing (EN) AI Notebooks AI Notebooks - Billing and lifecycle Public Cloud Cloud Guthaben aufladen Public Cloud Compute - Von der stundlichen auf monatliche Abrechnung umstellen Kundigung einer Dienstleistung Kundigen von OVHcloud Diensten Hosted Private Cloud Hosted Private Cloud kundigen GDPR - How to immediately delete your OVHcloud services FAQ FAQ fur Abrechnung und Zahlung FAQ zur Nachverfolgung der Bestellung von OVHcloud Wie kann ich feststellen, ob meine IP-Adresse von OVHcloud verwaltet wird? API Ein Public Cloud Projekt uber die OVHcloud API bestellen Reversibilitat Reversibilitatstrategie Global Reversibility Policy (EN) Web Hosting Reversibility Policy (DE) Public Cloud Reversibility Policy Reversibility Policy for Managed Dedicated Cloud product (EN) Reversibility policy for the service VMware on OVHcloud under SecNumCloud qualification (EN) Dedicated Servers Reversibility Policy (EN) Dedicated Servers 3-AZ Reversibility Policy Reversibility Policy for Managed Document Database Product Reversibility Policy for Managed Relational Database Product Reversibility Policy for the Managed Message Broker product Reversibility Policy for the Managed Data Visualization product File Storage reversibility policy Cold Storage product reversibility policy Object Storage product reversibility policy Politique de reversibilite du produit Object Storage 3AZ Orchestration product reversibility policy Managed OCI artifact Registry Product Reversibility Policy Reversibility Policy for the Managed Log Manager product Reversibility Policy for the Unified Data Platform product AI Notebooks - Politique de reversibilite du produit Notebook Interface Reversibility Policy for the AI Managed Container product Reversibility Policy for the Managed Search Engine Software Platform product Reversibility Policy for the Managed Mutualized Virtualization product Reversibility Policy for the Dedicated PoD-SecNumCloud product Reversibility Policy for the Managed Database System for Web Hosting product Reversibility Policy for the Managed In-Memory Database product Geteilte Verantwortung Shared responsibility for Dedicated Servers (EN) File Storage services - Responsibility model (EN) Cold Storage - Shared Responsibility for archive and restoration services Responsibility sharing for the VMware on OVHcloud service Partage de responsabilite sur le service Hosted Private Cloud by VMware sous la qualification SecNumCloud Gemeinsame Verantwortung - Nutanix on OVHcloud (EN) Shared responsibility for SAP on OVHcloud solutions Logs Data Platform - Responsibility model Public Cloud Instances - Shared responsibilities (EN) Responsibility model for Public Cloud Databases Public Cloud Block Storage - Shared responsibilities (EN) Object Storage - Shared Responsibility Managed Kubernetes - Responsibility model Managed Private Registry - Responsibility model (EN) Responsibility model for the product Managed Email Server on Mutualized Infrastructure (EN) Responsibility model for the product Managed Dedicated E-mail Infrastructure (EN) OKMS - Shared responsibilities Startup Program Ubersicht General information Startup Program - How to apply to our newsletter? How to optimise your application to the Startup Program How to sign your Startup Program contract Support & Communication How to contact a Startup Program manager and/or request a technical consultation Credits & Billing How to check your Startup Program credits How to pay a bill with your Startup Program credits Which products are available to use with Startup Program credits? Technical resources How to increase Public Cloud quotas for a Startup Program member Sicherheit & Identitat IAM Ubersicht Schlusselkonzepte Erste Schritte Konfiguration Richtlinien verwalten (UI) Richtlinien verwalten (API) Berechtigungsgruppen Dienstkonten SSO / SAML Ubersicht Schlusselkonzepte Erste Schritte Konfiguration Verbindung mit ADFS Verbindung mit Azure AD Verbindung mit Google Workspace Verbindung mit Okta Sicherheitszertifizierungen HDS-Zertifizierung Sicherheitsrichtlinie Dedicated Server Specs Block Storage Specs Private Cloud VMware Specs Private Cloud SNC Specs Home › Public Cloud › Containers & Orchestration › Managed kubernetes › Monitoring GPU usage on OVHcloud Managed Kubernetes Service Monitoring GPU usage on OVHcloud Managed Kubernetes Service Markdown kopieren KI fragen Objective In this tutorial we will show you how to monitor a GPU application on an OVHcloud Managed Kubernetes cluster. GPUs provide compute power to drive AI/ML & Deep Learning tasks with intensive calculations such as image/object recognition, natural language processing (NLP), as well as other compute-intensive tasks such as video transcoding and image processing. Using GPUs with Kubernetes allows you to extend the scalability of Kubernetes to AI/ML applications. It is however always important to keep the costs of GPU in mind. If each application uses a dedicated GPU in model prediction scenarios, computing resources can be wasted. It is therefore important to monitor GPU usage in order to be responsive and to be able to make the right decisions and optimize usage. Before you begin This tutorial presupposes that you already have a working OVHcloud Managed Kubernetes cluster, and some basic knowledge of how to operate it. If you want to know more on those topics, please look at the OVHcloud Managed Kubernetes Service Quickstart . You also need to have Helm installed on your workstation and your cluster, please refer to the How to install Helm on OVHcloud Managed Kubernetes Service tutorial. And you also need to follow Deploying a GPU application on OVHcloud Managed Kubernetes tutorial to install NVIDIA GPU operator and configure your cluster correctly with needed components for this guide. Instructions In this guide you will: install Prometheus operator (it will install Prometheus & Grafana ) use NVIDIA’s Data Center GPU Manager (DCGM) to expose GPU metrics for Prometheus deploy an application to demonstrate GPU accelerated Inference and generate traffic visualize metrics DCGM & DCGM Exporter NVIDIA Data Center GPU Manager (DCGM) is a set of tools for managing and monitoring NVIDIA GPUs in cluster environments. It's a low overhead tool suite that performs a variety of functions on each host system including active health monitoring, diagnostics, system validation, policies, power and clock management, group configuration and accounting. To gather GPU telemetry in Kubernetes, the NVIDIA GPU Operator deploys the , based on DCGM exposes GPU metrics for and can be visualized using . is architected to take advantage of and exposes GPU metrics in a format that can be scraped by . As you have already followed the Deploying a GPU application on OVHcloud Managed Kubernetes tutorial, you should already have running in your cluster. Prometheus operator The Prometheus Operator provides Kubernetes native deployment and management of Prometheus and related monitoring components. The purpose of this project is to simplify and automate the configuration of a Prometheus based monitoring stack for Kubernetes clusters. The Prometheus operator also deploys a Grafana dashboard, to visualize our metrics in a user-friendly way. If you are interested about the operator, feel free to read the Prometheus operator official documentation . Installing the Prometheus operator For this tutorial we are using the Prometheus Operator Helm chart found on Prometheus Community repository . Add the Prometheus Helm repository: This will add the Prometheus repository and update all of your repositories: You need to modify some settings. To do this, you will inspect the chart to retrieve these values ​​in a file: Open the file in your favorite editor. Then, into it, search for (the value should be empty by default). You will add a to this section. Before: After: Don't close this file before retrieving or modifying key. By default, Grafana password should be like this: Please, copy the Grafana admin password, you will use it later in this tutorial. You are now ready to install Prometheus and Grafana. As you can see, a new namespace will be created and we specified that we want to deploy a LoadBalancer in order to access externally to Prometheus and Grafana easily. You should have a behavior like this: You can also verify by checking the Pods in the new namespace with the command : And you can check that and have an external IP: If it's not the case, please wait until the Load Balancers are correctly created. Visualize the metrics Now you can retrieve Prometheus and Grafana URL thanks to the following commands: You should obtain the following result: Open your browser and go to the Prometheus interface. As you already deployed DCGM with NVIDIA GPU Operator, DCGM should already have started publishing metrics to Prometheus. The metrics availability can be verified by typing in the search bar. Click on the button to determine if the GPU metrics are visible: You can check the GPU usage with several metrics in Prometheus: : GPU utilization. : SM clock frequency (in MHz). : Memory clock frequency (in MHz). : Memory temperature (in C). You can find the full list of metrics exported by DCGM-exporter in the NVIDIA website . You can also go to the Grafana interface. Open your browser and point to value using the credentials bellow: Login: Password: (by default) DCGM Dashboard in Grafana You have a running Prometheus and Grafana, now you need to add a dashboard for . To do that, you can use a standard dashboard that NVIDIA released, which can also be customized. To add the dashboard, in the Grafana sidebar, click on -> : Import the NVIDIA dashboard from https://grafana.com/grafana/dashboards/12239 , click on the button: Then choose as the data source in the drop down menu and click on the button: You should now see your new dashboard: If you followed the Deploying a GPU application on OVHcloud Managed Kubernetes tutorial, you should see metrics like in our example. You can click on the drop down menu in order to visualize GPU metrics for another Node for example: Visualize metrics for running applications Now we have a monitoring working stack and a dashboard to visualize our data, it's time to run an application in order to retrieve GPU metrics and viualize interesting data. As a complex and interesting application using GPU, you can use the standard DeepStream Intelligent Video Analytics Demo available on the NVIDIA NGC registry . This is an easy to deploy video analytics demo that allows you to demo GPU accelerated video analytics. The container is based on the NVIDIA DeepStream container and leverages its built-in SEnet with resnet18 backend. The demo: is an easy to use demo to demonstrate GPU accelerated Inference is based on the leverages , , & does not require a You can deploy the application through NVIDIA Helm chart: You should have a result like this: You can check if the application is running correctly: and Pods are running. The demo can be viewed in the browser by pointing to the address given in the following instructions: Result: Open the application URL in your browser: Click on the button (the button with a triangle) to start the application: As you can see, the application, that can be used for smart cities use cases, uses the power of GPU in order to detect objects like persons and cars. Now you can check the metrics in Grafana and watch the evolution of the charts: The screenshots are showing GPU utilization and memory allocation on the GPU as long as the application is running. You can close the application when you finish the tests in order to stop GPU consumption. Cleanup First, execute command in every namespaces (with option) in your Kubernetes cluster to see what you've installed. Now, you can delete what you've installed in this tutorial, thanks to commands: You should have a behavior like this: Go further Prometheus and Grafana are very powerful monitoring tools, but also have alerting systems. Don't hesitate to dig in order to create alerts for example. To learn more about using your Kubernetes cluster the practical way, we invite you to look at our OVHcloud Managed Kubernetes documentation . If you need training or technical assistance to implement our solutions, contact your sales representative or click on this link to get a quote and ask our Professional Services experts for assisting you on your specific use case of your project. Join our community of users . War diese Seite hilfreich? Ja Nein Diese Seite bearbeiten Zuletzt aktualisiert : 31.3.2026, 15:56:38 Vorherige Seite Managed Kubernetes Service Audit Logs Forwarding Nachste Seite Managed Kubernetes Service Audit Logs Forwarding Auf dieser Seite Objective Before you begin Instructions DCGM & DCGM Exporter Prometheus operator Installing the Prometheus operator Visualize the metrics DCGM Dashboard in Grafana Visualize metrics for running applications Cleanup Go further Diese Seite bearbeiten 🚀 Teilen Sie Ihr Feedback zur neuen Dokumentation Ihr Feedback hilft unseren Teams, Ihre Erfahrung zu verbessern. 2 Minuten · Anonym Nein danke Antworten