AI Deploy - Tutorial - How to load test your application with Locust

INFO

Objective

The aim of this tutorial is to load test your deployed applications, by gradually querying your APIs with a load testing tool. Usually, your challenge is to forecast your compute needs, for example how many CPUs or GPUs will be required for 1000 API calls per hour and acceptable latency.

There are several applications to simulate the amount of users and requests that you may have to address.

In this tutorial, we will use one of them and interpret the results.

Requirements

  • Access to the OVHcloud Control Panel.
  • A Public Cloud project in your OVHcloud account.
  • An app with an API running in AI Deploy on your Public Cloud project.
  • A python environment, with enough CPU and RAM and internet access (a virtual machine is recommended).

Selecting the right load testing tool for your needs

Depending on your preferred programming language and time to spend on this topic, you can opt for different options.

First you can go for a SaaS load tester, such as Gatling.io or K6.io. Nothing to install, easy to start.

A second option is using open source load testing tools. Some tools are only command-line based, such as hey or Wrk2, others come with a web interface like Locust.

Selecting the right tool for the right test is mandatory. For the next parts, we will select and use Locust, allowing us to show visual graphs.

Instructions

Deploy an app with a REST API

Feel free to deploy any app and API that you would like to load test, as long as you can query it via REST queries.

For this tutorial, we will load test a spam classifier API from the AI Deploy app portfolio. This API takes sentences (emails) as input text, and outputs a spam probability score.

You can deploy this API easily from the OVHcloud control panel or OVHcloud CLI. A good strategy is to deploy with autoscaling, with minimum and maximum replicas. This way we will monitor the growth of used replicas.

Here is the CLI command used to deploy it, with autoscaling going from 1 to 5 replicas and a CPU threshold of 75%:

ovhai app run --name spamclassifier --cpu 1 \
--auto-min-replicas 1 \
--auto-max-replicas 5 \
--auto-resource-type CPU \
--auto-resource-usage-threshold 75 \
priv-registry.gra.ai.cloud.ovh.net/ai-deploy-portfolio/fastapi-spam-classification

Verify that your API is up and running with cURL

INFO

To be able to connect to your AI Deploy app, you have to create a token bearer for your OVHcloud AI user.

Once deployed, let's test first our API with a simple cURL command. Here is the command to try in a terminal:

curl -s -X POST \ 
"<api_url>/spam_detection_path \
-H "Authorization: Bearer <token>" \
-H "Content-Type: application/json" \
-d '{"message":"This is a test from my machine"}' | jq

Here is the result given by our call:

{
  "label": "ham",
  "label_probability": 0.9875114695528484
}

A few explanations on the lines above:

  • In the first line, we specify that we will use a POST method.
  • We specify the url where the POST request will be executed. The api_url is the url of your API. It should be similar to: https://baac2c13-2e69-4d0f-ae6b-dg9eff9be513.app.gra.ai.cloud.ovh.net/.
  • We put the token to access our API, generated via the OVHcloud Control Panel or ovhai CLI. We specify it in the header of the request. If you want to know more about generation and use of tokens, you can follow this tutorial.
  • We specify that our body is in a JSON format.
  • We put in our body the message we want to send to the spam classifier. In your case, the body could be different because it depends of the API. Our objective is that the spam classifier will send us the probability of each response. The last | jq instruction allows us to have a good display of the result in the terminal.

We now have the confirmation that our API is up and running, let's try to load test it.

We will simply simulate several curl commands. With the Locust tool, we can simulate several users and define a number of calls per minute to the API. This can be easily done with Locust's interface. But before using this interface, we need to launch Locust and configure the tool. This can be easily done with python.

Install locust.io

Locust is an open source Python package that you can install with one line of code. Follow their official documentation:

pip3 install locust

You can install it on your personal computer, but keep in mind that load testing tools will require four elements to not become the bottleneck in your load test:

  • Enough compute (CPU).
  • Enough memory (RAM).
  • Low latency connectivity to your API.
  • No "noisy neighbors", meaning no software installed that can compromise your results. Imagine your CPU power getting used by video rendering, it will bias your results.

For all these reasons, a Public Cloud instance is recommended, such as a medium-sized virtual machine. For this tutorial, we will use an OVHcloud B2-30 instance.

Configure Locust

To configure the software, you need to create a file named locustfile.py. In this file, you can put the path where you want to make your request, the headers of your request, the type of the request (POST, GET, etc) and the body if you want to add a body to the request.

A generic file will look like this:

from locust import HttpUser, task

class HelloWorldUser(HttpUser):
    @task
    def hello_world(self):
        self.client.get("/hello")
        self.client.get("/world")

For our API and our needs, the locust file will be slightly modified:

# Import the Locust dependencies
from locust import HttpUser, task

# Import general library from python
import os
import random

# Import lorem ipsum library to generate some random texts
from lorem_text import lorem

# Import dotenv to load the environments variables
from dotenv import load_dotenv
load_dotenv()

# Create a table with some lorem ipsum texts
messages = []

# Add 1000 random texts of 10 paragraphs each (simulate 1000 emails)
for i in range(1000):
    messages.append(lorem.paragraphs(10))

# Define the headers of the request. Token is stored as an environment variable here
headers = {
    "Authorization": "Bearer {os.getenv('TOKEN')}", "Content-Type": "application/json"}

class HelloWorldUser(HttpUser):
    # Definition of the first path where we do our post request
    @task
    def hello_world(self):
        # Define the body with the email choose randomly from the tab of all the emails
        body = {"message": random.choice(messages)}
        # Do the post request on the spam detection path
        self.client.post("/spam_detection_path",
                         headers=headers, json=body)

For your own needs, you will have to change the path, the headers and the body because these are parameters which change from one API to another.

Once your locustfile.py is ready, open the Locust web interface on [http://your_IP:8089](http://your_IP:8089).

The web interface should look as below:

image

Run your load tests

You now have your app running on OVHcloud, and Locust configured. Let's simulate some user calls.

From the web interface, fill in the amount of simultaneous users (API calls) and incremental step (spaw rate).

For this tutorial, we will add 480 users in total, and a spawn rate of 2 users added per second. We will simulate this for a duration of 4 minutes. We suppose that this case is for a rush on the API. Most of the times, we can assume that there aren't so many users on the platform.

Launch the test.

Interpret the results via Locust

At the end of the load test, you will see this quick summary:

image

If we want to get more details about our test, we can see the graphs provided by Locust in the charts tab. Here is what we can see:

image

We deployed this API from 1 to 5 replicas, with 1 CPU for each of them, completed with auto-scaling. We can see that our API has been a bit overloaded. Indeed, with the graphics or with the quick summary, we can see some failures. These failures are due to server errors. We may suppose that we reached some hardware limits at some point, for example before scaling to a greater amount of replicas.

Also, we can see an increasing call latency over time. At the end, we can expect more than 3 seconds per call.

Result interpretation may depend of your needs and performance criterias. We can of course make a new test with more users to see the limits of our APIs, and put several tasks in the locustfile.py.

One thing can not be seen here: OVHcloud backend scaling. We deployed our app with autoscaling, from 1 replica minimum to 5 replicas maximum. Did we use them ? Were they useful and at maximum capacity?

Let's see the same results in details with the AI Deploy monitoring tool.

Interpret the results with the AI Deploy Monitoring

Go in the OVHcloud Control Panel and get the detail of your deployed application. Click on the Access Dashboards button.

This dashboard is provided for free in AI Deploy, for each deployed application. All of the deployed apps are combined in a simple Grafana Dashboard.

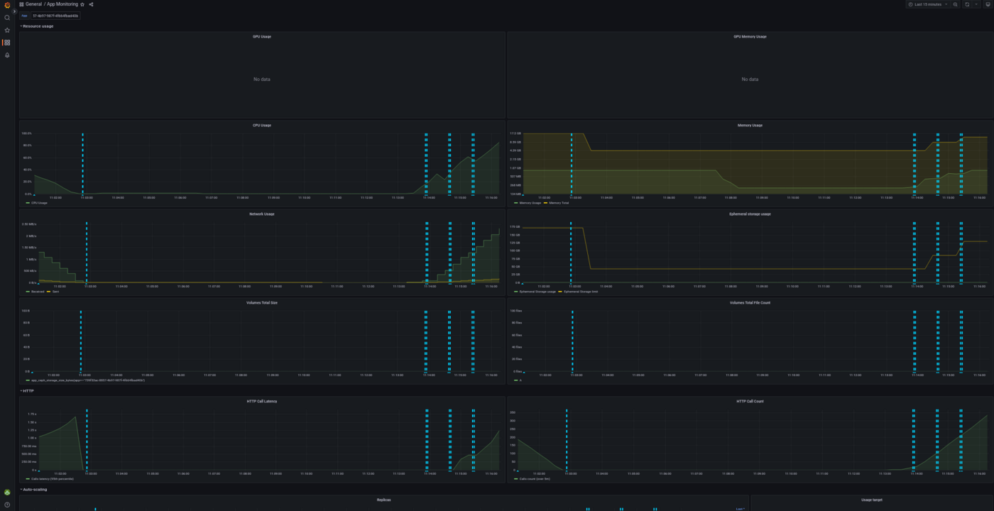
You can select the deployed app at the top of this Grafana dashboard, as shown below:

image

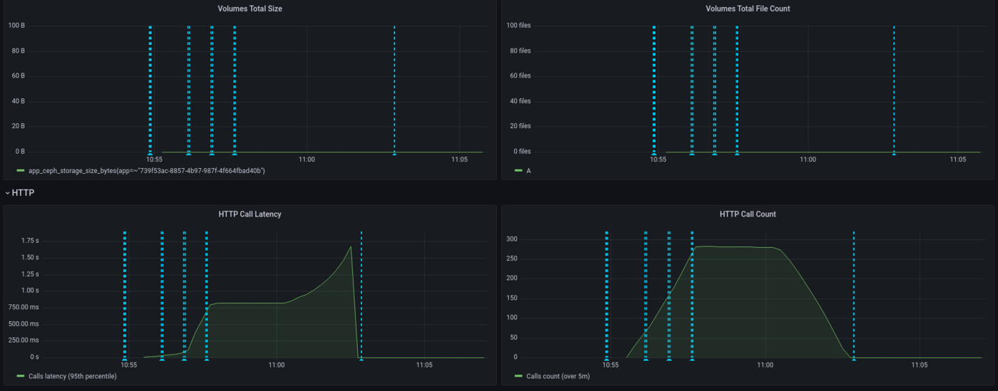
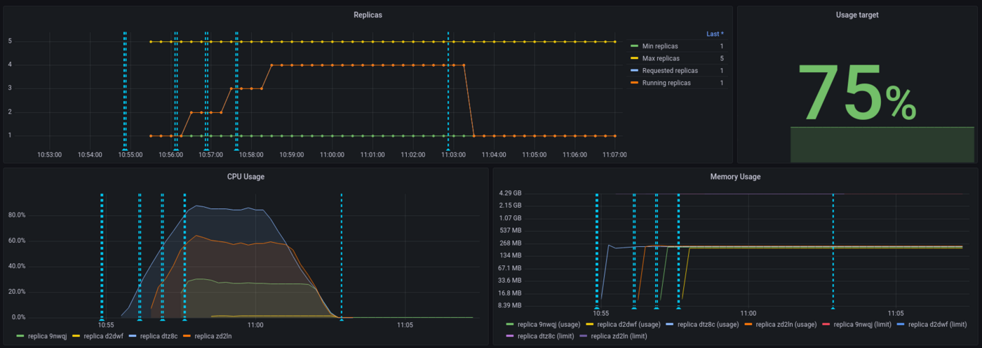
With this dashboard, you can see the percentage of CPU used in real time, the HTTP latency of your API, the autoscaling of the app, network bandwidth and more. Vertical blue bars show scaling events.

Here is the result for the CPU load, overall (all replicas combined):

image

We can see that our app has scaled a few times and hasn't reach maximum capacity usage, thanks to autoscaling. Let's now take a look at the latency of our application:

image

Here we see that the latency has increased gradually, since we have a spawn rate of two new users per second. API latency was stable with approximately 750ms then peaked to 1.5s.

Again, interpretation will depend on your needs. Do we need to provide more CPU because the latency is too high? This question will vary depending on your customers need. For an anti-spam, adding 1 second is quite big for a company receiving thousands of mails per day, not so disturbing if it's a dozen per day. Let's now take a look at the scaling of our application:

image

We can see that the threshold has been capped at 75% for the autoscaling and this has been respected. On the 5 replicas provided to the application, 4 have been used.

As a conclusion, both Locust and AI Deploy Monitoring are useful to interpret results but, more than tools, the most important thing is to define realistic workloads and performance criterias.

Last point : while Locust is measuring an end-to-end latency (from Locust virtual machine here, to the API model deployed), AI Deploy monitoring is only measuring backbone latency (from the query to the answer). That's why latency values are higher on Locust side, reaching 2.5 seconds.

Go further

Locust official documentation : Locust.io

Comparison of load testing tools : Comparison of load testing tools

If you need training or technical assistance to implement our solutions, contact your sales representative or click on this link to get a quote and ask our Professional Services experts for a custom analysis of your project.

Feedback

Please send us your questions, feedback and suggestions to improve the service:

Czy ta strona była pomocna?
🚀

Podziel się opinią o nowej dokumentacji

Twoja opinia pomaga naszym zespołom ulepszać Twoje doświadczenia.

2 minuty · Anonimowo

AI Deploy - Tutorial - How to load test your application with Locust

Webmail Moje konto Wsparcie 🇵🇱 Polski Motyw Jezyki 🇵🇱 Polski 🇫🇷 Francais 🇬🇧 English 🇩🇪 Deutsch 🇪🇸 Espanol 🇮🇹 Italiano 🇵🇱 Polski 🇵🇹 Portugues Menu Na tej stronie Search ⌘K Documentation Beta Dokumentacja API Dziennik zmian E-Learning i certyfikaty Migracja Bare Metal Cloud Serwery dedykowane Przeglad Kluczowe pojecia Bare Metal 3-AZ Region - Prezentacja oferty Klienci Kimsufi i So you Start - Zapoznaj sie z Panelem klienta OVHcloud Shared responsibility for Dedicated Servers (EN) Understanding the dedicated server boot process Pierwsze kroki Pierwsze kroki z serwerem dedykowanym Pierwsze kroki z serwerem dedykowanym Kimsufi, So You Start lub Rise Jak rozpoczac korzystanie z połaczen SSH Jak tworzyc i uzywac kluczy uwierzytelniajacych do połaczen SSH z serwerami OVHcloud Jak przechowywac klucze SSH w Panelu klienta Jak korzystac z konsoli IPMI na serwerze dedykowanym Jak uzyskac slad weglowy Twoich usług OVHcloud Konfiguracja System Konfigurowanie kont uzytkownikow i dostepu root na serwerze Jak zmienic klucz aktywacyjny Windows Server Zmiana hasła administratora na serwerze dedykowanym z systemem Windows Jak zresetowac hasło administratora za pomoca Rescue-Customer-Windows Jak zarzadzac Intel SGX na serwerze dedykowanym Modernizacja sprzetu na serwerze dedykowanym High Grade lub Scale Jak przypisac tag do serwera bare metal How to install VMware ESXi 8 on a dedicated server Pamiec masowa Zarzadzanie i odbudowanie oprogramowania RAID na serwerach w trybie rozruchu legacy (BIOS) Zarzadzanie i odbudowa oprogramowania RAID na serwerach w trybie UEFI Managing hardware RAID (EN) Hot Swap - Hardware RAID (EN) Wymiana dysku bez wyłaczania serwera – Programowa macierz RAID Konfiguracja MegaRAID w trybie RAID 0 Konfiguracja programowego lustra (RAID) w systemie Windows OVHcloud API and Storage (EN) Configuring the storage on a HGR-STOR-2 server (EN) Creating a Windows partition on a server with hardware RAID Advance Dedicated Servers - Upgrading your Samsung NVMe PM9A1 firmware (EN) High Grade Dedicated Servers - Upgrading your SSD SAS Western Digital SS300 firmware (EN) High Grade Dedicated Servers - Upgrading your SSD SAS Western Digital SS530 firmware (EN) Dedicated Servers - Upgrading your SSD Solidigm D7-P5520 firmware Dedicated Servers - Upgrading your Micron 7500 PRO firmware Sprawdzanie wersji oprogramowania BMC na dedykowanym serwerze Siec Tworzenie DNS secondary na serwerze dedykowanym Instalacja klucza SSH OVHcloud Konfiguracja OVHcloud Link Aggregation w Panelu klienta Konfiguracja karty sieciowej (NIC) dla OVHcloud Link Aggregation w Debian 9-11 Jak skonfigurowac agregacje łaczy za pomoca protokołu LACP w Debianie 12 lub Ubuntu 24.04 (EN) Konfiguracja karty sieciowej (NIC) dla OVHcloud Link Aggregation w Windows Server 2019 Jak skonfigurowac identyfikator klienta do celow agregacji linkow OVHcloud w SLES 15 Tutorial - Instalacja serwera www (LAMP) na Debian lub Ubuntu Manage your server reboot with the OVHcloud Link Aggregation feature (EN) Konfigurowanie adresu IPv6 na serwerach dedykowanych Konfiguracja adresu IPv6 na maszynie wirtualnej (EN) Przenies Additional IP Konfiguracja Additional IP w trybie bridge na wirtualnych maszynach Jakie sa adresy IP monitoringu OVHcloud? Configurer son adresse IP en alias Jak skonfigurowac rewers DNS Twojego serwera (rekord PTR) Ustalenie, czy funkcja wirtualnych adresow MAC jest obsługiwana na serwerze dedykowanym Przypisanie wirtualnego adresu MAC do Additional IP Konfiguracja sieci w systemie Windows Server z Hyper-V Konfiguracja sieci na Proxmox VE w ofercie High Grade, Scale & Advance (EN) Upgrade and downgrade Bandwidth via the OVHcloud API Improving Network Resilience on Bare Metal servers vRack Konfiguracja kilku serwerow dedykowanych w sieci vRack Konfiguracja ramek Jumbo w vRacku Konfiguracja bloku Additional IP w sieci vRack Konfiguracja bloku Additional IPv6 w sieci vRack Zmiana strefy rozgłaszania bloku IP w sieci vRack Tworzenie kilku sieci VLAN w prywatnej sieci vRack Korzystanie z Hyper-V z adresow Additional IP w sieci vRack Konfiguracja sieci vRack miedzy Public Cloud a serwerem dedykowanym Upgrade and downgrade private bandwidth (vRack) via the OVHcloud API Wdrozenia OVHcloud API and OS Installation (EN) Bring Your Own Image (BYOI) / Bring Your Own Linux (BYOLinux), a comparison sheet (EN) Bring Your Own Image (BYOI) (EN) Bring Your Own Linux (BYOLinux) (EN) Skonfiguruj spersonalizowany skrypt iPXE, aby uruchomic serwer przez API OVHcloud Migracja Migracja danych z jednego serwera dedykowanego na drugi Kopiowanie danych z serwera na inny serwer za pomoca rsync Samouczki Tutorial - Jak uzywac PuTTY do połaczen SSH i uwierzytelniania Tutorial - Configuring pfSense network bridge (EN) Tutorial - Instalacja serwera www (LAMP) na Debian lub Ubuntu Activating Windows Machines using Hyper-V on an OVHcloud licensed Windows Server Instalacja CUDA na serwerze dedykowanym GPU Tworzenie kopii danych i baz danych na serwerze Storage Jak uzywac SFTP do przesyłania plikow How to create a Palworld compatible server (EN) Installer un environnement de developpement web sur un VPS ou un serveur dedie How to deploy and verify an OpenNebula Hosted Cloud on Bare Metal servers How to install CloudPanel on a VPS or a Dedicated Server How to install WordPress with Docker on a VPS or a dedicated server How to install WordPress with WP-CLI on a VPS or a dedicated server How to install ISPmanager on a VPS or Dedicated Server Jak zapobiec sytuacjom, w ktorych Twoje e-maile sa oznaczone jako spam Bezpieczenstwo Wzmacnianie bezpieczenstwa Zabezpieczanie serwera dedykowanego Zabezpieczenie serwera z zainstalowana usługa Memcached How to mitigate the Zenbleed vulnerability How to mitigate the Downfall vulnerability How to mitigate the Inception vulnerability Find your patch for Meltdown and Spectre Information about Meltdown and Spectre vulnerability fixes AMD SME/SEV on Ubuntu 20 Dedicated Server Security Specifications Zarzadzanie serwerem dedykowanym ESXi i jego bezpieczenstwo po pierwszym uruchomieniu (EN) ESXi Dedicated Servers - FAQ Kopie zapasowe Preparing a Bare Metal Server backup with Veeam Enterprise (EN) Backing up a Bare Metal Linux Server with Veeam Enterprise (EN) Backing Up a Bare Metal Windows Server Using Veeam Agent for Windows (EN) Restoring a Bare Metal Server with Veeam Enterprise (EN) Korzystanie z Backup Storage na serwerze dedykowanym Siec OVHcloud AntySpam - Dobre praktyki i odblokowanie adresu IP Konfiguracja firewalla w systemie Linux z systemem iptables Konfiguracja firewalla w systemie Windows Aktywacja i konfiguracja Edge Network Firewall Ochrona serwera gier za pomoca firewalla aplikacyjnego Monitoring atakow DDoS za pomoca Network Security Dashboard How to configure the Anti-DDos Infrastructure for Solana Rozwiazywanie problemow Jak odzyskac dostep do serwera w przypadku utraty hasła uzytkownika Aktywacja i korzystanie z trybu Rescue Jak aktywowac i uzywac trybu Rescue Windows Jak zastapic pare kluczy SSH Wymiana uszkodzonego dysku Diagnostyka usterek sprzetowych serwera dedykowanego Ustalenie numeru seryjnego dysku twardego Zakonczenie interwencji konserwacyjnej na serwerze dedykowanym (EN) Odinstaluj system monitoringu RTM v2 Odzyskiwanie baz danych w trybie Rescue Network - Fixing slow downloads problems inside containers and VMs running on Proxmox VE servers with Broadcom BCM57502 NICs Wirtualne serwery prywatne Przeglad Pierwsze kroki Wprowadzenie do VPS VPS - Zarzadzanie z Panelu klienta OVHcloud OVHcloud VPS - czesto zadawane pytania Konfigurowanie kont uzytkownikow i dostepu root na serwerze Jak rozpoczac korzystanie z połaczen SSH Jak tworzyc i uzywac kluczy uwierzytelniajacych do połaczen SSH z serwerami OVHcloud Jak przechowywac klucze SSH w Panelu klienta Jak zmienic zasoby serwera VPS? Zmiana rozmiaru partycji serwera VPS po zmianie oferty przestrzeni dyskowej Pierwsze kroki z preinstalowanymi aplikacjami Jak korzystac z konsoli KVM, aby uzyskac dostep do serwera VPS Zarzadzanie legacy VPS Konfiguracja Kopie zapasowe Korzystanie z migawek na prywatnym serwerze wirtualnym Comment utiliser les sauvegardes automatisees sur un VPS Konfiguracja dodatkowego dysku Zwieksz rozmiar dodatkowego dysku Siec i adres IP Konfiguracja IPv6 na serwerze VPS Jak skonfigurowac rewers DNS Twojego serwera (rekord PTR) Skonfiguruj adres IP jako alias Konfiguracja DNS secondary OVHcloud na serwerze VPS Zaawansowane uzycie Instalacja cPanel na serwerze VPS Automatyczna kopia zapasowa - kernel panic (cPanel) Migracja How to migrate a website from a VPS to a Dedicated Server or a Public Cloud instance (EN) How to migrate an n8n configuration between two VPS Samouczki Tutorial - Jak uzywac PuTTY do połaczen SSH i uwierzytelniania Jak uzywac SFTP do przesyłania plikow Odzyskiwanie baz danych w trybie Rescue Jak utworzyc serwer Minecraft na serwerze VPS lub dedykowanym How to create a Palworld compatible server (EN) Tutorial - Instalacja serwera www (LAMP) na Debian lub Ubuntu Installer un environnement de developpement web sur un VPS ou un serveur dedie How to install CloudPanel on a VPS or a Dedicated Server How to install WordPress with Docker on a VPS or a dedicated server How to install WordPress with WP-CLI on a VPS or a dedicated server Automating the deployment of your website on your VPS via GitHub Actions (EN) Automating the deployment of your website on your VPS via GitLab CI/CD (EN) How to install n8n on an OVHcloud VPS How to migrate an n8n configuration between two VPS Automatyzacja wysyłania SMS za pomoca n8n za posrednictwem API OVHcloud How to create and import a Lovable website on an OVHcloud VPS How to install an AI agent on an OVHcloud VPS How to install ISPmanager on a VPS or Dedicated Server How to install Docker and Docker Compose on a VPS How to install Nextcloud on an OVHcloud VPS with Docker How to install Nextcloud on an OVHcloud VPS with Docker and Traefik How to install an OpenClaw agent on a VPS Automated backup with plakar Bezpieczenstwo Securiser un VPS Jak zainstalowac certyfikat SSL na serwerze VPS Konfiguracja firewalla w systemie Linux z systemem iptables Konfiguracja firewalla w systemie Windows Diagnostyka Sprawdz system plikow na serwerze VPS VPS - Właczanie logow uruchamiania Windows Wyswietl logi bootu w KVM Uruchamianie i korzystanie z trybu Rescue na serwerze VPS Jak odzyskac dostep do serwera w przypadku utraty hasła uzytkownika Zmiana hasła administratora na serwerze Windows Jak zastapic pare kluczy SSH Jak zapobiec sytuacjom, w ktorych Twoje e-maile sa oznaczone jako spam Dodatkowe zasoby Public Cloud & VPS - Image and OS life cycle and end of life/support announcements Zakonczenie wsparcia Plesk i cPanel dla serwerow VPS - Jak zapewnic ciagłosc działania usług Managed Bare Metal Przeglad Usługi i opcje OVHcloud Konfiguracja VPN dla DRP Zerto OVHcloud Przywracanie kopii zapasowych poprzez API OVHcloud Activating and using Veeam Managed Backup Zmiana polityki dostepu do vCenter Autoryzacja IP, ktore moga łaczyc sie z vCenter FAQ Mozliwosci techniczne Funkcje OVHcloud Dodawanie bloku IP Snapshoty godzinowe OVHcloud Aktualizacja hasła uzytkownika Tworzenie sieci VLAN Korzystanie z usługi Managed Bare Metal w ramach usługi vRack Hosty zapasowe Usuwanie serwera hosta Usuwanie przestrzeni datastore Zmiana uprawnien uzytkownika Dodawanie zasobow w systemie godzinowym Powiazanie adresu e-mail z uzytkownikiem vSphere Korzystanie z wtyczki OVH Network Jak zrezygnowac z usługi Managed Bare Metal Pierwsze kroki Prezentacja Panelu klienta Managed Bare Metal OVHcloud Configure an IP address on a virtual machine (EN) Dobre praktyki bezpieczenstwa dotyczace klienta vSphere Połaczenie z interfejsem vSphere Migrating an infrastructure to a new vDC Migrating an infrastructure to a Managed Bare Metal solution Zarzadzanie maszynami wirtualnymi Zmiana zasobow przypisanych do maszyny wirtualnej Creating a snapshot Creating an alert Klonowanie wirtualnej maszyny Jaki format dysku wybrac Installing VMware tools Instalacja VM z szablonow OVF Windows i SQL Server Deploying a virtual machine Jak zapobiec sytuacji, w ktorej dysk maszyny wirtualnej z systemem Linux przechodzi w tryb tylko do odczytu Funkcje oprogramowania VMware vSphere VMware vMotion VMware Storage vMotion VMware HA (High Availability) VMware Fault Tolerance VMware DRS (Distributed Ressource Scheduler) Właczanie szyfrowania maszyn wirtualnych (VM Encryption) Korzystanie z SDK vSphere Hosted Private Cloud Public VCF as-a-Service Przeglad Kluczowe pojecia Mozliwosci techniczne Hosted Private Cloud VMware Lifecycle Policy Cykl zycia usługi VMware on OVHcloud - Okreslenie działan, jakie nalezy podjac (EN) Responsibility sharing for the VMware on OVHcloud service Datamotive - Introduction Public VCF as-a-Service - The fundamentals of Public VCF as-a-Service Technical capabilities and limitations of Public VCF as-a-Service Pierwsze kroki Prezentacja Panelu klienta Private Cloud OVHcloud Logowanie do interfejsu vSphere Connexion a l'API OVH Public VCF as-a-Service - Logging in to your organization (EN) Public VCF as-a-Service - Find out how to use the Public VCF as-a-Service user interface (EN) Konfiguracja Połacz obraz ISO z VM (EN) How to disconnect an ISO image from a VM (EN) Konfiguracja adresu IP na maszynie wirtualnej (EN) Public VCF as-a-Service - Network concepts and best practices Public VCF as-a-Service - Creating network components from the Public VCF as-a-Service control panel Public VCF as-a-Service - Linking a public IP block with vRack Public VCF as-a-Service - Declaring the public IP gateway in VCD Migracja Migrating a PCC to Hosted Private Cloud Migrating an infrastructure to a new vDC End-Of-Life management for LV1 and LV2 storage Public VCF as-a-Service - Migrate from VMware vSphere on OVHcloud Public VCF as-a-Service - Setting up your network after vSphere to Public VCF as-a-Service migration Reversibility Policy for the Managed Mutualized Virtualization product Tutorials Public VCF as-a-Service - Creating a new virtual machine (EN) Public VCF as-a-Service - Backups with Veeam Data Platform (EN) Bezpieczenstwo Diagnostyka Dodatkowe zasoby FAQ Najczesciej zadawane pytania o Private Cloud Jak uzyskac slad weglowy Twoich usług OVHcloud Public VCF as-a-Service - FAQ (EN) Managed VMware Kluczowe pojecia SPN Concept Concepts overview Pierwsze kroki Pierwsze kroki z NSX (EN) Activer NSX-T dans un Hosted Private Cloud VMware on OVHcloud Wprowadzenie do vRealize Operations - vROPS (EN) Getting started with your SecNumCloud vSphere Konfiguracja Maszyny wirtualne Wdrozenie maszyny wirtualnej Instalacja VMware Tools Jaki format dysku wybrac Zmiana zasobow przypisanych do maszyny wirtualnej Jak zapobiec sytuacji, w ktorej dysk maszyny wirtualnej z systemem Linux przechodzi w tryb tylko do odczytu Właczanie trybu promiscuous na maszynie wirtualnej (EN) Changing the MTU size for machines reaching the OVHcloud Gateway SSL (EN) Deploy an OVF template through content libraries (EN) Instalacja VM z szablonow OVF Windows i SQL Server OVF Tool (EN) Pamiec masowa i zasoby W jaki sposob dodac przestrzen dyskowa? (EN) W jaki sposob dodac host? (EN) Usuwanie przestrzeni datastore Usuwanie serwera hosta Uploading an ISO in a datastore Siec i łacznosc Tworzenie sieci VLAN (EN) Kompatybilnosc usługi vRack z usługa Hosted Private Cloud Enable the Private Gateway Dodawanie bloku IP Host zapasowy Zarzadzanie segmentami w NSX (EN) Konfiguracja DHCP w NSX (EN) Konfigurowanie usługi DNS Forwarder w NSX (EN) Dodanie nowej bramki Tier-1 Gateway w NSX (EN) Funkcje vSphere Korzystanie z SDK vSphere Managing granular rights on vSphere objects Tworzenie klastra i aktywacja usługi EVC (EN) Kopie zapasowe i replikacja Activating and using Veeam Managed Backup (EN) Setting up Zerto Virtual Replication between two OVHcloud data centres Setting up Zerto multi-site replication on OVHcloud Managed vSphere Using Zerto between OVHcloud and a third-party platform Encrypting backup jobs with Veeam and OKMS Rozwiazanie problemu z blokada wirtualnej maszyny podczas korzystania z Veeam Backup Managed Migracja Migrating OmniOS datastores Move2Cloud - Migrating VMware Workloads to OVHcloud Hosted Private Cloud with Veeam Replication Move2Cloud - Migrate VMware workloads to OVHcloud Hosted Private Cloud with Zerto Move2Cloud - Migrating VMware Workloads to OVHcloud SecNumCloud with Veeam Replication Move2Cloud - Migrate VMware workloads to OVHcloud SecNumCloud Hosted Private Cloud with Zerto Tutorials Maszyny wirtualne Tworzenie migawki (EN) Klonowanie wirtualnej maszyny (EN) Rekord VM na nowym PCC Weryfikacja maszyny w przypadku spowolnienia w działaniu (EN) Tworzenie alertu VMware vCenter Converter Pamiec masowa i replikacja Snapshoty godzinowe OVHcloud Zmotion Przywracanie kopii zapasowych poprzez API OVHcloud Usun kopie zapasowa wirtualnej maszyny z witryny Zerto Veeam Cloud Connect - How to migrate data from Veeam Cloud Connect to Object Storage Siec i NSX Korzystanie z wtyczki OVHcloud Network Korzystanie z usługi Hosted Private Cloud w ramach usługi vRack Uzycie wtyczki OVHcloud Konfigurowanie NAT do przekierowan portow za pomoca NSX (EN) Konfiguracja rownowazenia obciazenia w NSX (EN) Funkcje vSphere Poznaj interfejs vScope (EN) VMware DRS (Distributed Resource Scheduler) VMware Storage VMotion Wdrozenie hiperkonwergencji VMware przy uzyciu vSAN (EN) Dodaj serwer ESXi do klastra vSAN (EN) Aktualizowanie formatu dysku vSAN (EN) Zarzadzanie domenami awarii vSAN VMware vMotion Wysoka dostepnosc i odpornosc VMware HA (High Availability) VMware Fault Tolerance Bezpieczenstwo Zarzadzanie tozsamoscia i dostepem IAM for VMware on OVHcloud - Presentation and FAQ IAM for VMware on OVHcloud - How to activate IAM IAM for VMware on OVHcloud - How to create an IAM vSphere role IAM for VMware on OVHcloud - How to associate a vSphere role with an IAM policy IAM for VMware on OVHcloud - How to associate a user with a global IAM policy How to use IAM policies with vSphere (EN) Aktualizacja hasła uzytkownika Powiazanie adresu e-mail z uzytkownikiem vSphere Szyfrowanie i zarzadzanie kluczami vNKP - Enabling virtual machine encryption (EN) Właczanie szyfrowania maszyn wirtualnych (VM Encryption) (EN) KMS for VMware on OVHcloud - VM encryption use case scenarios KMS for VMware on OVHcloud - Configuring VM encryption Mise en route du KMS CipherTrust Manager Bezpieczenstwo sieci (NSX) Rozproszone zarzadzanie zapora sieciowa w NSX (EN) Zarzadzanie zapora sieciowa w NSX (EN) Setting up an IPsec Tunnel with NSX (EN) Configure BGP between two PCCs via NSX-T (EN) Wzmocnienie systemu i podatnosci Dobre praktyki bezpieczenstwa dotyczace klienta vSphere Bezpieczny interfejs Uzywanie weryfikacji dwuetapowej (2FA) w infrastrukturze Private Cloud Autoryzacja IP, ktore moga łaczyc sie z vCenter Weryfikacja i blokowanie podatnosci L1TF Checking and applying patches for Spectre/Meltdown vulnerabilities on your hosts Utiliser le protocole SSLv3 sur Private Cloud Zgodnosc i SecNumCloud Partage de responsabilite sur le service Hosted Private Cloud by VMware sous la qualification SecNumCloud VPN-SPN Concept SPN Connector Concept Diagnostyka Konserwacja i aktualizacje VMware on OVHcloud maintenance operations (EN) Przeniesienie zaplanowanej konserwacji do Hosted Private Cloud Updating hosts using vSphere Lifecycle Management (vLCM) VMware Update Manager Rozszerz wolumen w vSphere i w systemie operacyjnym (EN) Test tymczasowej utraty hosta poprzez aktywacje trybu Resilience (EN) Monitorowanie i logi Configuring a vROps alert via the SMTP protocol Logs Data Platform - Collect VMware on OVHcloud logs (EN) NSX-T: retrieving logs How to read and filter NSX-T logs Monitorowanie zgodnosci Dostosuj swoja chmure prywatna (Private Cloud) do certyfikacji HDS lub PCI DSS How to manage Windows licences for virtual machines on your Hosted Private Cloud infrastructure Jak zmienic klucz aktywacyjny Windows Server Dodatkowe zasoby NSX - FAQ (EN) Pricing and Management of OVHcloud NSX Edges FAQ SecNumCloud Connectivity SNC Cloud Platform Pierwsze kroki Mise en route de votre projet SNC Cloud Platform Comment sauvegarder une instance SNC Cloud Platform Comment sauvegarder un bucket Object Storage SNC Cloud Platform Bare Metal Pod Pierwsze kroki Getting started with your Bare Metal Pod SecNumCloud On-Prem Cloud Platform Pierwsze kroki Getting started with your OPCP Lifecycle of an OPCP Node OPCP - How to use the APIs and obtain the credentials OPCP - How to install an instance from the Horizon interface OPCP - How to Deploy an Instance via OpenStack APIs OPCP - How to setup LACP on a Node OPCP - How to set up Trunk ports on a Node OPCP - How to configure a software RAID on a node OPCP - How to see the node inventory Dodatkowe zasoby OPCP - Object Storage features and specifications Building a custom OpenStack Image on OPCP OPCP - Ceph RBD Block Storage - Performance, Resilience and Scalability with OpenStack Nutanix on OVHcloud Kluczowe pojecia Dokumentacja ogolna programu Nutanix on OVHcloud (EN) Nutanix hardware compatibility - OVHcloud configurations Wersje Nutanix AOS wspierane przez OVHcloud (EN) Lista licencji zawartych (EN) Plan odtwarzania po awarii w Nutanix (EN) Podział odpowiedzialnosci - Nutanix on OVHcloud (EN) Nutanix on OVHcloud - Lifecycle Policy Pierwsze kroki Pierwsze kroki z klastrem Nutanix (EN) Hyperkonwergencji Nutanix (EN) Personalizacja klastra (EN) Prezentacja przestrzeni dyskowej na Nutanix (EN) Import obrazow ISO (EN) Zarzadzanie wirtualnymi maszynami (EN) Zarzadzanie alertami i wydarzeniami (EN) Zarzadzanie licencjami w klastrze oferty Nutanix on OVHcloud BYOL (EN) Siec i bezpieczenstwo Dokumentacja OVHgateway (EN) Dodaj publiczny adres IP do nowej VM (EN) Upgrade klastra Nutanix (EN) Aktualizacja oprogramowania sprzetowego cluster Nutanix (EN) Konfiguracja Zmiana vRack klastra Nutanix (EN) Izolowanie maszyn do zarzadzania z produkcji (EN) Konfiguruj przepływ Nutanix (EN) Wymiana OVHgateway na serwer dedykowany (EN) Wymiana bramy OVHgateway (EN) KMS configuration with Nutanix on OVHcloud Konfiguracja HYCU Backup (EN) Konfiguracja Veeam Backup dla Nutanix (EN) Migracja Migracja do Nutanix przy uzyciu narzedzia Nutanix Move (EN) Tutorials Zaawansowane narzedzia (EN) Aktywuj maszyny wirtualne Windows zainstalowane na Nutanix przez OVHcloud (EN) Dodaj lub usun wezeł w klastrze Nutanix (Scale In/Out) (EN) Wymiana Prism Central z trybu Small w trybie X-LARGE (EN) Uruchomienie NCM Self Service (CALM) (EN) Konfigurowanie Objects Nutanix (EN) Bezpieczenstwo Zabezpieczenie dostepu do Internetu w Prism Central (EN) Połaczenie miedzysystemowe IPsec miedzy dwiema lokacjami (EN) Połaczenie klastrow w sieci vRack (EN) Diagnostyka Pobierz informacje o statusie instalacji Nutanix (EN) Dodatkowe zasoby Replikacja asynchroniczna lub NearSync przez Prism Element (EN) Zaawansowana replikacja z Leap (EN) Konfigurowanie odzyskiwania po awarii za pomoca Metro (EN) Setting up Multicloud Snapshot Technology (MST) on a Nutanix on OVHcloud infrastructure Configuring Prism Central Point-in-Time Backup to OVHcloud S3-compatible Object Storage SAP on OVHcloud Koncepcje SAP HANA on Bare Metal and SAP Application Servers on VMware on OVHcloud SAP infrastructure with VMware on OVHcloud solution SAP infrastructure with SecNumCloud-qualified SAP HANA on Private Cloud Pierwsze kroki Install SAP HANA on Bare Metal with SLES 15 for SAP Deploy a virtual machine with SAP HANA and OVHcloud Backint Agent pre-installed Deployer un SAProuter avec NSX Shared responsibility for SAP on OVHcloud solutions Automatyczne wdrozenia Deploy virtual machines of SAP Application Server on VMware on OVHcloud solution with Terraform Deploy virtual machines of SAP HANA database on VMware on OVHcloud solution with Terraform Deploy an SAP system infrastructure on VMware on OVHcloud solution with Terraform SAP pre-installation wizard Odpornosc SAP HANA cluster with SLES on VMware on OVHcloud Backups Install and use OVHcloud Backint Agent for SAP HANA Use OVHcloud Backint Agent with several Object Storage buckets OVHcloud Backint Agent versions Sauvegarder SAP HANA avec Veeam Backup and Replication Obserwowalnosc SAP logs on OVHcloud Logs Data Platform - Configuration SAP logs on OVHcloud Logs Data Platform - Analysez et exploitez vos logs SAP logs on OVHcloud Logs Data Platform - Index des logs SAP Public Cloud Public Cloud - Informacje ogolne Przeglad Kluczowe pojecia Public Cloud Glossary Limity przepływu API Public Cloud Comparison and resilience of Deployment Modes - Understanding 3-AZ / 1-AZ / Local Zones (EN) 3-AZ resilience: Mechanisms and reference architectures (EN) How do Savings Plans work? Pierwsze kroki Kluczem do rozpoczecia korzystania z usługi Public Cloud Poznaj interfejs Public Cloud Utworzenie pierwszego projekt Public Cloud Getting started with OVHcloud Shell Getting Started with OVHcloud CLI Konfiguracja Informacje rozliczeniowe Zwiekszenie limitow Public Cloud Comment gerer un Savings Plan Zarzadzanie projektami Public Cloud Best Practices for securing & structuring OVHcloud Public Cloud Projects (EN) Usuwanie projektu Public Cloud Delegowanie projektow Migracja Public Cloud IaaS Migration - Steps and Best Practices Architecture Reference - Building a Landing Zone with OVHcloud Public Cloud Tutorials Zarzadzanie w Horizon Prezentacja Horizon Parametry dostepu i bezpieczenstwa w interfejsie Horizon Zarzadzanie w Openstack Przygotowanie srodowiska do korzystania z API OpenStack Zmienne srodowiskowe OpenStack Korzystanie z tokenow OpenStack Zarzadzanie tokenami How to use service accounts to connect to OpenStack (EN) Zarzadzanie uzytkownikami OpenStack Zarzadzanie regułami firewalla i port security w sieciach korzystajacych OpenStack CLI Zarzadzanie w Terraform Terraform Tutorial (EN) Bezpieczenstwo Healthcare (HDS) compliance activation (EN) Rozwiazywanie problemow FAQ Public Cloud OVHcloud Dodatkowe zasoby Rozliczanie naleznosci za usługe Public Cloud Proper Usage and Limitations of Classic Multi-Attach Block Storage in 3AZ Regions Understanding Landing Zones Understanding metrics in OVHcloud Public Cloud Compute Przeglad Kluczowe pojecia Public Cloud Instancje - Podstawowe pojecia Pierwsze kroki Korzystanie z vouchera Jak utworzyc instancje Public Cloud i sie z nia połaczyc Zarzadzanie instancjami Public Cloud Jak uruchomic instancje Public Cloud na woluminie bootowalnym Wstrzymanie lub uspienie instancji Aktywacja licencji Windows dla instancji w trybie prywatnym Pierwsze kroki z preinstalowanymi aplikacjami Konfiguracja Zarzadzanie projektami Zmiana kontaktow projektu Public Cloud Compute - Zmiana typu rozliczenia z godzinowego na miesieczne dla instancji Public Cloud Zarzadzanie instancjami Tworzenie kopii zapasowej instancji Tworzenie / przywracanie serwera wirtualnego na podstawie kopii zapasowej Zmiana hostname instancji Public Cloud Comment activer le mode rescue sur une instance Public Cloud Uruchamianie instancji Metal w trybie awaryjnym - (EN) Jak zastapic pare kluczy SSH na instancji Public Cloud Uruchomienie instancji GPU Konfiguracja rewersu DNS instancji Public Cloud Zmiana rozmiaru instancji w Panelu klienta OVHcloud Creating and using a Server Group in Horizon and CLI Zarzadzanie w interfejsie Horizon Tworzenie instancji w interfejsie Horizon Zarzadzanie instancjami Public Cloud w interfejsie Horizon Tworzenie i konfigurowanie grupy zabezpieczen w interfejsie Horizon Zarzadzanie snapshotami instancji w horizon Tworzenie, uruchamianie i usuwanie obrazow w interfejsie Horizon Skaluj instancje w interfejsie Horizon Zmiana instancji flex na instancje klasyczna Zarzadzanie w OpenStack API Pierwsze kroki z API OpenStack Pierwsze kroki z zarzadzaniem wolumenami w API Openstack Importuj własny obraz Zmiana rozmiaru instancji Public Cloud przy uzyciu CLI OpenStack Pobieranie i przesyłanie kopii zapasowej instancji z jednego regionu OpenStack do innego Uruchomienie skryptu podczas tworzenia instancji Udostepnianie obiektu za pomoca tymczasowego adresu Wspołdzielenie obrazow miedzy projektami Public Cloud Migracja Migracja instancji miedzy roznymi regionami Tutorials Tutorial - Jak uzywac PuTTY do połaczen SSH i uwierzytelniania Using OVHcloud Object Storage as Terraform Backend to store your Terraform state (EN) Using OVHcloud Object Storage as Pulumi Backend to store your Pulumi state Create a custom OpenStack image with Packer (EN) How To Install ownCloud on a Public Cloud Instance Jak zainstalowac Plesk na instancji Public Cloud Zainstaluj moduł WordPress w instancji Instalacja agenta Prometheus na instancji Public Cloud How to deploy the 3CX IPBX automatically on OVHcloud Public Cloud Tutorial - Instalacja serwera www (LAMP) na Debian lub Ubuntu Local Zone VPN-as-a-Service (VPNaaS) with Tailscale integration (EN) Enterprise File Storage - Connect a Public Cloud instance to an EFS Volume via vRack Private Network Bezpieczenstwo Jak tworzyc i uzywac kluczy uwierzytelniajacych dla połaczen SSH z instancjami Public Cloud Jak skonfigurowac dodatkowe klucze SSH dla instancji Zmiana hasła administratora na serwerze Windows Aktualizacja systemu operacyjnego Rozwiazywanie problemow Forensics: How to deal with Public Cloud instances (EN) Napraw bootloader GRUB Resizing the file system in FreeBSD 12 Odzyskiwanie baz danych w trybie Rescue FAQ - Zmiana w miesiecznych rozliczeniach Dodatkowe zasoby Public Cloud Instances - Shared responsibilities (EN) Public Cloud & VPS - Image and OS life cycle and end of life/support announcements Local Zone Compute - Funkcje, mozliwosci i ograniczenia Jak uzyskac slad weglowy Twoich usług OVHcloud Jak zapobiec sytuacjom, w ktorych Twoje e-maile sa oznaczone jako spam Storage and Backup Object Storage S3 compatible Kluczowe pojecia Object Storage - Choosing the right storage class for your needs Object Storage - Endpoints and Object Storage geoavailability Comparison of Object Storage Deployment Modes - Understanding 3-AZ / 1-AZ / Local Zones Cold Archive — przeglad (EN) Pierwsze kroki Object Storage - Getting started Cold Archive - Getting started with Cold Archive Object Storage - Identity and access management Konfiguracja Object Storage - Getting Started with Versioning Object Storage - Smart Storage Management with Lifecycle Rules Object Storage - Master asynchronous replication across your buckets Object Storage - Server Access Logging Object Storage - Setting up CORS on Object Storage Object Storage - Bucket ACL Object Storage - Hosting a static website in an Object Storage bucket Object Storage - Restoring an archived object from Cold Archive storage class Object Storage - Enabling HTTPS on a static website using a custom domain Object Storage - How to connect Object Storage buckets with other resources in a vRack Migracja Object Storage - How to migrate from an S3-compatible object storage provider to OVHcloud Object Storage Object Storage - How to migrate from OVHcloud Swift Object Storage to OVHcloud S3-compatible Object Storage Tutoriale Object Storage - Use Object Storage with Rclone Object Storage - Use Object Storage with S3cmd Object Storage - Use Object Storage with WinSCP Object Storage - Skorzystaj z oferty Object Storage z Veeam (EN) Object Storage - Skorzystaj z oferty Object Storage z Nextcloud (EN) Object Storage - Skorzystaj z oferty Object Storage z Owncloud (EN) Object Storage – Use Object Storage with Cohesity NetBackup Object Storage – Use Object Storage with Pure Storage Flashblade Object Storage - Manage an Object Storage bucket with Terraform Object Storage – How to share an object or file externally Bezpieczenstwo Object Storage - Encrypt your server-side objects with SSE-C or SSE-OMK Object Storage - Managing object immutability with Object Lock (WORM) Object Storage - Identity and access management Rozwiazywanie problemow Object Storage - FAQ Cold Archive - FAQ (EN) Object Storage - Local Zones specifications Object Storage - Compliance Object Storage - Ograniczenia techniczne (EN) Object Storage - Optimising Performance Object Storage - Optimise the sending of your files to Object Storage Dodatkowe zasoby Object Storage - Shared Responsibility Cold Storage - Shared Responsibility for archive and restoration services Object Storage - Third-party applications compatibility Swift Pierwsze kroki Object Storage Swift - Creating an Object Storage container Object Storage Swift - Pierwsze kroki z API Swift Object Storage Swift - Pierwsze kroki z API Swift S3 Konfiguracja Object Storage Swift - Umieszczenie kontenera Object Storage za domena Object Storage Swift — synchronizacja kontenerow obiektow (EN) Object Storage Swift - Konfiguracja automatycznego usuwania obiektow Object Storage Swift - Setting up CORS on Object Storage (EN) Cloud Archive Swift - Zarzadzaj swoimi archiwami za pomoca programu SFTP/SCP Cloud Archive Swift - Tworzenie kontenera Public Cloud Archive Cloud Archive Swift - Odblokuj dane przechowywane w systemie Public Cloud Archive Cloud Archive Swift - Set up an Access Control List on Public Cloud Archive (EN) Migracja Object Storage - How to migrate from OVHcloud Swift Object Storage to OVHcloud S3-compatible Object Storage Tutoriale Object Storage Swift - Synchronizacja NAS Synology z Object Storage Object Storage Swift - Montowanie kontenera obiektow za pomoca S3QL (EN) Object Storage Swift - Zarzadzanie Object Storage za pomoca oprogramowania CyberDuck Object Storage Swift - Using Object Storage with Rclone Object Storage Swift - Konfiguracja Owncloud dla Object Storage (EN) Cloud Archive Swift - Zarzadzaj swoimi archiwami za pomoca interfejsu Swift (Cyberduck) Cloud Archive Swift - Zarzadzanie Twoimi archiwami za pomoca Rsync Bezpieczenstwo Object Storage Swift - Set up an Access Control List on Object Storage (EN) Rozwiazywanie problemow Object Storage Swift - S3/Swift REST API compatibility (EN) Object Storage Swift - Capabilities and limitations Cloud Archive Swift - Capabilities and limitations Object Storage Swift - Optymalizacja wysyłki do Object Storage Dodatkowe zasoby Object Storage Swift - Curl Command Memo (EN) Object Storage Swift - Swift commands Memo (EN) Cloud Archive Swift - Curl Command Memo (EN) Cloud Archive Swift - Swift Command Memo (EN) Block Storage Kluczowe pojecia Wybor odpowiedniej klasy Block Storage Proper Usage and Limitations of Classic Multi-Attach Block Storage in 3AZ Regions Pierwsze kroki Zarzadzanie wolumenem instancji Public Cloud Tworzenie kopii zapasowej wolumenu Snapshot wolumenu instancji Public Cloud Konfiguracja Tworzenie wolumenu z kopii zapasowej Zwieksz rozmiar dodatkowego dysku Test predkosci dyskow Migracja Migrer un volume Block Storage vers un volume chiffre LUKS Zmien wolumen Block Storage Dodatkowe zasoby Public Cloud Block Storage - Shared responsibilities (EN) File Storage Key concepts Pierwsze kroki File Storage Service - Getting started (Beta) Public Cloud Network Services Kluczowe pojecia Concepts - Public Cloud Networking (EN) Concepts - Additional IP or Floating IP (EN) Concepts - Load Balancer (EN) Public Cloud Network Services - Known limits (EN) Pierwsze kroki Private Network Creating a private network with Gateway (EN) Konfiguracja vRack dla Public Cloud Configuring vRack on the Public Cloud using the OVHcloud API (EN) Konfiguracja usługi vRack Public Cloud przy uzyciu OpenStack CLI Zmiana serwerow DNS instancji Public Cloud Load Balancer Getting started with Load Balancer on Public Cloud Public IPs Attaching a Floating IP to a Public Cloud instance (EN) Konfiguracja Private Network How to share a private network between 2 Public Cloud projects How to extend a private OVHcloud network across Public Cloud regions Update a subnet properties (EN) Changing the MTU size for existing networks using OpenStack CLI/API (EN) Load Balancer Deploying a Public Cloud Load Balancer (EN) Updating a Load Balancer size via the Horizon interface Using the weight feature on a Load Balancer member Public Cloud Load Balancer TCP / HTTP / HTTPS Logs Forwarding (EN) Public IPs Konfiguracja Additional IP Wykupienie adresu Additional IP Importowanie adresu Additional IP Przeniesienie adresu Additional IP Gateway L3 services SNAT configuration (EN) Jak konfigurowac IPv6 w instancji Public Cloud Configuring a public IP block in a vRack on a Public Cloud instance Tutoriale Ogolny Zabezpieczenie infrastruktury OVHcloud za pomoca Stormshield Network Security Securing your OVHcloud infrastructure with Ubika WAAP Gateway (EN) Private Network Local Zone VPN-as-a-Service (VPNaaS) with Tailscale integration (EN) Load Balancer Configuring a secure Load Balancer with Let's Encrypt (EN) Bezpieczenstwo Configuring a secure Load Balancer with Let's Encrypt (EN) Configuring a TERMINATED_HTTPS listener via CLI / Horizon Zabezpieczenie infrastruktury OVHcloud za pomoca Stormshield Network Security Securing your OVHcloud infrastructure with Ubika WAAP Gateway (EN) Rozwiazywanie problemow Public Cloud Network Services - FAQ (EN) Dodatkowe zasoby How to create and manage a Health Monitor for OVHcloud Public Cloud Load Balancer How to create and manage Level 7 (L7) Policies and Rules for OVHcloud Public Cloud Load Balancers Public Cloud Load Balancer monitoring with Prometheus Containers & Orchestration Managed Kubernetes Service (MKS) Przeglad Key concepts Understanding OVHcloud Managed Kubernetes architecture Limites connues Choosing the right OVHcloud Managed Kubernetes Plan: Free or Standard Available datacenters, worker nodes and persistent storage flavors Exposed APIs, Kubernetes configuration and Feature gates Getting started Creating a cluster Deploying an application Deploying a Hello World application Expose your app deployed on an OVHcloud Managed Kubernetes Service Installing the Kubernetes Dashboard on OVHcloud Managed Kubernetes Installing and using Helm on OVHcloud Managed Kubernetes Installing WordPress on OVHcloud Managed Kubernetes Deploying a GPU application on OVHcloud Managed Kubernetes Service Managed Kubernetes objects (services, deployments, pods...) Configuration Cluster Configuring kubectl on an OVHcloud Managed Kubernetes cluster Configuring the API server flags on an OVHcloud Managed Kubernetes cluster Resetting an OVHcloud Managed Kubernetes cluster Upgrading Kubernetes version on an OVHcloud Managed Kubernetes cluster Add IP restrictions on an OVHcloud Managed Kubernetes cluster Changing the security update policy on an OVHcloud Managed Kubernetes cluster Configuring the OIDC provider on an OVHcloud Managed Kubernetes cluster Personnaliser l'allocation IP sur un cluster OVHcloud Managed Kubernetes Nodepools & Nodes How to manage nodes and node pools on an OVHcloud Managed Kubernetes cluster Dynamically resizing a cluster with the cluster autoscaler Configuring the cluster autoscaler Adding Labels & Taint on Node Pool (Node Pool template) Cluster autoscaler example Deploy applications to specific Nodes and Nodes Pools Taint, cordon and drain specific Nodes and Nodes Pools Adapt your Inotify parameters for your Managed Kubernetes Service deployments Storage Persistent Volumes on OVHcloud Managed Kubernetes Service Resizing Persistent Volumes Configuring multi-attach persistent volumes with OVHcloud NAS-HA Configuring multi-attach persistent volumes with Enterprise File Storage Configuring multi-attach persistent volumes with OVHcloud Cloud Disk Array Formating NVMe disks on IOPS nodes Network Using vRack Private Network Using vRack - Communicating between different private networks Using a custom gateway on an OVHcloud Managed Kubernetes cluster Working with vRack example - Managed Kubernetes and Public Cloud instances Working with vRack example - Communicating between different private networks Using Floating IPs on Managed Kubernetes Service Customizing Kube-proxy on an OVHcloud Managed Kubernetes cluster Customizing CoreDNS on an OVHcloud Managed Kubernetes cluster Customizing Cilium on an OVHcloud Managed Kubernetes cluster Traffic management Installing Nginx Ingress on OVHcloud Managed Kubernetes Expose your applications using OVHcloud Public Cloud Load Balancer Sticky sessions/Session Affinity based on Nginx Ingress on OVHcloud Managed Kubernetes Secure a Nginx Ingress with cert-manager on OVHcloud Managed Kubernetes Getting the source IP behind the LoadBalancer How to migrate from Load Balancer for MKS (IOLB) to Public Cloud Load Balancer (Octavia) Backup and Restore Backup and Restore OVHcloud Managed Kubernetes Cluster, Namespace and Applications using TrilioVault for Kubernetes Backing-up an OVHcloud Managed Kubernetes cluster using CloudCasa Backing up and restoring your Persistent Volume with Volume Snapshots on OVHcloud Managed Kubernetes Backing-up an OVHcloud Managed Kubernetes cluster using Velero Backing-up Persistent Volumes using Stash Monitoring & Observability Monitoring apps with Prometheus and Grafana on an OVHcloud Managed Kubernetes Service Collect metrics from Public Cloud instances with Prometheus on an OVHcloud Managed Kubernetes Service Distributed tracing with Jaeger on an OVHcloud Managed Kubernetes Service Pushing logs from a Kubernetes cluster to Logs Data Platform using Fluent Bit Managed Kubernetes Service Audit Logs Forwarding Monitoring GPU usage on OVHcloud Managed Kubernetes Service Managed Kubernetes Service Audit Logs Forwarding Operators Set up the Kubernetes operator for Public Cloud Databases Deploying a Kubernetes Operator based on Helm on OVHcloud Managed Kubernetes Deploying a Kubernetes Operator written in Golang on OVHcloud Managed Kubernetes Migration Migration Guide – Moving Your Kubernetes cluster to OVHcloud How to migrate from Load Balancer for MKS (IOLB) to Public Cloud Load Balancer (Octavia) Tutorials Installing Agones on OVHcloud Managed Kubernetes Installing Jenkins on OVHcloud Managed Kubernetes Using Codefresh with OVHcloud Managed Kubernetes cluster Deploying Apache Pulsar on an OVHcloud Managed Kubernetes cluster How to install OpenFaaS CE on OVHcloud Managed Kubernetes Run Serverless containers on OVHcloud Managed Kubernetes with Knative Deploying Artifactory on an OVHcloud Managed Kubernetes cluster Enforcing policy management on OVHcloud Managed Kubernetes with Kyverno Scan for vulnerabilities and misconfigurations of your OVHcloud Managed Kubernetes with Trivy Near real-time threats detection with Falco on OVHcloud Managed Kubernetes Sanitize your OVHcloud Managed Kubernetes with Popeye Installing cert-manager on OVHcloud Managed Kubernetes Installing Keycloak, an OIDC Provider, on OVHcloud Managed Kubernetes Installing Istio on OVHcloud Managed Kubernetes Traffic management with Istio on OVHcloud Managed Kubernetes Security Add IP restrictions on an OVHcloud Managed Kubernetes cluster Changing the security update policy on an OVHcloud Managed Kubernetes cluster Configuring the OIDC provider on an OVHcloud Managed Kubernetes cluster Encrypt your Secret for OVHcloud Managed Kubernetes with Sealed Secrets (Kubeseal) Using RBAC to handle limited access to an OVHcloud Managed Kubernetes cluster Troubleshooting ETCD Quotas, usage, troubleshooting and error Troubleshooting permission errors when enabling persistence Additional resources Managed Kubernetes End-of-Sale, End-of-Service and End-of-Life policies Managed Kubernetes - Responsibility model Orchestration product reversibility policy Recommended external resources OVHcloud Managed Kubernetes - Features and roadmap Kubernetes Plugins (CNI, CRI, CSI...) & softwares versions and reserved resources Managed Private Registry (MPR) Przeglad Getting started Creating a private registry Creating a private registry (Harbor) through Terraform Creating a private registry with Pulumi Creating and using a Docker image stored in an OVHcloud Managed Private Registry Connecting to the UI Managing users and projects Configuration Using Private Registry with OVHcloud Managed Kubernetes Managing Helm charts in the OVHcloud Managed Private Registry Deploying a Helm chart from your private registry in Kubernetes Configuring Proxy Cache on an OVHcloud Managed Private Registry Migrate Helm Charts from Chartmuseum to OCI Security Configure the authentication via an OIDC provider on an OVHcloud Managed Private Registry Adding IP restrictions on an OVHcloud Managed Private Registry Sign OCI artifacts with Cosign on OVHcloud Managed Private Registry Scanning Docker images for vulnerabilities with OVHcloud Managed Private Registry Troubleshooting FAQ Managed Private Registry (MPR) Additional resources Managed Private Registry - Responsibility model (EN) Managed OCI artifact Registry Product Reversibility Policy Managed Rancher Service (MRS) Przeglad Getting started Getting Started with Managed Rancher Service Creating, updating and accessing a Managed Rancher Service (EN) Managing users and projects in Managed Rancher Service Importing an existing Kubernetes cluster in MRS Creating a Managed Kubernetes Service (MKS) cluster in MRS Creating a Kubernetes cluster based on OVHcloud Public Cloud Compute Instances in MRS Creating a Kubernetes cluster with existing nodes (Generic) in MRS Configuration Editing the configuration of a Kubernetes cluster in Managed Rancher Service Backing up and restoring a Kubernetes cluster in Managed Rancher Service Deploying a monitoring stack (Prometheus & Grafana) in a Kubernetes cluster in MRS Tutorials How to use Rancher CLI Additional resources Managed Rancher Service supported versions and lifecycle policy Orchestration product reversibility policy Public Cloud Databases Przeglad PostgreSQL Przeglad Kluczowe pojecia Lifecycle policy for Public Cloud Databases FAQ for Public Cloud Databases Capabilities and Limitations of Public Cloud Databases Capabilities and Limitations of Public Cloud Databases for PostgreSQL Automated Backups for Public Cloud Databases High availability and failure scenarios for Public Cloud Databases for PostgreSQL Pierwsze kroki Getting started with Public Cloud Databases Getting started with Public Cloud Databases APIs Getting started with Terraform for Public Cloud Databases Configure incoming connections of a Public Cloud Databases for PostgreSQL service Connect using the CLI for Public Cloud Databases for PostgreSQL Connect using PHP for Public Cloud Databases for PostgreSQL Connect using Python for Public Cloud Databases for PostgreSQL Connect using PgAdmin for Public Cloud Databases for PostgreSQL Konfiguracja Create and use connection pools in Public Cloud Databases for PostgreSQL Maintenance operations for Public Cloud Databases Configurer le reseau prive des bases de donnees Public Cloud (EN) Configure the advanced parameters for Public Cloud Databases Advanced parameters for Public Cloud Databases for PostgreSQL Restore a backup of Public Cloud Databases Detect and terminate long-running queries of Public Cloud Databases for PostgreSQL Resize the storage of Public Cloud Databases Update the flavor of Public Cloud Databases Update the plan of Public Cloud Databases Mettre en place le transfert de logs des bases de donnees Public Cloud (EN) Set up the Kubernetes operator for Public Cloud Databases Set up service integration for Public Cloud Databases Fetch service metrics with Prometheus for Public Cloud Databases Enable deletion protection for Public Cloud Databases Migracja Public Cloud Databases - How to migrate to OVHcloud Database as a Service (DBaaS) Reversibility Policy for Managed Relational Database Product Tutorials Build a Strapi app connected to Public Cloud Databases for PostgreSQL Install and connect Wagtail to Public Cloud Databases for PostgreSQL Migrate an on-premises database to Public Cloud Databases for PostgreSQL Bezpieczenstwo Security Overview for Public Cloud Databases Responsibility model for Public Cloud Databases Diagnostyka Troubleshoot your Public Cloud Databases Handle 'Disk Full' situations for Public Cloud Databases Dodatkowe zasoby Available extensions for Public Cloud Databases for PostgreSQL MySQL Przeglad Kluczowe pojecia Lifecycle policy for Public Cloud Databases FAQ for Public Cloud Databases Capabilities and Limitations of Public Cloud Databases Capabilities and Limitations of Public Cloud Databases for MySQL Automated Backups for Public Cloud Databases Pierwsze kroki Getting started with Public Cloud Databases Getting started with Public Cloud Databases APIs Getting started with Terraform for Public Cloud Databases Configure incoming connections of a Public Cloud Databases for MySQL service Connect using the CLI for Public Cloud Databases for MySQL Connect using PHP for Public Cloud Databases for MySQL Connect using Python for Public Cloud Databases for MySQL Connect using Workbench for Public Cloud Databases for MySQL Konfiguracja Maintenance operations for Public Cloud Databases Configurer le reseau prive des bases de donnees Public Cloud (EN) Configure the advanced parameters for Public Cloud Databases Advanced parameters for Public Cloud Databases for MySQL Restore a backup of Public Cloud Databases Resize the storage of Public Cloud Databases Update the flavor of Public Cloud Databases Update the plan of Public Cloud Databases Mettre en place le transfert de logs des bases de donnees Public Cloud (EN) Set up the Kubernetes operator for Public Cloud Databases Set up service integration for Public Cloud Databases Fetch service metrics with Prometheus for Public Cloud Databases Enable deletion protection for Public Cloud Databases Migracja Public Cloud Databases - How to migrate to OVHcloud Database as a Service (DBaaS) Reversibility Policy for Managed Relational Database Product Tutorials Connect Managed Kubernetes to Public Cloud Databases for MySQL Bezpieczenstwo Security Overview for Public Cloud Databases Responsibility model for Public Cloud Databases Diagnostyka Troubleshoot your Public Cloud Databases Handle 'Disk Full' situations for Public Cloud Databases MongoDB Przeglad Kluczowe pojecia Why choose MongoDB? Cluster sizing for Public Cloud Databases for MongoDB Developer Best Practices with Public Cloud Databases for MongoDB Operational Best Practices with Public Cloud Databases for MongoDB Lifecycle policy for Public Cloud Databases FAQ for Public Cloud Databases Capabilities and Limitations of Public Cloud Databases Capabilities and Limitations of Public Cloud Databases for MongoDB Automated Backups for Public Cloud Databases Understand the connection strings URI format of Public Cloud Databases for MongoDB Pierwsze kroki Getting started with Public Cloud Databases for MongoDB Getting started with Public Cloud Databases Getting started with Public Cloud Databases APIs Getting started with Terraform for Public Cloud Databases Deploy with Terraform for Public Cloud for MongoDB Configure incoming connections of a Public Cloud Databases for MongoDB service Connect using the CLI for Public Cloud Databases for MongoDB Connect using PHP for Public Cloud Databases for MongoDB Connect using Python for Public Cloud Databases for MongoDB Connect using Compass for Public Cloud Databases for MongoDB Developer Tools for Public Cloud Databases for MongoDB Cluster monitoring for Public Cloud Databases for MongoDB Konfiguracja Maintenance operations for Public Cloud Databases Configurer le reseau prive des bases de donnees Public Cloud (EN) Configure the advanced parameters for Public Cloud Databases Restore a backup of Public Cloud Databases Backup and restore a service with the CLI for Public Cloud Databases for MongoDB Resize the storage of Public Cloud Databases Update the flavor of Public Cloud Databases Update the plan of Public Cloud Databases Mettre en place le transfert de logs des bases de donnees Public Cloud (EN) Set up the Kubernetes operator for Public Cloud Databases Set up service integration for Public Cloud Databases Fetch service metrics with Prometheus for Public Cloud Databases Enable deletion protection for Public Cloud Databases Migracja Public Cloud Databases - How to migrate to OVHcloud Database as a Service (DBaaS) Migrate to OVHcloud Public Cloud Databases for MongoDB Relational Migrator for Public Cloud Databases for MongoDB Reversibility Policy for Managed Document Database Product Tutorials Build and connect a Node.js application to Public Cloud Databases for MongoDB Bezpieczenstwo Security Overview for Public Cloud Databases Responsibility model for Public Cloud Databases Diagnostyka Troubleshoot your Public Cloud Databases Handle 'Disk Full' situations for Public Cloud Databases Dodatkowe zasoby Set up BI Connector for Public Cloud Databases for MongoDB Configure an Analytics node for Public Databases for MongoDB Set up a Kafka integration for Public Cloud Databases for MongoDB Understand readPreference and writeConcern of Public Cloud Databases for MongoDB Benchmark Public Cloud Databases for MongoDB Valkey Przeglad Kluczowe pojecia Lifecycle policy for Public Cloud Databases FAQ for Public Cloud Databases Capabilities and Limitations of Public Cloud Databases Capabilities and Limitations of Public Cloud Databases for Valkey Automated Backups for Public Cloud Databases Pierwsze kroki Getting started with Public Cloud Databases Getting started with Public Cloud Databases APIs Getting started with Terraform for Public Cloud Databases Configure incoming connections of a Public Cloud Databases for Valkey service Connect using the CLI for Public Cloud Databases for Valkey Connect using PHP for Public Cloud Databases for Valkey Connect using Python for Public Cloud Databases for Valkey Connect using RedisInsight for Public Cloud Databases for Valkey Konfiguracja Maintenance operations for Public Cloud Databases Configurer le reseau prive des bases de donnees Public Cloud (EN) Configure the advanced parameters for Public Cloud Databases Advanced parameters for Public Cloud Databases for Valkey Restore a backup of Public Cloud Databases Update the flavor of Public Cloud Databases Update the plan of Public Cloud Databases Manage ACLs via API for Public Cloud Databases for Valkey Mettre en place le transfert de logs des bases de donnees Public Cloud (EN) Set up the Kubernetes operator for Public Cloud Databases Set up service integration for Public Cloud Databases Fetch service metrics with Prometheus for Public Cloud Databases Enable deletion protection for Public Cloud Databases Migracja Public Cloud Databases - How to migrate to OVHcloud Database as a Service (DBaaS) Reversibility Policy for the Managed In-Memory Database product Tutorials Boost your WordPress CMS with caching with Public Cloud Databases for Valkey Bezpieczenstwo Security Overview for Public Cloud Databases Responsibility model for Public Cloud Databases Diagnostyka Troubleshoot your Public Cloud Databases Common Kluczowe pojecia Lifecycle policy for Public Cloud Databases FAQ for Public Cloud Databases Capabilities and Limitations of Public Cloud Databases Automated Backups for Public Cloud Databases Pierwsze kroki Getting started with Public Cloud Databases Getting started with Public Cloud Databases APIs Getting started with Terraform for Public Cloud Databases Konfiguracja Maintenance operations for Public Cloud Databases Configurer le reseau prive des bases de donnees Public Cloud (EN) Configure the advanced parameters for Public Cloud Databases Restore a backup of Public Cloud Databases Resize the storage of Public Cloud Databases Update the flavor of Public Cloud Databases Update the plan of Public Cloud Databases Mettre en place le transfert de logs des bases de donnees Public Cloud (EN) Set up the Kubernetes operator for Public Cloud Databases Set up service integration for Public Cloud Databases Fetch service metrics with Prometheus for Public Cloud Databases Enable deletion protection for Public Cloud Databases Migracja Public Cloud Databases - How to migrate to OVHcloud Database as a Service (DBaaS) Reversibility Policy for Managed Relational Database Product Reversibility Policy for Managed Document Database Product Reversibility Policy for the Managed In-Memory Database product Bezpieczenstwo Security Overview for Public Cloud Databases Responsibility model for Public Cloud Databases Diagnostyka Troubleshoot your Public Cloud Databases Handle 'Disk Full' situations for Public Cloud Databases Analytics Clickhouse Przeglad Key concepts Getting started Configuration Tutorials Kafka Przeglad Kluczowe pojecia Lifecycle policy for Analytics Capabilities and Limitations of Analytics Capabilities and Limitations of Analytics with Kafka Capabilities and Limitations of Analytics with Kafka Connect Capabilities and Limitations of Analytics with Kafka MirrorMaker Automated Backups for Analytics Pierwsze kroki Getting started with Analytics with Kafka Getting started with Analytics Getting started with Analytics APIs Getting started with Terraform for Analytics Konfiguracja Maintenance operations for Analytics Configure the advanced parameters for Analytics Advanced parameters for Analytics with Kafka Advanced parameters for Analytics with Kafka Connect Restore a backup of Analytics Resize the storage of Analytics Update the flavor of Analytics Update the plan of Analytics Set up logs forwarding for Analytics Set up the Kubernetes operator for Analytics Fetch service metrics with Prometheus for Analytics Migracja Reversibility Policy for the Managed Message Broker product Tutorials Create publisher and consumer applications with Analytics with Kafka Bezpieczenstwo Presentation de la securite des services Analytics (EN) Partage des responsabilites des services Analytics (EN) Diagnostyka Troubleshoot your Analytics Handle 'Disk Full' situations for Analytics OpenSearch OpenSearch - Guides OpenSearch - Capabilities and Limitations OpenSearch - Getting started OpenSearch - Monitor your infra (with Logstash or Fluent Bit) OpenSearch - Advanced parameters references Dashboards Przeglad Dashboards - Guides Dashboards - Capabilities and Limitations Dashboards - Configure your Dashboards instance to accept incoming connections Dashboards - Advanced parameters references Dashboards - Tutorials Dashboards - Tutorial - Expose your Dashboards instance in your private network via a reverse proxy NGINX Dashboards - Tutorial - How to use the Grafana® API Common Kluczowe pojecia Lifecycle policy for Analytics Capabilities and Limitations of Analytics Automated Backups for Analytics Pierwsze kroki Getting started with Analytics Getting started with Analytics APIs Getting started with Terraform for Analytics Konfiguracja Maintenance operations for Analytics Configure the advanced parameters for Analytics Restore a backup of Analytics Resize the storage of Analytics Update the flavor of Analytics Update the plan of Analytics Set up logs forwarding for Analytics Set up the Kubernetes operator for Analytics Fetch service metrics with Prometheus for Analytics Migracja Reversibility Policy for the Managed Message Broker product Reversibility Policy for the Managed Search Engine Software Platform product Reversibility Policy for the Managed Data Visualization product Bezpieczenstwo Presentation de la securite des services Analytics (EN) Partage des responsabilites des services Analytics (EN) Diagnostyka Troubleshoot your Analytics Handle 'Disk Full' situations for Analytics AI & machine learning Przeglad General information Comparative tables - AI Notebooks, AI Training, AI Deploy AI Tools - Lifecycle policy Data - Concept and best practices Data - Compliance between AI Tools and S3 compatible Object Storage AI Dashboard - Getting started Users - Manage AI users and roles Registries - Use & manage your registries AI Tools - Remote SSH Connection AI Tools - Monitor your cloud resources AI Tools - ovhai SDK Reversibility Policy for the AI Managed Container product FAQ - AI Tools Command Line Interface CLI - Installation CLI - Cheat Sheet CLI - Launch an AI notebook CLI - Launch an AI Training job CLI - Manage access tokens CLI - Launch and share an AI Notebook with tokens CLI - Commands reference CLI - Commands reference for data CLI - Use your data in a notebook CLI - Launch an AI Deploy app AI Notebooks Przeglad AI Notebooks - Key concepts AI Notebooks - Notebook concept AI Notebooks - Features, Capabilities and Limitations AI Notebooks - Getting started AI Notebooks - Premiers pas (EN) AI Notebooks - Workspace AI Notebooks - Configuration AI Notebooks - Manage and use data in a notebook via UI AI Notebooks - Politique de reversibilite du produit Notebook Interface AI Notebooks - Tutorials Audio/Speech AI Notebooks - Tutorial - Audio analysis and classification with AI AI Notebooks - Tutorial - Use Speech-to-Text powers on audio and video Computer vision AI Notebooks - Tutorial - Train YOLOv5 on a custom dataset AI Notebooks - Tutorial - Train YOLOv7 for sign language recognition AI Notebooks - Tutorial - Train YOLOv8 to play rock paper scissors (EN) AI Notebooks - Tutorial - Use ResNet for image classification AI Notebooks - Tutorial - Brain tumor segmentation using U-Net AI Notebooks - Tutorial - Create and train an image generation model NLP AI Notebooks - Tutorial - Sentiment analysis on Tweets using Hugging Face AI Notebooks - Tutorial - Build your spam classifier Code assistant AI Notebooks - Using a code assistant (EN) Fine Tuning AI Notebooks - Tutorial - Fine-Tune and export an AI model to ONNX AI Notebooks - Tutorial - Create and train a Rasa chatbot AI Notebooks - Tutorial - Fine-tuning LLaMA 2 MLOps/Monitoring AI Notebooks - Tutorial - Use tensorboard inside notebooks AI Notebooks - Tutorial - Weights & Biases integration AI Notebooks - Tutorial - Track your ML models with MLflow inside notebooks AI Notebooks - Troubleshooting AI Notebooks - Troubleshooting AI Notebooks - Additional resources AI Notebooks - Billing and lifecycle AI Training Przeglad AI Training - Key concepts AI Training - Job concept AI Training - Features, Capabilities and Limitations AI Training - Getting started AI Training - Getting started AI Training - Start a job with a notebook Docker image AI Training - Tutorial - Build & use custom Docker image AI Training - Tutorial - Train your first ML model AI Training - Configuration AI Training - Tutorial - Build & use custom Docker image AI Training - Tutorials MLOps/Monitoring AI Training - Tutorial - Use tensorboard inside a job AI Training - Tutorial - Compare models with W&B for audio classification task NLP AI Training - Tutorial - Train a Rasa chatbot inside a Docker container Audio/Signal processing AI Training - Tutorial - Train a model to recognize marine mammal sounds Computer vision AI Training - Tutorial - Train YOLOv8 to play rock paper scissors (EN) AI Training - Tutorial - Turn a video into a 3D model using NVIDIA Neuralangelo Model export/Inference AI Training - Tutorial - Train a PyTorch model and export it to ONNX AI Training - Tutorial - Get started with NVIDIA Triton Inference Server and AI Training AI Training - Troubleshooting AI Training - Troubleshooting AI Training - Additional resources AI Training - Billing and lifecycle AI Deploy Przeglad AI Deploy - Key concepts AI Deploy - App concept AI Deploy - Features, Capabilities and Limitations AI Deploy - Apps portfolio AI Deploy - Scaling strategies AI Deploy - Getting started AI Deploy - Getting started AI Deploy - Configuration AI Deploy - Accessing your app with tokens (EN) AI Deploy - Scaling strategies AI Deploy - Update custom Docker images AI Deploy - Security AI Deploy - Accessing your app with tokens (EN) AI Deploy - Tutorials AI Deploy - Tutorial - Build & use a custom Docker image AI Deploy - Tutorial - Build & use a Streamlit image AI Deploy - Tutorial - Deploy a simple app with Flask AI Deploy - Tutorial - Deploy an app for audio classification task using Streamlit AI Deploy - Tutorial - Deploy a web service for YOLOv5 using Flask AI Deploy - Tutorial - Deploy a Gradio app for sketch recognition AI Deploy - Tutorial - Deploy an app for sentiment analysis with Hugging Face and Flask AI Deploy - Tutorial - Deploy an interactive app for EDA and prediction using Streamlit AI Deploy - Tutorial - Deploy and call a spam classifier with FastAPI AI Deploy - Tutorial - Create and deploy a Speech to Text application using Streamlit AI Deploy - Tutorial - How to load test your application with Locust AI Deploy - Tutorial - Deploy a Rasa chatbot with a simple Flask app AI Deploy - Tutorial - Create a web service to recognize sign language with YOLOv7 AI Deploy - Tutorial - Deploy a brain tumor segmentation app using Streamlit AI Deploy - Tutorial - Deploy LLaMA 2 in a Streamlit application AI Deploy - Tutorial - Deploy an ONNX model using FastAPI AI Deploy - Tutorial - Create an application to play rock paper scissors with YoloV8 (EN) AI Deploy - Tutorial - Deploy Whisper Speech Recognition Model AI Deploy - Tutorial - Deploy Stable Diffusion WebUI AI Deploy - Tutorial - Deploy FLUX Text-to-Image Models AI Deploy - Troubleshooting AI Deploy - Troubleshooting AI Deploy - Additional resources AI Deploy - Billing and lifecycle AI Endpoints Przeglad AI Endpoints - Key concepts AI Endpoints - Features, Capabilities and Limitations AI Endpoints - Structured Output AI Endpoints - Function Calling AI Endpoints - Responses API AI Endpoints - Getting started AI Endpoints - Getting started AI Endpoints - Tutorials AI Endpoints - Create your own audio summarizer AI Endpoints - Create your own voice assistant AI Endpoints - Using Virtual Models AI Endpoints - Speech to Text Integrations AI Endpoints - Create a code assistant with Continue AI Endpoints - Build a Python Chatbot with LangChain AI Endpoints - Build a JavaScript Chatbot with LangChain AI Endpoints - Create your own AI chatbot using LangChain4j and Quarkus AI Endpoints - Create a Streaming Chatbot with LangChain4j and Quarkus AI Endpoints - Enable conversational memory in your chatbot using LangChain AI Endpoints - Create a Memory Chatbot with LangChain4j AI Endpoints - Build a RAG Chatbot with LangChain AI Endpoints - Build a RAG Chatbot with LangChain4j AI Endpoints - Using Structured Output with LangChain4j AI Endpoints - Using Function Calling with LangChain4J AI Endpoints - Model Context Protocol (MCP) with LangChain4j AI Endpoints - Integration in Python with LiteLLM AI Endpoints - Integration with Apache Airflow AI Endpoints - Integration with Hugging Face Inference Providers AI Endpoints - Integration with Pydantic AI AI Endpoints - Troubleshooting AI Endpoints - Troubleshooting AI Endpoints - Additional resources AI Endpoints - Billing and lifecycle AI Partners Ecosystem Przeglad AI Partners - Key concepts AI Partners Ecosystem - Voxist - Models concept (EN) AI Partners Ecosystem - Lettria - Models concept (EN) AI Partners - Getting started AI Partners Ecosystem - Lettria - Models features, capabilities and billing (EN) AI Partners Ecosystem - Voxist - Models features, capabilities and billing (EN) Quantum computing General information Quantum computing - Features, Capabilities and Limitations Quantum computing - Billing and lifecycle Quantum computing - Troubleshooting Quantum emulators Guides Quantum computing - Getting started with Emulators Notebooks Quantum QPUs Guides Quantum computing - Getting started with QPUs Notebooks Integrations Prefect Prefect - Getting Started Prefect - Tutorial - Emails notification with blocks and automations Prefect - Tutorial - AI pipeline with training job Data Platform Data Platform documentation Sign-up to OVHcloud Data Platform Web Cloud Domeny Przeglad API Przeglad Kluczowe pojecia Introduction Pierwsze kroki Order a Domain Name Konfiguracja Tasks Management Manage Contacts of a Domain Name Managing Eligibility Rules Configure the Display of Contact Data in the Whois Configure the DNS of your Domain Name Migracja Transfer a Domain Name Nazwy domen Przeglad Pierwsze kroki FAQ dotyczacy nazw domen i DNS Jak utworzyc subdomene? Przekierowanie nazwy domeny zarzadzanej w OVHcloud Odnowienie domen OVHcloud Jak uzyskac informacje zwiazane z domena w bazie WHOIS Jak skonfigurowac wyswietlanie danych w bazie WHOIS? Jak wyeksportowac liste domen w formacie CSV Konfiguracja Zarzadzanie kontaktami domen Nazwa domeny - Jak zmienic abonenta? Zarzadzanie kontaktem własciciela nazwy domeny Changer le proprietaire d'un domaine avec une Demande d'Operation AFNIC (DOA) Diagnostyka Usuniecie błedu dla nazwy domeny Migracja Transfer przychodzacy do OVHcloud Transfer nazwy domeny do OVHcloud Transfer nazwy domeny.uk do OVHcloud Transfer nazwy domeny .pl do OVHcloud Transfer nazwy domeny Hostinger do OVHcloud Transfer nazwy domeny GoDaddy do OVHcloud Transfer nazwy domeny home.pl do OVHcloud Transfer nazwy domeny Ionos do OVHcloud Transfer nazwy domeny O2Switch do OVHcloud Transfer nazwy domeny Gandi do OVHcloud Transfer nazwy domeny Wix do OVHcloud Transfer wychodzacy z OVHcloud Transfer nazwy domeny do innego operatora Transfer nazwy domeny .uk do innego operatora Tutoriale Jak powiazac nazwe domeny OVHcloud z Google Site Jak powiazac nazwe domeny OVHcloud z hostingiem Shopify Jak powiazac nazwe domeny OVHcloud z hostingiem SquareSpace Jak powiazac nazwe domeny OVHcloud z hostingiem Wix Jak powiazac nazwe domeny OVHcloud z hostingiem GoDaddy Jak powiazac nazwe domeny OVHcloud z hostingiem Webflow How to use an OVHcloud domain with iCloud Mail DNS (Domain Name System) Przeglad Kluczowe pojecia Wszystko o serwerach DNS Wszystko o strefie DNS Wszystko o rekordach DNS Konfiguracja Serwery DNS Zmiana serwerow DNS nazwy domeny OVHcloud List of IP addresses of OVHcloud DNS servers Strefa DNS Tworzenie strefy DNS OVHcloud dla domeny Tworzenie strefy DNS OVHcloud dla poddomeny Modyfikacja strefy DNS Zarzadzanie historia strefy DNS Jak usunac strefe DNS OVHcloud? Rekordy DNS Dodaj rekord DNS typu A dla domeny Dodaj rekord DNS typu AAAA dla domeny Jak dodac rekord DNS typu CNAME dla subdomeny Dodaj rekord DNS typu TXT dla domeny Konfiguracja rekordu MX dla emaili Opcje DNS Właczenie DNS Anycast dla Twojej domeny Personalizacja serwerow DNS nazwy domeny (Hosty) Konfiguracja dynamicznego DNS (DynHost/DynDNS) dla Twojej domeny Bezpieczenstwo Poprawa bezpieczenstwa e-maili poprzez rekord SPF Ameliorer la securite des e-mails via un enregistrement DKIM Poprawa bezpieczenstwa e-maili dzieki rejestracji DMARC Zabezpieczenie domeny za pomoca DNSSEC Tutorials Tutorial - Using Zonemaster Hosting internetowy Pierwsze kroki Hosting WWW - Właczanie darmowy hosting 100M Jak rozpoczac korzystanie z hostingu WWW Premiers pas avec un hebergement Cloud Web Premiers pas avec la solution Visibilite Pro Wyswietl wszystkie strony WWW w Panelu klienta OVHcloud i zarzadzaj nimi Jak stworzyc strone WWW - 5 etapow realizacji projektu FAQ Web Hosting Uruchomienie strony WWW na hostingu Hosting WWW - Włacz konta e-mail zawarte w ofercie Hosting www - Poznaj klaster i syn Jak znalezc nazwe oferty hostingu Konfiguracja Instalacja kilku stron WWW na jednym hostingu Konfiguracja i korzystanie z Git na hostingu OVHcloud Hosting WWW - Zmiana nazwy domeny powiazanej z hostingiem Hosting WWW - Srodowisko, wersja PHP, .ovhconfig Skonfiguruj adres IPv6 dla swojej strony www Zarzadzanie frameworkami na Cloud Web Tworzenie i pobieranie kopii zapasowej przestrzeni FTP na hostingu Cloud Web Hosting WWW - Jak zmienic oferte Przewodnik dotyczacy usługi CDN na hostingu www Hosting - sprawdzanie statystyk i logow strony www Hosting WWW - Sprawdzanie statystyk i logow CDN Jak geolokalizowac strone WWW w danym kraju? Optymalizacja wydajnosci witryny internetowej Tworzenie automatycznych zadan (CRON) na twoim hostingu How to create and manage a web application using the OVHcloud public API (EN) Bazy danych Tworzenie bazy danych na hostingu Zmiana hasła do bazy danych na hostingu Duplikuj zawartosc jednej bazy danych do innej Tworzenie i pobieranie kopii zapasowej bazy danych na hostingu WWW Odzyskiwanie kopii usunietej bazy danych Jak zidentyfikowac serwer bazy danych FTP i SSH Hosting WWW - Jak uzywac programu FileZilla Hosting WWW - Jak zarzadzac uzytkownikami FTP Logowanie do przestrzeni dyskowej FTP hostingu Web Hosting - Jak właczyc dostep SFTP Zmiana hasła do konta FTP Zarzadzaj hostingiem za pomoca Visual Studio Code przez SFTP Tutorial - Korzystanie z Cyberduck na moim hostingu Przywracanie plikow z kopii zapasowej OVHcloud Hosting WWW - Jak korzystac z dostepu SSH Tutorial - Jak uzywac PuTTY do połaczen SSH i uwierzytelniania SVN Hosting WWW - Kopiowanie plikow za pomoca polecenia SCP CMS Instalacja strony WWW za pomoca 'modułu za 1 kliknieciem' (CMS) Jak zmienic hasło administratora CMS Jak zarzadzac modułem za 1 kliknieciem? Migracja Jak migrowac strone WWW z hostingu na serwer VPS Import kopii zapasowej do bazy danych hostingu Eksportowanie witryny internetowej Przeniesienie strony WWW i powiazanych z nia usług do OVHcloud Przeniesienie strony WWW Xara do OVHcloud Przeniesienie strony WWW WordPress do OVHcloud Samouczki Tutorial - Tworzenie strony WWW w OVHcloud Przykłady zastosowania - Jak zmienic domene na istniejacej stronie Tutorial - Instalacja i konfiguracja Cecil, generatora stron statycznych (SSG) w PHP Tutorial - Dodaj dynamiczne tresci do statycznej strony internetowej generowanej przez Cecil Instalacja Composer na hostingu Samouczki WordPress Tutorial - Pierwsze kroki w WordPress Tutorial - Zapisz strone WWW z modułem WordPress Tutorial - Uzyj pliku htaccess w systemie WordPress Tutorial - Korzystanie z WooCommerce za pomoca CMS WordPress Managing multiple WordPress websites with the MainWP plugin Backing up your WordPress websites with MainWP Improving your website's security with the MainWP plugin for WordPress Managing customer information on your WordPress websites with MainWP Samouczki dla Cloud Web Instalacja platformy Ghost na hostingu Cloud Web Installer Etherpad sur son hebergement Cloud Web Comment installer Django CMS sur son hebergement Cloud Web Installer Camaleon CMS sur son hebergement Cloud Web Przekierowanie i uwierzytelnianie Tutorial - Chron katalog lub interfejs administracyjny Twojej strony internetowej za pomoca plikow .htaccess i .htpasswd Tutorial - przepisz URL dostepu do mojej strony za pomoca mod_rewrite za pomoca pliku .htaccess Tutorial - Jak zablokowac dostep do mojej strony dla niektorych adresow IP za pomoca pliku .htaccess? Tutorial - Operacje mozliwe do wykonania z plikiem .htaccess CMS Tutorial - Reczna instalacja CMS na hostingu Tutorial - Zainstaluj recznie WordPress Tutorial - Zainstaluj recznie Joomla! Tutorial - Zainstaluj recznie Pico Tutorial - Reczna instalacja PrestaShop Tutorial - Reczna instalacja modułu Drupal Tutorial - Reczna instalacja modułu Grav Tutorial - Zainstaluj recznie Typo3 Tutorial - Zainstaluj recznie SPIP Bezpieczenstwo Jak zabezpieczyc Twoja strone WWW? Aktywacja zapory systemowej Hosting - Zarzadzanie certyfikatem SSL Hosting WWW - Ustaw HTTPS na stronie WWW Hosting WWW - Aktywacja darmowego certyfikatu SSL Let's Encrypt Hosting WWW - Aktywacja certyfikatu SSL Sectigo DV Hosting WWW - Aktywacja certyfikatu SSL Sectigo EV Hosting - Instalacja spersonalizowanego certyfikatu SSL Typowe błedy zwiazane z zabezpieczaniem strony www za pomoca certyfikatu SSL Diagnostyka Przykłady zastosowania - Porady po włamaniu sie na strone WWW Jak złagodzic luke w zabezpieczeniach HTTP/2 Rapid Reset (EN) Co zrobic, jesli moja strona jest niedostepna? Moja strona jest powolna. Co robic? Rozwiaz najczestsze błedy zwiazane z modułami za pomoca 1 klikniecia Co zrobic w przypadku błedu 'Połaczenie nie jest prywatne'? Rozwiaz najczestsze błedy zwiazane z bazami danych Usuniecie błedu "Strona nie została zainstalowana" Co zrobic w przypadku błedu 500 Internal Server Error? Co zrobic w przypadku strony "Index of"? Co zrobic w przypadku strony "403 forbidden"? Co zrobic, jesli wyswietla sie strona 'Your IP has been banned'? Co zrobic, jesli wyswietla sie strona 'Your request has been blocked'? Monitoring i zarzadzanie automatycznymi wiadomosciami e-mail na Twoim hostingu Jak reagowac na wykryta niezwykła aktywnosc na Twoim hostingu webowym Hosting WWW - Moja baza danych jest przeciazona, co robic? Usuwanie powtarzajacych sie błedow podczas korzystania z programu FTP Dodatkowe zasoby Hosting WWW - Lista adresow IP według klastra Informacje techniczne zwiazane z hostingiem wspołdzielonym Hebergement web - Versions disponibles des langages Web Hosting Reversibility Policy (DE) Powiadomienia o zakonczeniu sprzedazy/utrzymanie bazy danych SQL Migracja MySQL do Percona Server dla MySQL Managed Hosting for WordPress Pierwsze kroki Discover Managed Hosting for WordPress (Beta version) Video Center Pierwsze kroki Video Center - Manage your videos online SSL Gateway Pierwsze kroki Zamow SSL Gateway Korzystanie z usługi SSL Gateway Web Cloud Databases Pierwsze kroki Pierwsze kroki z usługa Web Cloud Databases MySQL i MariaDB Pierwsze kroki z PostgreSQL Konfiguracja Web Cloud Databases - Jak autoryzowac adres IP? Tworzenie baz danych i uzytkownikow na serwerze baz danych Web Cloud Databases - Zmiana uprawnien uzytkownika Web Cloud Databases - Logowanie do bazy danych Konfiguracja serwera baz danych Web Cloud Databases - Jak zarzadzac logami? Odłaczenie mojego rozwiazania Web Cloud Databases od hostingu WWW Migracja Tworzenie i eksportowanie kopii zapasowej bazy danych na serwerze baz danych Przywracanie i importowanie bazy danych na serwer baz danych Dodatkowe zasoby Ogłoszenia dotyczace konca umowy sprzedazy/usługi Web Cloud Databases Polityka wycofania z eksploatacji zarzadzanych baz danych Reversibility Policy for the Managed Database System for Web Hosting product Rozwiazania e-mail i narzedzia do pracy zespołowej Funkcje wspolne dla ofert e-mail Zarzadzanie polityka bezpieczenstwa usługi e-mail Korzystanie z aliasow i przekierowan e-mail Usun konto e-mail Korzystanie z Outlook Web Application (OWA) Korzystanie z konta e-mail przy uzyciu Webmail Outlook Web App (OWA) Tworzenie reguł skrzynki odbiorczej w aplikacji OWA Tworzenie odpowiedzi automatycznych w interfejsie OWA Wspołdzielenie folderow w interfejsie OWA Exchange : wspołdzielenie kalendarza w interfejsie OWA Migracja usług Migrowanie adresu e-mail MX Plan do konta E-mail Pro, Exchange lub Zimbra Reczna migracja Twojego konta e-mail Migrowanie kont e-mailowych za pomoca OVHcloud Mail Migrator Migracja kont e-mail z jednej platformy e-mail OVHcloud do innej Rozwiazywanie problemow Wysyłanie lub otrzymywanie e-maili niemozliwe Co zrobic w przypadku konta zablokowanego z powodu spamu? Pobieranie nagłowka i pliku .eml wiadomosci e-mail Zarzadzanie przestrzenia dyskowa konta e-mail Przywroc usuniete elementy konta e-mail MX Plan Przeglad Pierwsze kroki Pierwsze kroki z usługa MX Plan Tworzenie konta e-mail w ramach usługi MX Plan Zmiana hasła do konta e-mail Korzystanie z konta e-mail w interfejsie Webmail Roundcube FAQ e-mail OVHcloud Korzystaj z interfejsu Webmail Zimbra FAQ dotyczacy rozwiazania Zimbra OVHcloud Funkcje adresu e-mail MX Plan - Tworzenie automatycznej odpowiedzi na adres e-mail Korzystanie z list mailingowych i zarzadzanie nimi Konfiguracja filtrow e-mail w Panelu klienta MX Plan - Delegowanie zarzadzania kontami e-mail innej osobie Konfigurowanie aplikacji poczty e-mail na komputerze MX Plan / Zimbra Starter - Konfigurowanie adresu e-mail w klasycznym Outlooku dla Windows MX Plan - Konfiguracja konta e-mail w programie Outlook na urzadzeniu z systemem macOS MX Plan - Skonfiguruj swoje konto e-mail w programie Mail dla systemu macOS MX Plan - Skonfigurowanie adresu e-mail w Thunderbird na Windows MX Plan - Konfigurowanie adresu e-mail w Thunderbird na macOS MX Plan / Zimbra Starter - Dodanie konta e-mail w nowym Outlook na Windows Konfigurowanie aplikacji poczty e-mail na telefonie komorkowym MX Plan - Skonfiguruj swoje konto e-mail w programie Mail dla systemu iPhone i iPad MX Plan - Konfiguracja konta e-mail w Gmailu na Androida MX Plan / Zimbra STARTER - Konfiguracja programu Outlook na Androida MX Plan - Konfiguracja konta e-mail w programie Outlook na urzadzeniu z systemem iOS Dodawanie adresu e-mail do istniejacej usługi poczty e-mail MX Plan - Konfiguracja konta e-mail w interfejsie online programu pocztowego Gmail E-mail Pro Przeglad Pierwsze kroki Konfiguracja konta E-mail Pro Zarzadzanie płatnosciami za Twoje konta E-mail Pro Delegowanie uprawnien do konta e-mail Tworzenie automatycznych podpisow Konfigurowanie aplikacji poczty e-mail na komputerze E-mail Pro - Skonfigurowanie konta e-mail w klasycznym Outlooku dla Windows E-mail Pro - Skonfiguruj swoje konto e-mail w programie Outlook dla systemu macOS E-mail Pro - Skonfiguruj swoje konto e-mail w programie Mail dla systemu macOS E-mail Pro - Konfiguracja konta E-mail Pro w nowej aplikacji Outlook na Windows E-mail Pro – Konfiguracja adresu e-mail w Thunderbird na Windows E-mail Pro – Konfiguracja adresu e-mail w Thunderbird na macOS Konfigurowanie aplikacji poczty e-mail na telefonie komorkowym E-mail Pro - Skonfiguruj swoje konto e-mail w programie Mail dla systemu iPhone i iPad E-mail Pro - Konfiguracja konta e-mail w programie Gmail na urzadzeniu z systemem Android E-mail Pro - Konfiguracja konta e-mail w programie Outlook na urzadzeniu z systemem Android E-mail Pro - Konfiguracja konta e-mail w programie Outlook na urzadzeniu z systemem iOS Dodawanie adresu e-mail do istniejacej usługi poczty e-mail E-mail Pro - Skonfiguruj swoje konto e-mail w interfejsie online programu pocztowego Gmail Microsoft Exchange Przeglad Pierwsze kroki Pierwsze kroki z usługa Hosted Exchange Exchange: Pierwsze kroki z serwerem Private Exchange Private Exchange - Backing up your email accounts with Veeam Backup for Microsoft 365 Zarzadzanie fakturowaniem kont Exchange Dodaj domene do platformy e-mail Dodanie rekordu CNAME w celu potwierdzenia domeny w usłudze e-mail Responsibility model for the product Managed Email Server on Mutualized Infrastructure (EN) Responsibility model for the product Managed Dedicated E-mail Infrastructure (EN) Funkcje konta Exchange Exchange - Korzystanie z grup (mailing listy) dostepnych z kontem Exchange Delegowanie uprawnien do konta e-mail Konfiguracja weryfikacji dwuetapowej na koncie Exchange Korzystanie z kont zasobow Tworzenie i korzystanie z konta wspołdzielonego Tworzenie automatycznych podpisow Zamow licencje Outlook dla usługi Exchange Configurer un connecteur d'envoi sur votre plateforme Private ou Trusted Exchange Konfigurowanie aplikacji poczty e-mail na komputerze Exchange - Konfiguracja konta e-mail w programie Outlook dla systemu Windows Exchange - Skonfiguruj swoje konto e-mail w programie Outlook dla systemu macOS Exchange - Konfiguracja konta e-mail w aplikacji Mail na macOS Exchange - Skonfiguruj swoje konto e-mail w programie Poczta dla systemu Windows Exchange - Konfigurowanie adresu e-mail w Thunderbird na Windows Exchange - Konfigurowanie adresu e-mail w Thunderbird na macOS Konfigurowanie aplikacji poczty e-mail na telefonie komorkowym Exchange - Skonfiguruj swoje konto e-mail w programie Mail dla systemu iPhone i iPad Exchange - Konfiguracja konta e-mail w Gmailu na Androida Rozwiazywanie problemow Wykorzystanie diagnostyki błedow Exchange Exchange - Jak zarzadzac logami Microsoft Office Zarzadzanie grupa licencji Microsoft 365 OVHcloud Zarzadzanie grupa licencji Office 365 Reseller (CSP2) OVHcloud Skorzystaj ze zdalnego pulpitu z Microsoft 365 apps Zimbra Przeglad Pierwsze kroki Pierwsze kroki z oferta Zimbra Korzystaj z interfejsu Webmail Zimbra FAQ dotyczacy rozwiazania Zimbra OVHcloud Konfiguracja konta e-mail Zimbra w programie pocztowym Migracja adresu e-mail MX Plan na konto Zimbra OVHcloud Zimbra - Konfiguracja konta e-mail w aplikacji mobilnej Zimbra Zimbra - Synchronizacja kalendarza CalDAV w aplikacji Zimbra - Skonfigurowanie folderu WebDAV na komputerze Konfigurowanie aplikacji poczty e-mail na komputerze Zimbra Pro - Konfiguracja konta e-mail za pomoca ActiveSync w programie Outlook na urzadzeniu z systemem Windows Zimbra Pro - Konfiguracja konta e-mail przez EWS w Outlook na urzadzeniu Mac Zimbra Pro - Konfiguracja konta e-mail poprzez EWS w Mail na Mac Konfigurowanie aplikacji poczty e-mail na telefonie komorkowym Zimbra Pro - Konfiguracja konta e-mail za pomoca ActiveSync w programie Outlook na urzadzeniu z systemem iOS Zimbra Pro - Konfiguracja konta e-mail za pomoca ActiveSync w aplikacji Mail na urzadzeniu iPhone lub iPad Zimbra Pro - Konfiguracja konta e-mail za pomoca ActiveSync w programie Outlook na Androida Zimbra Pro - Konfiguracja konta e-mail za pomoca ActiveSync na koncie Gmail na urzadzeniu z systemem Android Internet Dostep do Internetu Przeglad Kluczowe pojecia La desserte interne Comprendre le cycle de vie des commandes FTTE et FTTO Pierwsze kroki FAQ solutions Internet OVHcloud Obtenir les identifiants PPPoE Konfiguracja Konfigurowanie dostepu Configurer sa box a partir de l'espace client OVHcloud Modification du profil de synchronisation Comment configurer le reverse DNS de ma connexion Internet OVHcloud Activer l'adresse IPv6 d'une connexion Internet OVHcloud Zarzadzanie oferta Comment changer mon offre xDSL/Fibre Fin du cuivre - Comment migrer mon offre xDSL vers la Fibre ? Comment demenager mon acces xDSL/Fibre Comment resilier un acces xDSL/Fibre VoIP / Acces Internet - Deroulement d'un RMA Zarzadzanie opcjami Comment activer mes lignes telephoniques ? (Offres ADSL/VDSL/FTTH) Activer les adresses e-mail incluses dans votre offre FTTH/xDSL Konfiguracja zaawansowana Comment activer le mode bridge sur un modem Zyxel Comment reutiliser le WiFi d'un modem Zyxel avec OverTheBox Activer ou desactiver l'envoi d'e-mails depuis le SMTP OVHcloud Gerer et configurer un bloc IP /29 Comment changer le backend ACS du modem Connectivity API Configurer un routeur manuellement Diagnostyka Redemarrer ou reinitialiser une box OVHcloud Depanner son acces Internet fibre Resoudre une interruption ou des lenteurs de navigation Retablir la synchronisation d'une connexion suite a une coupure Retablir un acces a Internet suite a une coupure complete ou partielle Verifier si son lien xDSL est sature Verifier la stabilite de son acces OVHcloud via les logs radius Activer une alerte de monitoring OverTheBox Przeglad Pierwsze kroki Premiers pas avec OverTheBox Comment installer OverTheBox ? FAQ OverTheBox Konfiguracja Zarzadzanie oferta Comment changer mon offre OverTheBox Konfiguracja poczatkowa Comment mettre a jour un appareil OverTheBox ? Comment acceder a distance a une OverTheBox Comment configurer IPv6 sur OverTheBox ? Comment reinitialiser ou restaurer la configuration d'une OverTheBox Comment configurer le pare-feu (firewall) sur OverTheBox ? Comment configurer le reseau local d'une OverTheBox ? Comment configurer une route statique sur OverTheBox ? Comment configurer la qualite de service (QoS) sur OverTheBox ? Comment configurer un lien 4G sur OverTheBox? Zaawansowane przygotowanie Comment configurer une interface reseau ? Installer l'image OverTheBox sur votre appareil Configurer un ancien appareil OverTheBox v1 (Intel & IT v1) Telefon i faks VoIP - Presentation de la documentation Pierwsze kroki; FAQ VoIP OVHcloud Gerer vos services VoIP Gerer vos groupes de telephonie Renseigner les coordonnees d'une ligne ou d'un numero et les faire paraitre en ligne Podanie Valider votre identite pour l'utilisation des services VoIP Valider votre identite pour l'exploitation d'un numero special SVA Gerer les reversements ou les couts de vos numeros speciaux Gestion du depot de garantie et de la limite hors-forfait Effectuer un changement de contacts pour vos groupes de telephonie Comment resilier un service VoIP ou une ligne Fax VoIP / Acces Internet - Deroulement d'un RMA Konfiguracja Linie telefoniczne Ligne SIP - commander, modifier, rattacher ou detacher un telephone OVHcloud Configurer et consulter le repondeur de sa ligne Configurer la presentation de son numero Filtrer et renvoyer ses appels Configurer des plages horaires et des fermetures exceptionnelles sur une ligne Installer et configurer Softcall Gerer un carnet de contacts sur une ligne SIP Creer des numeros abreges Modifier les musiques et sonneries de votre ligne Activer ou desactiver des services depuis le telephone Gerer et utiliser les appels simultanes Configurer les touches programmables de votre telephone OVHcloud Gerer le mode intercom de votre ligne Configurer et utiliser le Click2Call sur une ligne SIP Statistiques sur la QoS des appels Numery i aliasy Demander et suivre une portabilite de numero Demander et suivre une portabilite de numero belge Choisir et appliquer une configuration pour un numero Configurer une redirection d'appels Configurer une file d'appels Configurer un serveur vocal interactif (SVI) Configurer un Contact Center Solution Creer et gerer des conferences telephoniques POPC Installer le logiciel POPC Prise en main du logiciel POPC IPBX How to deploy the 3CX IPBX automatically on OVHcloud Public Cloud Asterisk - configuration et utilisation Comment modifier le temps d’enregistrement d’une ligne sur Asterisk 3CX - Configuration et utilisation Freeswitch - configuration et utilisation Integracja telefonii komputerowej (CTI) Integration CTI de la telephonie OVHcloud aux CRM et ERP - exemple avec SugarCRM Documentation technique CTI Projet communautaire CTI Tutoriale Ligne SIP - Configuration sur un softphone / telephone personnel Enregistrer une ligne SIP OVHcloud sur Zoiper Tutoriel - Utiliser une ligne SIP OVHcloud sur Linphone Bezpieczenstwo Securiser sa ligne SIP OVHcloud Modifier le mot de passe d'une ligne SIP Restreindre sa ligne SIP OVHcloud par IP Diagnostyka Tutoriel - Diagnostic du reseau local Depanner son telephone OVHcloud Dodatkowe zasoby Guides d'utilisation de nos precedentes gammes de telephones Utiliser le Cisco 8851 Utiliser le Cisco 7841 Utiliser le Yealink T4X Utiliser le Yealink W56P Utiliser le Yealink CP860 Branchements du C530 IP Utiliser le Gigaset C530IP Depannage C530 IP Branchements SPA112 Adaptateur SPA112 Depannage SPA112 Branchements SPA504G Fonctionalites SPA504G Depannage SPA504G Branchements IP5000 Depannage IP5000 Faks Przeglad Pierwsze kroki FAQ sur la solution Fax OVHcloud Configuration de votre ligne Fax Utiliser son fax physique avec l'offre Plug & Fax Activation du repondeur Fax EcoFax Pro / Plug & Fax Konfiguracja Wysyłanie i odbieranie faksow Envoyer des fax par e-mail Envoyer une campagne de fax depuis l'espace client OVHcloud Envoyer des Fax via l'imprimante virtuelle EcoFax - macOS X Envoyer des Fax via l'imprimante virtuelle EcoFax - Windows Comment resilier un service VoIP ou une ligne Fax Przesyłanie wiadomosci SMS Przeglad Pierwsze kroki FAQ dotyczace OVHcloud SMS Moja pierwsza kampania SMS Time2Chat, la messagerie conversationnelle par SMS pour les entreprises Konfiguracja SMS Versand Wysyłanie wiadomosci SMS z Panelu klienta Wysyłanie wiadomosci SMS z adresu e-mail Wysyłanie wiadomosci SMS za pomoca interfejsu API OVHcloud w PHP Wysyłanie wiadomosci SMS za pomoca interfejsu API OVHcloud w Node.js Wysyłanie wiadomosci SMS za pomoca interfejsu API OVHcloud w Javie Envoyer des SMS avec l’API OVHcloud en c# Wysyłanie SMS-ow do Stanow Zjednoczonych Wysyłanie wiadomosci SMS z adresu URL — http2sms Zarzadzanie rozwiazaniem Zarzadzanie zasileniami SMS i aktywowanie automatycznego doładowania Zarzadzanie historia wiadomosci SMS Wszystko, co musisz wiedziec o nadawcach SMS Informacje o uzytkownikach wiadomosci SMS Lista odbiorcow wiadomosci SMS Zarzadzanie ksiazkami adresowymi SMS Envoyer des SMS permettant la reponse Zaawansowane uzycie Tout ce qu'il faut savoir sur le HLR - SMS API SMS Cookbook Automatyzacja wysyłania SMS za pomoca n8n za posrednictwem API OVHcloud SMPP Zarzadzanie kontem SMS SMPP SMPP Technical Specifications (EN) Przechowywanie i kopia zapasowa Object Storage Przeglad S3 compatible Kluczowe pojecia Object Storage - Choosing the right storage class for your needs Object Storage - Endpoints and Object Storage geoavailability Comparison of Object Storage Deployment Modes - Understanding 3-AZ / 1-AZ / Local Zones Cold Archive — przeglad (EN) Pierwsze kroki Object Storage - Getting started Cold Archive - Getting started with Cold Archive Object Storage - Identity and access management Konfiguracja Object Storage - Getting Started with Versioning Object Storage - Smart Storage Management with Lifecycle Rules Object Storage - Master asynchronous replication across your buckets Object Storage - Server Access Logging Object Storage - Setting up CORS on Object Storage Object Storage - Bucket ACL Object Storage - Hosting a static website in an Object Storage bucket Object Storage - Enabling HTTPS on a static website using a custom domain Object Storage - How to connect Object Storage buckets with other resources in a vRack Migracja Object Storage - How to migrate from an S3-compatible object storage provider to OVHcloud Object Storage Object Storage - How to migrate from OVHcloud Swift Object Storage to OVHcloud S3-compatible Object Storage Tutoriale Object Storage - Use Object Storage with Rclone Object Storage - Use Object Storage with S3cmd Object Storage - Use Object Storage with WinSCP Object Storage - Skorzystaj z oferty Object Storage z Veeam (EN) Object Storage - Skorzystaj z oferty Object Storage z Nextcloud (EN) Object Storage - Skorzystaj z oferty Object Storage z Owncloud (EN) Object Storage – Use Object Storage with Cohesity NetBackup Object Storage – Use Object Storage with Pure Storage Flashblade Object Storage - Manage an Object Storage bucket with Terraform Object Storage – How to share an object or file externally Bezpieczenstwo Object Storage - Encrypt your server-side objects with SSE-C or SSE-OMK Object Storage - Managing object immutability with Object Lock (WORM) Object Storage - Identity and access management Rozwiazywanie problemow Object Storage - FAQ Cold Archive - FAQ (EN) Object Storage - Local Zones specifications Object Storage - Compliance Object Storage - Ograniczenia techniczne (EN) Object Storage - Optimising Performance Object Storage - Optimise the sending of your files to Object Storage Dodatkowe zasoby Object Storage - Shared Responsibility Cold Storage - Shared Responsibility for archive and restoration services Object Storage - Third-party applications compatibility Swift Pierwsze kroki Object Storage Swift - Creating an Object Storage container Object Storage Swift - Pierwsze kroki z API Swift Object Storage Swift - Pierwsze kroki z API Swift S3 Konfiguracja Object Storage Swift - Umieszczenie kontenera Object Storage za domena Object Storage Swift — synchronizacja kontenerow obiektow (EN) Object Storage Swift - Konfiguracja automatycznego usuwania obiektow Object Storage Swift - Setting up CORS on Object Storage (EN) Cloud Archive Swift - Zarzadzaj swoimi archiwami za pomoca programu SFTP/SCP Cloud Archive Swift - Tworzenie kontenera Public Cloud Archive Cloud Archive Swift - Odblokuj dane przechowywane w systemie Public Cloud Archive Cloud Archive Swift - Set up an Access Control List on Public Cloud Archive (EN) Migracja Object Storage - How to migrate from OVHcloud Swift Object Storage to OVHcloud S3-compatible Object Storage Tutoriale Object Storage Swift - Synchronizacja NAS Synology z Object Storage Object Storage Swift - Montowanie kontenera obiektow za pomoca S3QL (EN) Object Storage Swift - Zarzadzanie Object Storage za pomoca oprogramowania CyberDuck Object Storage Swift - Using Object Storage with Rclone Object Storage Swift - Konfiguracja Owncloud dla Object Storage (EN) Cloud Archive Swift - Zarzadzaj swoimi archiwami za pomoca interfejsu Swift (Cyberduck) Cloud Archive Swift - Zarzadzanie Twoimi archiwami za pomoca Rsync Bezpieczenstwo Object Storage Swift - Set up an Access Control List on Object Storage (EN) Rozwiazywanie problemow Object Storage Swift - S3/Swift REST API compatibility (EN) Object Storage Swift - Capabilities and limitations Cloud Archive Swift - Capabilities and limitations Object Storage Swift - Optymalizacja wysyłki do Object Storage Dodatkowe zasoby Object Storage Swift - Curl Command Memo (EN) Object Storage Swift - Swift commands Memo (EN) Cloud Archive Swift - Curl Command Memo (EN) Cloud Archive Swift - Swift Command Memo (EN) File Storage Przeglad Enterprise File Storage Przeglad Kluczowe pojecia Enterprise File Storage - Koncepcje Enterprise File Storage - Koncepcje wydajnosci Enterprise File Storage - FAQ Pierwsze kroki Enterprise File Storage - Zarzadzanie w panelu klienta OVHcloud Managing Enterprise File Storage with OVHcloud Terraform provider Enterprise File Storage - Pierwsze kroki z API Enterprise File Storage - Pierwsze kroki z Trident CSI Konfigurowanie Enterprise File Storage - Zarzadzanie polityka wykonywania snapshotow Enterprise File Storage - Zachowaj automatyczny snapshot Enterprise File Storage - Przywracanie wolumenu za pomoca API przywracania snapshotow Enterprise File Storage - Zarzadzanie wolumenami Enterprise File Storage - Zarzadzanie ACL wolumenu Enterprise File Storage - Zarzadzanie snapshotami wolumenu Enterprise File Storage - Szczegoły dotyczace wybranych klientow NFS Enterprise File Storage - Connect a Public Cloud instance to an EFS Volume via vRack Private Network Enterprise File Storage - Private network configuration Migracja Enterprise File Storage - Klonowanie wolumenu Dodatkowe zasoby File Storage services - Responsibility model (EN) File Storage reversibility policy NAS-HA Przeglad Kluczowe pojecia Najczesciej zadawane pytania dotyczace technologii NAS-HA Pierwsze kroki Pierwsze kroki z usługa NAS HA NAS-HA - Pierwsze kroki z API Konfigurowanie Montowanie NAS-HA przy uzyciu zasobow NFS Podłacz HA-NAS za pomoca udziału CIFS NAS-HA - Zarzadzanie ACL przez API NAS-HA - Zarzadzanie partycjami przez API NAS-HA - Zarzadzanie snapshotami przez API Migracja Migracja danych z jednego serwera NAS-HA do innego przez NFS Dodatkowe zasoby File Storage reversibility policy File Storage services - Responsibility model (EN) Public Cloud File Storage Key concepts Pierwsze kroki File Storage Service - Getting started (Beta) Block Storage Przeglad Block volume Kluczowe pojecia Proper Usage and Limitations of Classic Multi-Attach Block Storage in 3AZ Regions Pierwsze kroki Zarzadzanie wolumenem instancji Public Cloud Tworzenie kopii zapasowej wolumenu Snapshot wolumenu instancji Public Cloud Konfigurowanie Tworzenie wolumenu z kopii zapasowej Zwieksz rozmiar dodatkowego dysku Test predkosci dyskow Migracja Migrer un volume Block Storage vers un volume chiffre LUKS Zmien wolumen Block Storage Dodatkowe zasoby Public Cloud Block Storage - Shared responsibilities (EN) Cloud Disk Array Kluczowe pojecia FAQ (EN) Pierwsze kroki Cloud Disk Array - Tworzenie uzytkownika (EN) Cloud Disk Array - Pool creation (EN) Cloud Disk Array - Tworzenie IP ACL (EN) Konfigurowanie Zmien prawa uzytkownika (EN) Rozproszony system plikow CephFS (EN) How to upgrade a Cloud Disk Array (CDA) using the OVHcloud API Uzyskaj dostep do klastra za pomoca klienta rbd (EN) Tutorials Skorzystaj z oferty Ceph z Proxmox (EN) Dodatkowe zasoby Stan klastra (EN) Benchmark - ewaluacja wydajnosci przestrzeni dyskowej Backup and disaster recovery solution Backup Agent Kluczowe pojecia Backup Agent - Omowienie produktu Backup Agent - Jak działaja Vault Pierwsze kroki Backup Agent - Jak skonfigurowac pierwsza kopie zapasowa Backup Agent - Zarzadzanie kopiami zapasowymi i przywracaniem danych Aplikacja Backup - Połaczenie z VSPC Rozwiazywanie problemow Backup Agent - Rozwiazywanie problemow Backup Agent - Restore a Bare Metal server with Veeam Backup Agent Dodatkowe zasoby Backup Agent - znane ograniczenia Backup Agent - Fakturacja Backup Agent - Aktualizacje usługi Aplikacja Backup - Procedura usuwania Veeam Enterprise Plus Pierwsze kroki Instalacja Veeam Backup & Replication (EN) Konfigurowanie Preparing a Bare Metal Server backup with Veeam Enterprise (EN) Backing up a Bare Metal Linux Server with Veeam Enterprise (EN) Backing Up a Bare Metal Windows Server Using Veeam Agent for Windows (EN) Restoring a Bare Metal Server with Veeam Enterprise (EN) Bezpieczenstwo Encrypting backup jobs with Veeam and OKMS Managed Veeam for Public VCF aaS Pierwsze kroki Public VCF as-a-Service - Backups with Veeam Data Platform (EN) HYCU for OVHcloud Pierwsze kroki Konfiguracja HYCU Backup (EN) Managed Kubernetes - Data Protection Tutorials Backup and Restore OVHcloud Managed Kubernetes Cluster, Namespace and Applications using TrilioVault for Kubernetes Backing-up an OVHcloud Managed Kubernetes cluster using CloudCasa Backing up and restoring your Persistent Volume with Volume Snapshots on OVHcloud Managed Kubernetes Backing-up an OVHcloud Managed Kubernetes cluster using Velero Backing-up Persistent Volumes using Stash Siec Additional IP Kluczowe pojecia Concepts - Primary IP and Additional IP Konfiguracja Przenies Additional IP Konfiguracja bloku Additional IP w sieci vRack Konfiguracja bloku Additional IPv6 w sieci vRack Przewodniki specyficzne dla produktow Serwery dedykowane Konfiguracja sieci na Proxmox VE w ofercie High Grade, Scale & Advance (EN) Konfiguracja Additional IP w trybie bridge na wirtualnych maszynach Tutorial - Configuring pfSense network bridge (EN) Configurer son adresse IP en alias Konfiguracja sieci w systemie Windows Server z Hyper-V Przypisanie wirtualnego adresu MAC do Additional IP Korzystanie z Hyper-V z adresow Additional IP w sieci vRack Hosted Private Cloud Dodaj publiczny adres IP do nowej VM (EN) Dodawanie bloku IP Load Balancer How to route an Additional IP Managed Bare Metal Dodawanie bloku IP Public Cloud Concepts - Additional IP or Floating IP (EN) Konfiguracja Additional IP Wykupienie adresu Additional IP Przeniesienie adresu Additional IP Importowanie adresu Additional IP Virtual Private Servers Skonfiguruj adres IP jako alias Rozwiazywanie problemow Jak usunac adres IP z listy zablokowanych adresow IP Cancelling an Additional IP service Bring Your Own IP How to use the Bring Your Own IP feature (EN) BGP Service Configuration du service BGP Content Delivery Network (CDN) Infrastructure Pierwsza konfiguracja domeny Zarzadzanie limitem transferu w usłudze CDN Certyfikat SSL dla usługi CDN Lista adresow IP, ktore chcesz autoryzowac dla usługi CDN Infrastructure Load Balancer Przeglad Kluczowe pojecia Introduction to the OVHcloud Load Balancer OVHcloud Load Balancer FAQ Wprowadzenie Gestion du service OVHcloud Load Balancer via l'espace client Order a free SSL certificate Load Balancer API Quick Reference OVHcloud Load Balancer TCP / HTTP / HTTPS Logs Forwarding Load balancing methods Konfiguracja Infrastruktura How to route an Additional IP Configuring the vRack on the load balancer How to configure the OVHcloud Load Balancer in multiple zones Ruch Konfiguracja HTTP/2 w usłudze Load Balancer Comment configurer le SMTP sur un service Load Balancer Configuration of an OVHcloud Load Balancer service - HTTP headers Configuring an OVHcloud Load Balancer with ProxyProtocol Configuration of probes on an OVHcloud Load Balancer service Configuring an OVHcloud Load Balancer service with redirects Configuring an OVHcloud Load Balancer with HTTP routes Tracking connections on the OVHcloud Load Balancer Wdrozenia Configuration of an OVHcloud Load Balancer service with HTTP/HTTPS Deploying a blue-green infrastructure Dodatkowe zasoby Details of API functions Rozwiazywanie problemow Retrieving server health status Sieciowe bezpieczenstwo Aktywacja i konfiguracja Edge Network Firewall Ochrona serwera gier za pomoca firewalla aplikacyjnego Monitoring atakow DDoS za pomoca Network Security Dashboard OVHcloud Connect Przeglad Kluczowe pojecia Concepts overview Layer 2 mode Layer 3 mode Wprowadzenie Installation of OVHcloud Connect Direct from the OVHcloud Control Panel Installation of OVHcloud Connect Provider from the OVHcloud Control Panel How to initiate a diagnostic for OVHcloud Connect from the OVHcloud Control Panel OVHcloud Connect Logs Forwarding FAQ OVHcloud Connect Konfiguracja Configuration of OVHcloud Connect using OVHcloud APIv6 Rozwiazywanie problemow Troubleshooting common errors setting up OVHcloud Connect Dodatkowe zasoby Technical capabilities and limitations SecNumCloud Concepts overview SPN Concept VPN-SPN Concept FAQ SecNumCloud Connectivity vRack Private Network Przeglad Konfiguracja Konfiguracja bloku Additional IP w sieci vRack Konfiguracja bloku Additional IPv6 w sieci vRack Konfiguracja ramek Jumbo w vRacku Tworzenie kilku sieci VLAN w prywatnej sieci vRack Zmiana strefy rozgłaszania bloku IP w sieci vRack Upgrade and downgrade private bandwidth (vRack) via the OVHcloud API Przewodniki specyficzne dla produktow Serwery dedykowane Konfiguracja sieci na Proxmox VE w ofercie High Grade, Scale & Advance (EN) Konfiguracja kilku serwerow dedykowanych w sieci vRack Konfiguracja sieci w systemie Windows Server z Hyper-V Konfiguracja sieci vRack miedzy Public Cloud a serwerem dedykowanym Korzystanie z Hyper-V z adresow Additional IP w sieci vRack Konfiguracja karty sieciowej (NIC) dla OVHcloud Link Aggregation w Debian 9-11 Hosted Private Cloud Nutanix on OVHcloud Połaczenie klastrow w sieci vRack (EN) Zmiana vRack klastra Nutanix (EN) VMware on OVHcloud Tworzenie sieci VLAN (EN) Korzystanie z usługi Hosted Private Cloud w ramach usługi vRack Kompatybilnosc usługi vRack z usługa Hosted Private Cloud Load Balancer Configuring the vRack on the load balancer Managed Bare Metal Korzystanie z usługi Managed Bare Metal w ramach usługi vRack Tworzenie sieci VLAN Public Cloud Kontenery i Orchestracja Using vRack Private Network Working with vRack example - Communicating between different private networks Using vRack - Communicating between different private networks Working with vRack example - Managed Kubernetes and Public Cloud instances Public Cloud Network Services Konfiguracja vRack dla Public Cloud Configuring vRack on the Public Cloud using the OVHcloud API (EN) Konfiguracja usługi vRack Public Cloud przy uzyciu OpenStack CLI Konfiguracja sieci vRack miedzy Public Cloud a serwerem dedykowanym Configuring a public IP block in a vRack on a Public Cloud instance vRack Services vRack Services - Exposing a Managed Service on your vRack Enterprise File Storage - Private network configuration Enterprise File Storage - Connect a Public Cloud instance to an EFS Volume via vRack Private Network Rozwiazywanie problemow How to troubleshoot your network using OVHcloud tools Jak sprawdzic, czy moj adres IP jest zarzadzany przez OVHcloud? Zarzadzanie i operacje API Pierwsze kroki Pierwsze kroki z API OVHcloud Exploring the OVHcloud APIs (EN) APIv6 OVHcloud API v2 - Principles of operation Manage services Manage payment and billing of OVHcloud services Create a OVH sub-account and a user account with OVH API Managing OVHcloud service accounts via the API (EN) How to use service accounts to connect to OVHcloud APIs (EN) Generating OVHcloud account logs with Logs Data Platform (EN) Zarzadzanie uzytkownikami i federacja Pierwsze kroki Prezentacja tozsamosci, ktore moga wspołdziałac w ramach konta OVHcloud Tworzenie uzytkownikow lokalnych i zarzadzanie nimi na koncie OVHcloud Managing OVHcloud service accounts via the API (EN) Federacja tozsamosci Włacz połaczenia Active Directory Federation Services (AD FS) SSO z Twoim kontem OVHcloud Włacz połaczenia SSO Google Workspace z Twoim kontem OVHcloud Włacz połaczenia Entra ID SSO z Twoim kontem OVHcloud Włacz połaczenia Okta SSO z Twoim kontem OVHcloud IAM Jak korzystac z zasad IAM przy uzyciu interfejsu API OVHcloud (EN) Jak korzystac z polityki IAM w Panelu klienta Lista grup uprawnien OVHcloud (EN) How to manage tags on resources Jak utworzyc polityke IAM, aby umozliwic uzytkownikowi logowanie sie do Panelu klienta OVHcloud (EN) How to use IAM policies with vSphere (EN) How to use service accounts to connect to OpenStack (EN) How to analyse IAM policy results (EN) Generating OVHcloud account logs with Logs Data Platform (EN) Terraform Using Terraform with OVHcloud (EN) CLI Getting Started with OVHcloud CLI Observability Logs Data Platform Getting Started Introduction to Logs Data Platform Quick start for Logs Data Platform Logs Data Platform - Responsibility model Reversibility Policy for the Managed Log Manager product OVHcloud Service Logs Generating OVHcloud account logs with Logs Data Platform (EN) Logs Data Platform - Collect VMware on OVHcloud logs (EN) Public Cloud Load Balancer TCP / HTTP / HTTPS Logs Forwarding (EN) Mettre en place le transfert de logs des bases de donnees Public Cloud (EN) Web Cloud Databases - Jak zarzadzac logami? Managed Kubernetes Service Audit Logs Forwarding Pushing logs from OVHcloud KMS to Logs Data Platform OVHcloud Connect Logs Forwarding IAM Ingesting your logs Field naming convention Mutualized Inputs Dedicated input - Logstash Mutualized input - OpenSearch API Pushing logs with a SDK - Python 2.x - Djehouty Pushing logs with a SDK - Python 3.x - logging-ldp Pushing logs with a logging library - Rust - gelf_logger and log4rs-gelf Pushing logs with a forwarder - Filebeat (Linux) Pushing logs with a forwarder - Syslog-ng 3.12.1+ (Linux) Pushing logs with a forwarder - NXLog (Windows) Pushing logs from software - Apache Pushing logs from a Kubernetes cluster to Logs Data Platform using Fluent Bit Generating OVHcloud account logs with Logs Data Platform (EN) SAP logs on OVHcloud Logs Data Platform - Configuration Logs Data Platform - Collect VMware on OVHcloud logs (EN) Visualizing, querying and exploiting your logs Exposing your logs to third-party tools via the OpenSearch API Using OpenSearch Dashboards with Logs Data Platform Using Grafana with Logs Data Platform CLI - ldp-tail, a tool to follow your logs in real-time CLI - bonfire, querying graylog from a CLI Alerting - Configuring alerts on your streams Alerting - Using ElastAlert 2 with Logs Data Platform OpenSearch Index as a service OpenSearch Index as a Service Security and conformity Archiving your logs - Cold-storage Encrypting your logs archives Securing Logs Data Platform's APIs with tokens Usecases Tracking slow MySQL queries with Logs Data Platform Supervising your HAProxy deployment with Logs Data Platform Pushing logs from a Kubernetes cluster to Logs Data Platform using Fluent Bit Handling roles and permissions when IAM is not enabled SAP logs on OVHcloud Logs Data Platform - Configuration KMS Getting started with OVHcloud Key Management Service (KMS) Using OVHcloud Key Management Service (KMS) Manage your OKMS access certificate OKMS Architecture overview OKMS - Shared responsibilities How to connect a compatible product using KMIP protocol How to Encrypt Kubernetes ETCD with OVHcloud KMS Pushing logs from OVHcloud KMS to Logs Data Platform Secret Manager Using the Secret Manager in the OVHcloud Control Panel Using the Secret Manager with the REST API Using the Secret Manager with the HashiCorp Vault KV2 compliant API Manage your OKMS access certificate OKMS Architecture overview OKMS - Shared responsibilities How to use Kubernetes External Secret Operator with Secret Manager Zarzadzanie kontem Informacje o koncie Przeglad Pierwsze kroki Tworzenie konta OVHcloud Logowanie do Panelu klienta OVHcloud Tworzenie i zarzadzanie hasłem do konta Zabezpieczenie konta OVHcloud i zarzadzanie danymi osobowymi Zarzadzanie kontaktami swoich usług Zarzadzanie komunikacja dotyczaca usług OVHcloud Prezentacja nowej nawigacji w Panelu klienta OVHcloud Udostepnianie plikow za pomoca narzedzia Plik Tworzenie i zarzadzanie uzytkownikami Prezentacja tozsamosci, ktore moga wspołdziałac w ramach konta OVHcloud Tworzenie uzytkownikow lokalnych i zarzadzanie nimi na koncie OVHcloud Jak korzystac z zasad IAM przy uzyciu interfejsu API OVHcloud (EN) Jak korzystac z polityki IAM w Panelu klienta Generating OVHcloud account logs with Logs Data Platform (EN) How to analyse IAM policy results (EN) Lista grup uprawnien OVHcloud (EN) Jak utworzyc polityke IAM, aby umozliwic uzytkownikowi logowanie sie do Panelu klienta OVHcloud (EN) Managing OVHcloud service accounts via the API (EN) Włacz połaczenia Active Directory Federation Services (AD FS) SSO z Twoim kontem OVHcloud Włacz połaczenia SSO Google Workspace z Twoim kontem OVHcloud Włacz połaczenia Entra ID SSO z Twoim kontem OVHcloud Włacz połaczenia Okta SSO z Twoim kontem OVHcloud How to use IAM policies with vSphere (EN) How to use service accounts to connect to OpenStack (EN) How to use service accounts to connect to OVHcloud APIs (EN) Jak dodac klucz SSH w panelu sterowania OVHcloud (generated by AI) FAQ FAQ dotyczacy zarzadzania kontem OVHcloud FAQ dotyczacy pomocy OVHcloud Bezpieczenstwo i zgodnosc Zabezpieczenie konta OVHcloud za pomoca weryfikacji dwuetapowej Ogranicz dostep przez IP do Panelu klienta OVHcloud Phishing — jak rozpoznac fałszywe e-maile i oszustwa? Information System Security Policy (ISSP) Dedicated Server Security Specifications Security specification for Private Cloud by VMmare (EN) Block Storage security specifications Security specification for Private Cloud VMmare under SecNumCloud qualification (EN) OVHcloud products ISO27k certifications OVHcloud products HDS certification Representation des garanties de la certification d'Hebergement de Donnees de Sante (HDS) sur les produits OVHcloud Zarzadzanie rozliczeniami, płatnosciami i usługami Odnawianie usługi Jak odnawiac usługi OVHcloud Odnowienie domen OVHcloud Odnawianie usług przy uzyciu API OVHcloud Zarzadzanie usługami Dobre praktyki zarzadzania usługami i kontem OVHcloud Jak uzyskac slad weglowy Twoich usług OVHcloud Faktury, rozliczenia i płatnosci Zarzadzanie zamowieniami w OVHcloud Zarzadzanie sposobami płatnosci Zarzadzanie fakturami OVHcloud Pojecie numeru zamowienia lub Purchase Order (PO) Payer une commande en tant qu’administration publique Hosted Private Cloud Hosted Private Cloud Billing (EN) AI Notebooks AI Notebooks - Billing and lifecycle Public Cloud Korzystanie z vouchera Public Cloud Compute - Zmiana typu rozliczenia z godzinowego na miesieczne dla instancji Public Cloud Konczenie usługi Jak zrezygnowac z usług OVHcloud Hosted Private Cloud Jak zrezygnowac z usługi Private Cloud GDPR - How to immediately delete your OVHcloud services FAQ FAQ dotyczacy płatnosci i fakturowania FAQ dotyczacy sledzenia zamowien OVHcloud Jak sprawdzic, czy moj adres IP jest zarzadzany przez OVHcloud? API Zamow projekt Public Cloud za posrednictwem API OVHcloud Odwracalnosc Zasady odwracalnosci Global Reversibility Policy (EN) Web Hosting Reversibility Policy (DE) Public Cloud Reversibility Policy Reversibility Policy for Managed Dedicated Cloud product (EN) Reversibility policy for the service VMware on OVHcloud under SecNumCloud qualification (EN) Dedicated Servers Reversibility Policy (EN) Dedicated Servers 3-AZ Reversibility Policy Reversibility Policy for Managed Document Database Product Reversibility Policy for Managed Relational Database Product Reversibility Policy for the Managed Message Broker product Reversibility Policy for the Managed Data Visualization product File Storage reversibility policy Cold Storage product reversibility policy Object Storage product reversibility policy Politique de reversibilite du produit Object Storage 3AZ Orchestration product reversibility policy Managed OCI artifact Registry Product Reversibility Policy Reversibility Policy for the Managed Log Manager product Reversibility Policy for the Unified Data Platform product AI Notebooks - Politique de reversibilite du produit Notebook Interface Reversibility Policy for the AI Managed Container product Reversibility Policy for the Managed Search Engine Software Platform product Reversibility Policy for the Managed Mutualized Virtualization product Reversibility Policy for the Dedicated PoD-SecNumCloud product Reversibility Policy for the Managed Database System for Web Hosting product Reversibility Policy for the Managed In-Memory Database product Podział odpowiedzialnosci Shared responsibility for Dedicated Servers (EN) File Storage services - Responsibility model (EN) Cold Storage - Shared Responsibility for archive and restoration services Responsibility sharing for the VMware on OVHcloud service Partage de responsabilite sur le service Hosted Private Cloud by VMware sous la qualification SecNumCloud Podział odpowiedzialnosci - Nutanix on OVHcloud (EN) Shared responsibility for SAP on OVHcloud solutions Logs Data Platform - Responsibility model Public Cloud Instances - Shared responsibilities (EN) Responsibility model for Public Cloud Databases Public Cloud Block Storage - Shared responsibilities (EN) Object Storage - Shared Responsibility Managed Kubernetes - Responsibility model Managed Private Registry - Responsibility model (EN) Responsibility model for the product Managed Email Server on Mutualized Infrastructure (EN) Responsibility model for the product Managed Dedicated E-mail Infrastructure (EN) OKMS - Shared responsibilities Startup Program Przeglad General information Startup Program - How to apply to our newsletter? How to optimise your application to the Startup Program How to sign your Startup Program contract Support & Communication How to contact a Startup Program manager and/or request a technical consultation Credits & Billing How to check your Startup Program credits How to pay a bill with your Startup Program credits Which products are available to use with Startup Program credits? Technical resources How to increase Public Cloud quotas for a Startup Program member Bezpieczenstwo i tozsamosc IAM Przeglad Kluczowe pojecia Pierwsze kroki Konfiguracja Zarzadzanie politykami (UI) Zarzadzanie politykami (API) Grupy uprawnien Konta usługi SSO / SAML Przeglad Kluczowe pojecia Pierwsze kroki Konfiguracja Połaczenie z ADFS Połaczenie z Azure AD Połaczenie z Google Workspace Połaczenie z Okta Certyfikaty bezpieczenstwa Certyfikacja HDS Polityka bezpieczenstwa Specyfikacje serwerow dedykowanych Specyfikacje Block Storage Specyfikacje Private Cloud VMware Specyfikacje Private Cloud SNC Home › Public Cloud › Ai machine learning › AI Deploy - Tutorial - How to load test your application with Locust AI Deploy - Tutorial - How to load test your application with Locust Skopiuj Markdown Zapytaj AI INFO AI Deploy is covered by OVHcloud Public Cloud Special Conditions . Objective The aim of this tutorial is to load test your deployed applications, by gradually querying your APIs with a load testing tool. Usually, your challenge is to forecast your compute needs, for example how many CPUs or GPUs will be required for 1000 API calls per hour and acceptable latency. There are several applications to simulate the amount of users and requests that you may have to address. In this tutorial, we will use one of them and interpret the results. Requirements Access to the OVHcloud Control Panel . A Public Cloud project in your OVHcloud account. An app with an API running in AI Deploy on your Public Cloud project. A python environment, with enough CPU and RAM and internet access (a virtual machine is recommended). Selecting the right load testing tool for your needs Depending on your preferred programming language and time to spend on this topic, you can opt for different options. First you can go for a SaaS load tester, such as Gatling.io or K6.io . Nothing to install, easy to start. A second option is using open source load testing tools. Some tools are only command-line based, such as hey or Wrk2 , others come with a web interface like Locust . Selecting the right tool for the right test is mandatory. For the next parts, we will select and use Locust , allowing us to show visual graphs. Instructions Deploy an app with a REST API Feel free to deploy any app and API that you would like to load test, as long as you can query it via REST queries. For this tutorial, we will load test a spam classifier API from the AI Deploy app portfolio . This API takes sentences (emails) as input text, and outputs a spam probability score. You can deploy this API easily from the OVHcloud control panel or OVHcloud CLI . A good strategy is to deploy with autoscaling, with minimum and maximum replicas. This way we will monitor the growth of used replicas. Here is the CLI command used to deploy it, with autoscaling going from 1 to 5 replicas and a CPU threshold of 75%: Verify that your API is up and running with cURL INFO To be able to connect to your AI Deploy app, you have to create a token bearer for your OVHcloud AI user. Once deployed, let's test first our API with a simple cURL command. Here is the command to try in a terminal: Here is the result given by our call: A few explanations on the lines above: In the first line, we specify that we will use a POST method. We specify the url where the POST request will be executed. The is the url of your API. It should be similar to: . We put the token to access our API, generated via the OVHcloud Control Panel or CLI. We specify it in the header of the request. If you want to know more about generation and use of tokens, you can follow this tutorial . We specify that our body is in a JSON format. We put in our body the message we want to send to the spam classifier. In your case, the body could be different because it depends of the API. Our objective is that the spam classifier will send us the probability of each response. The last instruction allows us to have a good display of the result in the terminal. We now have the confirmation that our API is up and running, let's try to load test it. We will simply simulate several curl commands. With the Locust tool, we can simulate several users and define a number of calls per minute to the API. This can be easily done with Locust's interface. But before using this interface, we need to launch Locust and configure the tool. This can be easily done with python. Install locust.io Locust is an open source Python package that you can install with one line of code. Follow their official documentation : You can install it on your personal computer, but keep in mind that load testing tools will require four elements to not become the bottleneck in your load test : Enough compute (CPU). Enough memory (RAM). Low latency connectivity to your API. No "noisy neighbors", meaning no software installed that can compromise your results. Imagine your CPU power getting used by video rendering, it will bias your results. For all these reasons, a Public Cloud instance is recommended , such as a medium-sized virtual machine. For this tutorial, we will use an OVHcloud B2-30 instance. Configure Locust To configure the software, you need to create a file named . In this file, you can put the path where you want to make your request, the headers of your request, the type of the request (POST, GET, etc) and the body if you want to add a body to the request. A generic file will look like this: For our API and our needs, the locust file will be slightly modified: For your own needs, you will have to change the path, the headers and the body because these are parameters which change from one API to another. Once your is ready, open the Locust web interface on . The web interface should look as below: Run your load tests You now have your app running on OVHcloud, and Locust configured. Let's simulate some user calls. From the web interface, fill in the amount of simultaneous users (API calls) and incremental step (spaw rate). For this tutorial, we will add 480 users in total, and a spawn rate of 2 users added per second. We will simulate this for a duration of 4 minutes. We suppose that this case is for a rush on the API. Most of the times, we can assume that there aren't so many users on the platform. Launch the test. Interpret the results via Locust At the end of the load test, you will see this quick summary: If we want to get more details about our test, we can see the graphs provided by Locust in the tab. Here is what we can see: We deployed this API from 1 to 5 replicas, with 1 CPU for each of them, completed with auto-scaling. We can see that our API has been a bit overloaded. Indeed, with the graphics or with the quick summary, we can see some failures. These failures are due to server errors. We may suppose that we reached some hardware limits at some point, for example before scaling to a greater amount of replicas. Also, we can see an increasing call latency over time. At the end, we can expect more than 3 seconds per call. Result interpretation may depend of your needs and performance criterias. We can of course make a new test with more users to see the limits of our APIs, and put several tasks in the . One thing can not be seen here: OVHcloud backend scaling. We deployed our app with autoscaling, from 1 replica minimum to 5 replicas maximum. Did we use them ? Were they useful and at maximum capacity? Let's see the same results in details with the AI Deploy monitoring tool. Interpret the results with the AI Deploy Monitoring Go in the OVHcloud Control Panel and get the detail of your deployed application. Click on the button. This dashboard is provided for free in AI Deploy, for each deployed application. All of the deployed apps are combined in a simple Grafana Dashboard. You can select the deployed app at the top of this Grafana dashboard, as shown below: With this dashboard, you can see the percentage of CPU used in real time, the HTTP latency of your API, the autoscaling of the app, network bandwidth and more. Vertical blue bars show scaling events. Here is the result for the CPU load, overall (all replicas combined): We can see that our app has scaled a few times and hasn't reach maximum capacity usage, thanks to autoscaling. Let's now take a look at the latency of our application: Here we see that the latency has increased gradually, since we have a spawn rate of two new users per second. API latency was stable with approximately 750ms then peaked to 1.5s. Again, interpretation will depend on your needs. Do we need to provide more CPU because the latency is too high? This question will vary depending on your customers need. For an anti-spam, adding 1 second is quite big for a company receiving thousands of mails per day, not so disturbing if it's a dozen per day. Let's now take a look at the scaling of our application: We can see that the threshold has been capped at 75% for the autoscaling and this has been respected. On the 5 replicas provided to the application, 4 have been used. As a conclusion, both Locust and AI Deploy Monitoring are useful to interpret results but, more than tools, the most important thing is to define realistic workloads and performance criterias. Last point : while Locust is measuring an end-to-end latency (from Locust virtual machine here, to the API model deployed), AI Deploy monitoring is only measuring backbone latency (from the query to the answer). That's why latency values are higher on Locust side, reaching 2.5 seconds. Go further Locust official documentation : Locust.io Comparison of load testing tools : Comparison of load testing tools If you need training or technical assistance to implement our solutions, contact your sales representative or click on this link to get a quote and ask our Professional Services experts for a custom analysis of your project. Feedback Please send us your questions, feedback and suggestions to improve the service: On the OVHcloud Discord server Czy ta strona była pomocna? Tak Nie Edytuj te strone Ostatnia aktualizacja : 31.03.2026, 09:35:42 Nastepna strona Dokumentacja API Na tej stronie Objective Requirements Selecting the right load testing tool for your needs Instructions Deploy an app with a REST API Verify that your API is up and running with cURL Install locust.io Configure Locust Run your load tests Interpret the results via Locust Interpret the results with the AI Deploy Monitoring Go further Feedback Edytuj te strone 🚀 Podziel sie opinia o nowej dokumentacji Twoja opinia pomaga naszym zespołom ulepszac Twoje doswiadczenia. 2 minuty · Anonimowo Nie, dziekuje Odpowiedz