AI Deploy - Tutorial - How to load test your application with Locust

Info

Objective

The aim of this tutorial is to load test your deployed applications, by gradually querying your APIs with a load testing tool. Usually, your challenge is to forecast your compute needs, for example how many CPUs or GPUs will be required for 1000 API calls per hour and acceptable latency.

There are several applications to simulate the amount of users and requests that you may have to address.

In this tutorial, we will use one of them and interpret the results.

Requirements

  • A Public Cloud project in your OVHcloud account.
  • An app with an API running in AI Deploy on your Public Cloud project.
  • A python environment, with enough CPU and RAM and internet access (a virtual machine is recommended).

OVHcloud Control Panel Access


Selecting the right load testing tool for your needs

Depending on your preferred programming language and time to spend on this topic, you can opt for different options.

First you can go for a SaaS load tester, such as Gatling.io or K6.io. Nothing to install, easy to start.

A second option is using open source load testing tools. Some tools are only command-line based, such as hey or Wrk2, others come with a web interface like Locust.

Selecting the right tool for the right test is mandatory. For the next parts, we will select and use Locust, allowing us to show visual graphs.

Instructions

Deploy an app with a REST API

Feel free to deploy any app and API that you would like to load test, as long as you can query it via REST queries.

For this tutorial, we will load test a spam classifier API from the AI Deploy app portfolio. This API takes sentences (emails) as input text, and outputs a spam probability score.

You can deploy this API easily from the OVHcloud control panel or OVHcloud CLI. A good strategy is to deploy with autoscaling, with minimum and maximum replicas. This way we will monitor the growth of used replicas.

Here is the CLI command used to deploy it, with autoscaling going from 1 to 5 replicas and a CPU threshold of 75%:

ovhai app run --name spamclassifier --cpu 1 \
--auto-min-replicas 1 \
--auto-max-replicas 5 \
--auto-resource-type CPU \
--auto-resource-usage-threshold 75 \
priv-registry.gra.ai.cloud.ovh.net/ai-deploy-portfolio/fastapi-spam-classification

Verify that your API is up and running with cURL

Info

To be able to connect to your AI Deploy app, you have to create a token bearer for your OVHcloud AI user.

Once deployed, let's test first our API with a simple cURL command. Here is the command to try in a terminal:

curl -s -X POST \ 
"<api_url>/spam_detection_path \
-H "Authorization: Bearer <token>" \
-H "Content-Type: application/json" \
-d '{"message":"This is a test from my machine"}' | jq

Here is the result given by our call:

{
  "label": "ham",
  "label_probability": 0.9875114695528484
}

A few explanations on the lines above:

  • In the first line, we specify that we will use a POST method.
  • We specify the url where the POST request will be executed. The api_url is the url of your API. It should be similar to: https://baac2c13-2e69-4d0f-ae6b-dg9eff9be513.app.gra.ai.cloud.ovh.net/.
  • We put the token to access our API, generated via the OVHcloud Control Panel or ovhai CLI. We specify it in the header of the request. If you want to know more about generation and use of tokens, you can follow this tutorial.
  • We specify that our body is in a JSON format.
  • We put in our body the message we want to send to the spam classifier. In your case, the body could be different because it depends of the API. Our objective is that the spam classifier will send us the probability of each response. The last | jq instruction allows us to have a good display of the result in the terminal.

We now have the confirmation that our API is up and running, let's try to load test it.

We will simply simulate several curl commands. With the Locust tool, we can simulate several users and define a number of calls per minute to the API. This can be easily done with Locust's interface. But before using this interface, we need to launch Locust and configure the tool. This can be easily done with python.

Install locust.io

Locust is an open source Python package that you can install with one line of code. Follow their official documentation:

pip3 install locust

You can install it on your personal computer, but keep in mind that load testing tools will require four elements to not become the bottleneck in your load test:

  • Enough compute (CPU).
  • Enough memory (RAM).
  • Low latency connectivity to your API.
  • No "noisy neighbors", meaning no software installed that can compromise your results. Imagine your CPU power getting used by video rendering, it will bias your results.

For all these reasons, a Public Cloud instance is recommended, such as a medium-sized virtual machine. For this tutorial, we will use an OVHcloud B2-30 instance.

Configure Locust

To configure the software, you need to create a file named locustfile.py. In this file, you can put the path where you want to make your request, the headers of your request, the type of the request (POST, GET, etc) and the body if you want to add a body to the request.

A generic file will look like this:

from locust import HttpUser, task

class HelloWorldUser(HttpUser):
    @task
    def hello_world(self):
        self.client.get("/hello")
        self.client.get("/world")

For our API and our needs, the locust file will be slightly modified:

# Import the Locust dependencies
from locust import HttpUser, task

# Import general library from python
import os
import random

# Import lorem ipsum library to generate some random texts
from lorem_text import lorem

# Import dotenv to load the environments variables
from dotenv import load_dotenv
load_dotenv()

# Create a table with some lorem ipsum texts
messages = []

# Add 1000 random texts of 10 paragraphs each (simulate 1000 emails)
for i in range(1000):
    messages.append(lorem.paragraphs(10))

# Define the headers of the request. Token is stored as an environment variable here
headers = {
    "Authorization": "Bearer {os.getenv('TOKEN')}", "Content-Type": "application/json"}

class HelloWorldUser(HttpUser):
    # Definition of the first path where we do our post request
    @task
    def hello_world(self):
        # Define the body with the email choose randomly from the tab of all the emails
        body = {"message": random.choice(messages)}
        # Do the post request on the spam detection path
        self.client.post("/spam_detection_path",
                         headers=headers, json=body)

For your own needs, you will have to change the path, the headers and the body because these are parameters which change from one API to another.

Once your locustfile.py is ready, open the Locust web interface on [http://your_IP:8089](http://your_IP:8089).

The web interface should look as below:

image

Run your load tests

You now have your app running on OVHcloud, and Locust configured. Let's simulate some user calls.

From the web interface, fill in the amount of simultaneous users (API calls) and incremental step (spaw rate).

For this tutorial, we will add 480 users in total, and a spawn rate of 2 users added per second. We will simulate this for a duration of 4 minutes. We suppose that this case is for a rush on the API. Most of the times, we can assume that there aren't so many users on the platform.

Launch the test.

Interpret the results via Locust

At the end of the load test, you will see this quick summary:

image

If we want to get more details about our test, we can see the graphs provided by Locust in the charts tab. Here is what we can see:

image

We deployed this API from 1 to 5 replicas, with 1 CPU for each of them, completed with auto-scaling. We can see that our API has been a bit overloaded. Indeed, with the graphics or with the quick summary, we can see some failures. These failures are due to server errors. We may suppose that we reached some hardware limits at some point, for example before scaling to a greater amount of replicas.

Also, we can see an increasing call latency over time. At the end, we can expect more than 3 seconds per call.

Result interpretation may depend of your needs and performance criterias. We can of course make a new test with more users to see the limits of our APIs, and put several tasks in the locustfile.py.

One thing can not be seen here: OVHcloud backend scaling. We deployed our app with autoscaling, from 1 replica minimum to 5 replicas maximum. Did we use them ? Were they useful and at maximum capacity?

Let's see the same results in details with the AI Deploy monitoring tool.

Interpret the results with the AI Deploy Monitoring

Go in the OVHcloud Control Panel and get the detail of your deployed application. Click on the Access Dashboards button.

This dashboard is provided for free in AI Deploy, for each deployed application. All of the deployed apps are combined in a simple Grafana Dashboard.

You can select the deployed app at the top of this Grafana dashboard, as shown below:

image

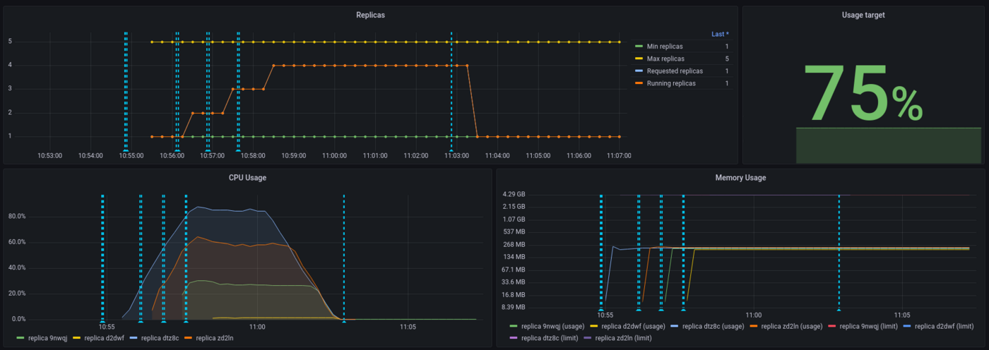
With this dashboard, you can see the percentage of CPU used in real time, the HTTP latency of your API, the autoscaling of the app, network bandwidth and more. Vertical blue bars show scaling events.

Here is the result for the CPU load, overall (all replicas combined):

image

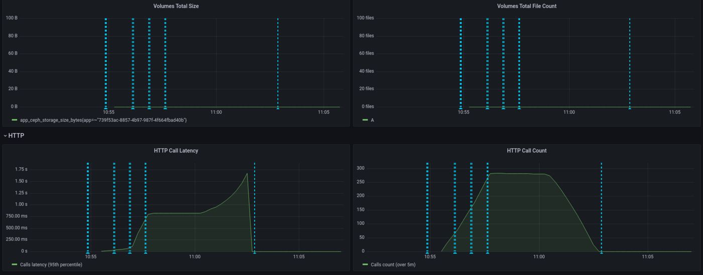
We can see that our app has scaled a few times and hasn't reach maximum capacity usage, thanks to autoscaling. Let's now take a look at the latency of our application:

image

Here we see that the latency has increased gradually, since we have a spawn rate of two new users per second. API latency was stable with approximately 750ms then peaked to 1.5s.

Again, interpretation will depend on your needs. Do we need to provide more CPU because the latency is too high? This question will vary depending on your customers need. For an anti-spam, adding 1 second is quite big for a company receiving thousands of mails per day, not so disturbing if it's a dozen per day. Let's now take a look at the scaling of our application:

image

We can see that the threshold has been capped at 75% for the autoscaling and this has been respected. On the 5 replicas provided to the application, 4 have been used.

As a conclusion, both Locust and AI Deploy Monitoring are useful to interpret results but, more than tools, the most important thing is to define realistic workloads and performance criterias.

Last point : while Locust is measuring an end-to-end latency (from Locust virtual machine here, to the API model deployed), AI Deploy monitoring is only measuring backbone latency (from the query to the answer). That's why latency values are higher on Locust side, reaching 2.5 seconds.

Go further

Locust official documentation : Locust.io

Comparison of load testing tools : Comparison of load testing tools

If you need training or technical assistance to implement our solutions, contact your sales representative or click on this link to get a quote and ask our Professional Services experts for a custom analysis of your project.

Feedback

Please send us your questions, feedback and suggestions to improve the service:

¿Le ha resultado útil esta página?
🚀

Comparta su opinión sobre la nueva documentación

Sus comentarios ayudan a nuestros equipos a mejorar su experiencia.

2 minutos · Anónimo

AI Deploy - Tutorial - How to load test your application with Locust

Webmail Mi cuenta Soporte 🇪🇸 Espanol Tema Idiomas 🇪🇸 Espanol 🇫🇷 Francais 🇬🇧 English 🇩🇪 Deutsch 🇪🇸 Espanol 🇮🇹 Italiano 🇵🇱 Polski 🇵🇹 Portugues Menu En esta pagina Search ⌘K Documentation Beta Referencia de API Registro de cambios E-Learning y certificaciones Migracion Bare Metal Cloud Servidores dedicados Descripcion general Conceptos clave Bare Metal 3-AZ Region - Presentacion del producto Clientes Kimsufi y So you Start: familiarizarse con el area de cliente de OVHcloud Shared responsibility for Dedicated Servers (EN) Understanding the dedicated server boot process Primeros pasos Primeros pasos con un servidor dedicado Primeros pasos con un servidor dedicado Kimsufi, So you Start o Rise Como empezar con buen pie con las conexiones SSH Como crear y utilizar claves de autenticacion para las conexiones SSH a los servidores de OVHcloud Como almacenar las llaves SSH en su area de cliente Como utilizar la consola IPMI con un servidor dedicado Como obtener la huella de carbono de los servicios de OVHcloud Configuracion Sistema Configuracion de las cuentas de usuario y del acceso root en un servidor Como cambiar la clave de activacion de Windows Server Cambiar la contrasena de administrador en un servidor dedicado Windows Como restablecer la contrasena de administrador con Rescue-Customer-Windows Como gestionar Intel SGX en un servidor dedicado Actualizacion del hardware en un servidor dedicado High Grade o Scale Como asignar un tag a un servidor Bare Metal How to install VMware ESXi 8 on a dedicated server Almacenamiento Gestion y reconstruccion del RAID software en servidores en modo de arranque legacy (BIOS) Gestion y reconstruccion de un RAID software en servidores que utilizan el modo de arranque UEFI Managing hardware RAID (EN) Hot Swap - Hardware RAID (EN) Sustituir un disco en caliente en un servidor con RAID por software Configurar MegaRAID para RAID nivel 0 Configurar un espejo de software (RAID) en Windows OVHcloud API and Storage (EN) Configuring the storage on a HGR-STOR-2 server (EN) Creating a Windows partition on a server with hardware RAID Advance Dedicated Servers - Upgrading your Samsung NVMe PM9A1 firmware (EN) High Grade Dedicated Servers - Upgrading your SSD SAS Western Digital SS300 firmware High Grade Dedicated Servers - Upgrading your SSD SAS Western Digital SS530 firmware (EN) Dedicated Servers - Upgrading your SSD Solidigm D7-P5520 firmware Dedicated Servers - Upgrading your Micron 7500 PRO firmware Como verificar la version del firmware BMC en un servidor dedicado Red Crear un DNS secundario en un servidor dedicado Instalar la llave SSH de OVHcloud Configurar el servicio OVHcloud Link Aggregation desde el area de cliente de OVHcloud Configurar un NIC para el servicio OVHcloud Link Aggregation en Debian 9 a 11 Como configurar la agregacion de enlaces con LACP en Debian 12 o Ubuntu 24.04 (EN) Configurar un NIC para el servicio OVHcloud Link Aggregation en Windows Server 2019 Como configurar el ID de cliente para la agrupacion de enlaces OVHcloud en SLES 15 Tutorial - Instalar un servidor web (LAMP) en Debian o Ubuntu Manage your server reboot with the OVHcloud Link Aggregation feature (EN) Configurar IPv6 en un servidor dedicado Configurar una direccion IPv6 en una maquina virtual (EN) Mover una Additional IP Configurar direcciones Additional IP en modo bridge en sus maquinas virtuales ¿Cuales son las direcciones IP monitorizacion de OVHcloud? Configurer son adresse IP en alias Como configurar el registro DNS inverso de su servidor (registro PTR) Determinar si la funcionalidad de las MAC virtuales es compatible con un servidor dedicado Asignar una MAC virtual a una Additional IP Configurar la red en Windows Server con Hyper-V Configurar la red en Proxmox VE en las gamas High Grade, Scale & Advance (EN) Upgrade and downgrade Bandwidth via the OVHcloud API Improving Network Resilience on Bare Metal servers vRack Configurar varios servidores dedicados en el vRack Configuracion de tramas Jumbo en el vRack Configurar un bloque de Additional IP en un vRack Configurar un bloque Additional IPv6 en un vRack Modificar el anuncio de un bloque de IP en el vRack Crear varias VLAN en el vRack Utilizar Hyper-V con direcciones Additional IP en un vRack Configurar el vRack entre Public Cloud y un servidor dedicado Upgrade and downgrade private bandwidth (vRack) via the OVHcloud API Despliegues OVHcloud API and OS Installation (EN) Bring Your Own Image (BYOI) / Bring Your Own Linux (BYOLinux), a comparison sheet (EN) Bring Your Own Image (BYOI) (EN) Bring Your Own Linux (BYOLinux) (EN) Configurar un script iPXE personalizado para arrancar el servidor a traves de la API OVHcloud Migracion Migracion de los datos de un servidor a otro Copiar datos de un servidor a otro utilizando rsync Tutoriales Como utilizar PuTTY para conexiones SSH y autenticacion Tutorial - Configuring pfSense network bridge (EN) Tutorial - Instalar un servidor web (LAMP) en Debian o Ubuntu Activating Windows Machines using Hyper-V on an OVHcloud licensed Windows Server Instalar CUDA en un servidor dedicado GPU Guardar copia de seguridad de la informacion y las bases de datos en un servidor de almacenamiento Como utilizar el SFTP para transferir archivos How to create a Palworld compatible server (EN) Installer un environnement de developpement web sur un VPS ou un serveur dedie How to deploy and verify an OpenNebula Hosted Cloud on Bare Metal servers How to install CloudPanel on a VPS or a Dedicated Server How to install WordPress with Docker on a VPS or a dedicated server How to install WordPress with WP-CLI on a VPS or a dedicated server How to install ISPmanager on a VPS or Dedicated Server Como evitar que sus correos electronicos sean marcados como spam Seguridad Hardening Proteger un servidor dedicado Proteger un servidor con servicio Memcached How to mitigate the Zenbleed vulnerability How to mitigate the Downfall vulnerability How to mitigate the Inception vulnerability Find your patch for Meltdown and Spectre Information about Meltdown and Spectre vulnerability fixes AMD SME/SEV on Ubuntu 20 Dedicated Server Security Specifications Mantener y proteger su servidor dedicado ESXi desde el primer inicio (EN) ESXi Dedicated Servers - FAQ Copia de seguridad Preparing a Bare Metal Server backup with Veeam Enterprise (EN) Backing up a Bare Metal Linux Server with Veeam Enterprise (EN) Backing Up a Bare Metal Windows Server Using Veeam Agent for Windows (EN) Restoring a Bare Metal Server with Veeam Enterprise (EN) Utilizar Backup Storage en un servidor dedicado Red OVHcloud AntiSpam - Buenas practicas y desbloqueo de una direccion IP Configurar el firewall de Linux con iptables Configurar el firewall de Windows Activar y configurar el Edge Network Firewall Proteccion de un servidor de juegos con el firewall de aplicaciones Monitorizacion de los ataques DDoS con el Network Security Dashboard How to configure the Anti-DDos Infrastructure for Solana Solucion de problemas Como recuperar el acceso al servidor en caso de perdida de la contrasena del usuario Activar y utilizar el modo de rescate Como activar y utilizar el modo de rescate Windows Sustitucion del par de claves SSH Sustituir un disco Diagnosticar fallos de hardware en un servidor dedicado Obtener el numero de serie de un disco duro Finalizar una intervencion de mantenimiento en su servidor dedicado (EN) Desinstalar el sistema de monitorizacion RTM v2 Obtencion de las bases de datos en modo de rescate Network - Fixing slow downloads problems inside containers and VMs running on Proxmox VE servers with Broadcom BCM57502 NICs Servidores Privados Virtuales Descripcion general Primeros pasos Primeros pasos con un VPS VPS - Gestion desde el area de cliente de OVHcloud OVHcloud VPS FAQ Configuracion de las cuentas de usuario y del acceso root en un servidor Como empezar con buen pie con las conexiones SSH Como crear y utilizar claves de autenticacion para las conexiones SSH a los servidores de OVHcloud Como almacenar las llaves SSH en su area de cliente Como escalar los recursos de un VPS Reparticionar un VPS tras un upgrade de almacenamiento Primeros pasos con las aplicaciones preinstaladas Como utilizar la consola KVM para acceder a un VPS Gestionar un VPS Legacy Configuracion Backups Uso de instantaneas Snapshots en un servidor virtual privado (VPS) Comment utiliser les sauvegardes automatisees sur un VPS Configurar un disco adicional Aumentar el tamano de un disco adicional Red e IP Configurar la IPv6 en un VPS Como configurar el registro DNS inverso de su servidor (registro PTR) Configurar una direccion IP como alias Configurar un DNS secundario de OVHcloud en un VPS Uso avanzado Desplegar cPanel en un VPS Backup automatico - Kernel Panic (cPanel) Migracion How to migrate a website from a VPS to a Dedicated Server or a Public Cloud instance (EN) How to migrate an n8n configuration between two VPS Tutoriales Como utilizar PuTTY para conexiones SSH y autenticacion Como utilizar el SFTP para transferir archivos Obtencion de las bases de datos en modo de rescate Como crear un servidor Minecraft en un VPS o un servidor dedicado How to create a Palworld compatible server (EN) Tutorial - Instalar un servidor web (LAMP) en Debian o Ubuntu Installer un environnement de developpement web sur un VPS ou un serveur dedie How to install CloudPanel on a VPS or a Dedicated Server How to install WordPress with Docker on a VPS or a dedicated server How to install WordPress with WP-CLI on a VPS or a dedicated server Automating the deployment of your website on your VPS via GitHub Actions (EN) Automating the deployment of your website on your VPS via GitLab CI/CD (EN) How to install n8n on an OVHcloud VPS How to migrate an n8n configuration between two VPS Automatizar el envio de SMS con n8n a traves de la API de OVHcloud How to create and import a Lovable website on an OVHcloud VPS How to install an AI agent on an OVHcloud VPS How to install ISPmanager on a VPS or Dedicated Server How to install Docker and Docker Compose on a VPS How to install Nextcloud on an OVHcloud VPS with Docker How to install Nextcloud on an OVHcloud VPS with Docker and Traefik How to install an OpenClaw agent on a VPS Automated backup with plakar Seguridad Securiser un VPS Como instalar un certificado SSL en un VPS Configurar el firewall de Linux con iptables Configurar el firewall de Windows Diagnostico Comprobar el sistema de archivos en un VPS VPS - Activar los registros de inicio de Windows Mostrar los logs de arranque en el KVM Activar y utilizar el modo de rescate en un VPS Como recuperar el acceso al servidor en caso de perdida de la contrasena del usuario Cambiar la contrasena de administrador en un servidor Windows Sustitucion del par de claves SSH Como evitar que sus correos electronicos sean marcados como spam Recursos adicionales Public Cloud & VPS - Image and OS life cycle and end of life/support announcements Fin del soporte Plesk y cPanel para VPS - Garantizar la continuidad de sus servicios Managed Bare Metal Descripcion general Servicios y opciones de OVHcloud Configuracion de una VPN para su Plan de Recuperacion ante Desastres con Zerto OVHcloud Restaurar las copias de seguridad a traves de la API de OVHcloud Activating and using Veeam Managed Backup Modificar la politica de acceso al vCenter Autorizar direcciones IP a conectarse al vCenter FAQ Capacidad tecnica Funcionalidades de OVHcloud Anadir un bloque de IP Snapshots horarios OVHcloud Cambiar la contrasena de usuario Creacion de VLAN Utilizar el Managed Bare Metal en un vRack Host de sustitucion Eliminar un servidor host Eliminar un datastore Cambiar los permisos de un usuario Anadir recursos por horas Asociar una direccion de correo electronico a un usuario vSphere Utilizar el plugin OVHcloud Network Dar de baja la solucion Managed Bare Metal Primeros pasos Presentacion del area de cliente de Managed Bare Metal OVHcloud Configurar una IP en una maquina virtual (EN) Buenas practicas de seguridad en vSphere Web Client Conectarse a la interfaz vSphere Migrating an infrastructure to a new vDC Migrating an infrastructure to a Managed Bare Metal solution Gestionar las maquinas virtuales Cambiar los recursos de una maquina virtual Creating a snapshot Crear una alerta Clonar una MV Elegir un formato de disco Instalar VMware Tools Desplegar una plantilla OVF Windows y SQL Server Instrumentacion de una maquina virtual Evitar el modo de solo lectura del disco de las MV en Linux Funcionalidades de VMware vSphere VMware vMotion VMware Storage VMotion VMware HA (High Availability) VMware Fault Tolerance VMware DRS (Distributed Ressource Scheduler) Activar el cifrado de maquinas virtuales (VM Encryption) Usar el conjunto de librerias vSphere SDK Hosted Private Cloud Public VCF as-a-Service Descripcion general Conceptos clave Capacidad tecnica Hosted Private Cloud VMware Lifecycle Policy Ciclo de vida del VMware on OVHcloud - Determinar las acciones a emprender (EN) Responsibility sharing for the VMware on OVHcloud service Datamotive - Introduction Public VCF as-a-Service - The fundamentals of Public VCF as-a-Service Technical capabilities and limitations of Public VCF as-a-Service Primeros pasos Presentacion del area de cliente de Private Cloud OVHcloud Conectarse a la interfaz vSphere Connexion a l'API OVH Public VCF as-a-Service - Logging in to your organization (EN) Public VCF as-a-Service - Find out how to use the Public VCF as-a-Service user interface (EN) Configuracion Conectar una imagen ISO a una MV (EN) How to disconnect an ISO image from a VM (EN) Configurar una IP en una maquina virtual (EN) Public VCF as-a-Service - Network concepts and best practices Public VCF as-a-Service - Creating network components from the Public VCF as-a-Service control panel Public VCF as-a-Service - Linking a public IP block with vRack Public VCF as-a-Service - Declaring the public IP gateway in VCD Migracion Migrating a PCC to Hosted Private Cloud Migrating an infrastructure to a new vDC End-Of-Life management for LV1 and LV2 storage Public VCF as-a-Service - Migrate from VMware vSphere on OVHcloud Public VCF as-a-Service - Setting up your network after vSphere to Public VCF as-a-Service migration Reversibility Policy for the Managed Mutualized Virtualization product Tutoriales Public VCF as-a-Service - Creating a new virtual machine (EN) Public VCF as-a-Service - Backups with Veeam Data Platform (EN) Seguridad Diagnostico Recursos adicionales FAQ Hosted Private Cloud Como obtener la huella de carbono de los servicios de OVHcloud Public VCF as-a-Service - FAQ (EN) Managed VMware Conceptos clave SPN Concept Concepts overview Primeros pasos Primeros pasos con NSX (EN) Activer NSX-T dans un Hosted Private Cloud VMware on OVHcloud Introduccion a vRealize Operations - vROPS (EN) Getting started with your SecNumCloud vSphere Configuracion Maquinas virtuales Instrumentacion de una maquina virtual Instalar VMware Tools Elegir un formato de disco Cambiar los recursos de una maquina virtual Evitar el modo de solo lectura del disco de las MV en Linux Activar el modo promiscuo en una maquina virtual (EN) Changing the MTU size for machines reaching the OVHcloud Gateway SSL (EN) Deploy an OVF template through content libraries (EN) Desplegar una plantilla OVF Windows y SQL Server OVF Tool (EN) Almacenamiento y recursos ¿Como anadir un almacenamiento? (EN) ¿Como agregar un host? (EN) Eliminar un datastore Eliminar un servidor host Uploading an ISO in a datastore Red y conectividad Creacion de VLAN (EN) Compatibilidad del vRack con Hosted Private Cloud Enable the Private Gateway Anadir un bloque de IP Host de sustitucion Administracion de segmentos en NSX (EN) Configuracion de DHCP en NSX (EN) Configuracion del reenviador de DNS en NSX (EN) Agregar una nueva puerta de enlace de nivel 1 en NSX (EN) Funciones de vSphere Usar el conjunto de librerias vSphere SDK Managing granular rights on vSphere objects Creacion de cluster y activacion de EVC (EN) Copias de seguridad y replicacion Activating and using Veeam Managed Backup (EN) Setting up Zerto Virtual Replication between two OVHcloud data centres Setting up Zerto multi-site replication on OVHcloud Managed vSphere Using Zerto between OVHcloud and a third-party platform Encrypting backup jobs with Veeam and OKMS Evitar el bloqueo de las maquinas virtuales con la opcion Veeam Backup Managed Migracion Migrating OmniOS datastores Move2Cloud - Migrating VMware Workloads to OVHcloud Hosted Private Cloud with Veeam Replication Move2Cloud - Migrate VMware workloads to OVHcloud Hosted Private Cloud with Zerto Move2Cloud - Migrating VMware Workloads to OVHcloud SecNumCloud with Veeam Replication Move2Cloud - Migrate VMware workloads to OVHcloud SecNumCloud Hosted Private Cloud with Zerto Tutoriales Maquinas virtuales Crear un snapshot (EN) Clonar una MV (EN) Reregistrar MV en un nuevo PCC Comprobar una maquina en caso de lentitud (EN) Crear una alerta VMware vCenter Converter Almacenamiento y replicacion Snapshots horarios OVHcloud Zmotion Restaurar las copias de seguridad a traves de la API de OVHcloud Eliminar la copia de una MV del sitio de recuperacion Zerto Veeam Cloud Connect - How to migrate data from Veeam Cloud Connect to Object Storage Red y NSX Utilizar el plugin OVHcloud Network Utilizar el Hosted Private Cloud en un vRack Utilizar el plugin OVHcloud en vSphere Configuracion de NAT para redirecciones de puertos con NSX (EN) Configuracion de Equilibrio de carga en NSX (EN) Funciones de vSphere Entender la interfaz vScope (EN) VMware DRS (Distributed Resource Scheduler) VMware Storage VMotion Implementar la hiperconvergencia VMware con vSAN (EN) Anadir un servidor ESXi en un cluster vSAN (EN) Actualizar el formato de disco de vSAN (EN) Gestion de dominios vSAN VMware vMotion Alta disponibilidad y resiliencia VMware HA (High Availability) VMware Fault Tolerance Seguridad Gestion de identidades y accesos IAM for VMware on OVHcloud - Presentation and FAQ IAM for VMware on OVHcloud - How to activate IAM IAM for VMware on OVHcloud - How to create an IAM vSphere role IAM for VMware on OVHcloud - How to associate a vSphere role with an IAM policy IAM for VMware on OVHcloud - How to associate a user with a global IAM policy How to use IAM policies with vSphere (EN) Cambiar la contrasena de usuario Asociar una direccion de correo electronico a un usuario vSphere Cifrado y gestion de claves vNKP - Enabling virtual machine encryption (EN) Activar el cifrado de maquinas virtuales (VM Encryption) (EN) KMS for VMware on OVHcloud - VM encryption use case scenarios KMS for VMware on OVHcloud - Configuring VM encryption Mise en route du KMS CipherTrust Manager Seguridad de red (NSX) Administracion de firewall distribuida en NSX (EN) Administracion de firewall de puerta de enlace en NSX (EN) Setting up an IPsec Tunnel with NSX (EN) Configure BGP between two PCCs via NSX-T (EN) Endurecimiento del sistema y vulnerabilidades Buenas practicas de seguridad en vSphere Web Client Interfaz segura Uso de la doble autenticacion (2FA) en su infraestructura de Private Cloud Autorizar direcciones IP a conectarse al vCenter Verificar y mitigar el fallo L1TF Checking and applying patches for Spectre/Meltdown vulnerabilities on your hosts Utiliser le protocole SSLv3 sur Private Cloud Cumplimiento y SecNumCloud Partage de responsabilite sur le service Hosted Private Cloud by VMware sous la qualification SecNumCloud VPN-SPN Concept SPN Connector Concept Diagnostico Mantenimiento y actualizaciones VMware on OVHcloud maintenance operations (EN) Desplazar un mantenimiento programado en su Hosted Private Cloud Updating hosts using vSphere Lifecycle Management (vLCM) Utilizar VMware Update Manager Ampliar un volumen en vSphere y en un SO (EN) Probar la perdida temporal de un host mediante la activacion del modo de resiliencia (EN) Supervision y registros Configuring a vROps alert via the SMTP protocol Logs Data Platform - Collect VMware on OVHcloud logs (EN) NSX-T: retrieving logs How to read and filter NSX-T logs Supervision de cumplimiento Activar la certificacion PCI DSS en el Private Cloud de OVH How to manage Windows licences for virtual machines on your Hosted Private Cloud infrastructure Como cambiar la clave de activacion de Windows Server Recursos adicionales NSX - FAQ (EN) Pricing and Management of OVHcloud NSX Edges FAQ SecNumCloud Connectivity SNC Cloud Platform Primeros pasos Mise en route de votre projet SNC Cloud Platform Comment sauvegarder une instance SNC Cloud Platform Comment sauvegarder un bucket Object Storage SNC Cloud Platform Bare Metal Pod Primeros pasos Getting started with your Bare Metal Pod SecNumCloud On-Prem Cloud Platform Primeros pasos Getting started with your OPCP Lifecycle of an OPCP Node OPCP - How to use the APIs and obtain the credentials OPCP - How to install an instance from the Horizon interface OPCP - How to Deploy an Instance via OpenStack APIs OPCP - How to setup LACP on a Node OPCP - How to set up Trunk ports on a Node OPCP - How to configure a software RAID on a node OPCP - How to see the node inventory Recursos adicionales OPCP - Object Storage features and specifications Building a custom OpenStack Image on OPCP OPCP - Ceph RBD Block Storage - Performance, Resilience and Scalability with OpenStack Nutanix on OVHcloud Conceptos clave Nutanix on OVHcloud - Documentacion general (EN) Nutanix hardware compatibility - OVHcloud configurations Versiones de Nutanix AOS soportadas por OVHcloud (EN) Lista de licencias incluidas (EN) Plan de Recuperacion de Actividad de Nutanix (EN) Compartir responsabilidades - Nutanix on OVHcloud (EN) Nutanix on OVHcloud - Lifecycle Policy Primeros pasos Primeros pasos con el cluster Nutanix (EN) Hyperconvergencia Nutanix (EN) Reinstalacion personalizada de su Cluster (EN) Presentacion del almacenamiento en Nutanix (EN) Importar imagenes ISO (EN) Gestion de las maquinas virtuales (EN) Gestion de alertas y eventos (EN) Gestion de las licencias en su cluster de la oferta Nutanix on OVHcloud BYOL (EN) Red y seguridad Documentacion de OVHgateway (EN) Anadir una direccion IP publica a una nueva MV (EN) Mejora del cluster Nutanix (EN) Actualizacion del firmware del cluster Nutanix (EN) Configuracion Modificacion del vRack de un cluster Nutanix (EN) Aislamiento de las maquinas de gestion de la produccion (EN) Configurar El Flujo De Nutanix (EN) Sustitucion del OVHgateway por un servidor dedicado (EN) Sustitucion de OVHgateway (EN) KMS configuration with Nutanix on OVHcloud Configurar HYCU Backup (EN) Configurar Veeam Backup para Nutanix (EN) Migracion Migracion a Nutanix a traves de la herramienta Nutanix Move (EN) Tutoriales Herramientas avanzadas (EN) Activar maquinas virtuales Windows instaladas en Nutanix por OVHcloud (EN) Anadir o retirar un nodo en un cluster Nutanix (Scale In/Out) (EN) Reemplazo de Prism Central del modo Small al modo X-LARGE (EN) Configuracion de NCM Self Service (CALM) (EN) Configuracion de Nutanix Objects (EN) Seguridad Seguridad del acceso a la web en Prism Central (EN) Interconexion IPsec entre dos sitios (EN) Interconexion de clusters a traves del vRack (EN) Diagnostico Obtener los datos de estado de su instalacion Nutanix (EN) Recursos adicionales Replicacion asincrona o NearSync a traves de Prism Element (EN) Replicacion avanzada con Leap (EN) Configuracion de la recuperacion ante desastres con Metro (EN) Setting up Multicloud Snapshot Technology (MST) on a Nutanix on OVHcloud infrastructure Configuring Prism Central Point-in-Time Backup to OVHcloud S3-compatible Object Storage SAP on OVHcloud Conceptos SAP HANA on Bare Metal and SAP Application Servers on VMware on OVHcloud SAP infrastructure with VMware on OVHcloud solution SAP infrastructure with SecNumCloud-qualified SAP HANA on Private Cloud Primeros pasos Install SAP HANA on Bare Metal with SLES 15 for SAP Deploy a virtual machine with SAP HANA and OVHcloud Backint Agent pre-installed Deployer un SAProuter avec NSX Shared responsibility for SAP on OVHcloud solutions Implementaciones automatizadas Deploy virtual machines of SAP Application Server on VMware on OVHcloud solution with Terraform Deploy virtual machines of SAP HANA database on VMware on OVHcloud solution with Terraform Deploy an SAP system infrastructure on VMware on OVHcloud solution with Terraform SAP pre-installation wizard Resiliencia SAP HANA cluster with SLES on VMware on OVHcloud Backups Install and use OVHcloud Backint Agent for SAP HANA Use OVHcloud Backint Agent with several Object Storage buckets OVHcloud Backint Agent versions Sauvegarder SAP HANA avec Veeam Backup and Replication Observabilidad SAP logs on OVHcloud Logs Data Platform - Configuration SAP logs on OVHcloud Logs Data Platform - Analysez et exploitez vos logs SAP logs on OVHcloud Logs Data Platform - Index des logs SAP Public Cloud Public Cloud - Informacion General Descripcion general Conceptos clave Public Cloud Glossary Limites de velocidad de las API de Public Cloud Comparison and resilience of Deployment Modes - Understanding 3-AZ / 1-AZ / Local Zones (EN) 3-AZ resilience: Mechanisms and reference architectures (EN) How do Savings Plans work? Primeros pasos Lo esencial para empezar con Public Cloud Conocer la interfaz de Public Cloud Creando tu primer proyecto de Public Cloud de OVHcloud Getting started with OVHcloud Shell Getting Started with OVHcloud CLI Configuracion Informacion de facturacion Aumentar las cuotas de Public Cloud Comment gerer un Savings Plan Gestion de proyectos Public Cloud Best Practices for securing & structuring OVHcloud Public Cloud Projects (EN) Eliminar un proyecto de Public Cloud Delegar proyectos Migracion Public Cloud IaaS Migration - Steps and Best Practices Architecture Reference - Building a Landing Zone with OVHcloud Public Cloud Tutoriales Gestion desde Horizon Presentacion de Horizon Parametros de acceso y seguridad en Horizon Gestion desde Openstack Preparar el entorno para utilizar la API de OpenStack Cargar las variables de entorno necesarias para OpenStack Uso de los tokens OpenStack Gestion de los tokens How to use service accounts to connect to OpenStack (EN) Gestion de usuarios OpenStack Gestion de las reglas de firewall y port security en las redes que utilizan OpenStack CLI Gestion desde Terraform Terraform Tutorial (EN) Seguridad Healthcare (HDS) compliance activation (EN) Resolucion de problemas FAQ Public Cloud OVHcloud Recursos adicionales Informacion sobre el tipo de facturacion Public Cloud Proper Usage and Limitations of Classic Multi-Attach Block Storage in 3AZ Regions Understanding Landing Zones Understanding metrics in OVHcloud Public Cloud Compute Descripcion general Conceptos clave Public Cloud Instancias - Conceptos clave Primeros pasos Anadir credito Cloud Como crear una instancia de Public Cloud y conectarse a ella Gestionar sus instancias Public Cloud Como iniciar una instancia de Public Cloud en un volumen de arranque Suspender o poner en pausa una instancia Activar una licencia Windows para una instancia en modo privado Primeros pasos con las aplicaciones preinstaladas Configuracion Gestion del proyecto Cambiar los contactos de un proyecto Public Cloud Compute - Cambiar de facturacion por horas a mensual Gestion de las instancias Guardar una instancia Crear o restaurar un servidor virtual a partir de un snapshot Cambiar el hostname de una instancia de Public Cloud Comment activer le mode rescue sur une instance Public Cloud Puesta de una instancia Metal en modo de rescate - (EN) Como sustituir un par de claves SSH en una instancia Public Cloud Desplegar una instancia GPU Configurar el registro DNS inverso de una instancia de Public Cloud Redimensionar una instancia a traves del area de cliente de OVHcloud Creating and using a Server Group in Horizon and CLI Gestion desde Horizon Crear una instancia en Horizon Gestionar las instancias de Public Cloud a traves de Horizon Crear y configurar un grupo de seguridad en Horizon Gestionar las instantaneas de una instancia Crear, lanzar y eliminar imagenes en Horizon Redimensionar una instancia a traves de Horizon Cambiar de una instancia flex a una instancia clasica Gestion a traves de la API OpenStack Empezar con la API de OpenStack Empezar con la gestion de volumenes en la API OpenStack Importe su propia imagen Redimensionar una instancia de Public Cloud utilizando la CLI de OpenStack Descargar y transferir la copia de seguridad de una instancia de una region de OpenStack a otra Launching a script when an instance is created Compartir un objeto con una URL temporal Compartir imagenes entre proyectos de Public Cloud Migracion Migracion de instancias entre zonas de disponibilidad (AZ) Tutoriales Como utilizar PuTTY para conexiones SSH y autenticacion Using OVHcloud Object Storage as Terraform Backend to store your Terraform state (EN) Using OVHcloud Object Storage as Pulumi Backend to store your Pulumi state Create a custom OpenStack image with Packer (EN) How To Install ownCloud on a Public Cloud Instance Como instalar Plesk en una instancia de Public Cloud Instalar WordPress en una instancia Instalar el agente Prometheus en una instancia Public Cloud How to deploy the 3CX IPBX automatically on OVHcloud Public Cloud Tutorial - Instalar un servidor web (LAMP) en Debian o Ubuntu Local Zone VPN-as-a-Service (VPNaaS) with Tailscale integration (EN) Enterprise File Storage - Connect a Public Cloud instance to an EFS Volume via vRack Private Network Seguridad Como crear y utilizar claves de autenticacion para las conexiones SSH a las instancias Public Cloud Como configurar llaves SSH adicionales en una instancia Cambiar la contrasena de administrador en un servidor Windows Actualizar el sistema operativo Resolucion de problemas Forensics: How to deal with Public Cloud instances (EN) Reparar el bootloader Grub Redimensionar el sistema de archivos en FreeBSD 12 Obtencion de las bases de datos en modo de rescate FAQ - Modificacion de las modalidades de facturacion mensual Recursos adicionales Public Cloud Instances - Shared responsibilities (EN) Public Cloud & VPS - Image and OS life cycle and end of life/support announcements Local Zone Compute - Funcionalidades, capacidades y limites Como obtener la huella de carbono de los servicios de OVHcloud Como evitar que sus correos electronicos sean marcados como spam Storage and Backup Object Storage S3 compatible Conceptos clave Object Storage - Choosing the right storage class for your needs Object Storage - Endpoints and Object Storage geoavailability Comparison of Object Storage Deployment Modes - Understanding 3-AZ / 1-AZ / Local Zones Cold Archive - Descripcion general (EN) Primeros pasos Object Storage - Getting started Cold Archive - Getting started with Cold Archive Object Storage - Identity and access management Configuracion Object Storage - Getting Started with Versioning Object Storage - Smart Storage Management with Lifecycle Rules Object Storage - Master asynchronous replication across your buckets Object Storage - Server Access Logging Object Storage - Setting up CORS on Object Storage Object Storage - Bucket ACL Object Storage - Hosting a static website in an Object Storage bucket Object Storage - Restoring an archived object from Cold Archive storage class Object Storage - Enabling HTTPS on a static website using a custom domain Object Storage - How to connect Object Storage buckets with other resources in a vRack Migracion Object Storage - How to migrate from an S3-compatible object storage provider to OVHcloud Object Storage Object Storage - How to migrate from OVHcloud Swift Object Storage to OVHcloud S3-compatible Object Storage Tutoriales Object Storage - Use Object Storage with Rclone Object Storage - Use Object Storage with S3cmd Object Storage - Use Object Storage with WinSCP Object Storage - Utilizar Object Storage con Veeam (EN) Object Storage - Utilizar Object Storage con Nextcloud (EN) Object Storage - Utilizar Object Storage con Owncloud (EN) Object Storage – Use Object Storage with Cohesity NetBackup Object Storage – Use Object Storage with Pure Storage Flashblade Object Storage - Manage an Object Storage bucket with Terraform Object Storage – How to share an object or file externally Seguridad Object Storage - Encrypt your server-side objects with SSE-C or SSE-OMK Object Storage - Managing object immutability with Object Lock (WORM) Object Storage - Identity and access management Resolucion de problemas Object Storage - FAQ Cold Archive - FAQ (EN) Object Storage - Local Zones specifications Object Storage - Compliance Object Storage - Limites tecnicos (EN) Object Storage - Optimising Performance Object Storage - Optimise the sending of your files to Object Storage Recursos adicionales Object Storage - Shared Responsibility Cold Storage - Shared Responsibility for archive and restoration services Object Storage - Third-party applications compatibility Swift Primeros pasos Object Storage Swift - Creating an Object Storage container Object Storage Swift - Empezar con la API Swift Object Storage Swift - Primeros pasos con la API Swift S3 Configuracion Object Storage Swift - Colocar un contenedor de Object Storage detras de un nombre de dominio Object Storage Swift - Sincronizacion de contenedores de objetos (EN) Object Storage Swift - Configurar la eliminacion automatica de objetos Object Storage Swift - Setting up CORS on Object Storage (EN) Cloud Archive Swift - Gestionar los archivos desde un cliente SFTP/SCP Cloud Archive Swift - Creacion de un contenedor Public Cloud Archive Cloud Archive Swift - Descongelar los datos almacenados en Public Cloud Archive Cloud Archive Swift - Set up an Access Control List on Public Cloud Archive (EN) Migracion Object Storage - How to migrate from OVHcloud Swift Object Storage to OVHcloud S3-compatible Object Storage Tutoriales Object Storage Swift - Sincronizar un NAS Synology con el Object Storage Object Storage Swift - Montar un contenedor de objetos con S3QL Object Storage Swift - Gestionar el Object Storage con Cyberduck Object Storage Swift - Using Object Storage with Rclone Object Storage Swift - Configurar ownCloud con el Object Storage (EN) Cloud Archive Swift - Gestionar los archivos desde un cliente Swift (Cyberduck) Cloud Archive Swift - Gestion de sus archivos con Rsync Seguridad Object Storage Swift - Set up an Access Control List on Object Storage (EN) Resolucion de problemas Object Storage Swift - S3/Swift REST API compatibility (EN) Object Storage Swift - Capabilities and limitations Cloud Archive Swift - Capabilities and limitations Object Storage Swift - Optimizar los envios hacia el Object Storage Recursos adicionales Object Storage Swift - Curl Command Memo (EN) Object Storage Swift - Swift commands Memo (EN) Cloud Archive Swift - Curl Command Memo (EN) Cloud Archive Swift - Swift Command Memo (EN) Block Storage Conceptos clave Elegir la clase adecuada de Block Storage Proper Usage and Limitations of Classic Multi-Attach Block Storage in 3AZ Regions Primeros pasos Crear y configurar un disco adicional en una instancia Crear una copia de seguridad de un volumen Crear un snapshot de un volumen Configuracion Crear un volumen a partir de un snapshot Aumentar el tamano de un disco adicional Comprobar la velocidad de los discos Migracion Migrer un volume Block Storage vers un volume chiffre LUKS Modificar un Volume Block Storage Recursos adicionales Public Cloud Block Storage - Shared responsibilities (EN) File Storage Key concepts Primeros pasos File Storage Service - Getting started (Beta) Public Cloud Network Services Conceptos clave Concepts - Public Cloud Networking (EN) Concepts - Additional IP or Floating IP (EN) Concepts - Load Balancer (EN) Public Cloud Network Services - Known limits (EN) Primeros pasos Private Network Creating a private network with Gateway (EN) Configuracion del vRack Public Cloud Configuring vRack on the Public Cloud using the OVHcloud API (EN) Configuracion del vRack Public Cloud con OpenStack CLI Cambiar los servidores DNS de una instancia de Public Cloud Load Balancer Getting started with Load Balancer on Public Cloud Public IPs Attaching a Floating IP to a Public Cloud instance (EN) Configuracion Private Network How to share a private network between 2 Public Cloud projects How to extend a private OVHcloud network across Public Cloud regions Update a subnet properties (EN) Changing the MTU size for existing networks using OpenStack CLI/API (EN) Load Balancer Deploying a Public Cloud Load Balancer (EN) Updating a Load Balancer size via the Horizon interface Using the weight feature on a Load Balancer member Public Cloud Load Balancer TCP / HTTP / HTTPS Logs Forwarding (EN) Public IPs Configurar una Additional IP Comprar una Additional IP Importar una Additional IP Migrar una Additional IP Gateway L3 services SNAT configuration (EN) Configurar IPv6 en una instancia de Public Cloud Configuring a public IP block in a vRack on a Public Cloud instance Tutoriales General Proteger su infraestructura OVHcloud con Stormshield Network Security Securing your OVHcloud infrastructure with Ubika WAAP Gateway (EN) Private Network Local Zone VPN-as-a-Service (VPNaaS) with Tailscale integration (EN) Load Balancer Configuring a secure Load Balancer with Let's Encrypt (EN) Seguridad Configuring a secure Load Balancer with Let's Encrypt (EN) Configuring a TERMINATED_HTTPS listener via CLI / Horizon Proteger su infraestructura OVHcloud con Stormshield Network Security Securing your OVHcloud infrastructure with Ubika WAAP Gateway (EN) Resolucion de problemas Public Cloud Network Services - FAQ (EN) Recursos adicionales How to create and manage a Health Monitor for OVHcloud Public Cloud Load Balancer How to create and manage Level 7 (L7) Policies and Rules for OVHcloud Public Cloud Load Balancers Public Cloud Load Balancer monitoring with Prometheus Containers & Orchestration Managed Kubernetes Service (MKS) Descripcion general Key concepts Understanding OVHcloud Managed Kubernetes architecture Limites connues Choosing the right OVHcloud Managed Kubernetes Plan: Free or Standard Available datacenters, worker nodes and persistent storage flavors Exposed APIs, Kubernetes configuration and Feature gates Getting started Creating a cluster Deploying an application Deploying a Hello World application Expose your app deployed on an OVHcloud Managed Kubernetes Service Installing the Kubernetes Dashboard on OVHcloud Managed Kubernetes Installing and using Helm on OVHcloud Managed Kubernetes Installing WordPress on OVHcloud Managed Kubernetes Deploying a GPU application on OVHcloud Managed Kubernetes Service Managed Kubernetes objects (services, deployments, pods...) Configuration Cluster Configuring kubectl on an OVHcloud Managed Kubernetes cluster Configuring the API server flags on an OVHcloud Managed Kubernetes cluster Resetting an OVHcloud Managed Kubernetes cluster Upgrading Kubernetes version on an OVHcloud Managed Kubernetes cluster Add IP restrictions on an OVHcloud Managed Kubernetes cluster Changing the security update policy on an OVHcloud Managed Kubernetes cluster Configuring the OIDC provider on an OVHcloud Managed Kubernetes cluster Personnaliser l'allocation IP sur un cluster OVHcloud Managed Kubernetes Nodepools & Nodes How to manage nodes and node pools on an OVHcloud Managed Kubernetes cluster Dynamically resizing a cluster with the cluster autoscaler Configuring the cluster autoscaler Adding Labels & Taint on Node Pool (Node Pool template) Cluster autoscaler example Deploy applications to specific Nodes and Nodes Pools Taint, cordon and drain specific Nodes and Nodes Pools Adapt your Inotify parameters for your Managed Kubernetes Service deployments Storage Persistent Volumes on OVHcloud Managed Kubernetes Service Resizing Persistent Volumes Configuring multi-attach persistent volumes with OVHcloud NAS-HA Configuring multi-attach persistent volumes with Enterprise File Storage Configuring multi-attach persistent volumes with OVHcloud Cloud Disk Array Formating NVMe disks on IOPS nodes Network Using vRack Private Network Using vRack - Communicating between different private networks Using a custom gateway on an OVHcloud Managed Kubernetes cluster Working with vRack example - Managed Kubernetes and Public Cloud instances Working with vRack example - Communicating between different private networks Using Floating IPs on Managed Kubernetes Service Customizing Kube-proxy on an OVHcloud Managed Kubernetes cluster Customizing CoreDNS on an OVHcloud Managed Kubernetes cluster Customizing Cilium on an OVHcloud Managed Kubernetes cluster Traffic management Installing Nginx Ingress on OVHcloud Managed Kubernetes Expose your applications using OVHcloud Public Cloud Load Balancer Sticky sessions/Session Affinity based on Nginx Ingress on OVHcloud Managed Kubernetes Secure a Nginx Ingress with cert-manager on OVHcloud Managed Kubernetes Getting the source IP behind the LoadBalancer How to migrate from Load Balancer for MKS (IOLB) to Public Cloud Load Balancer (Octavia) Backup and Restore Backup and Restore OVHcloud Managed Kubernetes Cluster, Namespace and Applications using TrilioVault for Kubernetes Backing-up an OVHcloud Managed Kubernetes cluster using CloudCasa Backing up and restoring your Persistent Volume with Volume Snapshots on OVHcloud Managed Kubernetes Backing-up an OVHcloud Managed Kubernetes cluster using Velero Backing-up Persistent Volumes using Stash Monitoring & Observability Monitoring apps with Prometheus and Grafana on an OVHcloud Managed Kubernetes Service Collect metrics from Public Cloud instances with Prometheus on an OVHcloud Managed Kubernetes Service Distributed tracing with Jaeger on an OVHcloud Managed Kubernetes Service Pushing logs from a Kubernetes cluster to Logs Data Platform using Fluent Bit Managed Kubernetes Service Audit Logs Forwarding Monitoring GPU usage on OVHcloud Managed Kubernetes Service Managed Kubernetes Service Audit Logs Forwarding Operators Set up the Kubernetes operator for Public Cloud Databases Deploying a Kubernetes Operator based on Helm on OVHcloud Managed Kubernetes Deploying a Kubernetes Operator written in Golang on OVHcloud Managed Kubernetes Migration Migration Guide – Moving Your Kubernetes cluster to OVHcloud How to migrate from Load Balancer for MKS (IOLB) to Public Cloud Load Balancer (Octavia) Tutorials Installing Agones on OVHcloud Managed Kubernetes Installing Jenkins on OVHcloud Managed Kubernetes Using Codefresh with OVHcloud Managed Kubernetes cluster Deploying Apache Pulsar on an OVHcloud Managed Kubernetes cluster How to install OpenFaaS CE on OVHcloud Managed Kubernetes Run Serverless containers on OVHcloud Managed Kubernetes with Knative Deploying Artifactory on an OVHcloud Managed Kubernetes cluster Enforcing policy management on OVHcloud Managed Kubernetes with Kyverno Scan for vulnerabilities and misconfigurations of your OVHcloud Managed Kubernetes with Trivy Near real-time threats detection with Falco on OVHcloud Managed Kubernetes Sanitize your OVHcloud Managed Kubernetes with Popeye Installing cert-manager on OVHcloud Managed Kubernetes Installing Keycloak, an OIDC Provider, on OVHcloud Managed Kubernetes Installing Istio on OVHcloud Managed Kubernetes Traffic management with Istio on OVHcloud Managed Kubernetes Security Add IP restrictions on an OVHcloud Managed Kubernetes cluster Changing the security update policy on an OVHcloud Managed Kubernetes cluster Configuring the OIDC provider on an OVHcloud Managed Kubernetes cluster Encrypt your Secret for OVHcloud Managed Kubernetes with Sealed Secrets (Kubeseal) Using RBAC to handle limited access to an OVHcloud Managed Kubernetes cluster Troubleshooting ETCD Quotas, usage, troubleshooting and error Troubleshooting permission errors when enabling persistence Additional resources Managed Kubernetes End-of-Sale, End-of-Service and End-of-Life policies Managed Kubernetes - Responsibility model Orchestration product reversibility policy Recommended external resources OVHcloud Managed Kubernetes - Features and roadmap Kubernetes Plugins (CNI, CRI, CSI...) & softwares versions and reserved resources Managed Private Registry (MPR) Descripcion general Getting started Creating a private registry Creating a private registry (Harbor) through Terraform Creating a private registry with Pulumi Creating and using a Docker image stored in an OVHcloud Managed Private Registry Connecting to the UI Managing users and projects Configuration Using Private Registry with OVHcloud Managed Kubernetes Managing Helm charts in the OVHcloud Managed Private Registry Deploying a Helm chart from your private registry in Kubernetes Configuring Proxy Cache on an OVHcloud Managed Private Registry Migrate Helm Charts from Chartmuseum to OCI Security Configure the authentication via an OIDC provider on an OVHcloud Managed Private Registry Adding IP restrictions on an OVHcloud Managed Private Registry Sign OCI artifacts with Cosign on OVHcloud Managed Private Registry Scanning Docker images for vulnerabilities with OVHcloud Managed Private Registry Troubleshooting FAQ Managed Private Registry (MPR) Additional resources Managed Private Registry - Responsibility model (EN) Managed OCI artifact Registry Product Reversibility Policy Managed Rancher Service (MRS) Descripcion general Getting started Getting Started with Managed Rancher Service Creating, updating and accessing a Managed Rancher Service (EN) Managing users and projects in Managed Rancher Service Importing an existing Kubernetes cluster in MRS Creating a Managed Kubernetes Service (MKS) cluster in MRS Creating a Kubernetes cluster based on OVHcloud Public Cloud Compute Instances in MRS Creating a Kubernetes cluster with existing nodes (Generic) in MRS Configuration Editing the configuration of a Kubernetes cluster in Managed Rancher Service Backing up and restoring a Kubernetes cluster in Managed Rancher Service Deploying a monitoring stack (Prometheus & Grafana) in a Kubernetes cluster in MRS Tutorials How to use Rancher CLI Additional resources Managed Rancher Service supported versions and lifecycle policy Orchestration product reversibility policy Public Cloud Databases Descripcion general PostgreSQL Descripcion general Conceptos clave Lifecycle policy for Public Cloud Databases FAQ for Public Cloud Databases Capabilities and Limitations of Public Cloud Databases Capabilities and Limitations of Public Cloud Databases for PostgreSQL Automated Backups for Public Cloud Databases High availability and failure scenarios for Public Cloud Databases for PostgreSQL Primeros pasos Getting started with Public Cloud Databases Getting started with Public Cloud Databases APIs Getting started with Terraform for Public Cloud Databases Configure incoming connections of a Public Cloud Databases for PostgreSQL service Connect using the CLI for Public Cloud Databases for PostgreSQL Connect using PHP for Public Cloud Databases for PostgreSQL Connect using Python for Public Cloud Databases for PostgreSQL Connect using PgAdmin for Public Cloud Databases for PostgreSQL Configuracion Create and use connection pools in Public Cloud Databases for PostgreSQL Maintenance operations for Public Cloud Databases Configurer le reseau prive des bases de donnees Public Cloud (EN) Configure the advanced parameters for Public Cloud Databases Advanced parameters for Public Cloud Databases for PostgreSQL Restore a backup of Public Cloud Databases Detect and terminate long-running queries of Public Cloud Databases for PostgreSQL Resize the storage of Public Cloud Databases Update the flavor of Public Cloud Databases Update the plan of Public Cloud Databases Mettre en place le transfert de logs des bases de donnees Public Cloud (EN) Set up the Kubernetes operator for Public Cloud Databases Set up service integration for Public Cloud Databases Fetch service metrics with Prometheus for Public Cloud Databases Enable deletion protection for Public Cloud Databases Migracion Public Cloud Databases - How to migrate to OVHcloud Database as a Service (DBaaS) Reversibility Policy for Managed Relational Database Product Tutoriales Build a Strapi app connected to Public Cloud Databases for PostgreSQL Install and connect Wagtail to Public Cloud Databases for PostgreSQL Migrate an on-premises database to Public Cloud Databases for PostgreSQL Seguridad Security Overview for Public Cloud Databases Responsibility model for Public Cloud Databases Diagnostico Troubleshoot your Public Cloud Databases Handle 'Disk Full' situations for Public Cloud Databases Recursos adicionales Available extensions for Public Cloud Databases for PostgreSQL MySQL Descripcion general Conceptos clave Lifecycle policy for Public Cloud Databases FAQ for Public Cloud Databases Capabilities and Limitations of Public Cloud Databases Capabilities and Limitations of Public Cloud Databases for MySQL Automated Backups for Public Cloud Databases Primeros pasos Getting started with Public Cloud Databases Getting started with Public Cloud Databases APIs Getting started with Terraform for Public Cloud Databases Configure incoming connections of a Public Cloud Databases for MySQL service Connect using the CLI for Public Cloud Databases for MySQL Connect using PHP for Public Cloud Databases for MySQL Connect using Python for Public Cloud Databases for MySQL Connect using Workbench for Public Cloud Databases for MySQL Configuracion Maintenance operations for Public Cloud Databases Configurer le reseau prive des bases de donnees Public Cloud (EN) Configure the advanced parameters for Public Cloud Databases Advanced parameters for Public Cloud Databases for MySQL Restore a backup of Public Cloud Databases Resize the storage of Public Cloud Databases Update the flavor of Public Cloud Databases Update the plan of Public Cloud Databases Mettre en place le transfert de logs des bases de donnees Public Cloud (EN) Set up the Kubernetes operator for Public Cloud Databases Set up service integration for Public Cloud Databases Fetch service metrics with Prometheus for Public Cloud Databases Enable deletion protection for Public Cloud Databases Migracion Public Cloud Databases - How to migrate to OVHcloud Database as a Service (DBaaS) Reversibility Policy for Managed Relational Database Product Tutoriales Connect Managed Kubernetes to Public Cloud Databases for MySQL Seguridad Security Overview for Public Cloud Databases Responsibility model for Public Cloud Databases Diagnostico Troubleshoot your Public Cloud Databases Handle 'Disk Full' situations for Public Cloud Databases MongoDB Descripcion general Conceptos clave Why choose MongoDB? Cluster sizing for Public Cloud Databases for MongoDB Developer Best Practices with Public Cloud Databases for MongoDB Operational Best Practices with Public Cloud Databases for MongoDB Lifecycle policy for Public Cloud Databases FAQ for Public Cloud Databases Capabilities and Limitations of Public Cloud Databases Capabilities and Limitations of Public Cloud Databases for MongoDB Automated Backups for Public Cloud Databases Understand the connection strings URI format of Public Cloud Databases for MongoDB Primeros pasos Getting started with Public Cloud Databases for MongoDB Getting started with Public Cloud Databases Getting started with Public Cloud Databases APIs Getting started with Terraform for Public Cloud Databases Deploy with Terraform for Public Cloud for MongoDB Configure incoming connections of a Public Cloud Databases for MongoDB service Connect using the CLI for Public Cloud Databases for MongoDB Connect using PHP for Public Cloud Databases for MongoDB Connect using Python for Public Cloud Databases for MongoDB Connect using Compass for Public Cloud Databases for MongoDB Developer Tools for Public Cloud Databases for MongoDB Cluster monitoring for Public Cloud Databases for MongoDB Configuracion Maintenance operations for Public Cloud Databases Configurer le reseau prive des bases de donnees Public Cloud (EN) Configure the advanced parameters for Public Cloud Databases Restore a backup of Public Cloud Databases Backup and restore a service with the CLI for Public Cloud Databases for MongoDB Resize the storage of Public Cloud Databases Update the flavor of Public Cloud Databases Update the plan of Public Cloud Databases Mettre en place le transfert de logs des bases de donnees Public Cloud (EN) Set up the Kubernetes operator for Public Cloud Databases Set up service integration for Public Cloud Databases Fetch service metrics with Prometheus for Public Cloud Databases Enable deletion protection for Public Cloud Databases Migracion Public Cloud Databases - How to migrate to OVHcloud Database as a Service (DBaaS) Migrate to OVHcloud Public Cloud Databases for MongoDB Relational Migrator for Public Cloud Databases for MongoDB Reversibility Policy for Managed Document Database Product Tutoriales Build and connect a Node.js application to Public Cloud Databases for MongoDB Seguridad Security Overview for Public Cloud Databases Responsibility model for Public Cloud Databases Diagnostico Troubleshoot your Public Cloud Databases Handle 'Disk Full' situations for Public Cloud Databases Recursos adicionales Set up BI Connector for Public Cloud Databases for MongoDB Configure an Analytics node for Public Databases for MongoDB Set up a Kafka integration for Public Cloud Databases for MongoDB Understand readPreference and writeConcern of Public Cloud Databases for MongoDB Benchmark Public Cloud Databases for MongoDB Valkey Descripcion general Conceptos clave Lifecycle policy for Public Cloud Databases FAQ for Public Cloud Databases Capabilities and Limitations of Public Cloud Databases Capabilities and Limitations of Public Cloud Databases for Valkey Automated Backups for Public Cloud Databases Primeros pasos Getting started with Public Cloud Databases Getting started with Public Cloud Databases APIs Getting started with Terraform for Public Cloud Databases Configure incoming connections of a Public Cloud Databases for Valkey service Connect using the CLI for Public Cloud Databases for Valkey Connect using PHP for Public Cloud Databases for Valkey Connect using Python for Public Cloud Databases for Valkey Connect using RedisInsight for Public Cloud Databases for Valkey Configuracion Maintenance operations for Public Cloud Databases Configurer le reseau prive des bases de donnees Public Cloud (EN) Configure the advanced parameters for Public Cloud Databases Advanced parameters for Public Cloud Databases for Valkey Restore a backup of Public Cloud Databases Update the flavor of Public Cloud Databases Update the plan of Public Cloud Databases Manage ACLs via API for Public Cloud Databases for Valkey Mettre en place le transfert de logs des bases de donnees Public Cloud (EN) Set up the Kubernetes operator for Public Cloud Databases Set up service integration for Public Cloud Databases Fetch service metrics with Prometheus for Public Cloud Databases Enable deletion protection for Public Cloud Databases Migracion Public Cloud Databases - How to migrate to OVHcloud Database as a Service (DBaaS) Reversibility Policy for the Managed In-Memory Database product Tutoriales Boost your WordPress CMS with caching with Public Cloud Databases for Valkey Seguridad Security Overview for Public Cloud Databases Responsibility model for Public Cloud Databases Diagnostico Troubleshoot your Public Cloud Databases Common Conceptos clave Lifecycle policy for Public Cloud Databases FAQ for Public Cloud Databases Capabilities and Limitations of Public Cloud Databases Automated Backups for Public Cloud Databases Primeros pasos Getting started with Public Cloud Databases Getting started with Public Cloud Databases APIs Getting started with Terraform for Public Cloud Databases Configuracion Maintenance operations for Public Cloud Databases Configurer le reseau prive des bases de donnees Public Cloud (EN) Configure the advanced parameters for Public Cloud Databases Restore a backup of Public Cloud Databases Resize the storage of Public Cloud Databases Update the flavor of Public Cloud Databases Update the plan of Public Cloud Databases Mettre en place le transfert de logs des bases de donnees Public Cloud (EN) Set up the Kubernetes operator for Public Cloud Databases Set up service integration for Public Cloud Databases Fetch service metrics with Prometheus for Public Cloud Databases Enable deletion protection for Public Cloud Databases Migracion Public Cloud Databases - How to migrate to OVHcloud Database as a Service (DBaaS) Reversibility Policy for Managed Relational Database Product Reversibility Policy for Managed Document Database Product Reversibility Policy for the Managed In-Memory Database product Seguridad Security Overview for Public Cloud Databases Responsibility model for Public Cloud Databases Diagnostico Troubleshoot your Public Cloud Databases Handle 'Disk Full' situations for Public Cloud Databases Analytics Clickhouse Descripcion general Key concepts Getting started Configuration Tutorials Kafka Descripcion general Conceptos clave Lifecycle policy for Analytics Capabilities and Limitations of Analytics Capabilities and Limitations of Analytics with Kafka Capabilities and Limitations of Analytics with Kafka Connect Capabilities and Limitations of Analytics with Kafka MirrorMaker Automated Backups for Analytics Primeros pasos Getting started with Analytics with Kafka Getting started with Analytics Getting started with Analytics APIs Getting started with Terraform for Analytics Configuracion Maintenance operations for Analytics Configure the advanced parameters for Analytics Advanced parameters for Analytics with Kafka Advanced parameters for Analytics with Kafka Connect Restore a backup of Analytics Resize the storage of Analytics Update the flavor of Analytics Update the plan of Analytics Set up logs forwarding for Analytics Set up the Kubernetes operator for Analytics Fetch service metrics with Prometheus for Analytics Migracion Reversibility Policy for the Managed Message Broker product Tutoriales Create publisher and consumer applications with Analytics with Kafka Seguridad Presentation de la securite des services Analytics (EN) Partage des responsabilites des services Analytics (EN) Diagnostico Troubleshoot your Analytics Handle 'Disk Full' situations for Analytics OpenSearch OpenSearch - Guides OpenSearch - Capabilities and Limitations OpenSearch - Getting started OpenSearch - Monitor your infra (with Logstash or Fluent Bit) OpenSearch - Advanced parameters references Dashboards Descripcion general Dashboards - Guides Dashboards - Capabilities and Limitations Dashboards - Configure your Dashboards instance to accept incoming connections Dashboards - Advanced parameters references Dashboards - Tutorials Dashboards - Tutorial - Expose your Dashboards instance in your private network via a reverse proxy NGINX Dashboards - Tutorial - How to use the Grafana® API Common Conceptos clave Lifecycle policy for Analytics Capabilities and Limitations of Analytics Automated Backups for Analytics Primeros pasos Getting started with Analytics Getting started with Analytics APIs Getting started with Terraform for Analytics Configuracion Maintenance operations for Analytics Configure the advanced parameters for Analytics Restore a backup of Analytics Resize the storage of Analytics Update the flavor of Analytics Update the plan of Analytics Set up logs forwarding for Analytics Set up the Kubernetes operator for Analytics Fetch service metrics with Prometheus for Analytics Migracion Reversibility Policy for the Managed Message Broker product Reversibility Policy for the Managed Search Engine Software Platform product Reversibility Policy for the Managed Data Visualization product Seguridad Presentation de la securite des services Analytics (EN) Partage des responsabilites des services Analytics (EN) Diagnostico Troubleshoot your Analytics Handle 'Disk Full' situations for Analytics AI & machine learning Descripcion general General information Comparative tables - AI Notebooks, AI Training, AI Deploy AI Tools - Lifecycle policy Data - Concept and best practices Data - Compliance between AI Tools and S3 compatible Object Storage AI Dashboard - Getting started Users - Manage AI users and roles Registries - Use & manage your registries AI Tools - Remote SSH Connection AI Tools - Monitor your cloud resources AI Tools - ovhai SDK Reversibility Policy for the AI Managed Container product FAQ - AI Tools Command Line Interface CLI - Installation CLI - Cheat Sheet CLI - Launch an AI notebook CLI - Launch an AI Training job CLI - Manage access tokens CLI - Launch and share an AI Notebook with tokens CLI - Commands reference CLI - Commands reference for data CLI - Use your data in a notebook CLI - Launch an AI Deploy app AI Notebooks Descripcion general AI Notebooks - Key concepts AI Notebooks - Notebook concept AI Notebooks - Features, Capabilities and Limitations AI Notebooks - Getting started AI Notebooks - Premiers pas (EN) AI Notebooks - Workspace AI Notebooks - Configuration AI Notebooks - Manage and use data in a notebook via UI AI Notebooks - Politique de reversibilite du produit Notebook Interface AI Notebooks - Tutorials Audio/Speech AI Notebooks - Tutorial - Audio analysis and classification with AI AI Notebooks - Tutorial - Use Speech-to-Text powers on audio and video Computer vision AI Notebooks - Tutorial - Train YOLOv5 on a custom dataset AI Notebooks - Tutorial - Train YOLOv7 for sign language recognition AI Notebooks - Tutorial - Train YOLOv8 to play rock paper scissors (EN) AI Notebooks - Tutorial - Use ResNet for image classification AI Notebooks - Tutorial - Brain tumor segmentation using U-Net AI Notebooks - Tutorial - Create and train an image generation model NLP AI Notebooks - Tutorial - Sentiment analysis on Tweets using Hugging Face AI Notebooks - Tutorial - Build your spam classifier Code assistant AI Notebooks - Using a code assistant (EN) Fine Tuning AI Notebooks - Tutorial - Fine-Tune and export an AI model to ONNX AI Notebooks - Tutorial - Create and train a Rasa chatbot AI Notebooks - Tutorial - Fine-tuning LLaMA 2 MLOps/Monitoring AI Notebooks - Tutorial - Use tensorboard inside notebooks AI Notebooks - Tutorial - Weights & Biases integration AI Notebooks - Tutorial - Track your ML models with MLflow inside notebooks AI Notebooks - Troubleshooting AI Notebooks - Troubleshooting AI Notebooks - Additional resources AI Notebooks - Billing and lifecycle AI Training Descripcion general AI Training - Key concepts AI Training - Job concept AI Training - Features, Capabilities and Limitations AI Training - Getting started AI Training - Getting started AI Training - Start a job with a notebook Docker image AI Training - Tutorial - Build & use custom Docker image AI Training - Tutorial - Train your first ML model AI Training - Configuration AI Training - Tutorial - Build & use custom Docker image AI Training - Tutorials MLOps/Monitoring AI Training - Tutorial - Use tensorboard inside a job AI Training - Tutorial - Compare models with W&B for audio classification task NLP AI Training - Tutorial - Train a Rasa chatbot inside a Docker container Audio/Signal processing AI Training - Tutorial - Train a model to recognize marine mammal sounds Computer vision AI Training - Tutorial - Train YOLOv8 to play rock paper scissors (EN) AI Training - Tutorial - Turn a video into a 3D model using NVIDIA Neuralangelo Model export/Inference AI Training - Tutorial - Train a PyTorch model and export it to ONNX AI Training - Tutorial - Get started with NVIDIA Triton Inference Server and AI Training AI Training - Troubleshooting AI Training - Troubleshooting AI Training - Additional resources AI Training - Billing and lifecycle AI Deploy Descripcion general AI Deploy - Key concepts AI Deploy - App concept AI Deploy - Features, Capabilities and Limitations AI Deploy - Apps portfolio AI Deploy - Scaling strategies AI Deploy - Getting started AI Deploy - Getting started AI Deploy - Configuration AI Deploy - Accessing your app with tokens (EN) AI Deploy - Scaling strategies AI Deploy - Update custom Docker images AI Deploy - Security AI Deploy - Accessing your app with tokens (EN) AI Deploy - Tutorials AI Deploy - Tutorial - Build & use a custom Docker image AI Deploy - Tutorial - Build & use a Streamlit image AI Deploy - Tutorial - Deploy a simple app with Flask AI Deploy - Tutorial - Deploy an app for audio classification task using Streamlit AI Deploy - Tutorial - Deploy a web service for YOLOv5 using Flask AI Deploy - Tutorial - Deploy a Gradio app for sketch recognition AI Deploy - Tutorial - Deploy an app for sentiment analysis with Hugging Face and Flask AI Deploy - Tutorial - Deploy an interactive app for EDA and prediction using Streamlit AI Deploy - Tutorial - Deploy and call a spam classifier with FastAPI AI Deploy - Tutorial - Create and deploy a Speech to Text application using Streamlit AI Deploy - Tutorial - How to load test your application with Locust AI Deploy - Tutorial - Deploy a Rasa chatbot with a simple Flask app AI Deploy - Tutorial - Create a web service to recognize sign language with YOLOv7 AI Deploy - Tutorial - Deploy a brain tumor segmentation app using Streamlit AI Deploy - Tutorial - Deploy LLaMA 2 in a Streamlit application AI Deploy - Tutorial - Deploy an ONNX model using FastAPI AI Deploy - Tutorial - Create an application to play rock paper scissors with YoloV8 (EN) AI Deploy - Tutorial - Deploy Whisper Speech Recognition Model AI Deploy - Tutorial - Deploy Stable Diffusion WebUI AI Deploy - Tutorial - Deploy FLUX Text-to-Image Models AI Deploy - Troubleshooting AI Deploy - Troubleshooting AI Deploy - Additional resources AI Deploy - Billing and lifecycle AI Endpoints Descripcion general AI Endpoints - Key concepts AI Endpoints - Features, Capabilities and Limitations AI Endpoints - Structured Output AI Endpoints - Function Calling AI Endpoints - Responses API AI Endpoints - Getting started AI Endpoints - Getting started AI Endpoints - Tutorials AI Endpoints - Create your own audio summarizer AI Endpoints - Create your own voice assistant AI Endpoints - Using Virtual Models AI Endpoints - Speech to Text Integrations AI Endpoints - Create a code assistant with Continue AI Endpoints - Build a Python Chatbot with LangChain AI Endpoints - Build a JavaScript Chatbot with LangChain AI Endpoints - Create your own AI chatbot using LangChain4j and Quarkus AI Endpoints - Create a Streaming Chatbot with LangChain4j and Quarkus AI Endpoints - Enable conversational memory in your chatbot using LangChain AI Endpoints - Create a Memory Chatbot with LangChain4j AI Endpoints - Build a RAG Chatbot with LangChain AI Endpoints - Build a RAG Chatbot with LangChain4j AI Endpoints - Using Structured Output with LangChain4j AI Endpoints - Using Function Calling with LangChain4J AI Endpoints - Model Context Protocol (MCP) with LangChain4j AI Endpoints - Integration in Python with LiteLLM AI Endpoints - Integration with Apache Airflow AI Endpoints - Integration with Hugging Face Inference Providers AI Endpoints - Integration with Pydantic AI AI Endpoints - Troubleshooting AI Endpoints - Troubleshooting AI Endpoints - Additional resources AI Endpoints - Billing and lifecycle AI Partners Ecosystem Descripcion general AI Partners - Key concepts AI Partners Ecosystem - Voxist - Models concept (EN) AI Partners Ecosystem - Lettria - Models concept (EN) AI Partners - Getting started AI Partners Ecosystem - Lettria - Models features, capabilities and billing (EN) AI Partners Ecosystem - Voxist - Models features, capabilities and billing (EN) Quantum computing General information Quantum computing - Features, Capabilities and Limitations Quantum computing - Billing and lifecycle Quantum computing - Troubleshooting Quantum emulators Guides Quantum computing - Getting started with Emulators Notebooks Quantum QPUs Guides Quantum computing - Getting started with QPUs Notebooks Integrations Prefect Prefect - Getting Started Prefect - Tutorial - Emails notification with blocks and automations Prefect - Tutorial - AI pipeline with training job Data Platform Data Platform documentation Sign-up to OVHcloud Data Platform Web Cloud Dominios Descripcion general API Descripcion general Conceptos clave Introduction Primeros pasos Order a Domain Name Configuracion Tasks Management Manage Contacts of a Domain Name Managing Eligibility Rules Configure the Display of Contact Data in the Whois Configure the DNS of your Domain Name Migracion Transfer a Domain Name Nombres de dominio Descripcion general Primeros pasos FAQ sobre los nombres de dominio y DNS ¿Como crear un subdominio? Redirigir un nombre de dominio gestionado por OVHcloud Renovar los dominios de OVHcloud Como obtener informacion relativa a un dominio con el WHOIS ¿Como configurar la visualizacion del WHOIS de un nombre de dominio? Como exportar la lista de dominios en CSV Configuracion Gestion de los contactos de los dominios Nombre de dominio - ¿Como cambiar el titular? Nombre de dominio - Gestion del contacto titular Changer le proprietaire d'un domaine avec une Demande d'Operation AFNIC (DOA) Diagnostico Resolver un error en un nombre de dominio Migracion Transferencia entrante hacia OVHcloud Transferir un nombre de dominio a OVHcloud Transferir un nombre de dominio .uk a OVHcloud Transferring a .pl domain name to OVHcloud Transferir un nombre de dominio Hostinger a OVHcloud Transferir un nombre de dominio GoDaddy a OVHcloud Transferring a home.pl domain name to OVHcloud Transferir un nombre de dominio Ionos a OVHcloud Transferir un nombre de dominio O2Switch a OVHcloud Transferir un nombre de dominio Gandi a OVHcloud Transferir un nombre de dominio Wix a OVHcloud Transferencia saliente desde OVHcloud Transferir un nombre de dominio a otro agente registrador Transferir un nombre de dominio .uk a otro agente registrador Tutoriales Conectar un nombre de dominio de OVHcloud a un Google Site Conectar un nombre de dominio de OVHcloud a Shopify Conectar un nombre de dominio de OVHcloud a SquareSpace Conectar un nombre de dominio de OVHcloud a Wix Conectar un nombre de dominio de OVHcloud a GoDaddy Conectar un nombre de dominio de OVHcloud a Webflow How to use an OVHcloud domain with iCloud Mail DNS (Domain Name System) Descripcion general Conceptos clave Todo sobre los servidores DNS Todo sobre la zona DNS Todo sobre los registros DNS Configuracion Servidores DNS Modificar los servidores DNS de un dominio en OVHcloud List of IP addresses of OVHcloud DNS servers Zona DNS Crear una zona DNS de OVHcloud para un dominio Crear una zona DNS de OVHcloud para un subdominio Editar una zona DNS de OVHcloud Gestionar el historial de una zona DNS ¿Como eliminar una zona DNS OVHcloud? Registros DNS Anadir un registro DNS de tipo A a un dominio Anadir un registro DNS de tipo AAAA a un dominio Como anadir un registro DNS de tipo CNAME para un subdominio Anadir un registro DNS de tipo TXT a un dominio Configurar un registro MX para la gestion del correo Opciones DNS Activar los DNS Anycast para su dominio Personalizar los servidores DNS de un dominio (Hosts) Configurar un DNS dinamico (DynHost/DynDNS) para un dominio Seguridad Mejorar la seguridad del correo electronico mediante el registro SPF Ameliorer la securite des e-mails via un enregistrement DKIM Mejorar la seguridad del correo electronico mediante el registro DMARC Proteger su dominio con DNSSEC Tutoriales Tutorial - Uso de Zonemaster Web hosting Primeros pasos Web hosting - Activar el Alojamiento gratuito 100M Como empezar correctamente con su alojamiento web Premiers pas avec un hebergement Cloud Web Premiers pas avec la solution Visibilite Pro Ver y gestionar todos sus sitios web desde el area de cliente de OVHcloud Como crear un sitio web - Realizar un proyecto en 5 pasos FAQ Web Hosting Publicar un sitio web en internet Web hosting - Activar las direcciones de correo incluidas Web hosting - Como conocer su cluster y su filer Como encontrar el nombre de su solucion de alojamiento web Configuracion Alojar varios sitios web en un mismo hosting Configurar y utilizar Git con un alojamiento web de OVHcloud Web hosting - Modificar un dominio ya asociado a un alojamiento Web hosting - Entorno, version PHP, .ovhconfig Configure una direccion IPv6 para su sitio web Gestionar los motores de ejecucion en un hosting Cloud Web Exportar la copia de seguridad del espacio FTP de su hosting Cloud Web Web hosting - Como mejorar su solucion Acelerar un sitio web utilizando la CDN Web hosting - Consultar las estadisticas y logs de un sitio web Web hosting - Consultar estadisticas y logs CDN ¿Como geolocalizar un sitio web en un pais especifico? Optimizar el rendimiento de su sitio web Crear tareas automatizadas (CRON) en un alojamiento web How to create and manage a web application using the OVHcloud public API (EN) Bases de datos Crear una base de datos en un alojamiento web Cambiar la contrasena de la base de datos de un alojamiento web Duplicar el contenido de una base de datos en otra Exportar una copia de seguridad de la base de datos de un alojamiento web Recuperar la copia de seguridad de una base de datos eliminada Como identificar el servidor de su base de datos FTP y SSH Web hosting - Como utilizar FileZilla Web hosting - Como gestionar usuarios FTP Conectarse al espacio de almacenamiento FTP de un alojamiento web Alojamiento web - Como activar el acceso SFTP Cambiar la contrasena de un usuario FTP Gestionar un alojamiento web con Visual Studio Code a traves de SFTP Tutorial - Utilizar Cyberduck con mi alojamiento web Restaurar el espacio de almacenamiento de un alojamiento web Web hosting - Como utilizar el acceso SSH Como utilizar PuTTY para conexiones SSH y autenticacion Utilizar SVN Web hosting - Copiar archivos con el comando SCP CMS Instalar su sitio web con un 'modulo en 1 clic' (CMS) Como cambiar la contrasena de administrador de un CMS ¿Como gestionar su modulo en 1 clic? Migracion Como migrar un sitio web desde un alojamiento web compartido hacia un VPS Importar una copia de seguridad en la base de datos de un alojamiento web Exportar un sitio web Migrating your website and associated services to OVHcloud Migrar un sitio web Xara a OVHcloud Migrar un sitio web WordPress a OVHcloud Tutoriales Tutorial - Crear una pagina web personal en OVHcloud Casos de uso - Como cambiar el dominio de un sitio existente Tutorial - Instalacion y configuracion de Cecil, un generador de sitios estaticos (SSG) en PHP Tutorial - Anadir contenido dinamico a una pagina web estatica generada con Cecil Instalar Composer en un alojamiento web Tutoriales WordPress Tutorial - Primeros pasos en WordPress Tutorial - Guardar una copia de seguridad de su sitio web WordPress Tutorial - Utilizar el archivo htaccess con WordPress Tutorial - Utilizar WooCommerce con el CMS WordPress Managing multiple WordPress websites with the MainWP plugin Backing up your WordPress websites with MainWP Improving your website's security with the MainWP plugin for WordPress Managing customer information on your WordPress websites with MainWP Tutoriales para hosting Cloud Web Instalar Ghost en un hosting Cloud Web Installer Etherpad sur son hebergement Cloud Web Comment installer Django CMS sur son hebergement Cloud Web Installer Camaleon CMS sur son hebergement Cloud Web Redireccion y autenticacion Tutorial - Proteger un directorio o el panel de administracion de su sitio web con los archivos .htaccess y .htpasswd Tutorial: Reescribir la URL de acceso a mi sitio web con el mod_rewrite a traves del archivo .htaccess Tutorial - ¿Como bloquear el acceso a mi sitio web para determinadas direcciones IP a traves de un archivo .htaccess? Tutorial - Operaciones alcanzables con un fichero .htaccess CMS Tutorial - Instalar manualmente un CMS en mi alojamiento Tutorial - Instalar manualmente WordPress Tutorial - Instalar Joomla! manualmente Tutorial - Instalar Pico manualmente Tutorial - Instalar manualmente PrestaShop Tutorial - Instalar manualmente Drupal Tutorial - Instalar manualmente Grav Tutorial - Instalar Typo3 manualmente Tutorial - Instalar SPIP manualmente Seguridad ¿Como proteger su sitio web? Activacion del firewall de aplicacion Web hosting - Gestionar un certificado SSL Web hosting - Habilitar HTTPS en un sitio web Web hosting - Activar un certificado SSL gratuito Let's Encrypt Web hosting - Activar un certificado SSL Sectigo DV Web hosting - Activar un certificado SSL Sectigo EV Web hosting - Instalar un certificado SSL personalizado Errores comunes relacionados con la seguridad de su sitio web con el SSL Diagnostico Casos de uso - Asesoramiento sobre la pirateria de su sitio web Como mitigar la vulnerabilidad de reinicio rapido HTTP/2 (EN) ¿Que hacer si mi sitio web no esta accesible? Mi sitio es lento. ¿Que hacer? Resolver los errores mas frecuentes relacionados con los modulos en un clic ¿Que hacer en caso de error 'La conexion no es privada'? Resolver los errores mas frecuentes asociados a las bases de datos Solucionar el error "Sitio no instalado" ¿Que hacer en caso de error 500 Internal Server Error? ¿Que hacer en caso de pagina del "Index of" ? ¿Que hacer en caso de pagina 403 forbidden? ¿Que hacer si aparece la pagina «Your IP has been banned»? ¿Que hacer si aparece la pagina «Your request has been blocked»? Gestionar los mensajes de correo automatizados Como reaccionar ante una actividad anormal detectada en su alojamiento web Web hosting - Mi base de datos esta saturada, ¿que hago? Resolver los errores recurrentes durante el uso de un programa FTP Recursos adicionales Web hosting - Lista de direcciones IP por cluster Particularidades tecnicas de los alojamientos compartidos Hebergement web - Versions disponibles des langages Web Hosting Reversibility Policy (DE) Anuncios de fin de venta/vida base de datos SQL Migracion de MySQL a Percona Server para MySQL Managed Hosting for WordPress Primeros pasos Discover Managed Hosting for WordPress (Beta version) Video Center Primeros pasos Video Center - Manage your videos online SSL Gateway Primeros pasos Contratar un SSL Gateway Utilizar el servicio SSL Gateway Web Cloud Databases Primeros pasos Primeros pasos con Web Cloud Databases Empezar con MySQL y MariaDB Empezar con PostgreSQL Configuracion Web Cloud Databases - ¿Como autorizar una direccion IP? Crear bases de datos y usuarios en un servidor de bases de datos Web Cloud Databases - Modificar los permisos de un usuario Web Cloud Databases - Conectarse a una base de datos Configurar el servidor de bases de datos Web Cloud Databases - ¿Como gestionar los logs? Desvincular mi solucion Web Cloud Databases de un alojamiento web Migracion Guardar y exportar una base de datos en un servidor de bases de datos Restaurar e importar una base de datos en su servidor de bases de datos Recursos adicionales Anuncios de fin de venta/vida Web Cloud Databases Politica de fin de vida de las bases de datos administradas Reversibility Policy for the Managed Database System for Web Hosting product Soluciones de correo y herramientas colaborativas Funcionalidades comunes a los productos de correo Configurar la politica de seguridad de un servicio de correo Utilizar los alias y redirecciones de correo Eliminar una cuenta de correo Uso de Outlook Web Application (OWA) Utilizar una direccion de correo desde Outlook en la Web Crear reglas de la bandeja de entrada en OWA Crear respuestas automaticas en OWA Compartir carpetas en OWA Compartir un calendario con el webmail OWA Migracion de servicios Migrar una direccion de correo electronico MX Plan a una cuenta de correo electronico profesional, Exchange o Zimbra Migrar manualmente una direccion de correo electronico Migrar cuentas de correo electronico con OVHcloud Mail Migrator Migrar sus direcciones de correo de una plataforma de correo de OVHcloud a otra Resolucion de problemas No se puede enviar o recibir mensajes ¿Que hacer en caso de cuenta bloqueada por spam? Obtener la cabecera y el archivo .eml de un e-mail Gestionar el espacio de almacenamiento de una cuenta de correo Restaurar los elementos eliminados de su cuenta de correo MX Plan Descripcion general Primeros pasos Primeros pasos con la solucion MX Plan Crear una direccion de correo electronico en un MX Plan Cambiar la contrasena de una direccion de correo Webmail: Guia de uso de Roundcube FAQ soluciones de correo electronico de OVHcloud Utilizar el webmail Zimbra FAQ sobre la solucion Zimbra OVHcloud Funcionalidades de las cuentas de correo MX Plan - Crear una respuesta automatica en una direccion de correo electronico Gestionar y utilizar las listas de difusion Crear filtros para sus direcciones de correo MX Plan - Transferir la gestion de sus cuentas de correo a otra persona Configurar una aplicacion de correo electronico en el ordenador MX Plan / Zimbra Starter - Configurar una direccion de correo electronico en Outlook clasico para Windows MX Plan - Configurar una direccion de correo electronico en Outlook para macOS MX Plan - Configure su cuenta de correo electronico en Mail para macOS MX Plan - Configurar su direccion de correo electronico en Thunderbird para Windows MX Plan - Configurar su direccion de correo electronico en Thunderbird para macOS MX Plan / Zimbra Starter - Agregar una cuenta de correo electronico en el nuevo Outlook para Windows Configurar una aplicacion de correo electronico en el movil MX Plan - Configure su cuenta de correo electronico en Mail para iPhone y iPad MX Plan - Configurar una direccion de correo electronico en Gmail para Android MX Plan / Zimbra STARTER - Configurar Outlook para Android MX Plan - Configurar una cuenta de correo en Outlook para iOS Agregar su direccion de correo electronico a un servicio de correo electronico existente MX Plan - Configurar una direccion de correo electronico en la interfaz web de Gmail Email Pro Descripcion general Primeros pasos Primeros pasos con la solucion Email Pro Gestionar la facturacion de sus cuentas Email Pro Delegar permisos en una cuenta de correo Crear firmas automaticas Configurar una aplicacion de correo electronico en el ordenador Email Pro - Configurar una cuenta de correo en Outlook clasico para Windows Email Pro - Configure su cuenta de correo electronico en Outlook para macOS Email Pro - Configure su cuenta de correo electronico en Mail para macOS Email Pro - Configurar su cuenta de Email Pro en el nuevo Outlook para Windows Email Pro - Configurar su direccion de correo electronico en Thunderbird para Windows Email Pro - Configurar su direccion de correo electronico en Thunderbird para macOS Configurar una aplicacion de correo electronico en el movil Email Pro - Configure su cuenta de correo electronico en Mail para iPhone y iPad Email Pro - Configurar una direccion de correo electronico en Gmail para Android Email Pro - Configurar una direccion de correo electronico en Outlook para Android Email Pro - Configurar una cuenta de correo en Outlook para iOS Agregar su direccion de correo electronico a un servicio de correo electronico existente Email Pro - Configurar una cuenta en la interfaz web de Gmail Microsoft Exchange Descripcion general Primeros pasos Primeros pasos con el servicio Hosted Exchange Primeros pasos con el servidor Private Exchange Private Exchange - Backing up your email accounts with Veeam Backup for Microsoft 365 Gestionar la facturacion de sus cuentas Exchange Anadir un dominio a un servicio Exchange Crear un registro CNAME para asociar un dominio Responsibility model for the product Managed Email Server on Mutualized Infrastructure (EN) Responsibility model for the product Managed Dedicated E-mail Infrastructure (EN) Funcionalidades de las cuentas Exchange Exchange - Crear grupos de contactos Delegar permisos en una cuenta de correo Configurar la doble autenticacion en una cuenta Exchange Exchange Uso de las cuentas de recursos Crear y utilizar una cuenta compartida Crear firmas automaticas Obtener una licencia Outlook para Exchange Configurer un connecteur d'envoi sur votre plateforme Private ou Trusted Exchange Configurar una aplicacion de correo electronico en el ordenador Exchange - Configurar una cuenta de correo en Outlook clasico para Windows Exchange - Configurar una direccion de correo electronico en Outlook para macOS Exchange - Configurar una cuenta de correo en Mail de macOS Exchange - Configure su cuenta de correo electronico en Correo para Windows Exchange - Configurar su direccion de correo electronico en Thunderbird para Windows Exchange - Configurar su direccion de correo electronico en Thunderbird para Windows Configurar una aplicacion de correo electronico en el movil Exchange - Configure su cuenta de correo electronico en Mail para iPhone y iPad Exchange - Configurar una direccion de correo electronico en Gmail para Android Resolucion de problemas Uso del diagnostico de errores Exchange Exchange - Como gestionar los logs Microsoft Office Gestionar un grupo de licencias Microsoft 365 OVHcloud Gestionar un grupo de licencias Office 365 Reseller (CSP2) de OVHcloud Utilizar el escritorio remoto con Microsoft 365 apps Zimbra Descripcion general Primeros pasos Primeros pasos con el producto Zimbra Utilizar el webmail Zimbra FAQ sobre la solucion Zimbra OVHcloud Configurar una direccion de correo electronico de Zimbra en un cliente de correo Migrar una direccion de correo MX Plan a una cuenta Zimbra OVHcloud Zimbra - Configurar una cuenta de correo electronico en la aplicacion movil Zimbra Zimbra - Sincronizar un calendario CalDAV en una aplicacion Zimbra - Configurar una carpeta WebDAV en su ordenador Configurar una aplicacion de correo electronico en el ordenador Zimbra Pro - Configurar una cuenta de correo electronico mediante ActiveSync en Outlook para Windows Zimbra Pro - Configurar una cuenta de correo electronico a traves de EWS en Outlook para Mac Zimbra Pro - Configurar una cuenta de correo electronico mediante EWS en Mail en Mac Configurar una aplicacion de correo electronico en el movil Zimbra Pro - Configurar una cuenta de correo electronico a traves de ActiveSync en Outlook para iOS Zimbra Pro - Configurar una cuenta de correo electronico a traves de ActiveSync en Mail para iPhone o iPad Zimbra Pro - Configurar una cuenta de correo electronico a traves de ActiveSync en Outlook para Android Zimbra Pro - Configurar una cuenta de correo electronico a traves de ActiveSync en Gmail para Android Internet Acceso a internet Descripcion general Conceptos clave La desserte interne Comprendre le cycle de vie des commandes FTTE et FTTO Primeros pasos FAQ solutions Internet OVHcloud Obtenir les identifiants PPPoE Configuracion Configurar los accesos Configurer sa box a partir de l'espace client OVHcloud Modification du profil de synchronisation Comment configurer le reverse DNS de ma connexion Internet OVHcloud Activer l'adresse IPv6 d'une connexion Internet OVHcloud Gestionar las soluciones Comment changer mon offre xDSL/Fibre Fin du cuivre - Comment migrer mon offre xDSL vers la Fibre ? Comment demenager mon acces xDSL/Fibre Comment resilier un acces xDSL/Fibre VoIP / Acces Internet - Deroulement d'un RMA Gestionar las opciones Comment activer mes lignes telephoniques ? (Offres ADSL/VDSL/FTTH) Activer les adresses e-mail incluses dans votre offre FTTH/xDSL Configuracion avanzada Comment activer le mode bridge sur un modem Zyxel Comment reutiliser le WiFi d'un modem Zyxel avec OverTheBox Activer ou desactiver l'envoi d'e-mails depuis le SMTP OVHcloud Gerer et configurer un bloc IP /29 Comment changer le backend ACS du modem Connectivity API Configurer un routeur manuellement Diagnostico Redemarrer ou reinitialiser une box OVHcloud Depanner son acces Internet fibre Resoudre une interruption ou des lenteurs de navigation Retablir la synchronisation d'une connexion suite a une coupure Retablir un acces a Internet suite a une coupure complete ou partielle Verifier si son lien xDSL est sature Verifier la stabilite de son acces OVHcloud via les logs radius Activer une alerte de monitoring OverTheBox Descripcion general Primeros pasos Premiers pas avec OverTheBox Comment installer OverTheBox ? FAQ OverTheBox Configuracion Gestionar las soluciones Comment changer mon offre OverTheBox Configuracion inicial Comment mettre a jour un appareil OverTheBox ? Comment acceder a distance a une OverTheBox Comment configurer IPv6 sur OverTheBox ? Comment reinitialiser ou restaurer la configuration d'une OverTheBox Comment configurer le pare-feu (firewall) sur OverTheBox ? Comment configurer le reseau local d'une OverTheBox ? Comment configurer une route statique sur OverTheBox ? Comment configurer la qualite de service (QoS) sur OverTheBox ? Comment configurer un lien 4G sur OverTheBox? Configuracion avanzada Comment configurer une interface reseau ? Installer l'image OverTheBox sur votre appareil Configurer un ancien appareil OverTheBox v1 (Intel & IT v1) Telefono y Fax VoIP - Presentation de la documentation Primeros pasos FAQ VoIP OVHcloud Gerer vos services VoIP Gerer vos groupes de telephonie Renseigner les coordonnees d'une ligne ou d'un numero et les faire paraitre en ligne Administracion Valider votre identite pour l'utilisation des services VoIP Valider votre identite pour l'exploitation d'un numero special SVA Gerer les reversements ou les couts de vos numeros speciaux Gestion du depot de garantie et de la limite hors-forfait Effectuer un changement de contacts pour vos groupes de telephonie Comment resilier un service VoIP ou une ligne Fax VoIP / Acces Internet - Deroulement d'un RMA Configuracion Lineas telefonicas Ligne SIP - commander, modifier, rattacher ou detacher un telephone OVHcloud Configurer et consulter le repondeur de sa ligne Configurer la presentation de son numero Filtrer et renvoyer ses appels Configurer des plages horaires et des fermetures exceptionnelles sur une ligne Installer et configurer Softcall Gerer un carnet de contacts sur une ligne SIP Creer des numeros abreges Modifier les musiques et sonneries de votre ligne Activer ou desactiver des services depuis le telephone Gerer et utiliser les appels simultanes Configurer les touches programmables de votre telephone OVHcloud Gerer le mode intercom de votre ligne Configurer et utiliser le Click2Call sur une ligne SIP Statistiques sur la QoS des appels Numeros y alias Demander et suivre une portabilite de numero Demander et suivre une portabilite de numero belge Choisir et appliquer une configuration pour un numero Configurer une redirection d'appels Configurer une file d'appels Configurer un serveur vocal interactif (SVI) Configurer un Contact Center Solution Creer et gerer des conferences telephoniques POPC Installer le logiciel POPC Prise en main du logiciel POPC IPBX How to deploy the 3CX IPBX automatically on OVHcloud Public Cloud Asterisk - configuration et utilisation Comment modifier le temps d’enregistrement d’une ligne sur Asterisk 3CX - Configuration et utilisation Freeswitch - configuration et utilisation Integracion de telefonia informatica (CTI) Integration CTI de la telephonie OVHcloud aux CRM et ERP - exemple avec SugarCRM Documentation technique CTI Projet communautaire CTI Tutoriales Ligne SIP - Configuration sur un softphone / telephone personnel Enregistrer une ligne SIP OVHcloud sur Zoiper Tutoriel - Utiliser une ligne SIP OVHcloud sur Linphone Seguridad Securiser sa ligne SIP OVHcloud Modifier le mot de passe d'une ligne SIP Restreindre sa ligne SIP OVHcloud par IP Diagnostico Tutoriel - Diagnostic du reseau local Depanner son telephone OVHcloud Recursos adicionales Guides d'utilisation de nos precedentes gammes de telephones Utiliser le Cisco 8851 Utiliser le Cisco 7841 Utiliser le Yealink T4X Utiliser le Yealink W56P Utiliser le Yealink CP860 Branchements du C530 IP Utiliser le Gigaset C530IP Depannage C530 IP Branchements SPA112 Adaptateur SPA112 Depannage SPA112 Branchements SPA504G Fonctionalites SPA504G Depannage SPA504G Branchements IP5000 Depannage IP5000 Fax Descripcion general Primeros pasos FAQ sur la solution Fax OVHcloud Configuration de votre ligne Fax Utiliser son fax physique avec l'offre Plug & Fax Activation du repondeur Fax EcoFax Pro / Plug & Fax Configuracion Enviar y recibir faxes Envoyer des fax par e-mail Envoyer une campagne de fax depuis l'espace client OVHcloud Envoyer des Fax via l'imprimante virtuelle EcoFax - macOS X Envoyer des Fax via l'imprimante virtuelle EcoFax - Windows Comment resilier un service VoIP ou une ligne Fax SMS SMS Descripcion general Primeros pasos FAQ SMS OVHcloud Crear una campana de SMS Time2Chat, la messagerie conversationnelle par SMS pour les entreprises Configuracion Enviar SMS Enviar SMS desde el area de cliente Enviar SMS desde el correo electronico Enviar SMS con PHP usando la API de OVHcloud Enviar SMS con Node.js usando la API de OVHcloud Enviar SMS con Java usando la API de OVHcloud Envoyer des SMS avec l’API OVHcloud en c# Envio de SMS a Estados Unidos Enviar SMS desde una URL Gestionar un servicio Credito de SMS y recarga automatica Historial de envios Todo sobre remitentes SMS Usuarios de la API Lista de destinatarios de SMS Agenda de contactos de SMS Envoyer des SMS permettant la reponse Uso avanzado Tout ce qu'il faut savoir sur le HLR - SMS API SMS Cookbook Automatizar el envio de SMS con n8n a traves de la API de OVHcloud SMPP Gestion de una cuenta SMS SMPP SMPP Technical Specifications (EN) Almacenamiento y copia de seguridad Object Storage Descripcion general S3 compatible Conceptos clave Object Storage - Choosing the right storage class for your needs Object Storage - Endpoints and Object Storage geoavailability Comparison of Object Storage Deployment Modes - Understanding 3-AZ / 1-AZ / Local Zones Cold Archive - Descripcion general (EN) Primeros pasos Object Storage - Getting started Cold Archive - Getting started with Cold Archive Object Storage - Identity and access management Configuracion Object Storage - Getting Started with Versioning Object Storage - Smart Storage Management with Lifecycle Rules Object Storage - Master asynchronous replication across your buckets Object Storage - Server Access Logging Object Storage - Setting up CORS on Object Storage Object Storage - Bucket ACL Object Storage - Hosting a static website in an Object Storage bucket Object Storage - Enabling HTTPS on a static website using a custom domain Object Storage - How to connect Object Storage buckets with other resources in a vRack Migracion Object Storage - How to migrate from an S3-compatible object storage provider to OVHcloud Object Storage Object Storage - How to migrate from OVHcloud Swift Object Storage to OVHcloud S3-compatible Object Storage Tutoriales Object Storage - Use Object Storage with Rclone Object Storage - Use Object Storage with S3cmd Object Storage - Use Object Storage with WinSCP Object Storage - Utilizar Object Storage con Veeam (EN) Object Storage - Utilizar Object Storage con Nextcloud (EN) Object Storage - Utilizar Object Storage con Owncloud (EN) Object Storage – Use Object Storage with Cohesity NetBackup Object Storage – Use Object Storage with Pure Storage Flashblade Object Storage - Manage an Object Storage bucket with Terraform Object Storage – How to share an object or file externally Seguridad Object Storage - Encrypt your server-side objects with SSE-C or SSE-OMK Object Storage - Managing object immutability with Object Lock (WORM) Object Storage - Identity and access management Resolucion de problemas Object Storage - FAQ Cold Archive - FAQ (EN) Object Storage - Local Zones specifications Object Storage - Compliance Object Storage - Limites tecnicos (EN) Object Storage - Optimising Performance Object Storage - Optimise the sending of your files to Object Storage Recursos adicionales Object Storage - Shared Responsibility Cold Storage - Shared Responsibility for archive and restoration services Object Storage - Third-party applications compatibility Swift Primeros pasos Object Storage Swift - Creating an Object Storage container Object Storage Swift - Empezar con la API Swift Object Storage Swift - Primeros pasos con la API Swift S3 Configuracion Object Storage Swift - Colocar un contenedor de Object Storage detras de un nombre de dominio Object Storage Swift - Sincronizacion de contenedores de objetos (EN) Object Storage Swift - Configurar la eliminacion automatica de objetos Object Storage Swift - Setting up CORS on Object Storage (EN) Cloud Archive Swift - Gestionar los archivos desde un cliente SFTP/SCP Cloud Archive Swift - Creacion de un contenedor Public Cloud Archive Cloud Archive Swift - Descongelar los datos almacenados en Public Cloud Archive Cloud Archive Swift - Set up an Access Control List on Public Cloud Archive (EN) Migracion Object Storage - How to migrate from OVHcloud Swift Object Storage to OVHcloud S3-compatible Object Storage Tutoriales Object Storage Swift - Sincronizar un NAS Synology con el Object Storage Object Storage Swift - Montar un contenedor de objetos con S3QL Object Storage Swift - Gestionar el Object Storage con Cyberduck Object Storage Swift - Using Object Storage with Rclone Object Storage Swift - Configurar ownCloud con el Object Storage (EN) Cloud Archive Swift - Gestionar los archivos desde un cliente Swift (Cyberduck) Cloud Archive Swift - Gestion de sus archivos con Rsync Seguridad Object Storage Swift - Set up an Access Control List on Object Storage (EN) Resolucion de problemas Object Storage Swift - S3/Swift REST API compatibility (EN) Object Storage Swift - Capabilities and limitations Cloud Archive Swift - Capabilities and limitations Object Storage Swift - Optimizar los envios hacia el Object Storage Recursos adicionales Object Storage Swift - Curl Command Memo (EN) Object Storage Swift - Swift commands Memo (EN) Cloud Archive Swift - Curl Command Memo (EN) Cloud Archive Swift - Swift Command Memo (EN) File Storage Descripcion general Enterprise File Storage Descripcion general Conceptos clave Enterprise File Storage - Conceptos Enterprise File Storage - Conceptos de rendimiento Enterprise File Storage - FAQ Primeros pasos Enterprise File Storage - Gestion desde el area de cliente de OVHcloud Managing Enterprise File Storage with OVHcloud Terraform provider Enterprise File Storage - Primeros pasos con las API Enterprise File Storage - Primeros pasos con Trident CSI Configuracion Enterprise File Storage - Gestione sus politicas de snapshots Enterprise File Storage - Conservar un snapshot automatico Enterprise File Storage - Restaurar un volumen con la API de restauracion de snapshots Enterprise File Storage - Gestionar los volumenes Enterprise File Storage - Gestionar las ACL de un volumen Enterprise File Storage - Gestionar los snapshots de un volumen Enterprise File Storage - consideraciones del cliente NFS Enterprise File Storage - Connect a Public Cloud instance to an EFS Volume via vRack Private Network Enterprise File Storage - Private network configuration Migracion Enterprise File Storage - Clonar un volumen Recursos adicionales File Storage services - Responsibility model (EN) File Storage reversibility policy NAS-HA Descripcion general Conceptos clave Preguntas frecuentes sobre los NAS-HA Primeros pasos Primeros pasos con un NAS-HA NAS-HA - Primeros pasos con las API Configuracion Montaje de un NAS-HA mediante NFS compartido Montar un NAS-HA a traves de un recurso compartido CIFS NAS-HA - Gestion de ACL a traves de la API NAS-HA - Gestion de particiones a traves de la API NAS-HA - Gestion de snapshots a traves de la API Migracion Migracion de datos de un NAS-HA a otro a traves de NFS Recursos adicionales File Storage reversibility policy File Storage services - Responsibility model (EN) Public Cloud File Storage Key concepts Primeros pasos File Storage Service - Getting started (Beta) Block Storage Descripcion general Block volume Conceptos clave Proper Usage and Limitations of Classic Multi-Attach Block Storage in 3AZ Regions Primeros pasos Crear y configurar un disco adicional en una instancia Crear una copia de seguridad de un volumen Crear un snapshot de un volumen Configuracion Crear un volumen a partir de un snapshot Aumentar el tamano de un disco adicional Comprobar la velocidad de los discos Migracion Migrer un volume Block Storage vers un volume chiffre LUKS Modificar un Volume Block Storage Recursos adicionales Public Cloud Block Storage - Shared responsibilities (EN) Cloud Disk Array Conceptos clave Preguntas mas frecuentes (EN) Primeros pasos Cloud Disk Array - Creacion de usuarios (EN) Cloud Disk Array - Creacion de pools (EN) Cloud Disk Array - Creacion de IP ACL (EN) Configuracion Cambiar derechos de usuario (EN) Sistema de archivos distribuido CephFS (EN) How to upgrade a Cloud Disk Array (CDA) using the OVHcloud API Acceda al cluster mediante el cliente rbd (EN) Tutorials Utilizar Ceph con Proxmox (EN) Recursos adicionales Estado del cluster (EN) Probar el rendimiento de Cloud Disk Array Backup and disaster recovery solution Backup Agent Conceptos clave Backup Agent - Presentacion de la oferta Agente de copia de seguridad - Funcionamiento del Vault Primeros pasos Backup Agent - Como configurar su primera copia de seguridad Backup Agent - Administre tus copias de seguridad y restauraciones Backup Agent - Conexion a la VSPC Resolucion de problemas Backup Agent - Diagnostico y resolucion de problemas Backup Agent - Restore a Bare Metal server with Veeam Backup Agent Recursos adicionales Backup Agent - Restricciones conocidas Backup Agent - Facturacion Backup Agent - Actualizacion del servicio Backup Agent - Procedimiento de eliminacion Veeam Enterprise Plus Primeros pasos Implementar Veeam Backup & Replication (EN) Configuracion Preparing a Bare Metal Server backup with Veeam Enterprise (EN) Backing up a Bare Metal Linux Server with Veeam Enterprise (EN) Backing Up a Bare Metal Windows Server Using Veeam Agent for Windows (EN) Restoring a Bare Metal Server with Veeam Enterprise (EN) Seguridad Encrypting backup jobs with Veeam and OKMS Managed Veeam for Public VCF aaS Primeros pasos Public VCF as-a-Service - Backups with Veeam Data Platform (EN) HYCU for OVHcloud Primeros pasos Configurar HYCU Backup (EN) Managed Kubernetes - Data Protection Tutorials Backup and Restore OVHcloud Managed Kubernetes Cluster, Namespace and Applications using TrilioVault for Kubernetes Backing-up an OVHcloud Managed Kubernetes cluster using CloudCasa Backing up and restoring your Persistent Volume with Volume Snapshots on OVHcloud Managed Kubernetes Backing-up an OVHcloud Managed Kubernetes cluster using Velero Backing-up Persistent Volumes using Stash Red Additional IP Conceptos clave Concepts - Primary IP and Additional IP Configuracion Mover una Additional IP Configurar un bloque de Additional IP en un vRack Configurar un bloque Additional IPv6 en un vRack Guias especificas del producto Servidores dedicados Configurar la red en Proxmox VE en las gamas High Grade, Scale & Advance (EN) Configurar direcciones Additional IP en modo bridge en sus maquinas virtuales Tutorial - Configuring pfSense network bridge (EN) Configurer son adresse IP en alias Configurar la red en Windows Server con Hyper-V Asignar una MAC virtual a una Additional IP Utilizar Hyper-V con direcciones Additional IP en un vRack Hosted Private Cloud Anadir una direccion IP publica a una nueva MV (EN) Anadir un bloque de IP Load Balancer How to route an Additional IP Managed Bare Metal Anadir un bloque de IP Public Cloud Concepts - Additional IP or Floating IP (EN) Configurar una Additional IP Comprar una Additional IP Migrar una Additional IP Importar una Additional IP Virtual Private Servers Configurar una direccion IP como alias Solucion de problemas Como eliminar una direccion IP de una lista de direcciones IP bloqueadas Cancelling an Additional IP service Bring Your Own IP How to use the Bring Your Own IP feature (EN) BGP Service Configuration du service BGP Content Delivery Network (CDN) Infrastructure Primera configuracion de un dominio en la CDN Limites de trafico en la CDN Funcionamiento del certificado SSL en la CDN Lista de direcciones IP a autorizar para su CDN Infrastructure Load Balancer Descripcion general Conceptos clave Introduction to the OVHcloud Load Balancer OVHcloud Load Balancer FAQ Primeros pasos Gestion du service OVHcloud Load Balancer via l'espace client Order a free SSL certificate Load Balancer API Quick Reference OVHcloud Load Balancer TCP / HTTP / HTTPS Logs Forwarding Load balancing methods Configuracion Infraestructura How to route an Additional IP Configuring the vRack on the load balancer How to configure the OVHcloud Load Balancer in multiple zones Trafico Configurar HTTP/2 en un Load Balancer de OVHcloud Comment configurer le SMTP sur un service Load Balancer Configuration of an OVHcloud Load Balancer service - HTTP headers Configuring an OVHcloud Load Balancer with ProxyProtocol Configuration of probes on an OVHcloud Load Balancer service Configuring an OVHcloud Load Balancer service with redirects Configuring an OVHcloud Load Balancer with HTTP routes Tracking connections on the OVHcloud Load Balancer Implementaciones Configuration of an OVHcloud Load Balancer service with HTTP/HTTPS Deploying a blue-green infrastructure Recursos adicionales Details of API functions Solucion de problemas Retrieving server health status Seguridad de red Activar y configurar el Edge Network Firewall Proteccion de un servidor de juegos con el firewall de aplicaciones Monitorizacion de los ataques DDoS con el Network Security Dashboard OVHcloud Connect Descripcion general Conceptos clave Concepts overview Layer 2 mode Layer 3 mode Primeros pasos Installation of OVHcloud Connect Direct from the OVHcloud Control Panel Installation of OVHcloud Connect Provider from the OVHcloud Control Panel How to initiate a diagnostic for OVHcloud Connect from the OVHcloud Control Panel OVHcloud Connect Logs Forwarding FAQ OVHcloud Connect Configuracion Configuration of OVHcloud Connect using OVHcloud APIv6 Solucion de problemas Troubleshooting common errors setting up OVHcloud Connect Recursos adicionales Technical capabilities and limitations SecNumCloud Concepts overview SPN Concept VPN-SPN Concept FAQ SecNumCloud Connectivity Red privada vRack Descripcion general Configuracion Configurar un bloque de Additional IP en un vRack Configurar un bloque Additional IPv6 en un vRack Configuracion de tramas Jumbo en el vRack Crear varias VLAN en el vRack Modificar el anuncio de un bloque de IP en el vRack Upgrade and downgrade private bandwidth (vRack) via the OVHcloud API Guias especificas del producto Servidores dedicados Configurar la red en Proxmox VE en las gamas High Grade, Scale & Advance (EN) Configurar varios servidores dedicados en el vRack Configurar la red en Windows Server con Hyper-V Configurar el vRack entre Public Cloud y un servidor dedicado Utilizar Hyper-V con direcciones Additional IP en un vRack Configurar un NIC para el servicio OVHcloud Link Aggregation en Debian 9 a 11 Hosted Private Cloud Nutanix on OVHcloud Interconexion de clusters a traves del vRack (EN) Modificacion del vRack de un cluster Nutanix (EN) VMware on OVHcloud Creacion de VLAN (EN) Utilizar el Hosted Private Cloud en un vRack Compatibilidad del vRack con Hosted Private Cloud Load Balancer Configuring the vRack on the load balancer Managed Bare Metal Utilizar el Managed Bare Metal en un vRack Creacion de VLAN Public Cloud Contenedores y orquestacion Using vRack Private Network Working with vRack example - Communicating between different private networks Using vRack - Communicating between different private networks Working with vRack example - Managed Kubernetes and Public Cloud instances Public Cloud Network Services Configuracion del vRack Public Cloud Configuring vRack on the Public Cloud using the OVHcloud API (EN) Configuracion del vRack Public Cloud con OpenStack CLI Configurar el vRack entre Public Cloud y un servidor dedicado Configuring a public IP block in a vRack on a Public Cloud instance vRack Services vRack Services - Exposing a Managed Service on your vRack Enterprise File Storage - Private network configuration Enterprise File Storage - Connect a Public Cloud instance to an EFS Volume via vRack Private Network Solucion de problemas How to troubleshoot your network using OVHcloud tools ¿Como saber si mi direccion IP es gestionada por OVHcloud? Gestionar y operar API Primeros pasos Primeros pasos con las API de OVHcloud Exploring the OVHcloud APIs (EN) APIv6 OVHcloud API v2 - Principles of operation Manage services Manage payment and billing of OVHcloud services Create a OVH sub-account and a user account with OVH API Managing OVHcloud service accounts via the API (EN) How to use service accounts to connect to OVHcloud APIs (EN) Generating OVHcloud account logs with Logs Data Platform (EN) Gestion de usuarios y federacion Primeros pasos Presentacion de las identidades que pueden interactuar en el seno de una cuenta de OVHcloud Crear y gestionar usuarios locales en una cuenta de OVHcloud Managing OVHcloud service accounts via the API (EN) Federacion de identidades Activar las conexiones Active Directory Federation Services (AD FS) SSO con su cuenta OVHcloud Activar las conexiones SSO de Google Workspace con su cuenta OVHcloud Activar las conexiones SSO de Entra ID con su cuenta OVHcloud Activar las conexiones Okta SSO con su cuenta OVHcloud IAM Como utilizar las politicas de IAM con la API de OVHcloud (EN) Como utilizar las politicas IAM desde el area de cliente Lista de grupos de permisos de OVHcloud (EN) How to manage tags on resources Como crear una politica IAM que permita al usuario conectarse al area de cliente de OVHcloud (EN) How to use IAM policies with vSphere (EN) How to use service accounts to connect to OpenStack (EN) How to analyse IAM policy results (EN) Generating OVHcloud account logs with Logs Data Platform (EN) Terraform Using Terraform with OVHcloud (EN) CLI Getting Started with OVHcloud CLI Observability Logs Data Platform Getting Started Introduction to Logs Data Platform Quick start for Logs Data Platform Logs Data Platform - Responsibility model Reversibility Policy for the Managed Log Manager product OVHcloud Service Logs Generating OVHcloud account logs with Logs Data Platform (EN) Logs Data Platform - Collect VMware on OVHcloud logs (EN) Public Cloud Load Balancer TCP / HTTP / HTTPS Logs Forwarding (EN) Mettre en place le transfert de logs des bases de donnees Public Cloud (EN) Web Cloud Databases - ¿Como gestionar los logs? Managed Kubernetes Service Audit Logs Forwarding Pushing logs from OVHcloud KMS to Logs Data Platform OVHcloud Connect Logs Forwarding IAM Ingesting your logs Field naming convention Mutualized Inputs Dedicated input - Logstash Mutualized input - OpenSearch API Pushing logs with a SDK - Python 2.x - Djehouty Pushing logs with a SDK - Python 3.x - logging-ldp Pushing logs with a logging library - Rust - gelf_logger and log4rs-gelf Pushing logs with a forwarder - Filebeat (Linux) Pushing logs with a forwarder - Syslog-ng 3.12.1+ (Linux) Pushing logs with a forwarder - NXLog (Windows) Pushing logs from software - Apache Pushing logs from a Kubernetes cluster to Logs Data Platform using Fluent Bit Generating OVHcloud account logs with Logs Data Platform (EN) SAP logs on OVHcloud Logs Data Platform - Configuration Logs Data Platform - Collect VMware on OVHcloud logs (EN) Visualizing, querying and exploiting your logs Exposing your logs to third-party tools via the OpenSearch API Using OpenSearch Dashboards with Logs Data Platform Using Grafana with Logs Data Platform CLI - ldp-tail, a tool to follow your logs in real-time CLI - bonfire, querying graylog from a CLI Alerting - Configuring alerts on your streams Alerting - Using ElastAlert 2 with Logs Data Platform OpenSearch Index as a service OpenSearch Index as a Service Security and conformity Archiving your logs - Cold-storage Encrypting your logs archives Securing Logs Data Platform's APIs with tokens Usecases Tracking slow MySQL queries with Logs Data Platform Supervising your HAProxy deployment with Logs Data Platform Pushing logs from a Kubernetes cluster to Logs Data Platform using Fluent Bit Handling roles and permissions when IAM is not enabled SAP logs on OVHcloud Logs Data Platform - Configuration KMS Getting started with OVHcloud Key Management Service (KMS) Using OVHcloud Key Management Service (KMS) Manage your OKMS access certificate OKMS Architecture overview OKMS - Shared responsibilities How to connect a compatible product using KMIP protocol How to Encrypt Kubernetes ETCD with OVHcloud KMS Pushing logs from OVHcloud KMS to Logs Data Platform Secret Manager Using the Secret Manager in the OVHcloud Control Panel Using the Secret Manager with the REST API Using the Secret Manager with the HashiCorp Vault KV2 compliant API Manage your OKMS access certificate OKMS Architecture overview OKMS - Shared responsibilities How to use Kubernetes External Secret Operator with Secret Manager Gestion de cuenta Informacion de cuenta Descripcion general Primeros pasos Crear una cuenta de OVHcloud Conectarse al area de cliente de OVHcloud Establecer y gestionar la contrasena de su cuenta Proteger mi cuenta de OVHcloud y gestionar mis datos personales Gestionar los contactos de los servicios Gestionar las comunicaciones relacionadas con los servicios de OVHcloud Presentacion de la nueva navegacion en el area de cliente de OVHcloud Compartir archivos con la herramienta Plik Creacion y gestion de usuarios Presentacion de las identidades que pueden interactuar en el seno de una cuenta de OVHcloud Crear y gestionar usuarios locales en una cuenta de OVHcloud Como utilizar las politicas de IAM con la API de OVHcloud (EN) Como utilizar las politicas IAM desde el area de cliente Generating OVHcloud account logs with Logs Data Platform (EN) How to analyse IAM policy results (EN) Lista de grupos de permisos de OVHcloud (EN) Como crear una politica IAM que permita al usuario conectarse al area de cliente de OVHcloud (EN) Managing OVHcloud service accounts via the API (EN) Activar las conexiones Active Directory Federation Services (AD FS) SSO con su cuenta OVHcloud Activar las conexiones SSO de Google Workspace con su cuenta OVHcloud Activar las conexiones SSO de Entra ID con su cuenta OVHcloud Activar las conexiones Okta SSO con su cuenta OVHcloud How to use IAM policies with vSphere (EN) How to use service accounts to connect to OpenStack (EN) How to use service accounts to connect to OVHcloud APIs (EN) Como agregar una clave SSH en el Panel de Control de OVHcloud (generated by AI) FAQ Preguntas frecuentes sobre la gestion de la cuenta de OVHcloud FAQ en el soporte de OVHcloud Seguridad y conformidad Proteger su cuenta de OVHcloud con la doble autenticacion Restringir el acceso IP al area de cliente de OVHcloud Phishing - ¿Como reconocer e-mails fraudulentos? Information System Security Policy (ISSP) Dedicated Server Security Specifications Security specification for Private Cloud by VMmare (EN) Block Storage security specifications Security specification for Private Cloud VMmare under SecNumCloud qualification (EN) OVHcloud products ISO27k certifications OVHcloud products HDS certification Representation des garanties de la certification d'Hebergement de Donnees de Sante (HDS) sur les produits OVHcloud Gestionar la facturacion, los pagos y los servicios Renovacion de un servicio Como renovar mis servicios OVHcloud Renovar los dominios de OVHcloud Renovar un servicio a traves de la API de OVHcloud Gestion de servicios Buenas practicas para la gestion de sus servicios y de su cuenta de OVHcloud Como obtener la huella de carbono de los servicios de OVHcloud Facturacion y pagos Gestionar los pedidos en OVHcloud Gestionar las formas de pago Gestionar las facturas de OVHcloud Concepto de numero de pedido o Purchase Order (PO) Payer une commande en tant qu’administration publique Hosted Private Cloud Hosted Private Cloud Billing (EN) AI Notebooks AI Notebooks - Billing and lifecycle Public Cloud Anadir credito Cloud Public Cloud Compute - Cambiar de facturacion por horas a mensual Baja de un servicio Como dar de baja sus servicios de OVHcloud Hosted Private Cloud Dar de baja la solucion Hosted Private Cloud GDPR - How to immediately delete your OVHcloud services FAQ Preguntas frecuentes sobre la facturacion y el pago Preguntas frecuentes sobre el seguimiento del pedido de OVHcloud ¿Como saber si mi direccion IP es gestionada por OVHcloud? API Contratar un proyecto de Public Cloud a traves de la API de OVHcloud Reversibilidad Politicas de reversibilidad Global Reversibility Policy (EN) Web Hosting Reversibility Policy (DE) Public Cloud Reversibility Policy Reversibility Policy for Managed Dedicated Cloud product (EN) Reversibility policy for the service VMware on OVHcloud under SecNumCloud qualification (EN) Dedicated Servers Reversibility Policy (EN) Dedicated Servers 3-AZ Reversibility Policy Reversibility Policy for Managed Document Database Product Reversibility Policy for Managed Relational Database Product Reversibility Policy for the Managed Message Broker product Reversibility Policy for the Managed Data Visualization product File Storage reversibility policy Cold Storage product reversibility policy Object Storage product reversibility policy Politique de reversibilite du produit Object Storage 3AZ Orchestration product reversibility policy Managed OCI artifact Registry Product Reversibility Policy Reversibility Policy for the Managed Log Manager product Reversibility Policy for the Unified Data Platform product AI Notebooks - Politique de reversibilite du produit Notebook Interface Reversibility Policy for the AI Managed Container product Reversibility Policy for the Managed Search Engine Software Platform product Reversibility Policy for the Managed Mutualized Virtualization product Reversibility Policy for the Dedicated PoD-SecNumCloud product Reversibility Policy for the Managed Database System for Web Hosting product Reversibility Policy for the Managed In-Memory Database product Responsabilidad compartida Shared responsibility for Dedicated Servers (EN) File Storage services - Responsibility model (EN) Cold Storage - Shared Responsibility for archive and restoration services Responsibility sharing for the VMware on OVHcloud service Partage de responsabilite sur le service Hosted Private Cloud by VMware sous la qualification SecNumCloud Compartir responsabilidades - Nutanix on OVHcloud (EN) Shared responsibility for SAP on OVHcloud solutions Logs Data Platform - Responsibility model Public Cloud Instances - Shared responsibilities (EN) Responsibility model for Public Cloud Databases Public Cloud Block Storage - Shared responsibilities (EN) Object Storage - Shared Responsibility Managed Kubernetes - Responsibility model Managed Private Registry - Responsibility model (EN) Responsibility model for the product Managed Email Server on Mutualized Infrastructure (EN) Responsibility model for the product Managed Dedicated E-mail Infrastructure (EN) OKMS - Shared responsibilities Startup Program Descripcion general General information Startup Program - How to apply to our newsletter? How to optimise your application to the Startup Program How to sign your Startup Program contract Support & Communication How to contact a Startup Program manager and/or request a technical consultation Credits & Billing How to check your Startup Program credits How to pay a bill with your Startup Program credits Which products are available to use with Startup Program credits? Technical resources How to increase Public Cloud quotas for a Startup Program member Seguridad e identidad IAM Vista general Conceptos clave Primeros pasos Configuracion Gestionar politicas (UI) Gestionar politicas (API) Grupos de permisos Cuentas de servicio SSO / SAML Vista general Conceptos clave Primeros pasos Configuracion Conexion con ADFS Conexion con Azure AD Conexion con Google Workspace Conexion con Okta Certificaciones de seguridad Certificacion HDS Politica de seguridad Especificaciones servidores dedicados Especificaciones Block Storage Especificaciones Private Cloud VMware Especificaciones Private Cloud SNC Home › Public Cloud › Ai machine learning › AI Deploy - Tutorial - How to load test your application with Locust AI Deploy - Tutorial - How to load test your application with Locust Copiar Markdown Preguntar a la IA Info AI Deploy is covered by OVHcloud Public Cloud Special Conditions . Objective The aim of this tutorial is to load test your deployed applications, by gradually querying your APIs with a load testing tool. Usually, your challenge is to forecast your compute needs, for example how many CPUs or GPUs will be required for 1000 API calls per hour and acceptable latency. There are several applications to simulate the amount of users and requests that you may have to address. In this tutorial, we will use one of them and interpret the results. Requirements A Public Cloud project in your OVHcloud account. An app with an API running in AI Deploy on your Public Cloud project. A python environment, with enough CPU and RAM and internet access (a virtual machine is recommended). OVHcloud Control Panel Access Direct link: Public Cloud Projects Navigation path: > Select your project Selecting the right load testing tool for your needs Depending on your preferred programming language and time to spend on this topic, you can opt for different options. First you can go for a SaaS load tester, such as Gatling.io or K6.io . Nothing to install, easy to start. A second option is using open source load testing tools. Some tools are only command-line based, such as hey or Wrk2 , others come with a web interface like Locust . Selecting the right tool for the right test is mandatory. For the next parts, we will select and use Locust , allowing us to show visual graphs. Instructions Deploy an app with a REST API Feel free to deploy any app and API that you would like to load test, as long as you can query it via REST queries. For this tutorial, we will load test a spam classifier API from the AI Deploy app portfolio . This API takes sentences (emails) as input text, and outputs a spam probability score. You can deploy this API easily from the OVHcloud control panel or OVHcloud CLI . A good strategy is to deploy with autoscaling, with minimum and maximum replicas. This way we will monitor the growth of used replicas. Here is the CLI command used to deploy it, with autoscaling going from 1 to 5 replicas and a CPU threshold of 75%: Verify that your API is up and running with cURL Info To be able to connect to your AI Deploy app, you have to create a token bearer for your OVHcloud AI user. Once deployed, let's test first our API with a simple cURL command. Here is the command to try in a terminal: Here is the result given by our call: A few explanations on the lines above: In the first line, we specify that we will use a POST method. We specify the url where the POST request will be executed. The is the url of your API. It should be similar to: . We put the token to access our API, generated via the OVHcloud Control Panel or CLI. We specify it in the header of the request. If you want to know more about generation and use of tokens, you can follow this tutorial . We specify that our body is in a JSON format. We put in our body the message we want to send to the spam classifier. In your case, the body could be different because it depends of the API. Our objective is that the spam classifier will send us the probability of each response. The last instruction allows us to have a good display of the result in the terminal. We now have the confirmation that our API is up and running, let's try to load test it. We will simply simulate several curl commands. With the Locust tool, we can simulate several users and define a number of calls per minute to the API. This can be easily done with Locust's interface. But before using this interface, we need to launch Locust and configure the tool. This can be easily done with python. Install locust.io Locust is an open source Python package that you can install with one line of code. Follow their official documentation : You can install it on your personal computer, but keep in mind that load testing tools will require four elements to not become the bottleneck in your load test : Enough compute (CPU). Enough memory (RAM). Low latency connectivity to your API. No "noisy neighbors", meaning no software installed that can compromise your results. Imagine your CPU power getting used by video rendering, it will bias your results. For all these reasons, a Public Cloud instance is recommended , such as a medium-sized virtual machine. For this tutorial, we will use an OVHcloud B2-30 instance. Configure Locust To configure the software, you need to create a file named . In this file, you can put the path where you want to make your request, the headers of your request, the type of the request (POST, GET, etc) and the body if you want to add a body to the request. A generic file will look like this: For our API and our needs, the locust file will be slightly modified: For your own needs, you will have to change the path, the headers and the body because these are parameters which change from one API to another. Once your is ready, open the Locust web interface on . The web interface should look as below: Run your load tests You now have your app running on OVHcloud, and Locust configured. Let's simulate some user calls. From the web interface, fill in the amount of simultaneous users (API calls) and incremental step (spaw rate). For this tutorial, we will add 480 users in total, and a spawn rate of 2 users added per second. We will simulate this for a duration of 4 minutes. We suppose that this case is for a rush on the API. Most of the times, we can assume that there aren't so many users on the platform. Launch the test. Interpret the results via Locust At the end of the load test, you will see this quick summary: If we want to get more details about our test, we can see the graphs provided by Locust in the tab. Here is what we can see: We deployed this API from 1 to 5 replicas, with 1 CPU for each of them, completed with auto-scaling. We can see that our API has been a bit overloaded. Indeed, with the graphics or with the quick summary, we can see some failures. These failures are due to server errors. We may suppose that we reached some hardware limits at some point, for example before scaling to a greater amount of replicas. Also, we can see an increasing call latency over time. At the end, we can expect more than 3 seconds per call. Result interpretation may depend of your needs and performance criterias. We can of course make a new test with more users to see the limits of our APIs, and put several tasks in the . One thing can not be seen here: OVHcloud backend scaling. We deployed our app with autoscaling, from 1 replica minimum to 5 replicas maximum. Did we use them ? Were they useful and at maximum capacity? Let's see the same results in details with the AI Deploy monitoring tool. Interpret the results with the AI Deploy Monitoring Go in the OVHcloud Control Panel and get the detail of your deployed application. Click on the button. This dashboard is provided for free in AI Deploy, for each deployed application. All of the deployed apps are combined in a simple Grafana Dashboard. You can select the deployed app at the top of this Grafana dashboard, as shown below: With this dashboard, you can see the percentage of CPU used in real time, the HTTP latency of your API, the autoscaling of the app, network bandwidth and more. Vertical blue bars show scaling events. Here is the result for the CPU load, overall (all replicas combined): We can see that our app has scaled a few times and hasn't reach maximum capacity usage, thanks to autoscaling. Let's now take a look at the latency of our application: Here we see that the latency has increased gradually, since we have a spawn rate of two new users per second. API latency was stable with approximately 750ms then peaked to 1.5s. Again, interpretation will depend on your needs. Do we need to provide more CPU because the latency is too high? This question will vary depending on your customers need. For an anti-spam, adding 1 second is quite big for a company receiving thousands of mails per day, not so disturbing if it's a dozen per day. Let's now take a look at the scaling of our application: We can see that the threshold has been capped at 75% for the autoscaling and this has been respected. On the 5 replicas provided to the application, 4 have been used. As a conclusion, both Locust and AI Deploy Monitoring are useful to interpret results but, more than tools, the most important thing is to define realistic workloads and performance criterias. Last point : while Locust is measuring an end-to-end latency (from Locust virtual machine here, to the API model deployed), AI Deploy monitoring is only measuring backbone latency (from the query to the answer). That's why latency values are higher on Locust side, reaching 2.5 seconds. Go further Locust official documentation : Locust.io Comparison of load testing tools : Comparison of load testing tools If you need training or technical assistance to implement our solutions, contact your sales representative or click on this link to get a quote and ask our Professional Services experts for a custom analysis of your project. Feedback Please send us your questions, feedback and suggestions to improve the service: On the OVHcloud Discord server ¿Le ha resultado util esta pagina? Si No Editar esta pagina Ultima actualizacion : 1/4/2026, 11:04:59 Pagina anterior AI Deploy - Tutorial - Create and deploy a Speech to Text application using Streamlit Pagina siguiente AI Deploy - Tutorial - Deploy a Rasa chatbot with a simple Flask app En esta pagina Objective Requirements OVHcloud Control Panel Access Selecting the right load testing tool for your needs Instructions Deploy an app with a REST API Verify that your API is up and running with cURL Install locust.io Configure Locust Run your load tests Interpret the results via Locust Interpret the results with the AI Deploy Monitoring Go further Feedback Editar esta pagina 🚀 Comparta su opinion sobre la nueva documentacion Sus comentarios ayudan a nuestros equipos a mejorar su experiencia. 2 minutos · Anonimo No, gracias Responder